Adobe LLM Optimizer

Adobe LLM Optimizer は、生成エンジン最適化用の生成 AI ファーストアプリケーションで、AI 駆動型検索環境でのブランドの可視性、精度、影響力を高めるように設計されています。 AI 生成回答でブランドプレゼンスに関するインサイトを用意し、規範的なコンテンツのレコメンデーションを提供し、最適化の修正を自動化します。

LLM Optimizer の基本を学ぶ

LLM Optimizer の概要

LLM Optimizer の概要

Adobe LLM Optimizer が AI 駆動型検索でブランドの可視性を高める仕組みについて説明します。

詳細情報

クイックスタートガイド

クイックスタートガイド

LLM Optimizer をすばやく起動して実行する方法について説明します。

詳細情報

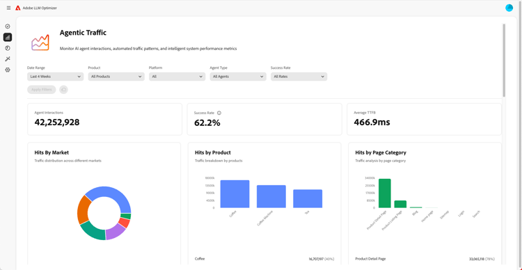
ダッシュボードの概要

ダッシュボードの概要

ダッシュボードを使用して、サイトのインサイトを取得し、レコメンデーションを取得する方法について説明します。

詳細情報

LLM Optimizer の詳細情報

カテゴリ、トピック、プロンプトの設定およびその他の追跡のベストプラクティス

カテゴリ、トピック、プロンプトの設定およびその他の追跡のベストプラクティス

カスタマイズされたブランドモニタリングと戦略的コンテンツ分析用に LLM Optimizer を設定する方法について説明します。

詳細情報

Adobe LLM Optimizer を使用した LLM 最適化のベストプラクティス

Adobe LLM Optimizer を使用した LLM 最適化のベストプラクティス

LLM Optimizer が AI 検索と検出でのブランド権限の向上にどのように役立つかについて説明します。

詳細情報

Adobe LLM Optimizer の機能について

AEM LLM Optimizer の機能について

Adobe LLM Optimizer を使用して、AI 検索結果でのブランドのプレゼンスを形成します。 地域に関するインサイトを得て、LLM 全体の可視性を高め、測定可能なトラフィックの増加を推進します。

詳細情報

Edge での最適化

Edge での最適化

Edge での最適化

オーサリングの変更を必要とせずに、LLM Optimizer の最適化を実現する方法について説明します。

詳細情報

recommendation-more-help
fe3b7df1-2df2-4f4c-a618-c74f487f106c