ダッシュボードの概要

ダッシュボードの概要へようこそ。 LLM-Optimizer のダッシュボードは、マーケターが AI 検索プラットフォームをまたいでブランドの可視性とセンチメントを追跡し、最適化の機会を特定し、引用とパフォーマンスを改善する規範的な変更を実装するのに役立ちます。

主なビューには、概要、ブランドプレゼンス、エージェントとリファラルトラフィック、URL インスペクター、機会、コラボレーション、顧客設定が含まれます。

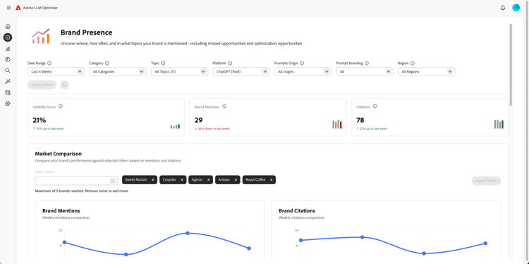
ブランドプレゼンスダッシュボード

ブランドプレゼンスダッシュボード

センチメント分析やその他のブランドのベンチマークなど、LLM 検索プラットフォームをまたいでブランドがどのように表示されるかを追跡します。

                    詳細情報

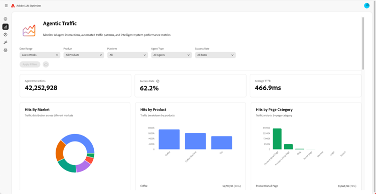
エージェントトラフィックダッシュボード

エージェントトラフィックダッシュボード

従来の分析では見逃されていた LLM からのトラフィックを明らかにし、AI による検出をエンゲージメントと売上高に結び付けるのに役立ちます。

                    詳細情報

リファラルトラフィックダッシュボード

リファラルトラフィックダッシュボード

AI 生成の引用から発生した人間の訪問を測定し、実際の AI ユーザーエンゲージメントを検出できます。

                    詳細情報

コラボレーションダッシュボード

コラボレーションダッシュボード

同僚を共有ワークスペースに招待することで、部門横断的なチームワークを実現できます。

                    詳細情報

オポチュニティダッシュボード

オポチュニティダッシュボード

AI を活用した検索プラットフォームをまたいでブランドの可視性と引用パフォーマンスを向上させる実用的なインサイトを明らかにし、優先順位を付けます。

                    詳細情報

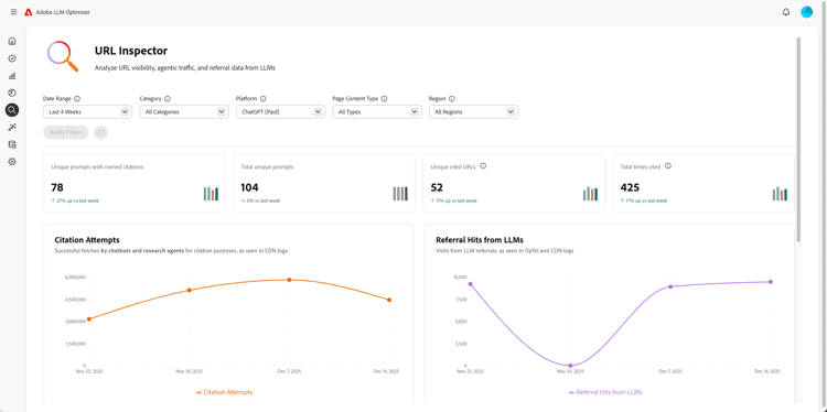
URL インスペクターダッシュボード

URL インスペクターダッシュボード

AI 駆動型検索環境で所有コンテンツの URL のパフォーマンスを可視化します。

                    詳細情報

顧客設定ダッシュボード

顧客設定ダッシュボード

組織が特定のニーズに合わせて Adobe LLM Optimizer の動作を制御できるようにします。

                    詳細情報

recommendation-more-help
llm-optimizer-help-main-toc