Vérifier la circulation des données vers Customer Journey Analytics validate-data

NOTE
Suivez les étapes de cette page uniquement après avoir effectué toutes les étapes de mise à niveau précédentes. Vous pouvez suivre les étapes de mise à niveau recommandées (recommandées pour la plupart des organisations) ou suivre les étapes générées dynamiquement pour votre organisation à l’aide du Guide de mise à niveau de Customer Journey Analytics.
  • Étapes de mise à niveau recommandées (recommandées pour la plupart des organisations)

    Ensemble d’étapes qui conduisent à une bonne implémentation Customer Journey Analytics.

    Pour plus d’informations, consultez Mettre à niveau d’Adobe Analytics vers Customer Journey Analytics.

  • Guide de mise à niveau de Customer Journey Analytics (étapes personnalisées adaptées aux besoins spécifiques de votre organisation)

    Un nouveau guide est disponible pour générer dynamiquement des étapes de mise à niveau adaptées à votre entreprise et à vos circonstances.

    Pour accéder au guide à partir de Customer Journey Analytics, sélectionnez l’onglet Espace de travail, puis sélectionnez Mettre à niveau vers Customer Journey Analytics dans le panneau de gauche. Suivez les instructions à l’écran.

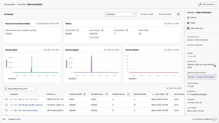
Vous pouvez vérifier que la connexion est active et que les données circulent vers les vues de données dans Customer Journey Analytics.

  1. Dans Customer Journey Analytics, sélectionnez l’onglet Connexions.

    Vue en liste

  2. Sélectionnez la connexion que vous avez configurée.

    Fenêtre Tous les jeux de données présentant les widgets et les paramètres

  3. Consultez Détails de la connexion dans Gérer les connexions pour plus d’informations sur les détails disponibles sur chaque connexion.

  4. Continuez à suivre les étapes de mise à niveau recommandées ou les étapes de mise à niveau générées dynamiquement dans le Guide de mise à niveau de Customer Journey Analytics. Pour accéder au guide à partir de Customer Journey Analytics, sélectionnez l’onglet Espace de travail, puis sélectionnez Mettre à niveau vers Customer Journey Analytics dans le panneau de gauche. Suivez les instructions à l’écran.

recommendation-more-help
080e5213-7aa2-40d6-9dba-18945e892f79