使用Customer Journey Analytics的1.1.5視覺效果

目標

  • 瞭解Analysis Workspace UI
  • 瞭解讓Analysis Workspace如此與眾不同的部分功能。
  • 瞭解如何使用Analysis Workspace在CJA中分析

內容

在本練習中,您將使用CJA中的Analysis Workspace來分析產品檢視、產品漏斗、流失率等。

我們將說明在「模組7 — 查詢服務」中完成的一些查詢,讓您瞭解執行相同查詢及其他操作有多容易,但您不會使用SQL,並且僅依賴Analysis Workspace的拖放原則。

讓我們使用您在Analysis Workspace🔗的1.1.4資料準備中建立的專案,請移至https://analytics.adobe.com

按一下以開啟您的專案--aepUserLdap-- - Omnichannel Analysis

示範

開啟專案並選取資料檢視--aepUserLdap-- - Omnichannel Analysis後,您就可以開始建立第一個視覺效果了。

示範

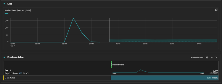
我們每天檢視多少項產品

首先,您需要選取正確的日期來分析資料。 前往畫布右側的行事曆下拉式清單。 按一下日期範圍並選取適用的日期範圍。

示範

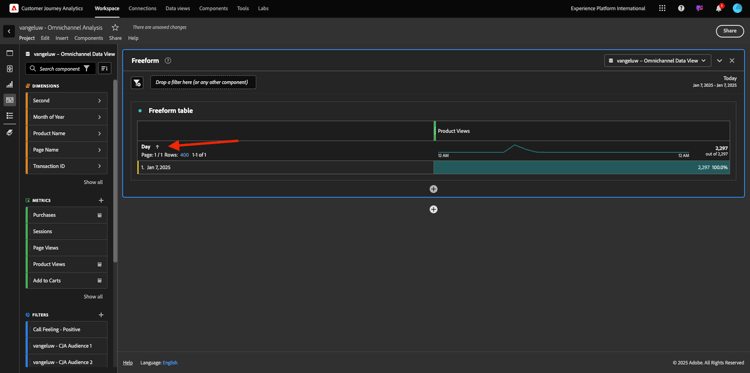
在左側功能表(元件區域)中,尋找計算量度​ 產品檢視。 將其選取並拖放至畫布中(位於自由表格右上方)。

示範

會自動新增維度​ Day,以建立您的第一個資料表。 現在您可以立即看到問題已獲得解答。

示範

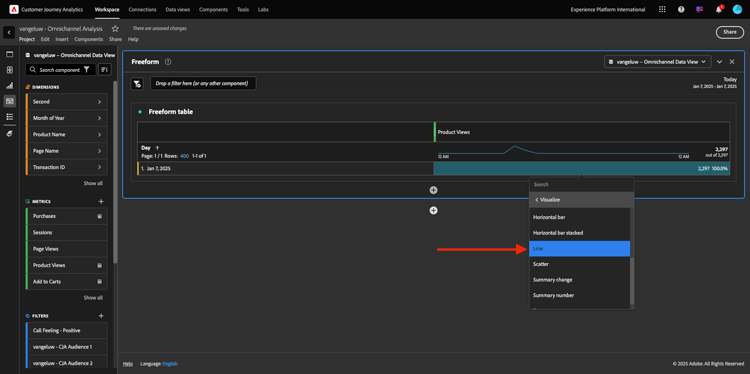
接著,以滑鼠右鍵按一下量度摘要。 按一下​ 視覺化

示範

按一下​

示範

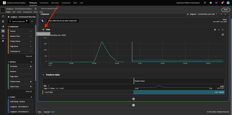
您會看到產品檢視的小時數。

示範

您可以按一下視覺效果中的​ 設定,逐日變更時間範圍。

示範

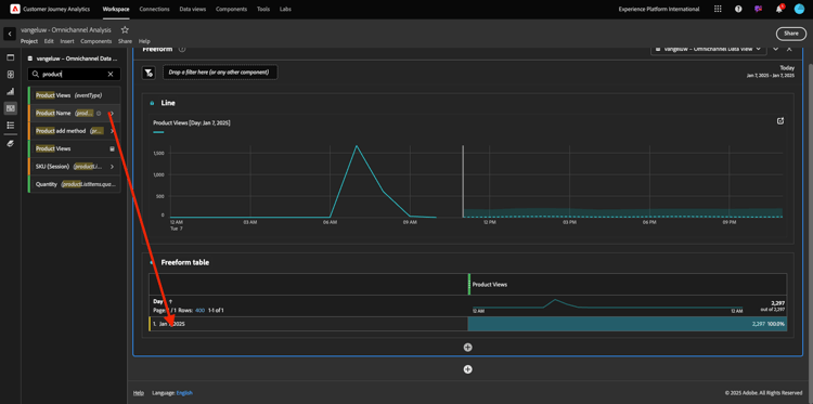
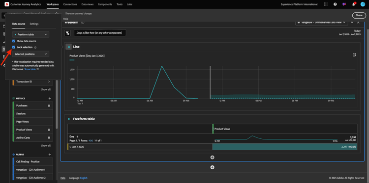
按一下​ ​旁的點以​ 管理資料Source

示範

接著,按一下​ 鎖定選取專案 ​並選取​ 選取的專案,以鎖定此視覺效果,使其一律顯示產品檢視的時間表。

示範

已檢視的前5大產品

檢視的前5項產品為何?

別忘了偶爾儲存專案。

作業系統
捷徑
Windows
Control + S
Mac
Command + S

讓我們開始找出檢視的前5大產品。 在左側功能表中,尋找​ 產品名稱 - Dimension。

示範

現在拖放​ 產品名稱 ​以取代​ Day ​維度:

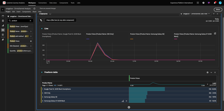
結果就是這樣。 選取4個產品名稱,您將會看到視覺化更新。

示範

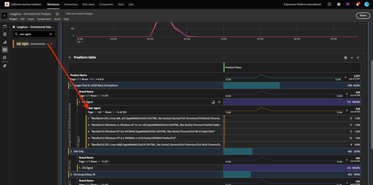
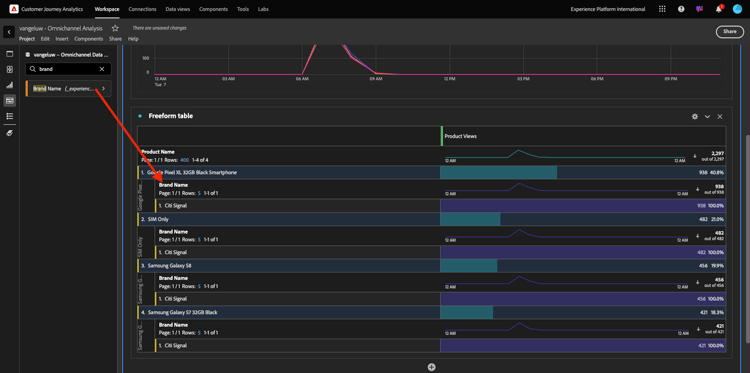
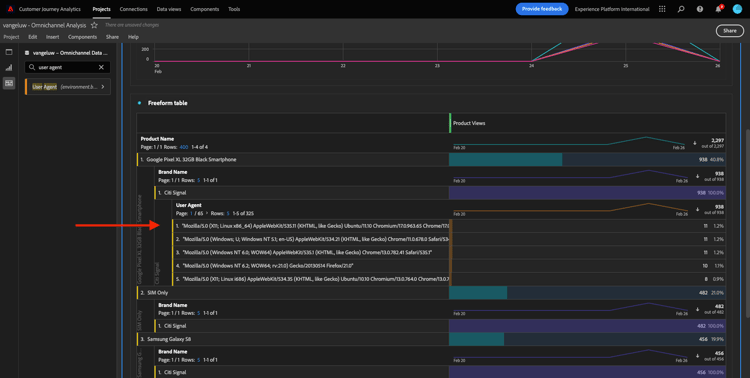
接下來,嘗試依品牌名稱劃分其中一項產品。 搜尋​ brandName,並將其拖曳到第一個產品名稱下。

示範

接下來,使用使用者代理程式進行劃分。 搜尋​ 使用者代理程式,並將其拖曳至品牌名稱下。

示範

然後您會看到以下內容:

示範

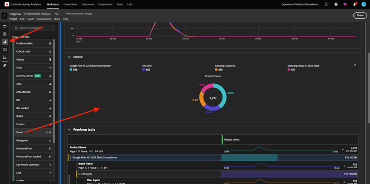
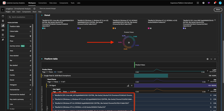
最後,您可以新增更多視覺效果。 在左側的視覺效果下方,搜尋Donut。 拿著Donut,將其拖放到畫布上的​ 線條 ​視覺效果下。

示範

接下來,在表格中,從我們在​ Google Pixel XL 32GB黑色智慧型手機 > 花旗訊號 ​下進行的劃分中,選取前5個​ 使用者代理程式 ​列。 選取3列時,按住​ CTRL ​按鈕(在Windows上)或​ Command ​按鈕(在Mac上)。 您會看到環形圖更新。

示範

您甚至可以調整設計,讓​ 線條 ​圖形和​ 環圈圖 ​圖形稍微變小一點,使它們可以彼此相鄰,以便於閱讀:

示範

按一下​ 環形圖 ​旁的點以​ 管理資料Source
接著,按一下​ 鎖定選取專案 ​以鎖定此視覺效果,使其一律顯示產品檢視的時間軸。

示範

若要進一步瞭解使用Analysis Workspace的視覺效果,請前往這裡:

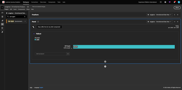
產品互動漏斗,從檢視到購買

有許多方法可解決此問題。 其中之一是使用「產品互動型別」,並在自由表格上使用。 另一種方式是使用​ 流失視覺效果。 讓我們使用最後一個專案,因為我們要同時進行視覺化和分析。

按一下此處,關閉目前的面板:

示範

現在按一下​ +新增空白面板,以新增空白面板。

示範

按一下視覺效果​ 流失

示範

選取與上一個練習相同的日期範圍。

示範

您將會看到此訊息。

示範

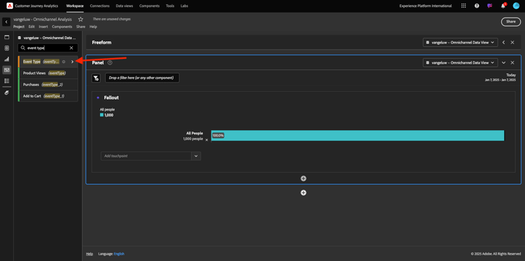
在左側的元件下找出維度​ 事件型別。 按一下箭頭以開啟尺寸。

示範

您會看到所有可用的事件型別。

示範

選取專案​ commerce.productViews,並將其拖放至​ 流失視覺效果 ​內的​ 新增接觸點 ​欄位。

示範

對​ commerce.productListAdds ​和​ commerce.purchases ​執行相同的動作,並將它們拖放至​ 流失視覺效果 ​內的​ 新增接觸點 ​欄位。 您的視覺效果現在看起來會像這樣:

示範

您可以在這裡進行許多工作。 部分範例:比較一段期間、依裝置比較每個步驟,或依忠誠度比較。 不過,如果您想要分析有趣的事情,例如客戶將專案新增到購物車後不購買的原因,我們可以使用CJA中的最佳工具:按一下右鍵。

在接觸點​ commerce.productListAdds ​上按一下滑鼠右鍵。 然後按一下此接觸點的​ 劃分流失

示範

將會建立新的自由表格,以分析使用者未購買時的行為。

示範

在新的自由表格中,依​ 頁面名稱 ​變更​ 事件型別,以檢視其前往的頁面,而非「購買確認頁面」。

示範

訪客在到達「取消服務」頁面前會在網站上做什麼?

同樣地,有許多方法可以執行此分析。 讓我們使用流量分析來啟動探索部分。

按一下此處關閉目前的面板,然後按一下​ +新增空白面板 ​以新增空白面板。

示範

按一下視覺效果​ 流量

示範

您將會看到此訊息。 選取與上一個練習相同的日期範圍。 按一下​ 套用

示範

在左側的元件下找到維度​ 頁面名稱,然後按一下箭頭以開啟維度。

示範

您會找到所有已檢視的頁面。 尋找頁面名稱: 取消服務
將​ 取消服務 ​拖放到中間欄位的「流量視覺效果」中。 按一下​ 建置

示範

然後您會看到以下內容:

示範

現在,讓我們分析瀏覽網站上​ 取消服務 ​頁面的客戶是否也呼叫了呼叫中心,以及結果如何。

在維度底下,返回,然後尋找​ 呼叫互動型別
拖放​ 呼叫互動型別 ​以取代​ 流量視覺效果 ​中右側的第一個互動。

示範

您現在看到造訪​ 取消服務 ​頁面後致電客服中心的客戶的支援票證。

示範

接著,在維度下方,搜尋​ 通話感覺。 拖放以取代​ 流量視覺效果 ​中右側的第一個互動。

示範

然後您會看到以下內容:

示範

如您所見,我們已使用「流量視覺效果」執行了全通道分析。 多虧如此,我們發現似乎有些客戶在考慮取消其服務後,在致電呼叫中心後有了積極的感覺。 我們是否可能透過促銷活動改變他們的想法?

擁有正面呼叫中心聯絡人的客戶在針對主要KPI的表現如何?

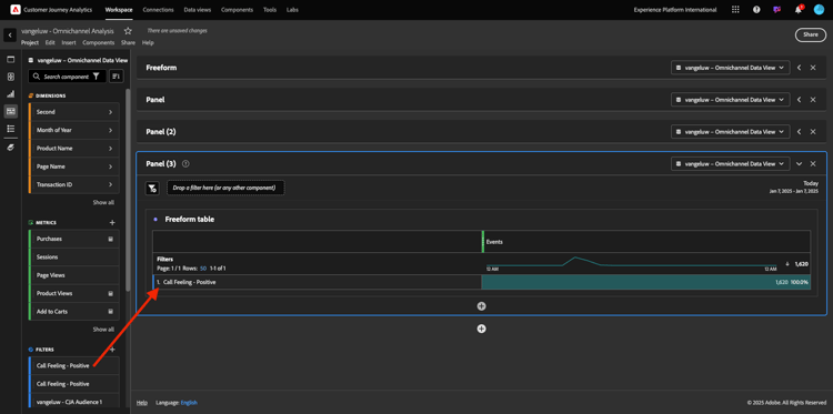
讓我們先將資料分段,以僅取得有​ 正面 ​呼叫的使用者。 在CJA中,區段稱為篩選器。 前往元件區域(左側)中的篩選器,然後按一下​ +

示範

在篩選器產生器中,為篩選器命名

名稱
說明
通話感覺 — 正面
通話感覺 — 正面

示範

在元件(在篩選產生器內)下,尋找​ 呼叫感覺 ​並將其拖放到篩選產生器定義中。

示範

現在選取​ 正值 ​作為篩選的值。

示範

將範圍變更為​ 人員 ​層級。 按一下​ 儲存

示範

然後您就會回到這裡。 如果尚未完成,請按一下​ +新增空白面板,關閉上一個面板並新增空白面板。

示範

選取與上一個練習相同的日期範圍。 按一下​ 套用

示範

按一下​ 自由表格

示範

現在請拖放您剛建立的篩選器。

示範

新增部分量度的時間。 從​ 產品檢視 ​開始。 拖放至自由表格中。 您也可以刪除​ 事件 ​量度。

示範

對​ 人員加入購物車 ​和​ 購買 ​執行相同的動作。 您最後會得到一個這樣的表格。

示範

有了第一個流量分析,我想到了一個新問題。 因此,我們決定建立此表格,並針對區段檢查某些KPI,以回答此問題。 如您所見,深入分析的時間比使用SQL或其他BI解決方案快得多。

Customer Journey Analytics和Analysis Workspace回顧

如您在本實驗中瞭解的,Analysis Workspace會將來自所有頻道的資料拼接在一起,以分析完整的客戶歷程。 此外,請記住,您可以將資料帶入未連結至歷程的相同工作區。
將中斷連線的資料帶入您的分析,為歷程提供內容可能真的很實用。 例如NPS資料、調查、Facebook廣告事件或離線互動(未識別)。

後續步驟

移至摘要與優點

返回Customer Journey Analytics

返回所有模組

recommendation-more-help
4bbf020c-24db-4a43-b239-88fab142f02d