功能板概述

欢迎访问功能板概述。 LLM-Optimizer中的功能板可帮助营销人员跨AI搜索平台跟踪品牌可见性和情绪,识别优化机会,并实施规范性更改以提高引用率和性能。

关键视图包括Brand Presence 、 Agentic和Referral流量、 URL Inspector 、 Opportunity Identification 、 Collaboration和Customer Configuration。

品牌展示功能板

品牌状态仪表板

跟踪您的品牌在LLM搜索平台中的显示方式,包括情绪分析和为其他品牌设定基准。

了解详情

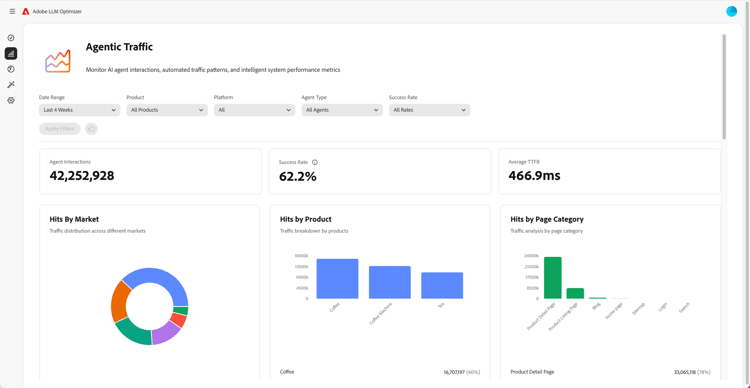
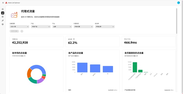
代理流量仪表板

代理流量仪表板

揭示传统分析所缺失的LLM流量,帮助您将AI辅助发现与参与和收入联系起来。

了解详情

反向链接流量仪表板

引用流量仪表板

衡量源自AI生成引用(可让您发现实际的AI用户参与)的人类访问

了解详情

Collaboration功能板

Collaboration仪表板

允许您通过邀请同事加入共享工作区来启用跨职能团队合作。

了解详情

机会信息板

机会信息板

在AI支持的搜索平台中,显示可操作的见解并确定其优先级,这些见解可提高品牌可见性和引用性能

了解详情

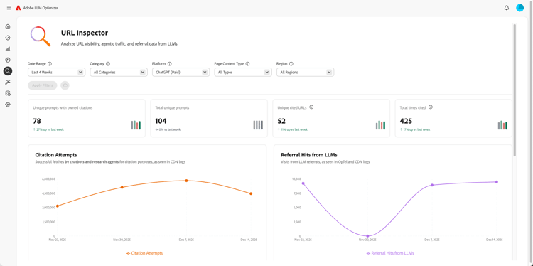
URL检查器仪表板

URL检查器仪表板

让您能够了解自己的URL在AI驱动的搜索环境中的执行情况。

了解详情

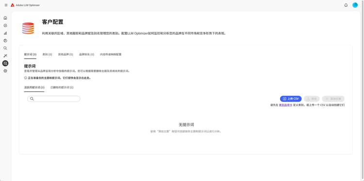
客户配置仪表板

客户配置仪表板

允许组织控制Adobe LLM Optimizer如何针对其特定需求运行。

了解详情

recommendation-more-help
0dec6bd3-6ccf-44b6-a91b-960cfd8f3798