Adobe LLM Optimizer

Adobe LLM Optimizer 是一款以生成式 AI 为核心的生成式引擎优化应用,旨在帮助品牌在 AI 驱动的搜索环境中提升可见度、准确性与影响力。 该产品提供品牌在 AI 生成的回答中的存在感洞察,给出可执行的内容优化建议,并自动实施优化修复。

开始使用 LLM Optimizer

LLM Optimizer 概述

LLM Optimizer 概述

了解 Adobe LLM Optimizer 如何提升品牌在由 AI 驱动的搜索中的可见度。

了解详细信息

快速入门指南

快速入门指南

了解如何快速部署并开始使用 LLM Optimizer。

了解详细信息

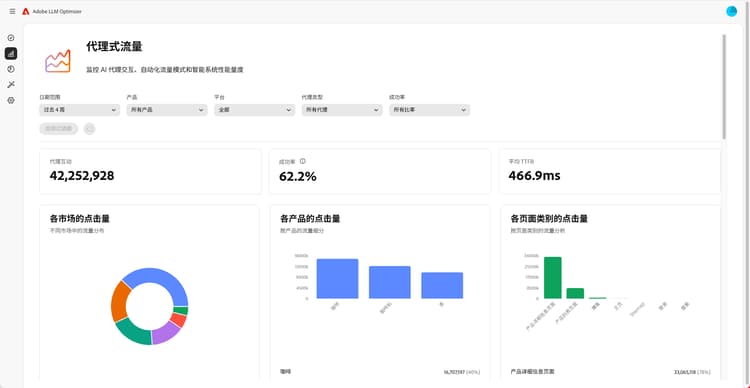
仪表板概述

仪表板概述

了解如何通过仪表板获取网站洞察与优化建议。

了解详细信息

了解更多有关 LLM Optimizer 的信息

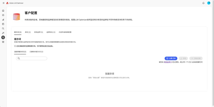
类别、主题、提示词及其他品牌跟踪的最佳做法

类别、主题、提示词及其他品牌跟踪的最佳做法

了解如何配置 LLM Optimizer,以实现定制化品牌监测与战略内容分析。

了解详细信息

使用 Adobe LLM Optimizer 进行 LLM 优化的最佳做法

使用 Adobe LLM Optimizer 进行 LLM 优化的最佳做法

了解 LLM Optimizer 如何帮助您在 AI 搜索与发现中建立品牌权威。

了解详细信息

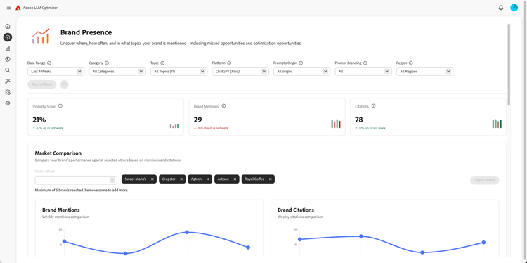
探索 Adobe LLM Optimizer 的功能

探索 Adobe LLM Optimizer 的功能

通过 Adobe LLM Optimizer 塑造品牌在 AI 搜索结果中的呈现方式。 获取 GEO 洞察,在各类 LLM 平台中提升可见度,并推动可衡量的流量增长。

了解详细信息

Optimize at Edge

Optimize at Edge

Optimize at Edge

了解如何在无需修改内容创作流程的情况下,通过 LLM Optimizer 实施优化。

了解详细信息

recommendation-more-help
0dec6bd3-6ccf-44b6-a91b-960cfd8f3798