1.1.5 Visualisering med Customer Journey Analytics

Mål

  • Förstå Analysis Workspace användargränssnitt
  • Lär dig något som gör Analysis Workspace så annorlunda.
  • Lär dig hur du analyserar i CJA med Analysis Workspace

Kontext

I den här övningen kommer du att använda Analysis Workspace i CJA för att analysera produktvisningar, produkttrattar, urn osv.

Vi tar upp några av frågorna i modul 7 - Frågetjänst så att du kan se hur enkelt det är att köra samma frågor och mer, men utan att använda SQL och bara förlita dig på Analysis Workspace dra-och-släpp-filosofi.

Låt oss använda det projekt du skapade i 1.1.4 Dataförberedelse i Analysis Workspace, så gå till https://analytics.adobe.com.

Klicka för att öppna projektet --aepUserLdap-- - Omnichannel Analysis.

demo

När ditt projekt är öppet och datavyn --aepUserLdap-- - Omnichannel Analysis är markerad är du redo att börja skapa dina första visualiseringar.

demo

Hur många produktvisningar har vi dagligen?

Först och främst måste du välja rätt datum för att analysera data. Gå till kalenderlistrutan till höger på arbetsytan. Klicka på den och välj ett datumintervall.

demo

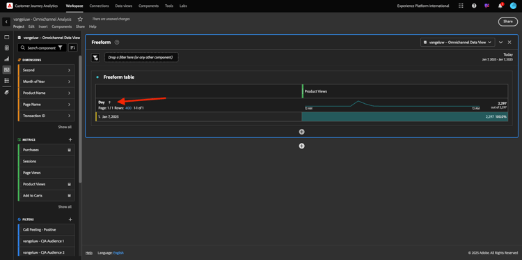
På den vänstra menyn (komponentområdet) hittar du det beräknade måttet Produktvyer. Markera den och dra och släpp den på arbetsytan högst upp till höger i frihandstabellen.

demo

Dimensionen Day läggs automatiskt till för att skapa din första tabell. Nu kan du se hur din fråga besvaras direkt.

demo

Högerklicka sedan på mätsammanfattningen. Klicka på Visa.

demo

Klicka på Rad.

demo

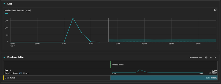
Du ser dina produkter per timme.

demo

Du kan ändra tidsomfånget till dag genom att klicka på Inställningar i visualiseringen.

demo

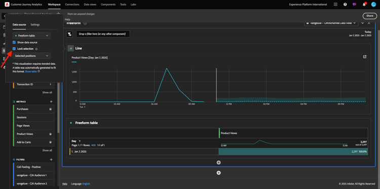
Klicka på punkten bredvid Rad för att hantera data-Source.

demo

Klicka sedan på Lås markering och välj Markerade objekt för att låsa den här visualiseringen så att en tidslinje med produktvyer alltid visas.

demo

De fem vanligaste produkterna som visas

Vilka är de fem främsta produkterna?

Kom ihåg att spara projekt ibland.

OS
Kort klipp
Windows
Ctrl+S
Mac
Kommando + S

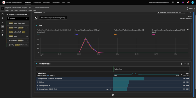
Vi börjar hitta de fem bästa produkterna som visas. På den vänstra menyn hittar du produktnamnet - Dimension.

demo

Dra och släpp produktnamn för att ersätta dimensionen Dag:

Detta blir resultatet. Välj de fyra produktnamnen så ser du uppdateringen.

demo

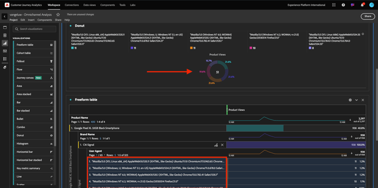
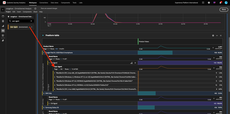
Försök sedan att dela upp en av produkterna efter Varumärke. Sök efter brandName och dra den till förnamnet.

demo

Gör sedan en uppdelning med användaragenten. Sök efter användaragenten och dra den under varumärkesnamnet.

demo

Då ser du det här:

demo

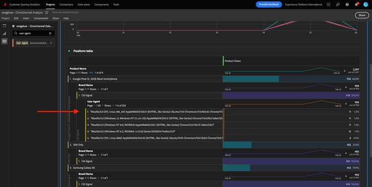
Slutligen kan du lägga till fler visualiseringar. Sök efter Donut under visualiseringar på vänster sida. Ta Donut, dra och släpp det på arbetsytan under visualiseringen av Linje.

demo

I tabellen väljer du sedan de första 5 användaragentraderna från den uppdelning vi gjorde under Google Pixel XL 32 GB Black Smartphone > Citi Signal . Håll ned knappen CTRL (i Windows) eller knappen Command (i Mac) när du markerar de tre raderna. Du kommer att se uppdateringen av mundiagrammet.

demo

Du kan till och med anpassa designen så att den blir mer läsbar genom att göra både diagrammet Linje och diagrammet Ring lite mindre så att de får plats bredvid varandra:

demo

Klicka på punkten bredvid Ring för att hantera data-Source.
Klicka sedan på Lås markering för att låsa den här visualiseringen så att en tidslinje med produktvyer alltid visas.

demo

Läs mer om visualiseringar med Analysis Workspace här:

Produktinteraktionstru, från visning till köp

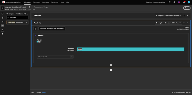
Det finns många sätt att lösa denna fråga. En av dem är att använda produktinteraktionstyp och använda den på frihandsritbord. Ett annat sätt är att använda en Utfallsvisualisering. Låt oss använda den sista som vi vill visualisera och analysera samtidigt.

Stäng den aktuella panelen genom att klicka här:

demo

Lägg till en ny tom panel genom att klicka på + Lägg till tom panel.

demo

Klicka på visualiseringen Utfall.

demo

Välj samma datumintervall som i föregående övning.

demo

Då ser du det här.

demo

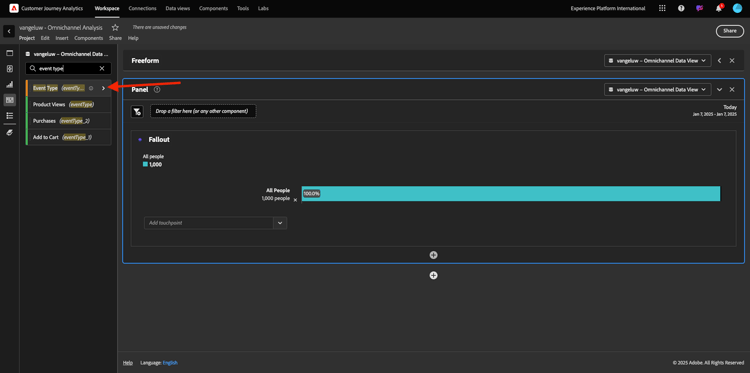
Hitta dimensionen Händelsetyp under komponenterna till vänster. Klicka på pilen för att öppna dimensionen.

demo

Du kommer att se alla tillgängliga händelsetyper.

demo

Markera objektet commerce.productViews och dra och släpp det i fältet Lägg till kontaktpunkt i Utfallsvisualisering.

demo

Gör samma sak med commerce.productListAdds och commerce.purchase och släpp dem i fältet Add Touchpoint i Fallout Visualization . Din visualisering ser nu ut så här:

demo

Du kan göra många saker här. Några exempel: jämför över tid, jämför varje steg per enhet eller jämför efter lojalitet. Men om du vill analysera intressanta saker som varför kunderna inte köper efter att ha lagt till ett objekt i kundvagnen kan vi använda det bästa verktyget i CJA: högerklicka.

Högerklicka på kontaktytan commerce.productListAdds. Klicka sedan på Brytningsutfall vid den här kontaktytan.

demo

En ny friformstabell kommer att skapas för att analysera vad personerna gjorde om de inte köpte något.

demo

Ändra Händelsetyp med Sidnamn i den nya friformstabellen för att se vilka sidor de ska gå i stället för bekräftelsesidan.

demo

Vad gör folk på webbplatsen innan de kommer till sidan Avbryt tjänst?

Det finns många sätt att utföra den här analysen. Låt oss använda flödesanalysen för att starta identifieringsdelen.

Stäng den aktuella panelen genom att klicka här och lägg sedan till en ny tom panel genom att klicka på + Lägg till tom panel.

demo

Klicka på visualiseringen Flöde.

demo

Då ser du det här. Välj samma datumintervall som i föregående övning. Klicka på Använd.

demo

Hitta dimensionen Sidnamn under komponenterna till vänster och klicka på pilen för att öppna dimensionen.

demo

Alla sidor visas. Hitta sidnamnet: Avbryt tjänst.
Dra och släpp Avbryt tjänst till Flödesvisualisering i mittfältet. Klicka på Skapa.

demo

Då ser du det här:

demo

Nu ska vi analysera om de kunder som besökt sidan Avbryt tjänst på webbplatsen även har kallat callcenter och vilket resultat det var.

Under dimensionerna går du tillbaka och letar upp Interaktionstyp för samtal.
Dra och släpp Interaktionstyp för att ersätta den första interaktionen till höger i Flödesvisualisering.

demo

Nu visas supportbiljetten för de kunder som ringde till callcentret efter att ha besökt sidan Avbryt tjänst.

demo

Sök sedan efter samtalsfunktion under dimensionerna. Dra och släpp det för att ersätta den första interaktionen till höger i Flödesvisualisering.

demo

Då ser du det här:

demo

Som du ser har vi gjort en flerkanalsanalys med hjälp av Flödesvisualisering. Tack vare att vi har kommit fram till att vissa kunder som funderade på att säga upp sin tjänst hade en positiv känsla efter att ha ringt callcenter. Har vi kanske ändrat oss med en befordran?

Hur fungerar kunder med en positiv Callcenter-kontakt jämfört med nyckeltal?

Låt oss först segmentera data för att bara få användare med positiva anrop. I CJA kallas segment för filter. Gå till filter i komponentområdet (till vänster) och klicka på +.

demo

I filterverktyget ger du filtret ett namn

Namn
Beskrivning
Samtalskunskap - positiv
Samtalskunskap - positiv

demo

Under komponenterna (i Filter Builder) söker du efter Anropsfunktion och drar och släpper den i Filterbyggardefinitionen.

demo

Välj nu positiv som värde för filtret.

demo

Ändra omfattningen till nivån Person. Klicka på Spara.

demo

Du kommer då tillbaka hit. Om du inte är klar ännu stänger du den föregående panelen och lägger till en ny tom panel genom att klicka på + Lägg till tom panel.

demo

Välj samma datumintervall som i föregående övning. Klicka på Använd.

demo

Klicka på Frihandstabell.

demo

Dra och släpp det filter du just skapat.

demo

Det är dags att lägga till lite statistik. Börja med produktvyer. Dra och släpp i frihandstabellen. Du kan också ta bort måttet Händelser.

demo

Gör samma sak med Personer, Lägg till i kundvagnen och Inköp. Du får ett bord som det här.

demo

Tack vare den första flödesanalysen kom en ny fråga i minnet. Därför bestämde vi oss för att skapa den här tabellen och kontrollera några nyckeltal mot ett segment för att svara på den frågan. Som du ser går det mycket snabbare att få insikter än att använda SQL eller andra BI-lösningar.

Customer Journey Analytics och Analysis Workspace recap

Som ni har lärt er i labbet sammanfogar Analysis Workspace data från alla kanaler för att analysera hela kundresan. Tänk också på att du kan hämta in data till samma arbetsyta som inte är sammansatt med resan.
Det kan vara mycket användbart att föra in data som inte är kopplade till varandra i analysen för att ge resan ett sammanhang. Några exempel är exempelvis NPS-data, undersökningar, Facebook Ads-händelser eller offlineinteraktioner (ej identifierad).

Nästa steg

Gå till Sammanfattning och förmåner

Gå tillbaka till Customer Journey Analytics

Gå tillbaka till Alla moduler

recommendation-more-help
4bbf020c-24db-4a43-b239-88fab142f02d