1.1.5 Visualização usando Customer Journey Analytics

Objetivos

  • Compreensão da interface do Analysis Workspace
  • Conheça alguns recursos que tornam o Analysis Workspace tão diferente.
  • Saiba como analisar no CJA usando o Analysis Workspace

Contexto

Neste exercício, você usará o Analysis Workspace no CJA para analisar visualizações de produtos, funis de produtos, churn etc.

Abordaremos algumas das consultas feitas no Módulo 7 - Serviço de consulta para que você possa ver como é fácil executar as mesmas consultas e muito mais, mas sem usar o SQL e depender apenas da filosofia de arrastar e soltar do Analysis Workspace.

Vamos usar o projeto que você criou em 1.1.4 Preparação de Dados no Analysis Workspace, portanto, vá para https://analytics.adobe.com.

Clique para abrir o projeto --aepUserLdap-- - Omnichannel Analysis.

demonstração

Com seu projeto aberto e a Visualização de Dados --aepUserLdap-- - Omnichannel Analysis selecionada, você está pronto para começar a criar suas primeiras visualizações.

demonstração

Quantas visualizações de produto temos diariamente

Primeiro, é necessário selecionar as datas certas para analisar os dados. Vá para a lista suspensa de calendário no lado direito da tela. Clique nele e selecione o intervalo de datas aplicável.

demonstração

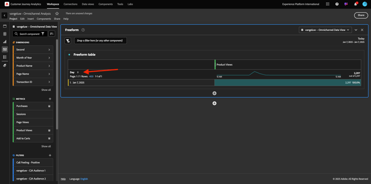
No menu à esquerda (área de componentes), localize a Métrica calculada Exibições do produto. Selecione-a e arraste-a e solte-a na tela de desenho, na parte superior direita da tabela de forma livre.

demonstração

Automaticamente, a dimensão Dia será adicionada para criar sua primeira tabela. Agora você pode ver sua pergunta respondida em tempo real.

demonstração

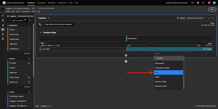
Em seguida, clique com o botão direito do mouse no resumo da métrica. Clique em Visualizar.

demonstração

Clique em Linha.

demonstração

Você verá suas visualizações de produtos por hora.

demonstração

Você pode alterar o escopo de tempo para dia, clicando em Configurações na visualização.

demonstração

Clique no ponto ao lado de Linha para Gerenciar a Source de Dados.

demonstração

Em seguida, clique em Bloquear seleção e selecione Itens selecionados para bloquear essa visualização de forma que ela sempre exiba uma linha do tempo de Exibições de produtos.

demonstração

5 principais produtos visualizados

Quais são os 5 principais produtos visualizados?

Lembre-se de salvar o projeto de vez em quando.

Sistema operacional
Atalho
Windows
Ctrl+S
Mac
Command+S

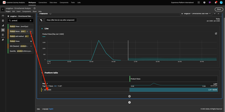
Vamos começar a encontrar os 5 principais produtos visualizados. No menu do lado esquerdo, localize o Nome do Produto - Dimension.

demonstração

Agora arraste e solte o Nome do Produto para substituir a dimensão Dia:

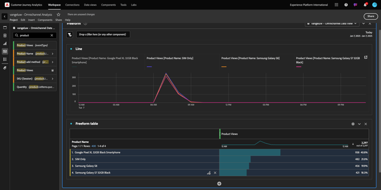
Esse será o resultado. Selecione os 4 nomes de produtos e você verá a atualização da visualização.

demonstração

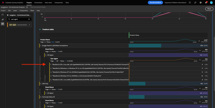
Em seguida, tente detalhar um dos produtos por Nome da marca. Pesquise por brandName e arraste-o para o primeiro nome de produto.

demonstração

Em seguida, faça um detalhamento usando o Agente do usuário. Procure por Agente do usuário e arraste-o para o nome da marca.

demonstração

Você verá isto:

demonstração

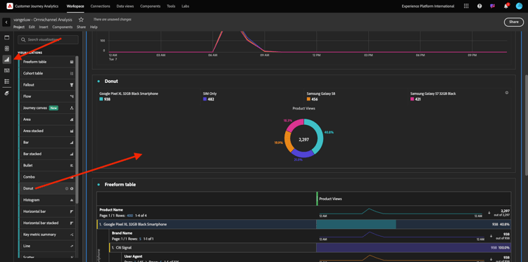
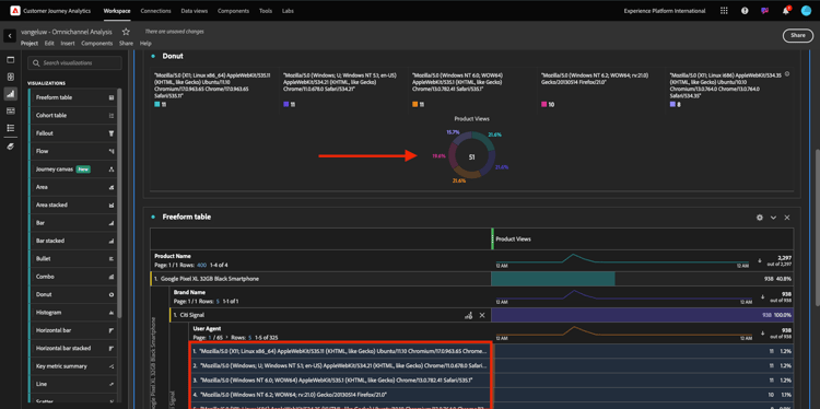
Por fim, você pode adicionar mais visualizações. No lado esquerdo, em visualizações, pesquise por Donut. Pegue a Donut, arraste e solte-a na tela sob a visualização Linha.

demonstração

Em seguida, na Tabela, selecione as primeiras 5 linhas de Agente do Usuário do detalhamento que fizemos em Smartphone Google Pixel XL 32GB Preto > Citi Signal. Ao selecionar as 3 linhas, pressione o botão CTRL (no Windows) ou o botão Command (no Mac). Você verá o gráfico de rosca sendo atualizado.

demonstração

É possível até mesmo adaptar o design para torná-lo mais legível, tornando o gráfico de Linha e o gráfico de Rosca um pouco menor para que eles possam se ajustar próximos um do outro:

demonstração

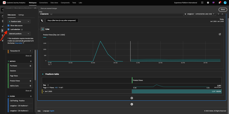
Clique no ponto ao lado de Rosca para Gerenciar a Source de Dados.
Em seguida, clique em Bloquear seleção para bloquear essa visualização para que ela sempre exiba uma linha do tempo de Exibições de produtos.

demonstração

Saiba mais sobre visualizações usando o Analysis Workspace aqui:

Funil de interação do produto, da visualização à compra

Há muitas maneiras de resolver essa questão. Uma delas é usar o Tipo de interação do produto e usá-lo em uma tabela de forma livre. Outra maneira é usar uma Visualização de Fallout. Vamos usar o último conforme queremos visualizar e analisar ao mesmo tempo.

Feche o painel atual que temos clicando aqui:

demonstração

Agora adicione um novo painel em branco clicando em + Adicionar painel em branco.

demonstração

Clique no Fallout da visualização.

demonstração

Selecione o mesmo intervalo de datas do exercício anterior.

demonstração

Você verá isso.

demonstração

Localize a dimensão Tipo de Evento abaixo dos componentes à esquerda. Clique na seta para abrir a dimensão.

demonstração

Você verá todos os Tipos de evento disponíveis.

demonstração

Selecione o item commerce.productViews e arraste-o e solte-o no campo Adicionar ponto de contato dentro da Visualização de fallout.

demonstração

Faça o mesmo com commerce.productListAdds e commerce.purchases e solte-os no campo Adicionar ponto de contato dentro da Visualização de Fallout. Sua visualização ficará assim:

demonstração

Você pode fazer muitas coisas aqui. Alguns exemplos: compare ao longo do tempo, compare cada etapa por dispositivo ou compare por fidelidade. No entanto, se você quiser analisar aspectos interessantes, como por que os clientes não compram depois de adicionar um item ao carrinho, podemos usar a melhor ferramenta no CJA: clicar com o botão direito do mouse.

Clique com o botão direito no ponto de contato commerce.productListAdds. Em seguida, clique em Fallout de detalhamento neste ponto de contato.

demonstração

Uma nova tabela de forma livre será criada para analisar o que as pessoas fizeram se não compraram.

demonstração

Altere o Tipo de Evento por Nome da Página, na nova tabela de forma livre, para ver em quais páginas eles irão, em vez da Página de Confirmação de Compra.

demonstração

O que as pessoas fazem no site antes de acessar a página Cancelar Serviço?

Novamente, há muitas maneiras de fazer essa análise. Vamos usar a análise de fluxo para iniciar a parte de descoberta.

Feche o painel atual clicando aqui e, em seguida, adicione um novo painel em branco clicando em + Adicionar painel em branco.

demonstração

Clique no Fluxo da visualização.

demonstração

Você verá isso. Selecione o mesmo intervalo de datas do exercício anterior. Clique em Aplicar.

demonstração

Encontre a dimensão Nome da página sob os componentes no lado esquerdo e clique na seta para abrir a dimensão.

demonstração

Você encontrará todas as páginas visualizadas. Localize o nome da página: Cancelar Serviço.
Arraste e solte Cancelar Serviço na Visualização de Fluxo no campo intermediário. Clique em Build.

demonstração

Você verá isto:

demonstração

Agora vamos analisar se os clientes que visitaram a página Cancelar Serviço no site também chamaram a central de atendimento e qual foi o resultado.

Nas dimensões, volte e encontre Tipo de Interação de Chamada.
Arraste e solte o Tipo de Interação de Chamada para substituir a primeira interação à direita na Visualização de Fluxo.

demonstração

Você está vendo o tíquete de suporte dos clientes que ligaram para a central de atendimento depois de visitar a página Cancelar Serviço.

demonstração

Em seguida, nas dimensões, pesquise por Sensação de Chamada. Arraste e solte-a para substituir a primeira interação à direita na Visualização de fluxo.

demonstração

Você verá isto:

demonstração

Como você pode ver, executamos uma análise omnicanal usando a Visualização de fluxo. Graças a isso, descobrimos que parece que alguns clientes que estavam pensando em cancelar seu serviço, tiveram uma sensação positiva depois de ligar para a central de atendimento. Será que mudamos de ideia com uma promoção?

Como os clientes com um contato de Callcenter positivo estão se saindo em relação aos KPIs principais?

Vamos primeiro segmentar os dados para obter somente usuários com chamadas positivas. No CJA, os segmentos são chamados de Filtros. Vá para filtros dentro da área de componente (no lado esquerdo) e clique em +.

demonstração

No construtor de filtros, dê um nome ao filtro

Nome
Descrição
Sensação de chamada - Positiva
Sensação de chamada - Positiva

demonstração

Nos componentes (dentro do Construtor de filtros), encontre Sensação de chamada e arraste e solte-a na Definição do Construtor de filtros.

demonstração

Agora selecione positivo como valor para o filtro.

demonstração

Altere o escopo para o nível de Pessoa. Clique em Salvar.

demonstração

Você estará de volta aqui. Se ainda não tiver sido feito, feche o painel anterior e adicione um novo painel em branco clicando em + Adicionar painel em branco.

demonstração

Selecione o mesmo intervalo de datas do exercício anterior. Clique em Aplicar.

demonstração

Clique em Tabela de forma livre.

demonstração

Agora, arraste e solte o filtro que acabou de criar.

demonstração

Tempo para adicionar algumas métricas. Comece com Exibições do Produto. Arraste e solte na tabela de forma livre. Você também pode excluir a métrica Eventos.

demonstração

Faça o mesmo com Pessoas, Adicionar ao carrinho e Compras. Você vai acabar com uma mesa como esta.

demonstração

Graças à primeira análise de fluxo, surgiu-me uma nova questão. Decidimos criar essa tabela e verificar alguns KPIs em relação a um segmento para responder a essa pergunta. Como você pode ver, o tempo de insight é muito mais rápido do que o SQL ou o uso de outras soluções de BI.

Recapitulação do Customer Journey Analytics e Analysis Workspace

Como você aprendeu neste laboratório, a Analysis Workspace compila os dados de todos os canais para analisar a jornada completa do cliente. Além disso, lembre-se de que é possível trazer dados para o mesmo espaço de trabalho que não está anexado à jornada.
Pode ser realmente útil trazer dados desconectados para a análise para contextualizar a jornada. Alguns exemplos incluem dados NPS, pesquisas, eventos de anúncios do Facebook ou interações offline (não identificadas).

Próximas etapas

Ir para Resumo e benefícios

Voltar para Customer Journey Analytics

Voltar para Todos os módulos

recommendation-more-help
4bbf020c-24db-4a43-b239-88fab142f02d