Validar se os dados estão fluindo para o Customer Journey Analytics validate-data

NOTE
Siga as etapas desta página somente depois de concluir todas as etapas de atualização anteriores. Você pode seguir as etapas de atualização recomendadas (para a maioria das organizações) ou seguir as etapas geradas dinamicamente para sua organização com o guia de atualização do Customer Journey Analytics.
  • Etapas de atualização recomendadas (para a maioria das organizações)

    Uma série de etapas que levam a uma implementação ideal do Customer Journey Analytics.

    Para obter informações detalhadas, consulte Atualizar do Adobe Analytics para o Customer Journey Analytics.

  • Guia de atualização do Customer Journey Analytics (etapas personalizadas adaptadas às necessidades específicas da sua organização)

    Há um novo guia de atualização disponível que gera dinamicamente etapas de atualização personalizadas para sua organização e suas circunstâncias específicas.

    Para acessar o guia do Customer Journey Analytics, clique na guia  Espaço de trabalho  e selecione  Atualizar para o Customer Journey Analytics  no painel esquerdo. Siga as instruções na tela.

Você pode conferir se a conexão está ativa e se os dados estão fluindo para as visualizações de dados no Customer Journey Analytics.

  1. No Customer Journey Analytics, selecione a guia Conexões.

    visualização de lista

  2. Selecione a conexão que você configurou.

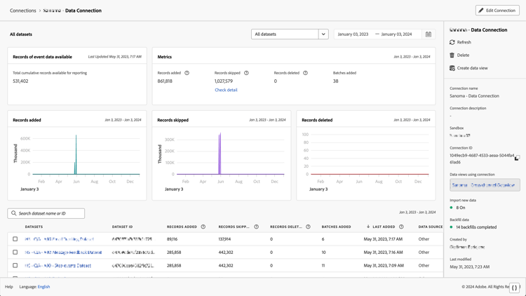
    Janela de todos os conjuntos de dados, mostrando os widgets e configurações

  3. Consulte Detalhes da conexão em Gerenciar conexões para mais informações sobre os detalhes disponíveis de cada conexão.

  4. Continue seguindo as etapas de atualização recomendadas ou as etapas de atualização geradas dinamicamente no guia de atualização do Customer Journey Analytics. Para acessar o guia do Customer Journey Analytics, clique na guia  Espaço de trabalho  e selecione  Atualizar para o Customer Journey Analytics  no painel esquerdo. Siga as instruções na tela.

recommendation-more-help
analytics-platform-help-main