Adobe LLM Optimizer

Adobe LLM Optimizer is een generatieve AI-eerste toepassing voor Generative Engine Optimization, die ontworpen is om merken te helpen hun zichtbaarheid, nauwkeurigheid en invloed in door AI gestuurde zoekomgevingen te verbeteren. Het biedt inzicht in merkaanwezigheid in door AI gegenereerde antwoorden, biedt aanbevelingen voor inhoud op voorschrift en automatiseert optimalisatieoplossingen.

Aan de slag met LLM Optimizer

LLM Optimizer-overzicht

overzicht van LLM Optimizer

Meer informatie over hoe Adobe LLM Optimizer de zichtbaarheid van merken verhoogt in zoekopdrachten die door AI worden gestuurd.

Leer meer

Snelstartgids

gids van QuickStart

Leer hoe u snel aan de slag kunt met de LLM Optimizer.

Leer meer

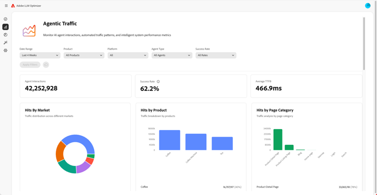
Overzicht van dashboards

Overzicht van dashboards

Leer hoe u inzichten krijgt en aanbevelingen voor uw site krijgt met dashboards.

Leer meer

Meer informatie over LLM Optimizer

Tips en trucs voor het instellen van categorieën, onderwerpen, vragen en het volgen van anderen

Beste praktijken voor vestiging categorieën, onderwerpen, herinneringen, en het volgen anderen

Leer hoe u LLM Optimizer configureert voor op maat gesneden merkbewaking en strategische inhoudanalyse.

Leer meer

Aanbevolen procedures voor LLM-optimalisatie met Adobe LLM Optimizer

Beste praktijken voor optimalisering LLM gebruikend Adobe LLM Optimizer

Leer hoe LLM Optimizer u kan helpen bij het aansturen van merkbevoegdheden in AI-zoekopdrachten en -detectie.

Leer meer

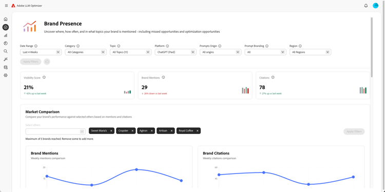
De mogelijkheden van de Adobe LLM Optimizer verkennen

Onderzoek de mogelijkheden van Adobe LLM Optimizer

Vorm de aanwezigheid van uw merk in AI onderzoeksresultaten met Adobe LLM Optimizer. Vergroot GEO-inzichten, vergroot de zichtbaarheid van LLM's en drijf een meetbare groei van het verkeer op.

Leer meer

Optimaliseren bij Edge

Optimaliseren bij Edge

optimaliseren bij Edge

Leer hoe u optimalisaties in LLM Optimizer kunt uitvoeren zonder dat er ontwerpwijzigingen nodig zijn.

Leer meer

recommendation-more-help
c27644bc-6f4b-41e1-b6b6-99ed4ceac39d