Aanbevolen procedures voor LLM Optimizer

De Optimalisering van LLM, ook genoemd Generative Motor Optimization (GEO), of de Optimalisering van de Motor van het Antwoord (AEO), of AI Optimization (AIO), is hoe u uw merk en inhoud zichtbaar, betrouwbaar, en terugwinnbaar binnen de door AI geproduceerde antwoorden - over ChatGPT, Perplexiteit, Copilot, Gemini, en andere LLM-gedreven medewerkers maakt.

Als traditionele SEO u hielp om pagina-één rangschikking te winnen, helpt de optimalisering van LLM u AI citaties en zicht binnen antwoordmotoren winnen. Met de Adobe LLM Optimizer kunt u de zichtbaarheid van uw merk binnen de antwoordengines meten en verbeteren.

In dit artikel worden aanbevolen procedures beschreven voor het meten en verbeteren van de zichtbaarheid en invloed in door AI gestuurde zoekomgevingen met Adobe LLM Optimizer.

LLM versus SEO: belangrijkste verschillen key-differences

Een sterke SEO-stichting ondersteunt LLM-optimalisatie, maar er zijn nieuwe tactieken nodig om de zichtbaarheid van door AI gegenereerde reacties te garanderen.

NOTE
SEO-verkeer is momenteel nog steeds de grootste drijfveer voor het meeste internetverkeer, waardoor het van groot belang is voor de zichtbaarheidsstrategie van uw merk.
SEO
LLM
Op basis van index
*Op token gebaseerde (getrainde gegevens)
Betrokkenheid van koppelingsbevoegdheden
**Merknamen zijn belangrijker
JS-rendering ondersteund
Zeer beperkte client-side JS-rendering
Indexering in realtime
***Ophalen-Augmented Generation (RAG) voor versheid

*Hoewel LLM-resultaten geen geïndexeerde pagina's gebruiken, gebruiken LLM's wel zoekmachines om snelle antwoorden te verbeteren via de RAG (Retrievel-Augmented Generation).

** LLM's geven prioriteit aan relevantie van inhoud en aanwezigheid van het merk boven backlinks.

*** RAG reduceert hallucinaties

Andere overwegingen voor optimalisering LLM:

  • Onzekerheid van inhoud is van belang: LLM's geven prioriteit aan onlangs bijgewerkte inhoud. (Zoekprogramma's geven hier ook prioriteit aan voor tijdgevoelige query's, maar vertrouwen zwaarder op andere waarden.)
  • Het is van groot belang dat men in de vorm van beweringen en citaten (derden) verdiend wordt.

Strategische campagneplanning

Het bouwen van een succesvolle LLM optimalisatiecampagne omvat:

  • Identificeer high-value onderwerpen die met klantenintentie worden gericht. Richt snelle intent op bedrijfsdoelstellingen en klantenbehoeften.
  • Spot verwijst naar anderen, waaronder concurrenten, om lacunes en mogelijkheden te vinden. Focus op aanwijzingen waar anderen worden genoemd, die op mogelijkheden voor merkopname wijzen.
  • De herinneringen van de groep door intent het gebruiken van onderwerp zich groeperen: De onderwerpen van het gebruik en onderzoeksgebieden om gelijkaardige gebruikersdoelstellingen voor benchmarking zicht te groeperen.
  • De geloofwaardigheid van merken beoordelen aan de hand van de standaarden EEAT (Experience, Expertise, Authoritativiteit, Trustability) en YMYL (Your Money or Your Life).

Deze strategische aanpak zorgt voor gerichte, gegevensgestuurde verbeteringen in de zichtbaarheid van LLM.

Zichtbaarheid van LLM-merk ontgrendelen

Bij de zichtbaarheid van LLM gaat het er allemaal om hoe vaak en hoe prominent uw merk wordt weergegeven in door AI gegenereerde antwoorden.

Volg deze cyclus om de zichtbaarheid te verbeteren:

Analyseren > Plan > Actie > Aanpassen

  • Analyseer: Overzicht hoe uw merk in zeer belangrijke klantenherinneringen over LLMs verschijnt.
  • Plan: de clusters van het doel van herinneringen met gelijkaardige bedoeling voor gerichte campagnes.
  • Akte: voer veranderingen en monitorverschuivingen in zicht LLM in tijd uit.
  • pas aan: verfijnen strategieën die op actionable inzichten van optimizer worden gebaseerd.

Als u deze stappen begrijpt en gebruikt, kunt u uw merk beter blijven gebruiken omdat AI centraal staat bij het detecteren van informatie.

Onsite optimalisatie - uw eigen inhoud versterken

Onsite optimalisatie verbetert uw eigen inhoud voor LLM-zichtbaarheid. Dit zijn acties die u uitvoert op uw eigen website en digitale eigenschappen om te verbeteren hoe LLM's uw merk waarnemen, benaderen en aanhalen.

TIP
LLM Optimizer stelt onsite en offsite optimaliseringskansen in het ​ dashboard van Kansen ​ voor u voor. Deze mogelijkheden zijn specifiek voor uw site. Veel van deze suggesties kunnen rechtstreeks via LLM Optimizer naar uw site worden geïmplementeerd.

Hier volgen enkele tips en trucs voor optimalisatie:

  1. Technische toegankelijkheid waarborgen

    • Controleer de instellingen robots.txt en CDN om AI-agents toe te staan uw site te kruipen.
    • Gebruik de URL-controle om geblokkeerde of ontoegankelijke pagina's te identificeren. Zie ​ inspecteur URL ​.
  2. Inhoud vernieuwen en structureren

    • Werk regelmatig 10-15% van de pagina-inhoud bij. LLM's geven prioriteit aan verse inhoud.
    • Voeg citaties en verwijzingen naar gebiedende bronnen toe.
    • Gebruik gestructureerde kopballen (H1, H2, H3) voor beter het ontleden.
  3. Veelgestelde vragen integreren

    • Voeg veelgestelde vragen voor natuurlijke talen toe op basis van snelle analyse.
    • Algemene gebruikersvragen in conversatie-indelingen beantwoorden.
  4. Bewaking en herhaling

    • Gebruik het ​ dashboard van Kansen ​ om op aanbevelingen te identificeren en te handelen.
    • De zichtbaarheidsscore van het spoor, sentiment, en citaatfrequentie.
    • Pas aan op basis van de activiteiten van anderen (waaronder concurrenten) en snelle trends.

Offsite optimalisatie - vergroten van uw merk

Offsite optimalisatie richt zich op het verbeteren van de zichtbaarheid van uw merk in door AI gegenereerde antwoorden door inhoudsbronnen van derden die in LLM's vaak worden genoemd, te beïnvloeden. Dit zijn acties die buiten uw eigendom worden uitgevoerd om te beïnvloeden hoe LLM's uw merk vinden en citeren.

TIP
LLM Optimizer stelt onsite en offsite optimaliseringskansen in het ​ dashboard van Kansen ​ voor u voor. Deze mogelijkheden zijn specifiek voor uw site. Veel van deze suggesties kunnen rechtstreeks via LLM Optimizer naar uw site worden geïmplementeerd.

Belangrijke offsite kanalen:

  • Wikipedia: Zorg ervoor dat de pagina's up-to-date, well-sourced en neutraal geschreven zijn.
  • Reddit en Quora: Deelnemen aan discussies met authentieke, nuttige bijdragen en merkopnamen.
  • Artikelen en revisies koppelen: samenwerken met uitgevers voor inhoud van hoge kwaliteit.
  • YouTube en sociale media: Maak video's en artikelen die veelgestelde vragen beantwoorden.
  • Nieuws en PR: Veilige berichtgeving in betrouwbare verkooppunten.

Aanbevolen werkwijzen:

  • Diversifieer uw offsite voetafdruk.
  • Verwijzingen bewaken met Adobe LLM Optimizer. Zie ​ dashboard van de Aanwezigheid van het Merk ​.
  • Werk de inhoud van de schaal bij en zoek naar nieuwe integratiemogelijkheden.
  • Coördinatie met PR- en sociale teams.
  • Zorgen voor onpartijdige en informatieve bijdragen.

Door deze stappen consequent uit te voeren, kan de aanwezigheid van uw merk in door AI gestuurde zoekresultaten aanzienlijk worden verbeterd.

Wijzigingen in de zichtbaarheid van LLM meten en bijhouden

Begrijpen hoe uw merk wordt weergegeven in door AI gegenereerde antwoorden is van essentieel belang voor het optimaliseren van LLM's. Adobe LLM Optimizer biedt een gestructureerde manier om zichtbaarheid, benchmarkprestaties en verbeteringen in de loop der tijd te meten

Houd deze belangrijke meetgegevens bij:

  • Vermeldingen: Hoe vaak uw merk in reacties wordt vermeld.
  • Bevallen: Hoe vaak LLMs uw inhoud of bronnen gebruiken om vragen te beantwoorden.
  • Sentiment: Of de verwijzing van uw merk positief, neutraal, of negatief is.
  • Positie: waar uw merk in de reactie (bijvoorbeeld, eerst, midden, of laatste) wordt vermeld.

Deze metriek combineren in a zicht score, die u vertelt hoe sterk de aanwezigheid van uw merk in reacties LLM is. Zie het ​ Merk Aanwezigheid ​ bord.

Traceerstrategie

U kunt de volgende stappen uitvoeren om de voortgang te controleren:

  1. Benchmark uw huidige zichtbaarheid.

    • Geef aan hoe vaak en waar uw merk wordt genoemd en genoemd en wat het sentiment is in Adobe LLM Optimizer. Zie het ​ dashboard van de Aanwezigheid van het Merk ​.
    • Analyseer aanwijzingen waar uw merk voorkomt en waar het niet voorkomt.
    • Vergelijk zicht tegen anderen met inbegrip van concurrenten (in anderen die in het ​ dashboard van de Configuratie van de Klant volgen ​).
    • Bekijk de zichtbaarheid op door de gebruiker gegenereerde platforms zoals Reddit, Quora en Wikipedia. Segment op platform (ChatGPT, Google AI-modus, enzovoort)
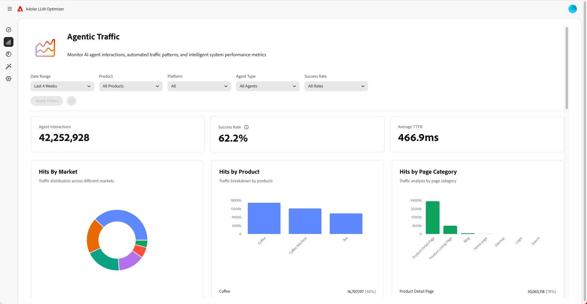
    • Het agentische verkeer van de monitor om te begrijpen welke pagina'sLLMs bezoeken. Het uitzendende verkeer gaat vaak niet naar de homepage maar andere pagina's lager in de hiërarchie. Zie ​ Agentic het dashboard van het Verkeer ​.
  2. Wijzigingen bijhouden in de tijd.

    • Gebruik tijdfilters om wekelijkse en maandelijkse verschuivingen bij te houden.
    • Let op pieken of dalingen in zichtbaarheidsscore.
    • Analyseer sentimentstrends om de perceptie van het merk te begrijpen.
  3. Correleer zicht met verkeer, overeenkomst, en omzettingen.

    • De attributieeigenschappen van het gebruik om zichtverbeteringen aan verkeer, overeenkomst, en omzettingen aan te sluiten. De eigenschappen van de attributie in Adobe LLM Optimizer helpen u verbeteringen in zichtbaarheidsmetriek (verwijzingen, citaties, sentiment) aan echte bedrijfsresultaten zoals plaatsverkeer, gebruikersbetrokkenheid, en omzettingen verbinden. Dit bewijst ROI voor uw optimaliseringsinspanningen.
    • Wijzigingen bijhouden in het agonische en verwijzingsverkeer om optimalisatierendement te valideren.
  4. Inhoud verbeteren

    • Gebruik het dashboard van Kansen van LLM Optimizer ​ ​ om specifiek geadviseerde, directe veranderingen in uw plaats te identificeren en te maken. Zie ​ Kansen ​ (dan de resultaten meten.) Controleer regelmatig de sectie over de mogelijkheden en onderneem actie naar aanleiding van de gedane aanbevelingen.
    • Pagina's met minder zichtbaarheid voorrang geven.
    • Werk uw website en andere inhoud bij om deze relevanter te maken voor de aanwijzingen waarop u zich wilt richten.
    • Voeg veelgestelde vragen toe aan uw pagina's die veelgestelde vragen beantwoorden.
    • Zorg ervoor dat de inhoud gemakkelijk voor LLMs is om te vinden en te lezen. Los problemen zoals geblokkeerde pagina's of problemen met de code van uw website op.
    • Zorgen dat bijdragen aan platforms als Wikipedia en Reddit onpartijdig, niet-commercieel en een toegevoegde waarde hebben.
    • Met Adobe LLM Optimizer kunt u bijhouden hoe de zichtbaarheid in de loop der tijd verandert.
    • Als u andere concurrenten ziet die vaker worden genoemd, past u uw strategie aan om vooruit te blijven.
    • Blijf uw inhoud bijwerken zodat deze overeenkomt met wat mensen zoeken en vragen.
  5. Pas ​ offsite ​ en ​ onsite ​ strategieën aan die op inzichten worden gebaseerd.

NOTE
Zorg ervoor dat de inhoud zichtbaar en toegankelijk is voor LLM's. Met de Chrome-plug-in kunt u zien welke AI-agents kunnen worden weergegeven.

Werken met luchtverkeer

Het uitzendende verkeer verwijst naar bezoeken van AI agenten zoals ChatGPT, Google AI wijze/overzichten, Kopiëren, of Perplexiteit. Deze agenten kruipen uw plaats om informatie te verzamelen voor het produceren van antwoorden.

Het uitzendende verkeer toont op twee manieren: nul-klik ervaringen en zicht zonder kliks.

Ervaringen met nul klikken

In de traditionele zoekopdracht klikken gebruikers door naar websites om inhoud te consumeren. Maar met LLMs krijgen de gebruikers vaak volledige antwoorden direct in de praatjeinterface of de resultaten van het onderzoeksmotor zonder ooit uw plaats te bezoeken. Dit wordt een nulklikervaring genoemd.

Wat dit betekent voor je merk:

  1. Uw inhoud kan worden samengevat of genoemd door een AI-medewerker.
  2. De gebruiker krijgt de informatie die hij of zij nodig heeft zonder op uw verbinding te klikken.
  3. De zichtbaarheid en invloed van uw site zijn losgekoppeld van het verkeer.

Dus zelfs als je analyses minder bezoeken vertonen, kan je merk nog steeds zeer zichtbaar en invloedrijk zijn in door AI gegenereerde antwoorden.

Zichtbaarheid zonder klikken

Agentisch verkeer verwijst naar AI-berichten die uw site bezoeken om informatie te verzamelen voor training of het beantwoorden van vragen.

Deze bots doen het volgende:

  1. kruipt uw pagina's om feiten, structuur en context te extraheren.
  2. Gebruik die gegevens om antwoorden voor gebruikers te genereren.
  3. Kan uw merk of inhoud noemen - zelfs als geen mens ooit door klikt.

Waarom dit van belang is:

  • Uw inhoud kan de beslissingen van gebruikers indirect beïnvloeden.
  • Mogelijk beïnvloedt u het aankoopgedrag, de merkperceptie of het vertrouwen zonder traditionele betrokkenheidsmaatstaven.

Het volgen van agentisch verkeer helpt u begrijpen hoe AI uw inhoud ziet en gebruikt.

Hoe te voor agentic verkeer te optimaliseren

Optimaliseren voor zintuiglijk verkeer:

Hier volgen de meetgegevens:

  • Agent-treffers per URL
  • Succespercentage van beide aanvragen
  • Aanhalingsfrequentie per pagina
  • Sentiment en plaatsing van merkvermeldingen
  • Zichtbaarheidsscore wordt in de loop der tijd
recommendation-more-help
c27644bc-6f4b-41e1-b6b6-99ed4ceac39d