LLM Optimizer 우수 사례

LLM 최적화(GEO(Generative Engine Optimization) 또는 AEO(Answer Engine Optimization) 또는 AIO(AI Optimization)라고도 함)는 ChatGPT, Perplexity, Copilot, Gemini 및 기타 LLM 기반 도우미에 걸쳐 AI가 생성한 답변 내에서 브랜드와 콘텐츠를 보고 신뢰할 수 있으며 검색할 수 있도록 하는 방법입니다.

기존의 SEO가 1페이지 등급 획득에 도움이 되었다면, LLM 최적화는 답변 엔진 내에서 AI 인용과 가시성을 획득하는 데 도움이 됩니다. Adobe LLM Optimizer을 사용하면 응답 엔진 내에서 브랜드의 가시성을 측정하고 향상시킬 수 있습니다.

이 문서에서는 Adobe LLM Optimizer을 사용하여 AI 기반 검색 환경에서 가시성과 영향력을 측정하고 개선하기 위한 모범 사례에 대해 설명합니다.

LLM과 SEO: 주요 차이점 key-differences

강력한 SEO 기반은 LLM 최적화를 지원하지만 AI가 생성한 응답에서 가시성을 확보하기 위한 새로운 전술이 필요하다.

NOTE
현재 SEO 트래픽은 대부분의 웹에 트래픽을 발생시키는 가장 큰 요인이므로 브랜드의 가시성 전략에 매우 중요합니다.
SEO
LLM
인덱스 기반
*토큰 기반(훈련된 데이터)
권한 문제 연결
**브랜드 언급이 더 중요함
JS 렌더링 지원됨
매우 제한된 클라이언트측 JS 렌더링
실시간 색인 지정
***Retrieval-Augmented Generation(RAG): 신선도

*LLM 결과는 인덱싱된 페이지를 사용하지 않지만 LLM은 검색 엔진을 사용하여 RAG(Retrievel-Augmented Generation)를 통해 신속한 응답을 향상시킵니다.

** LLM은 백링크보다 콘텐츠 관련성 및 브랜드 존재의 우선 순위를 지정합니다.

*** RAG는 환각을 줄입니다

LLM 최적화에 대한 기타 고려 사항:

  • 콘텐츠 신선도 문제: LLM은 최근에 업데이트된 콘텐츠의 우선 순위를 지정합니다. (검색 엔진도 시간에 민감한 쿼리에 대해 이를 우선 고려하지만, 다른 값에 더 많이 의존합니다.)
  • 언급 및 인용의 형태로 벌어들이는 것(제3자)은 매우 중요하다.

전략 캠페인 계획

성공적인 LLM 최적화 캠페인을 구축하려면 다음이 필요합니다.

  • 고객 의도에 맞게 높은 가치를 제공하는 주제를 식별합니다. 비즈니스 목표 및 고객 요구 사항에 따라 신속한 의도 조정.
  • 격차와 기회를 찾기 위해 경쟁자를 포함한 다른 사람들에게 언급한다. 다른 사람이 인용되는 프롬프트에 초점을 맞추어 브랜드 포함을 위한 기회를 나타냅니다.
  • 주제 클러스터링을 사용하여 의도별로 프롬프트 그룹화: 주제 및 검색 필드를 사용하여 벤치마킹 가시성을 위한 유사한 사용자 목표를 클러스터링합니다.
  • EEAT(경험, 전문성, 권한, 신뢰성) 및 YYYL(고객의 돈 또는 생활) 표준을 사용하여 브랜드 신뢰성을 평가합니다.

이 전략적 접근 방식은 LLM 가시성을 목표로 한 데이터 기반 개선 사항을 보장합니다.

LLM 브랜드 가시성 잠금 해제

LLM 가시성은 브랜드가 AI가 생성한 응답에 얼마나 자주, 얼마나 두드러지게 표시되는지에 대한 모든 것입니다.

가시성을 향상시키려면 다음 절차를 따르십시오.

분석 > 계획 > 작업 > 조정

  • 분석: 브랜드가 LLM의 주요 고객 프롬프트에 어떻게 표시되는지 검토합니다.
  • 계획: 집중 캠페인에 대해 유사한 의도를 가진 프롬프트 클러스터를 대상으로 합니다.
  • 동작: 시간 경과에 따른 LLM 가시성의 변경 사항을 구현하고 모니터링합니다.
  • 조정: 최적기의 실행 가능한 통찰력을 기반으로 전략을 구체화합니다.

이러한 단계를 이해하고 활용하면 AI가 정보 발견의 중심이 되므로 브랜드의 연관성을 유지하는 데 도움이 될 수 있습니다.

온사이트 최적화 - 소유한 콘텐츠 강화

온사이트 최적화는 LLM 가시성을 위해 소유한 콘텐츠를 개선합니다. 이러한 작업은 LLM이 브랜드를 인식하고, 액세스하고, 인용하는 방법을 개선하기 위해 자체 웹 사이트 및 디지털 속성에서 수행하는 작업입니다.

TIP
LLM Optimizer은 기회 대시보드에서 온사이트 및 오프사이트 최적화 기회를 제안합니다. 이러한 기회는 사이트에 따라 다릅니다. 이러한 제안 중 대부분은 LLM Optimizer을 사용하여 사이트에 직접 배포할 수 있습니다.

다음은 몇 가지 최적화 모범 사례입니다.

  1. 기술적 접근성 보장

    • AI 에이전트가 사이트를 크롤링할 수 있도록 robots.txt 및 CDN 설정을 검토하십시오.
    • URL 관리자를 사용하여 차단되거나 액세스할 수 없는 페이지를 식별합니다. URL 검사기를 참조하십시오.
  2. 콘텐츠 새로 고침 및 구조

    • 페이지 콘텐츠의 10~15%를 정기적으로 업데이트합니다. LLM은 새로운 콘텐츠에 우선 순위를 둡니다.
    • 신뢰할 수 있는 소스에 인용 및 참조를 추가합니다.
    • 더 나은 구문 분석을 위해 구조화된 헤더(H1, H2, H3)를 사용합니다.
  3. FAQ 통합

    • 프롬프트 분석을 기반으로 자연어 FAQ를 추가합니다.
    • 대화 형식으로 일반적인 사용자 질문을 해결합니다.
  4. 모니터링 및 반복

    • 기회 대시보드를 사용하여 권장 사항을 식별하고 조치합니다.
    • 가시성 점수, 감정 및 인용 빈도를 추적합니다.
    • 다른 사람의 활동(경쟁업체 포함)에 따라 조정하고 트렌드를 신속하게 파악할 수 있습니다.

오프사이트 최적화 - 브랜드 규모 확장

오프사이트 최적화는 LLM이 자주 언급하는 서드파티 콘텐츠 소스에 영향을 미쳐 AI가 생성한 응답에서 브랜드의 가시성을 개선하는 데 중점을 둡니다. 이는 LLM이 브랜드를 찾고 인용하는 방식에 영향을 주기 위해 소유한 자산 외부에서 취한 조치입니다.

TIP
LLM Optimizer은 기회 대시보드에서 온사이트 및 오프사이트 최적화 기회를 제안합니다. 이러한 기회는 사이트에 따라 다릅니다. 이러한 제안 중 대부분은 LLM Optimizer을 사용하여 사이트에 직접 배포할 수 있습니다.

주요 오프사이트 채널:

  • Wikipedia: 페이지가 최신 상태이고 출처가 적절하며 완전히 작성되었는지 확인합니다.
  • Reddit and Quora: 진정하고 유용한 기여 및 브랜드 언급으로 토론에 참여하십시오.
  • 제휴 문서 및 검토: 고품질 콘텐츠를 위해 게시자와 공동 작업합니다.
  • YouTube 및 소셜 미디어: 일반적인 질문에 답변하는 비디오 및 게시물을 만듭니다.
  • 뉴스 및 PR: 평판 좋은 매장의 안전한 보도.

모범 사례:

  • 오프사이트 설치 공간 다변화
  • Adobe LLM Optimizer을 사용하여 인용 여부를 모니터링합니다. 브랜드 유무 대시보드를 참조하세요.
  • 오래된 콘텐츠를 업데이트하고 새로운 포함 기회를 찾습니다.
  • PR 및 소셜 팀과 조정합니다.
  • 기여가 편향되지 않고 유익한지 확인합니다.

이러한 단계를 일관되게 수행하면 AI 기반 검색 결과에서 브랜드의 존재감이 크게 향상될 수 있습니다.

LLM 가시성 측정 및 변경 내용 추적

AI가 생성한 답변에서 브랜드가 어떻게 표시되는지 이해하는 것은 LLM에 최적화하기 위해 필수적입니다. Adobe LLM Optimizer은 가시성을 측정하고, 성능을 벤치마킹하고, 시간에 따른 개선 사항을 추적하는 구조화된 방법을 제공합니다

다음 주요 지표를 추적합니다.

  • 언급: 브랜드가 응답에서 몇 번이나 언급되었습니까?
  • 인용: LLM에서 콘텐츠 또는 소스를 사용하여 질문에 답변하는 빈도입니다.
  • 감정: 브랜드에 대한 언급이 긍정적인지, 중립적인지 또는 부정적인지 여부.
  • 위치: 브랜드가 응답에서 언급되는 위치(예: 첫 번째, 중간 또는 마지막).

이러한 지표는 가시성 점수로 결합되므로 LLM 응답에서 브랜드의 존재감이 얼마나 강한지 알 수 있습니다. 브랜드 유무 게시판을 참조하세요.

추적 전략

다음은 진행 상황을 모니터링하기 위해 수행할 수 있는 단계입니다.

  1. 현재 가시성을 벤치마킹하십시오.

    • 브랜드가 언급되고 인용되는 빈도와 위치, Adobe LLM Optimizer의 정서가 무엇인지 파악합니다. 브랜드 유무 대시보드를 참조하십시오.
    • 브랜드가 표시되는 위치와 표시되지 않는 위치를 분석합니다.
    • 가시성을 경쟁사를 포함한 다른 사용자와 비교합니다(고객 구성 대시보드​의 기타 추적에서).
    • Reddit, Quora 및 Wikipedia와 같은 사용자 생성 플랫폼에서 가시성을 검토합니다. 플랫폼별 세그먼트(ChatGPT, Google AI 모드 등)
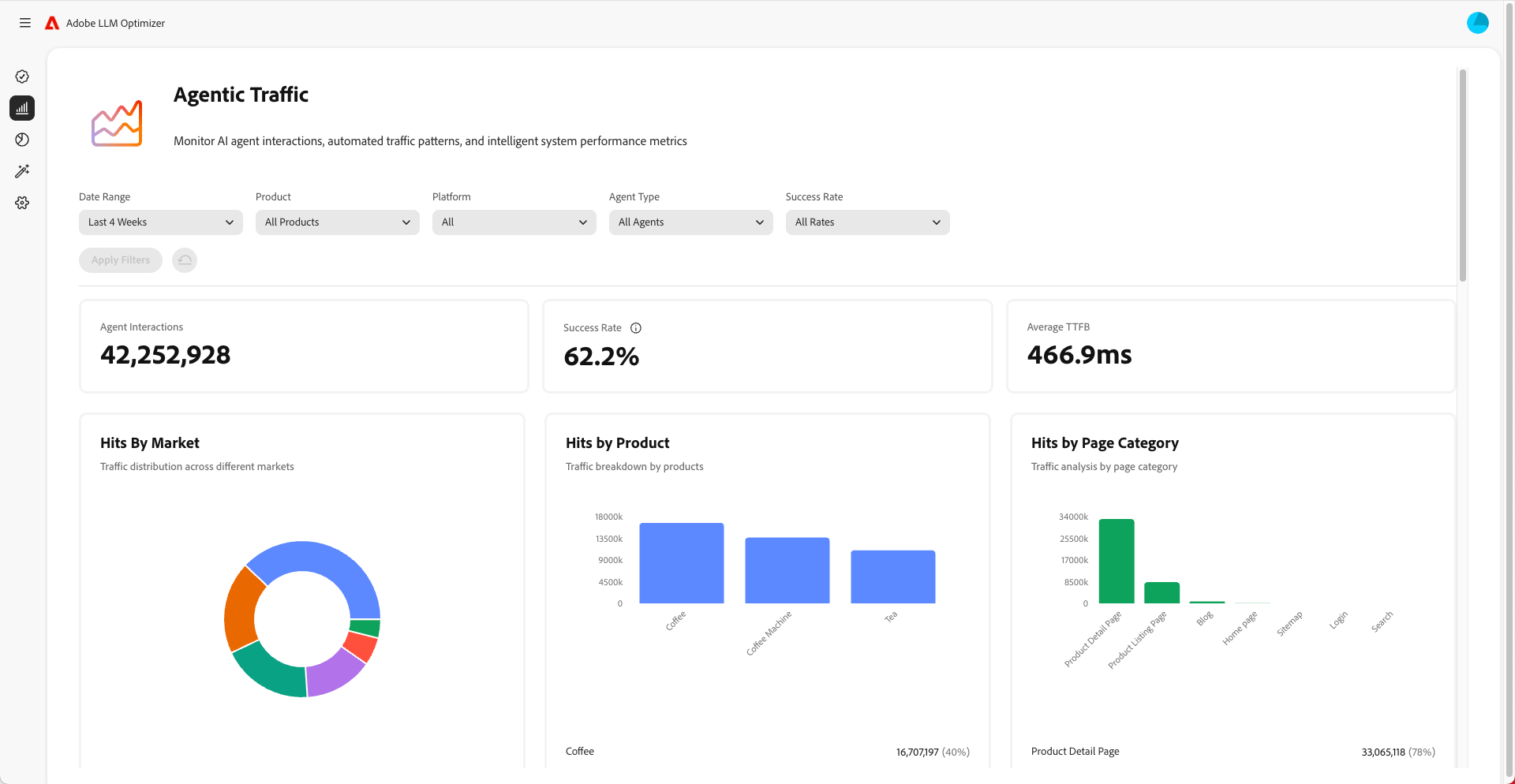
    • LLM이 방문하는 페이지를 파악하려면 에이전트 트래픽을 모니터링하십시오. 에이전트 트래픽은 종종 홈 페이지로 이동하지 않지만 계층 구조에서 낮은 다른 페이지로 이동합니다. 에이전트 트래픽 대시보드를 참조하십시오.
  2. 시간에 따른 변경 사항을 모니터링합니다.

    • 시간 필터를 사용하여 주별 및 월별 근무조를 추적합니다.
    • 가시성 점수가 급등하거나 하락하지 않도록 주의하십시오.
    • 감정 트렌드를 분석하여 브랜드 인식을 파악합니다.
  3. 가시성을 트래픽, 참여 및 전환과 상호 연관시킵니다.

    • 속성 기능을 사용하여 가시성 개선을 트래픽, 참여 및 전환에 연결합니다. Adobe LLM Optimizer의 속성 기능을 사용하면 가시성 지표(언급, 인용, 감정)의 개선 사항을 사이트 트래픽, 사용자 참여 및 전환과 같은 실제 비즈니스 결과에 연결할 수 있습니다. 이는 귀하의 최적화 노력에 대한 ROI를 입증합니다.
    • 에이전트 및 레퍼러 트래픽의 변경 사항을 추적하여 최적화 ROI를 확인합니다.
  4. 콘텐츠 개선

    • LLM Optimizer의 기회 대시보드를 사용하여 사이트를 식별하고 특히 권장되는 즉각적인 변경을 수행합니다. 기회를 참조하십시오(그런 다음 결과 측정). 기회 섹션을 정기적으로 검토하고 제공된 권장 사항에 대한 조치를 취하십시오.
    • 가시성이 떨어지는 페이지의 우선 순위를 지정합니다.
    • 웹 사이트 및 기타 콘텐츠를 업데이트하여 타깃팅하려는 프롬프트에 더 연관성이 있게 만듭니다.
    • 사람들이 물을 수 있는 일반적인 질문에 답하는 FAQ를 페이지에 추가합니다.
    • LLM이 콘텐츠를 쉽게 찾고 읽을 수 있도록 하십시오. 차단된 페이지 또는 웹 사이트 코드 문제와 같은 문제를 수정합니다.
    • Wikipedia와 Reddit와 같은 플랫폼에 대한 기여는 편견 없고 비상업적이며 가치를 더합니다.
    • Adobe LLM Optimizer을 사용하여 시간이 지남에 따라 가시성이 어떻게 변하는지를 추적합니다.
    • 경쟁자를 포함하여 다른 사람들이 더 자주 언급되는 것을 발견하는 경우, 앞서가기 위해 전략을 조정하십시오.
    • 사람들이 검색하고 묻는 내용에 맞게 콘텐츠를 계속 업데이트합니다.
  5. 통찰력을 기반으로 오프사이트온사이트 전략을 조정합니다.

NOTE
콘텐츠가 LLM에 표시되고 액세스할 수 있는지 확인하십시오. Chrome 플러그인을 사용하여 AI 에이전트가 볼 수 있는 항목을 확인할 수 있습니다.

에이전트 트래픽 이해

아젠틱 트래픽은 ChatGPT, Google의 AI 모드/개요, Copilot 또는 Plexity와 같은 AI 에이전트의 방문을 의미합니다. 이러한 에이전트는 사이트를 크롤링하여 답변을 생성하기 위한 정보를 수집합니다.

에이전트 트래픽은 클릭 없는 경험과 클릭 없는 가시성의 두 가지 방식으로 표시됩니다.

제로 클릭 경험

기존 검색에서 사용자는 웹 사이트를 클릭스루하여 콘텐츠를 사용합니다. 그러나 LLM을 사용하면 사용자가 사이트를 방문하지 않고도 채팅 인터페이스 또는 검색 엔진 결과 페이지에서 직접 완전한 답변을 얻을 수 있습니다. 이를 제로 클릭 경험이라고 합니다.

브랜드에 어떤 영향을 미칩니까?

  1. AI 비서가 콘텐츠를 요약하거나 인용할 수 있습니다.
  2. 사용자는 링크를 클릭하지 않고도 필요한 정보를 얻을 수 있습니다.
  3. 사이트의 가시성과 영향력은 트래픽과 분리됩니다.

따라서 분석에 더 적은 방문이 표시되더라도 브랜드는 여전히 AI가 생성한 응답에 크게 표시되고 영향을 줄 수 있습니다.

클릭 없는 가시성

아젠틱 트래픽은 AI 봇이 사이트를 방문하여 교육이나 프롬프트에 답변하기 위한 정보를 수집하는 것을 말합니다.

이 봇은 다음 작업을 수행합니다.

  1. 페이지를 크롤링하여 팩트, 구조 및 컨텍스트를 추출합니다.
  2. 해당 데이터를 사용하여 사용자에 대한 답변을 생성합니다.
  3. 사용자가 클릭스루하지 않더라도 브랜드나 콘텐츠를 인용할 수 있습니다.

이것이 중요한 이유:

  • 콘텐츠는 사용자 결정을 간접적으로 형성할 수 있습니다.
  • 기존 참여 지표 없이 구매 행동, 브랜드 인식 또는 신뢰에 영향을 미칠 수 있습니다.

에이전트 트래픽 추적은 AI가 콘텐츠를 보고 사용하는 방법을 이해하는 데 도움이 됩니다.

에이전트 트래픽에 최적화하는 방법

에이전트 트래픽에 최적화하려면

모니터링할 지표는 다음과 같습니다.

  • URL당 에이전트 히트 수
  • 보트 요청 성공률
  • 페이지당 인용 빈도
  • 브랜드 언급 감정 및 배치
  • 시간 경과에 따른 가시성 점수 트렌드
recommendation-more-help
f4efb21c-f078-44f0-8387-659fc8a54a89