데이터가 Customer Journey Analytics로 흐르는지 확인 validate-data

NOTE
이전 업그레이드 단계를 모두 완료한 후에만 이 페이지의 단계를 수행합니다. 추천 업그레이드 단계(대부분의 조직에 권장)를 따르거나 Customer Journey Analytics 업그레이드 안내서를 사용하여 조직에 동적으로 생성된 업그레이드 단계를 수행할 수 있습니다.
  • 추천 업그레이드 단계 (대부분의 조직에 권장)

    이상적인 Customer Journey Analytics 구현을 위한 일련의 단계.

    자세한 내용은 Adobe Analytics에서 Customer Journey Analytics로 업그레이드를 참조하십시오.

  • Customer Journey Analytics 업그레이드 안내서 (귀사의 특정 요구 사항에 맞춰 조정된 단계)

    조직과 고유한 상황에 맞게 업그레이드 단계를 동적으로 생성하는 새로운 업그레이드 안내서가 출시되었습니다.

    Customer Journey Analytics에서 안내서에 액세스하려면 Workspace 탭을 선택한 다음 왼쪽 패널에서 Customer Journey Analytics로 업그레이드 ​를 선택하십시오. 화면에 표시되는 안내를 따르십시오.

연결이 활성화되어 있고 데이터가 Customer Journey Analytics의 데이터 보기로 흐르고 있는지 확인할 수 있습니다.

  1. Customer Journey Analytics에서 연결 탭을 선택합니다.

    목록 보기

  2. 구성한 연결을 선택합니다.

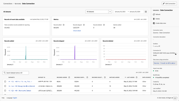
    위젯과 설정을 보여 주는 모든 데이터 세트 창

  3. 각 연결에 대해 사용할 수 있는 세부 정보에 대한 내용은 연결 관리연결 세부 정보를 참조하십시오.

  4. 추천 업그레이드 단계 또는 Customer Journey Analytics 업그레이드 안내서에서 동적으로 생성된 업그레이드 단계를 계속 따릅니다. Customer Journey Analytics에서 안내서에 액세스하려면 Workspace 탭을 선택한 다음 왼쪽 패널에서 Customer Journey Analytics로 업그레이드 ​를 선택하십시오. 화면에 표시되는 안내를 따르십시오.

recommendation-more-help
080e5213-7aa2-40d6-9dba-18945e892f79