1.1.5 Visualizzazione con Customer Journey Analytics

Obiettivi

  • Interfaccia utente di Analysis Workspace
  • Scopri alcune funzioni che rendono Analysis Workspace così diverso.
  • Scopri come analizzare in CJA utilizzando Analysis Workspace

Contesto

In questi esercizi utilizzerai Analysis Workspace all’interno di CJA per analizzare le visualizzazioni dei prodotti, i funnel di prodotto, l’abbandono, ecc.

Copriremo alcune delle query eseguite nel Modulo 7 - Query Service in modo da vedere quanto è facile eseguire le stesse query e altro ancora, ma senza utilizzare SQL e affidandosi solo alla filosofia di trascinamento della selezione di Analysis Workspace.

Utilizzare il progetto creato in 1.1.4 Preparazione dati in Analysis Workspace, quindi passare a https://analytics.adobe.com.

Fare clic per aprire il progetto --aepUserLdap-- - Omnichannel Analysis.

demo

Con il progetto aperto e la visualizzazione dati --aepUserLdap-- - Omnichannel Analysis selezionata, puoi iniziare a creare le prime visualizzazioni.

demo

Quante visualizzazioni di prodotto abbiamo su base giornaliera

Prima di tutto, devi selezionare le date giuste per analizzare i dati. Vai al menu a discesa del calendario sul lato destro dell’area di lavoro. Fai clic su di esso e seleziona l’intervallo di date applicabile.

demo

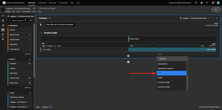
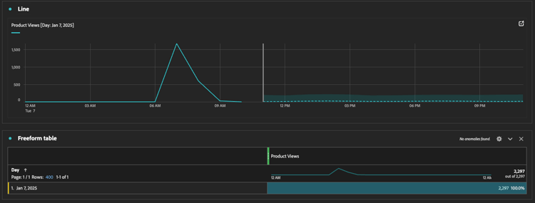
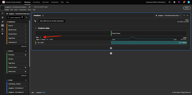
Nel menu a sinistra (area componenti), individua la metrica calcolata Visualizzazioni prodotto. Selezionala e trascinala nell’area di lavoro, in alto a destra all’interno della tabella a forma libera.

demo

Automaticamente la dimensione Day verrà aggiunta per creare la prima tabella. Ora puoi vedere la tua domanda rispondere al volo.

demo

Quindi, fai clic con il pulsante destro del mouse sul riepilogo delle metriche. Fare clic su Visualizza.

demo

Fai clic su Riga.

demo

Visualizzerai le visualizzazioni dei prodotti in base alle ore.

demo

Puoi cambiare l'ambito orario in giorno facendo clic su Impostazioni all'interno della visualizzazione.

demo

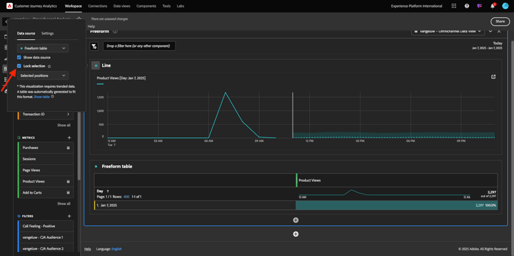
Fai clic sul punto accanto a Riga per Gestire Data Source.

demo

Quindi, fai clic su Blocca selezione e seleziona Elementi selezionati per bloccare questa visualizzazione in modo che visualizzi sempre una timeline di Visualizzazioni prodotto.

demo

Primi 5 prodotti visualizzati

Quali sono i primi 5 prodotti visualizzati?

Ricorda di salvare il progetto di tanto in tanto.

Sistema operativo
Scelta rapida
Windows
Ctrl+S
Mac
Comando+S

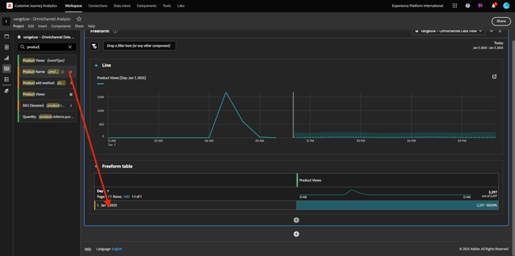
Iniziamo a trovare i primi 5 prodotti visualizzati. Nel menu a sinistra, individua il Nome prodotto - Dimension.

demo

Trascina e rilascia Nome prodotto per sostituire la dimensione Giorno:

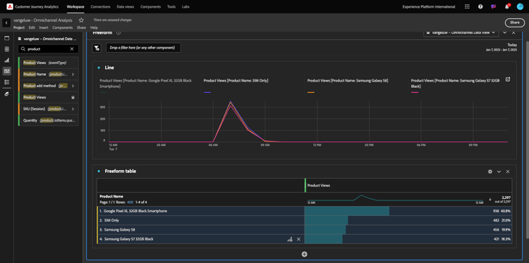
Questo sarà il risultato. Seleziona i 4 nomi dei prodotti per visualizzare l’aggiornamento della visualizzazione.

demo

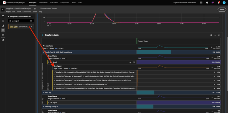
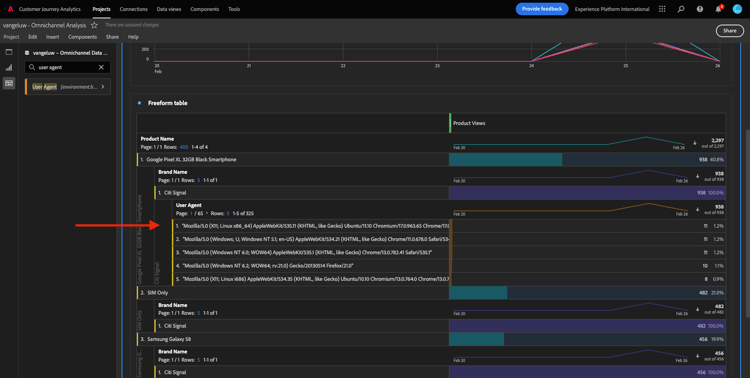
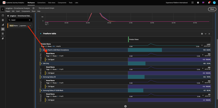
Quindi, prova a suddividere uno dei prodotti per Marchio. Cerca brandName e trascinalo sotto il nome del primo prodotto.

demo

Quindi, effettua un raggruppamento utilizzando l’agente utente. Cerca Agente utente e trascinalo con il nome del brand.

demo

A questo punto viene visualizzato quanto segue:

demo

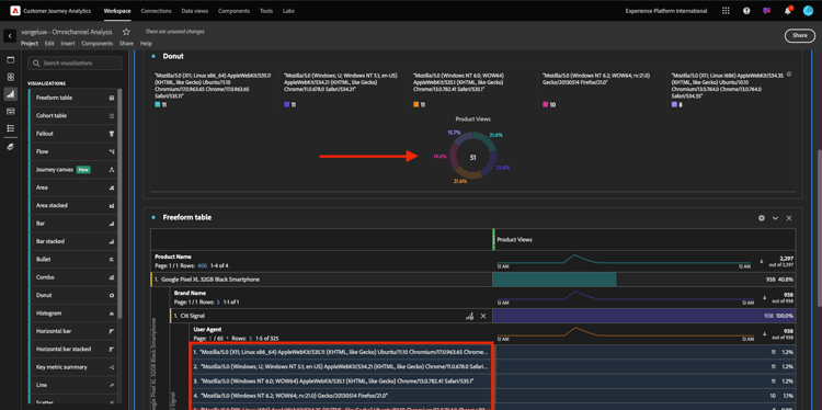
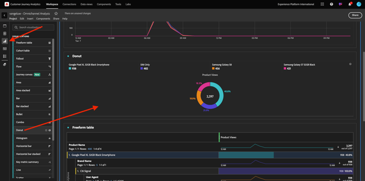
Infine, puoi aggiungere altre visualizzazioni. Sul lato sinistro, in Visualizzazioni, cerca Donut. Prendi Donut e trascinalo sull'area di lavoro sotto la visualizzazione Line.

demo

Quindi, nella tabella, seleziona le prime 5 righe Agente utente dal raggruppamento eseguito in Smartphone nero Google Pixel XL da 32 GB > Segnale Citi. Durante la selezione delle 3 righe, tenere premuto il pulsante CTRL (in Windows) o il pulsante Comando (in Mac). Il grafico ad anello verrà aggiornato.

demo

Puoi anche adattare la progettazione in modo da renderla più leggibile, riducendo leggermente sia il grafico Line che il grafico Donut in modo che possano adattarsi l'uno accanto all'altro:

demo

Fai clic sul punto accanto a Anello per Gestire Data Source.
Quindi, fai clic su Blocca selezione per bloccare questa visualizzazione in modo che visualizzi sempre una timeline di Visualizzazioni prodotto.

demo

Ulteriori informazioni sulle visualizzazioni con Analysis Workspace disponibili qui:

Funnel di interazione del prodotto, dalla visualizzazione all’acquisto

Ci sono molti modi per risolvere questa domanda. Una di queste consiste nell’utilizzare il tipo di interazione prodotto e utilizzarlo in una tabella a forma libera. Un altro modo consiste nell'utilizzare una Visualizzazione di fallout. Usiamo l’ultimo dato che vogliamo visualizzare e analizzare allo stesso tempo.

Per chiudere il pannello corrente, fai clic qui:

demo

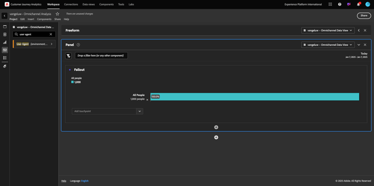
Aggiungere ora un nuovo pannello vuoto facendo clic su + Aggiungi pannello vuoto.

demo

Fai clic sulla visualizzazione Abbandono.

demo

Selezionare lo stesso intervallo di date dell'esercizio precedente.

demo

Poi vedrai questo.

demo

Trovare la dimensione Tipo evento sotto i componenti sul lato sinistro. Fate clic sulla freccia per aprire la quota.

demo

Verranno visualizzati tutti i tipi di evento disponibili.

demo

Seleziona l'elemento commerce.productViews e trascinalo sul campo Aggiungi punto di contatto all'interno della Visualizzazione di abbandono.

demo

Fai lo stesso con commerce.productListAdds e commerce.purchases e rilasciali nel campo Aggiungi punto di contatto all'interno della Visualizzazione di fallout. La visualizzazione sarà ora simile alla seguente:

demo

Puoi fare molte cose qui. Alcuni esempi: confronta nel tempo, confronta ogni passaggio per dispositivo o confronta per fedeltà. Tuttavia, se desideri analizzare aspetti interessanti, come il motivo per cui i clienti non acquistano dopo aver aggiunto un articolo al carrello, possiamo utilizzare il migliore strumento in CJA: fai clic con il pulsante destro del mouse.

Fai clic con il pulsante destro del mouse sul punto di contatto commerce.productListAdds. Quindi fai clic su Abbandono raggruppamento in questo punto di contatto.

demo

Verrà creata una nuova tabella a forma libera per analizzare le azioni intraprese dalle persone in caso di mancato acquisto.

demo

Modificare Tipo evento in Nome pagina nella nuova tabella a forma libera per vedere quali pagine vanno invece della pagina di conferma dell'acquisto.

demo

Cosa fanno le persone sul sito prima di raggiungere la pagina Annulla servizio?

Anche in questo caso, esistono diversi modi per eseguire questa analisi. Utilizziamo l'analisi di flusso per avviare la parte di individuazione.

Chiudere il pannello corrente facendo clic qui, quindi aggiungere un nuovo pannello vuoto facendo clic su + Aggiungi pannello vuoto.

demo

Fai clic sulla visualizzazione Flusso.

demo

Poi vedrai questo. Selezionare lo stesso intervallo di date dell'esercizio precedente. Fare clic su Applica.

demo

Trovare la dimensione Nome pagina sotto i componenti sul lato sinistro e fare clic sulla freccia per aprire la dimensione.

demo

Troverai tutte le pagine visualizzate. Trovare il nome della pagina: Annulla servizio.
Trascina e rilascia Annulla servizio nella visualizzazione Flusso nel campo centrale. Fare clic su Build.

demo

A questo punto viene visualizzato quanto segue:

demo

Analizziamo ora se i clienti che hanno visitato la pagina Annulla servizio del sito Web hanno chiamato anche il callcenter e qual è stato il risultato.

Nelle dimensioni, torna indietro e trova Tipo di interazione chiamata.
Trascina e rilascia Tipo di interazione chiamata per sostituire la prima interazione a destra nella Visualizzazione flusso.

demo

Stai visualizzando il ticket di supporto dei clienti che hanno chiamato il call center dopo aver visitato la pagina Annulla servizio.

demo

Quindi, nelle dimensioni, cerca Sentimento chiamata. Trascinarlo e rilasciarlo per sostituire la prima interazione a destra nella Visualizzazione flusso.

demo

A questo punto viene visualizzato quanto segue:

demo

Come puoi vedere, abbiamo eseguito un’analisi omnicanale utilizzando la Visualizzazione del flusso. Grazie a questo abbiamo trovato che sembra che alcuni clienti che stavano pensando di annullare il loro servizio, ha avuto un sentimento positivo dopo aver chiamato il call center. Forse abbiamo cambiato idea con una promozione?

Quali sono le prestazioni dei clienti con un contatto del centro chiamate positivo rispetto ai KPI principali?

Segmentiamo innanzitutto i dati per ottenere solo gli utenti con chiamate positive. In CJA, i segmenti sono denominati Filtri. Vai ai filtri all'interno dell'area dei componenti (a sinistra) e fai clic su +.

demo

All’interno del Generatore di filtri, assegna un nome al filtro

Nome
Descrizione
Sentimento di chiamata - Positivo
Sentimento di chiamata - Positivo

demo

Sotto i componenti (nel Generatore di filtri), trova Sentimento chiamata e trascinalo nella definizione del Generatore di filtri.

demo

Ora seleziona positivo come valore per il filtro.

demo

Modifica l'ambito impostandolo al livello Persona. Fai clic su Salva.

demo

Allora tornerai qui. Se non è ancora stato completato, chiudere il pannello precedente e aggiungere un nuovo pannello vuoto facendo clic su + Aggiungi pannello vuoto.

demo

Selezionare lo stesso intervallo di date dell'esercizio precedente. Fare clic su Applica.

demo

Fare clic su Tabella a forma libera.

demo

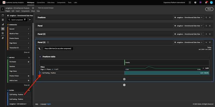
Trascina il filtro appena creato.

demo

È ora di aggiungere alcune metriche. Inizia con Visualizzazioni prodotto. Trascina nella tabella a forma libera. Puoi anche eliminare la metrica Eventi.

demo

Fai lo stesso con Persone, Aggiungi al carrello e Acquisti. Finirai con un tavolo come questo.

demo

Grazie alla prima analisi di flusso, mi è venuta in mente una nuova domanda. Quindi abbiamo deciso di creare questa tabella e confrontare alcuni KPI con un segmento per rispondere a quella domanda. Come è possibile notare, il tempo necessario per ottenere informazioni approfondite è molto più veloce rispetto all'utilizzo di SQL o di altre soluzioni BI.

Ricapitolazione di Customer Journey Analytics e Analysis Workspace

Come hai imparato in questo laboratorio, Analysis Workspace unisce i dati di tutti i canali per analizzare l’intero percorso di clienti. Inoltre, ricorda che puoi inserire dati nella stessa area di lavoro che non è unita al percorso.
Può essere molto utile inserire nell’analisi dati disconnessi per dare contesto al percorso. Alcuni esempi includono dati NPS, sondaggi, eventi Facebook Ads o interazioni offline (non identificate).

Passaggi successivi

Vai a Riepilogo e vantaggi

Torna a Customer Journey Analytics

Torna a Tutti i moduli

recommendation-more-help
4bbf020c-24db-4a43-b239-88fab142f02d