1.1.1 Getting started with Firefly Services

Firefly Services includes Firefly APIs, Lightroom APIs, Photoshop APIs, InDesign APIs, and Content Tagging APIs.

These suites of APIs combine the power of Adobe’s creative tools like Photoshop and Lightroom with cutting-edge AI/ML features like Content Tagging, Generative Fill, Text to Image, and more.

With Firefly Services, you’re not just creating – you’re automating, scaling your content production, and harnessing the latest AI/ML technologies to supercharge your workflows.

In this exercise, you’ll learn how to use Postman and Adobe I/O to work with the various Adobe Firefly Services APIs.

This exercise focuses specifically on the Firefly APIs, such as:

  • Firefly Generate Images API: this API is used to generated images using Firefly’s Models
  • Firefly Generate Similar Images API: this API is used to generated images that are similar to an already existing image
  • Firefly Expand Image API: this API is used to expand an existing image to a larger aspect ratio/size
  • Firefly Fill Image API: this API fills an area of an exisitng image based on images that Firefly generates based on your prompt. This is achieved using a mask that defines the area that needs to be filled.
  • Firefly Generate Object Composite API: this API allows you to provide an input image yourself, which then combines your image with images generated by Firefly to create an image composite, or scene.
  • Firefly Custom Models API: this API allows you to work with your own Firefly Custom Models, to generate new images based on your Firefly Custom Model

1.1.1.1 Prerequisites

Before continuing with this exercise, you need to have completed the setup of your Adobe I/O project, and you also need to have configured an application to interact with APIs, such as Postman or PostBuster.

1.1.1.2 API basics

There are multiple types of API requests:

  • GET: this is used when trying to retrieve information from an API endpoint, like getting a Status Report
  • POST: this is used when something new needs to be done, like having Adobe Firefly Services generate a new image
  • PUT: this is used to completely update existing data
  • PATCH: this is used to selectively update existing data
  • DELETE: this is used to delete data

When working with API’s, you’ll also notice response codes being returned by the various API endpoints.

There are 5 different categories of responses you may expect:

  • 1xx informational response: the request was received, continuing process
  • 2xx successful: the request was successfully received, understood, and accepted
  • 3xx redirection: further action needs to be taken in order to complete the request
  • 4xx client error: the request contains bad syntax or cannot be fulfilled
  • 5xx server error: the server failed to fulfil an apparently valid request

Here’s an example of common response codes you may expect:

  • 200 OK: this is good, your request completed successfully
  • 201 Created: this is good, as an example, your image has been created
  • 202 Accepted: this is good, your request is accepted and will be processed
  • 401 Unauthorized: this is not good, likely your access token isn’t valid
  • 403 Forbidden: this is not good, you probably lack the required permissions for the action you’re trying to execute
  • 404 Not Found: this is not good, likely the URL you’re trying to reach doesn’t exist
  • 429 Too Many Requests: this is not good, you likely have sent to many requests in a short period. Try again later.

1.1.1.3 Explore firefly.adobe.com - stage 1

Let’s start exploring Adobe Firefly Services. For exploration, you’ll start with a CitiSignal image generation example. The CitiSignal design team would like to generate a neon version of the CitiSignal brand name. They would like to use Adobe Firefly Services to do that.

The first thing that is needed to achieve this, is a black and white version of the CitiSignal brand name, something that looks like this:

Postman

1.1.1.3.1 Create your composition reference image

You can use this sample image or you can create your own text to experiment. Follow the below steps in Adobe Illustrator to create your own image file. If your choice is to use the predefined image, then skip the below section and go to step 1.1.1.3.2 Generate your image directly.

Open Adobe Illustrator. Click New file.

Postman

Select Web-Large 1920 x 1080px. Click Create.

Postman

You should then have this. Click the T text icon.

Postman

You should then have this.

Postman

Change the font type to a font of choice, in this case the font type is Adobe Clean Bold.

Postman

Change the font size to a size of choice, in this case 250 pt.

Postman

You should then have this.

Postman

Change the text as you wish, in this case CitiSignal.

Postman

Center the text in your file.

Postman

Go to File > Export > Save for Web (Legacy)

Postman

You should then have this. Click Save.

Postman

Give your file a name and save it to your desktop. Click Save.

Postman

1.1.1.3.2 Generate your image

Go to https://firefly.adobe.com. Click the profile icon and ensure you’re logged in to the right Account, which should be --aepImsOrgName--. If needed, click Switch Profile to switch to that account.

Postman

Enter the prompt neon light lettering on a brick wall of a night club. Click Generate.

Postman

You should then have something similar to this. These images aren’t useful yet. Under Composition, click Upload image.

Postman

Select the image you created earlier, in this case CitiSignal.jpg. Click Open and then click Generate.

Postman

You should then have something similar to this. The application of the Composition reference isn’t great yet. To change that, change the Strength slider to the maximum value. Click Generate again.

Postman

You now have several images that show a neon-version of the CitiSignal brand name, which you can use to iterate further.

Postman

You’ve now learnt to use Firefly to solve a design problem in a matter of minutes.

1.1.1.4 Explore firefly.adobe.com - stage 2

Go to https://firefly.adobe.com/generate/image. You should then see this. Click the Model dropdown list. You’ll notice that there are 3 available versions of Adobe Firefly Services:

  • Firefly Image 3
  • Firefly Image 4
  • Firefly Image 4 Ultra

Postman

NOTE
Firefly Image 3 and Image 4 are available to everyone using Adobe Firefly Services, while Firefly Image 4 Ultra requires a Firefly Pro license.

Click to select Firefly Image 3 for this exercise.

Postman

Enter the prompt Horses in a field and click Generate.

Postman

You should then see something similar to this.

Postman

Next, open up the Developer Tools in your browser.

Postman

You should then see this. Go to the Network tab. Then, click Generate again.

Postman

Enter the search term generate-async. You should then see a request with the name generate-async. Select it and then go to Payload where you’ll see the details of the request.

Postman

The request that you’re seeing here is the request that is sent to the server-side backend of Firefly Services. It contains several important parameters:

  • prompt: This is your prompt, requesting what kind of image Firefly should generate

  • seeds: In this request, the seeds were generated in a random way. Whenever Firefly generates an image, by default it begins the process by picking a random number called a seed. This random number contributes to what makes each image unique, which is great when you want to generate a wide variety of images. However, there may be times when you want to generate images that are similar to one another across multiple requests. For example, when Firefly generates an image that you want to modify using Firefly’s other options (such as style presets, reference images, etc.), use that image’s seed in future HTTP requests to limit the randomness of future images and hone in on the image you want.

Postman

Have a look at the UI again. Change the Aspect ratio to Widescreen (16:9).

Postman

Scroll down to Effects, go to Themes and select an effect such as Art deco.

Postman

Make sure Developer Tools is still open in your browser. Then, click Generate and inspect the network request being sent.

Postman

When you inspect the details of the network request, you’ll now see the following:

  • prompt hasn’t changed in comparison to the previous request
  • seeds have changed in comparison to the previous request
  • size has changed, based on the change in Aspect ratio.
  • styles has been added, and has a reference to the art_deco effect that you selected

Postman

For the next exercise, you’ll need to use one of the seed numbers. Write down a seed number of choice.

NOTE
Seed numbers are random numbers that are chosen at the time of clicking Generate. If you would like to have a consistent look and feel to your generated image across multiple Generate requests, it’s important to remember and specify the seed number of choice in future requests.

In the next exercise, you’ll do similar things with Firefly Services, but then by using the API instead of the UI. In this example, the seed number is 142194 for the first image, which has 2 horses looking at each other with their heads facing eachother.

1.1.1.5 Adobe I/O - access_token

In the Adobe IO - OAuth collection, select the request named POST - Get Access Token and select Send. The response should contain a new access_token.

Postman

1.1.1.6 Firefly Services API, Text 2 Image, Image 3

Now that you have a valid and fresh access_token, you are ready to send your first request to Firefly Services APIs.

The request you’ll be using here is a asynchronous request, which provides you with a response that contains the URL of the job that has been submitted, which means that you’ll need to use a second request to check on the status of the job and to access the image that was generated.

NOTE
With the release of Firefly Image 4 and Image 4 Ultra, synchronous requests will be deprecated in favour of asynchronours requests.

Select the request named POST - Firefly - T2I V3 async from the FF - Firefly Services Tech Insiders collection. Go to Headers and verify the key/value pair combinations.

Key
Value
x-api-key
{{API_KEY}}
Authorization
Bearer {{ACCESS_TOKEN}}

Both values in this request refer to environment variables that have been defined upfront. {{API_KEY}} refers to the field Client ID of your Adobe I/O project. As part of the Getting Started section this tutorial, you configured that in Postman.

The value for the field Authorization is a bit special: Bearer {{ACCESS_TOKEN}}. It contains a reference to the Access Token that you generated in the previous step. When you received your Access Token by using the request POST - Get Access Token in the Adobe IO - OAuth collection, a script ran in Postman that stored the field access_token as an environment variable, which is now being referenced in the request POST - Firefly - T2I V3 async. Please note the specific addition of the word Bearer and a space before the {{ACCESS_TOKEN}}. The word bearer is case-sensitive and the space is required. If this isn’t done correctly, Adobe I/O will return a 401 Unauthorized error as it won’t be able to process your Access Token correctly.

Firefly

Next, go to the Body and verify the prompt. Click Send.

Firefly

You will then get an immediate response. This response doesn’t contain the image URLs of generated image, instead it contains a URL of the status report of the job that you launched, and it contains another URL that allows you to cancel the running job.

NOTE
The Postman collection you’re using has been configured to use dynamic variables. As an example, the field statusUrl has been stored as a dynamic variable in Postman thanks to the Scripts that have been configured in Postman.

Firefly

To check the status report of your running job, select the request named GET - Firefly - Get Status Report from the FF - Firefly Services Tech Insiders collection. Click to open it, and then click Send. Select the URL of the generated image and open it in your browser.

NOTE
The Postman collection you’re using has been configured to use dynamic variables. As an example, the field statusUrl of the previous request was stored as a dynamic variable in Postman and it’s now being used as the URL for the GET - Firefly - Get Status Report request.

Firefly

You should have received a similar response. This is the overview of the job that was executed. You can see the field url, which contains the generated image. Copy (or click) the image URL from the response and open it in your web browser to view the image.

Firefly

You should see a beautiful image portraying horses in a field.

Firefly

In the Body of your request POST - Firefly - T2I V3 async, add the following under the field "promptBiasingLocaleCode": "en-US" and replace the variable XXX by one of the seed numbers that were randomly used by the Firefly Services UI. In this example, the seed number is 142194.

,
  "seeds": [
    XXX
  ]

Click Send. You’ll then again receive a response with a link to the status report of the job you just submitted.

Firefly

To check the status report of your running job, select the request named GET - Firefly - Get Status Report from the FF - Firefly Services Tech Insiders collection. Click to open it, and then click Send. Select the URL of the generated image and open it in your browser.

Firefly

You should then see a new image with slight differences, based on the seed that was used. The seed 142194 had 2 horses looking at each other with their heads facing eachother.

Firefly

Next, in the Body of your request POST - Firefly - T2I V3 async, paste the below styles object under the seeds object. This will change the style of the generated image to art_deco.

,
  "contentClass": "art",
  "styles": {
    "presets": [
      "art_deco"
    ],
    "strength": 50
  }

You should then have this. Click Send. You’ll then again receive a response with a link to the status report of the job you just submitted.

Firefly

To check the status report of your running job, select the request named GET - Firefly - Get Status Report from the FF - Firefly Services Tech Insiders collection. Click to open it, and then click Send. Select the URL of the generated image and open it in your browser.

Firefly

Your image has now changed a bit. When applying style presets, the seed image is no longer applied in the same way as before. Overall, with generative AI, it’s very hard to guarantee that the same combination of inpunt parameters leads to the same image being generated.

Firefly

Remove the code for the seeds object from the Body of your POST - Firefly - T2I V3 async request. Click Send and then click the image URL which you get from the response. You’ll then again receive a response with a link to the status report of the job you just submitted.

,
  "seeds": [
    XXX
  ]

Firefly

To check the status report of your running job, select the request named GET - Firefly - Get Status Report from the FF - Firefly Services Tech Insiders collection. Click to open it, and then click Send. Select the URL of the generated image and open it in your browser.

Firefly

Your image has now changed a bit again.

Firefly

1.1.1.7 Firefly Services API, Gen Expand

Select the request named POST - Firefly - Gen Expand async from the FF - Firefly Services Tech Insiders collection and go to the Body of the request.

  • size: Enter the desired resolution. The value entered here should be bigger than the original size of the image and cannot be larger than 3999.

  • image.source.url: This field requires a link to the image that needs to be expanded. In this example, a variable is used to refer to the image that was generated in the previous exercise.

  • horizontal alignment: Accepted values are: "center","left, "right".

  • vertical alignment: Accepted values are: "center","top, "bottom".

Firefly

You’ll then again receive a response with a link to the status report of the job you just submitted.

Firefly

To check the status report of your running job, select the request named GET - Firefly - Get Status Report from the FF - Firefly Services Tech Insiders collection. Click to open it, and then click Send. Select the URL of the generated image and open it in your browser.

Firefly

You’ll now see that the image generated in the previous exercise has now been expanded to the resolution of 3999x3999.

Firefly

Generate a new image using the Firefly - T2I V3 async request.

Firefly

To check the status report of your running job, select the request named GET - Firefly - Get Status Report from the FF - Firefly Services Tech Insiders collection. Click to open it, and then click Send. Select the URL of the generated image and open it in your browser.

Firefly

You should then see a similar image.

Firefly

Select the request named POST - Firefly - Gen Expand async from the FF - Firefly Services Tech Insiders collection and go to the Body of the request.

When you change the alignment of the placement, the output will also be slightly different. In this example, the placement is changed to left, bottom. Click Send. You’ll then again receive a response with a link to the status report of the job you just submitted.

Firefly

To check the status report of your running job, select the request named GET - Firefly - Get Status Report from the FF - Firefly Services Tech Insiders collection. Click to open it, and then click Send. Select the URL of the generated image and open it in your browser.

Firefly

You should then see that the original image is used in a different placement, which influences the whole image.

Firefly

1.1.1.8 Firefly Services API, Text 2 Image, Image 4 & Image 4 Ultra

With the recent release of Firefly Image Model 4, several improvements have been made available:

  • Firefly Image Model 4 offers 2K resolution output with enhanced definition and detail.
  • Firefly Image Model 4 delivers significant improvements in text rendering, humans, animals, and architecture.
  • Firefly Image Model 4 maintains Adobe’s commitment to IP-friendly, commercially safe generative AI.

Firefly Image Model 4 gives you exceptional images of people, animals, and detailed scenes and you can use Image Model 4 Ultra for generating images with hyper-realistic human interactions, architectural elements, and complex landscapes.​

1.1.1.8.1 image4_standard

Select the request named POST - Firefly - T2I V4 from the FF - Firefly Services Tech Insiders collection and go to the Headers of the request.

You’ll notice that the URL of the request is different from the Firefly Services API, Text 2 Image, Image 3 request, which was https://firefly-api.adobe.io/v3/images/generate. This URL points to https://firefly-api.adobe.io/v3/images/generate-async. The addition of -async in the URL means you’re using the asynchronous endpoint.

In the Header variables, you’ll notice a new variable called x-model-version. This is a required header when interacting with Firefly Image 4 and Image 4 Ultra. To use Firefly Image 4 or Image 4 Ultra when generating images, the value of the header should then be set to either image4_standard or image4_ultra. In this example, you’ll be using image4_standard.

If you don’t set the x-model-version to image4_standard or image4_ultra, then Firefly Services will default to using image3 currently.

Firefly

Go to the Body of the request. You should see that in the body, 4 images variations are being requested. The prompt is unchanged from before, and is still asking for horses in a field to be generated. Click Send

Firefly

You will then get an immediate response. This response doesn’t contain the image URLs of generated image, instead it contains a URL of the status report of the job that you launched, and it contains another URL that allows you to cancel the running job.

Firefly

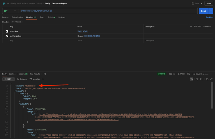
To check the status report of your running job, select the request named GET - Firefly - Get Status Report from the FF - Firefly Services Tech Insiders collection. Click to open it, and then click Send.

Firefly

You will then see the status report of the image generation job that you just launched. Verify the field status, as it may be set to running, which means that the job hasn’t completed yet. In this example, the job status is set to succeeded, which means that the images you requested have been generated.

Firefly

Scroll down a bit in the reponse, and you should then see in total 4 image variations being returned by Adobe Firefly Services. Click (or copy) the URL of one of the images and open it in your browser.

Firefly

You should then see a hyperrealistic image of horses in a field.

Firefly

1.1.1.8.2 image4_ultra

Go back to the request named POST - Firefly - T2I V4 from the FF - Firefly Services Tech Insiders collection and go to the Headers of the request.

Change the variable x-model-version to image4_ultra. In this example, you’ll be using image4_ultra.

Firefly

Go to the Body of the request. In the body, change the number of image variations to 1 as with Firefly Image 4 Ultra, only 1 image can be generated at the same time. The prompt is unchanged from before, and is still asking for horses in a field to be generated. Click Send

Firefly

The response again contains a URL of the status report of the job that you launched, and it contains another URL that allows you to cancel the running job.

Firefly

To check the status report of your running job, select the request named GET - Firefly - Get Status Report from the FF - Firefly Services Tech Insiders collection. Click to open it, and then click Send.

Firefly

You will then see the status report of the image generation job that you just launched. Verify the field status, as it may be set to running, which means that the job hasn’t completed yet. In this example, the job status is set to succeeded, which means that the images you requested have been generated.

Firefly

You should then see a hyperrealistic image of horses in a field.

Firefly

Negative prompting

In case you would like to request Firefly to not include something in the image that will be generated, you can include the field negativePrompt when using the API (this option is currently not exposed to the UI). As an example, if you don’t want any flowers to be included when the prompt horses in a field is executed, then you can specify this in the Body of your API request:

"negativePrompt": "no flowers",

Go to the request POST - Firefly - T2I V4 from the FF - Firefly Services Tech Insiders collection and go to the Body of the request. Paste the above text in the Body of the request. Click Send.

Firefly

You should then see this.

Firefly

To check the status report of your running job, select the request named GET - Firefly - Get Status Report from the FF - Firefly Services Tech Insiders collection. Click to open it, and then click Send. Select the URL of the generated image and open it in your browser.

Firefly

You will then see the generated image, which shouldn’t contain any flowers.

Firefly

Next Steps

Go to Optimize your Firefly process using Microsoft Azure and presigned URLs

Go back to Overview of Adobe Firefly Services

Go back to All modules

recommendation-more-help
platform-learn-help-tutorial-one-adobe