Realizar análise básica

O Customer Journey Analytics permite analisar dados usando o poder e a flexibilidade do Analysis Workspace.

TIP
Se nenhum dado estiver disponível no Analysis Workspace, siga o processo de ingestão de dados, que inclui o seguinte:

Experimente e arraste dimensões e métricas, altere configurações de atribuição de dimensões e métricas, nomes amigáveis, fuso horário, configurações de sessão etc.

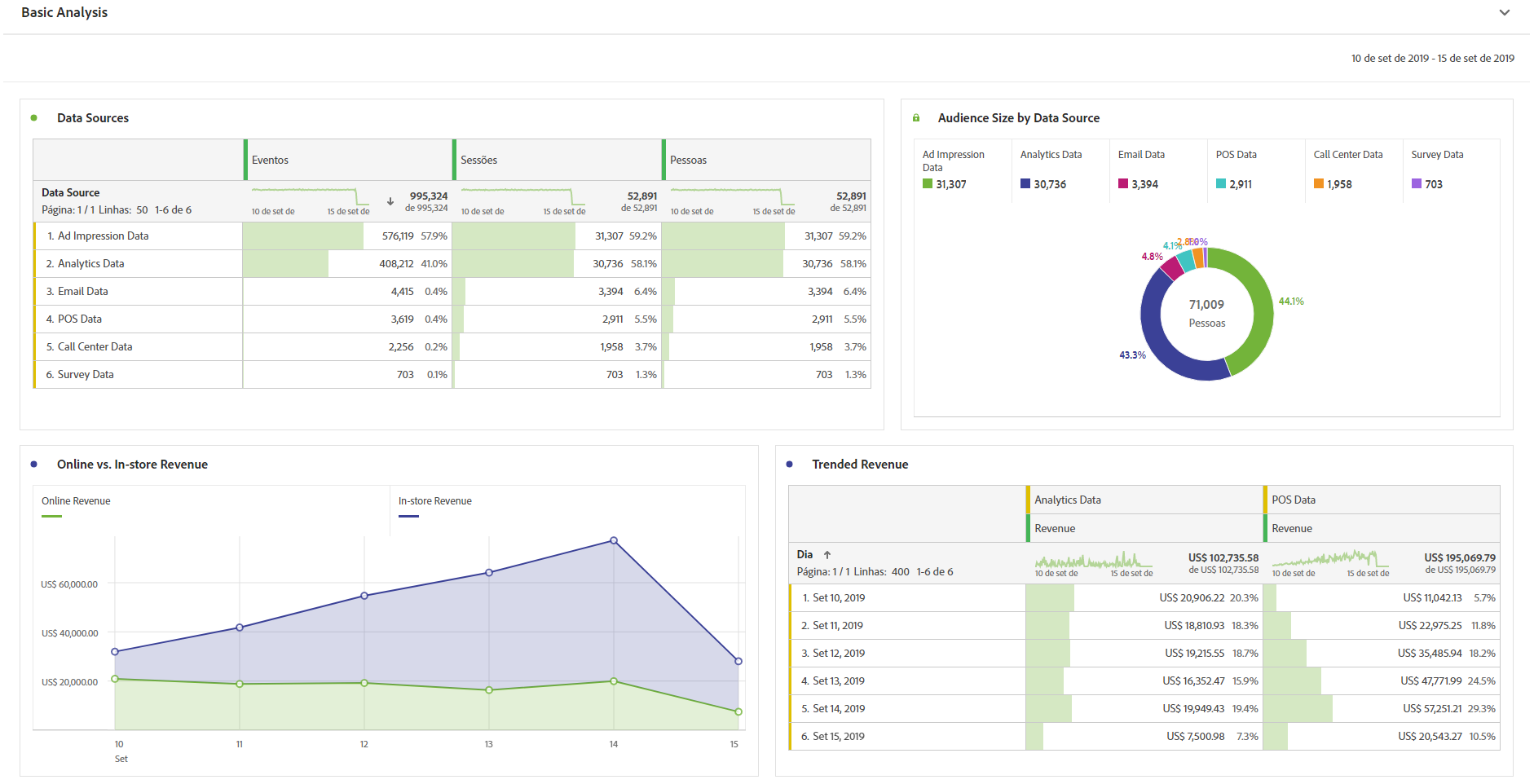
Esta é uma amostra de visualizações básicas no Espaço de trabalho. Por exemplo, você pode

  • Criar um relatório classificado de quais fontes de dados mostram mais eventos, sessões e pessoas.

  • Criar um relatório de tendências de receita online versus na loja que compare as duas fontes de dados ao longo do tempo.

  • Detalhe o tamanho do público-alvo por fontes de dados, como dados de impressão de anúncio, dados do Customer Journey Analytics, dados de email, dados de PDV, dados da central de atendimento e dados de pesquisa.

Exemplos de visualizações de gráficos de análise básica.

Mais exemplos de visualizações de gráficos de análise básica

recommendation-more-help
080e5213-7aa2-40d6-9dba-18945e892f79