LLM Optimizer 最佳做法

LLM 最佳化,亦稱為生成式引擎最佳化 (GEO),或回答引擎最佳化 (AEO),或 AI 最佳化 (AIO),這是指您在 ChatGPT、Perplexity、Copilot、Gemini 和其他 LLM 驅動的助理中,如何透過 AI 生成回答,讓您的品牌和內容可見、值得信賴且可擷取。

如果傳統 SEO 曾協助您贏得第一頁排名,LLM 最佳化能協助您在回答引擎中贏得 AI 引用次數和能見度。 您可以透過 Adobe LLM Optimizer,測量並改善您的品牌在回答引擎中的能見度。

本文說明使用 Adobe LLM Optimizer 在 AI 驅動的搜尋環境中測量及增強能見度和影響力的最佳做法。

LLM 與 SEO 比較:主要差異 key-differences

穩固的 SEO 基礎可支援 LLM 最佳化,但需要新的策略以確保在 AI 生成回答中擁有能見度。

NOTE
目前,SEO 流量仍然是大多數網頁最主要的流量來源,所以您的品牌能見度策略必須極為重視 SEO。
SEO
LLM
以索引為基礎
*以權杖為基礎 (訓練過的資料)
連結權威度很重要
**品牌提及次數比較重要
支援 JS 轉譯
用戶端 JS 轉譯極其有限
即時索引
***檢索增強生成 (RAG) 以確保時效性

*雖然 LLM 結果不使用已編入索引的頁面,但 LLM 確實會使用搜尋引擎並透過檢索增強生成 (RAG) 來增強提示的答案。

** LLM 會優先處理內容關聯性和品牌存在感,而非反向連結。

*** RAG 可減少幻覺

LLM 最佳化的其他考量:

  • 內容的時效性很重要:LLM 會優先處理最近更新的內容。 (搜尋引擎對於具時效性的查詢也會優先處理最近更新的內容,但是更加側重其他值。)
  • 透過提及和引用的形式獲得曝光 (第三方) 是非常重要的。

策略性行銷活動規劃

要建立成功的 LLM 最佳化行銷活動須有以下行動:

  • 找出與客戶意圖一致的高價值主題。 確保提示意圖與業務目標和客戶需求一致。
  • 偵測提及其他品牌包括競爭者的情況,以找出缺漏處和機會。 聚焦於引用其他品牌的提示,表示有機會將品牌納入提示中。
  • 使用主題群集依照意圖將提示分組:使用主題和搜尋欄位將類似的使用者目標歸類在一起,以便針對能見度進行基準對照。
  • 使用 EEAT (經驗、專業知識、權威度、可信度) 和 YMYL (您的金錢或生活) 標準來評估品牌可信度。

此策略性方法可透過具針對性、資料導向的方式確實改善 LLM 能見度。

提升 LLM 品牌能見度

LLM 能見度的關鍵在於您的品牌在 AI 生成回答中出現的頻率及顯著程度。

若要提高能見度,請遵循以下循環:

分析 > 計劃 > 行動 > 調整

  • 分析:​審閱您的品牌在各個 LLM 的主要客戶提示中的顯示情況。
  • 計劃:​以具有類似意圖的提示類群為目標,以便集中進行行銷活動。
  • 行動:​實施變更,並監視 LLM 能見度在一段時間內的變動。
  • 調整:​根據最佳化工具提供的可操作洞察來精確調整相關策略。

隨著 AI 成為資料探索的核心,了解並利用這些步驟可以協助您的品牌維持相關性。

站內最佳化:強化您的自有內容

站內最佳化可改善您的自有內容,以提高 LLM 能見度。 這些是您為了改善 LLM 認知、存取和引用您的品牌的方式,而在自己網站和數位資產上採取的動作。

TIP
LLM Optimizer 會在機會儀表板中為您建議站內和站外的最佳化機會。 這些是您的網站特有的機會。 這些建議當中有許多皆可使用 LLM Optimizer 直接部署到您的網站上。

以下是一些最佳化的最佳做法:

  1. 確保技術可存取性

    • 審閱 robots.txt 和內容傳遞網路設定,以允許 AI 代理抓取您的網站內容。
    • 使用 URL 檢查器來確認已封鎖或無法存取的頁面。 請參閱 URL 檢查器
  2. 更新內容及建立內容架構

    • 定期更新 10 至 15% 的頁面內容。 LLM 會優先處理最新的內容。
    • 新增對權威性來源的引用和參照。
    • 使用結構化標題 (H1、H2、H3) 以提升解析效率。
  3. 整合常見問答集

    • 根據提示分析新增自然語言常見問答集。
    • 以對話形式處理常見的使用者問題。
  4. 監視和迭代

    • 使用機會儀表板來確認機會並根據建議採取行動。
    • 追蹤能見度分數、情緒和引用頻率。
    • 根據其他品牌的活動 (包括競爭者) 和提示趨勢進行調整。

站外最佳化:擴大您的品牌足跡

站外最佳化聚焦於改善您的品牌在 AI 生成回答中的能見度,而影響 LLM 經常引用的第三方內容來源便能達成此目的。 這些是您為了影響 LLM 尋找和引用您的品牌之方式,而在自有資產之外採取的行動。

TIP
LLM Optimizer 會在機會儀表板中為您建議站內和站外的最佳化機會。 這些是您的網站特有的機會。 這些建議當中有許多皆可使用 LLM Optimizer 直接部署到您的網站上。

主要的站外管道:

  • 維基百科:確保頁面是最新資訊、來源可靠且敘述中立。
  • Reddit 與 Quora:利用真實、實用的貢獻和品牌提及參與討論。
  • 分潤推廣文章和評論:與發佈者協作以打造高品質的內容。
  • YouTube 和社交媒體:建立回答常見問題的影片和貼文。
  • 新聞與公關:確保在聲譽良好的新聞媒體上曝光

最佳做法:

  • 建立多元化的站外足跡。
  • 使用 Adobe LLM Optimizer 監視引用情形。 請參閱品牌存在感儀表板
  • 更新過時的內容並尋找新的置入機會。
  • 與公關及社交媒體團隊協調。
  • 確保貢獻內容公正客觀且資訊豐富。

持續執行這些步驟可以顯著提升您的品牌在 AI 驅動的搜尋結果中的存在感。

衡量 LLM 的能見度及追蹤變更

了解您的品牌在 AI 生成回答中如何呈現,是最佳化 LLM 的關鍵。 Adobe LLM Optimizer 用結構化方式測量能見度、建立效能基準和追蹤一段時間內的改善情況

追蹤這些主要量度:

  • 提及次數:​您的品牌在回答中被提及的次數。
  • 引用次數: LLM 利用您的內容或來源來回答問題的頻率。
  • 情緒:​提及您的品牌時是正面、中性或負面的內容。
  • 位置:​在回答中提及您品牌的位置 (例如第一個、中間或最後一個)。

這些量度合併為​ 能見度 ​分數,讓您知道自己的品牌在 LLM 回答中是否有強大的存在感。 請參閱品牌存在感展示板。

追蹤策略

您可以依照下列步驟來監視進度:

  1. 依目前的能見度建立基準。

    • 確認您的品牌被提及和引用的頻率和位置,以及在 Adobe LLM Optimizer 中的情緒。 請參閱品牌存在感儀表板。
    • 分析您的品牌有出現和沒有出現的提示。
    • 與競爭者在內的其他品牌進行能見度比較 (在客戶設定儀表板中的「其他品牌追蹤」)
    • 審閱在使用者生成內容平台 (例如 Reddit、Quora 和維基百科) 上的能見度。 依平台細分 (ChatGPT、Google AI 模式等)
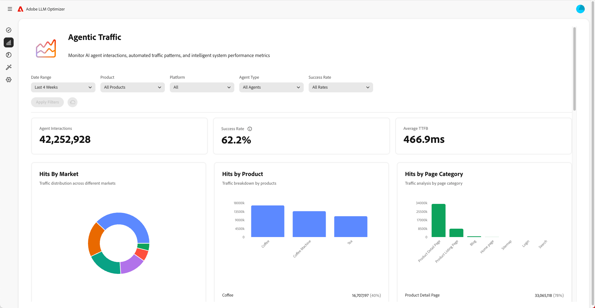
    • 監視代理式流量,以了解 LLM 造訪哪些頁面。 代理式流量通常​ 不會 ​造訪首頁,而是位在較低階層的其他頁面。 請參閱代理式流量儀表板。
  2. 監視一段時間內的變化。

    • 使用時間篩選器來追蹤每週和每個月的變動。
    • 留意能見度分數的飆升或驟降的情況。
    • 分析情緒趨勢以了解品牌知覺。
  3. 分析能見度與流量、參與度和轉換率的關聯性。

    • 使用歸因功能,讓能見度的改善情況與流量、參與度和轉換率建立關聯。 Adobe LLM Optimizer 中的歸因功能可協助您將能見度量度 (提及次數、引用次數、情緒) 的改善情況,與網站流量、使用者參與度和轉換率等實際的業務成果建立關聯。 這樣可以證明您所做的最佳化努力能夠轉變成 ROI。
    • 追蹤代理式和轉介流量的變更,以驗證最佳化的 ROI。
  4. 改善您的內容

    • 使用 LLM Optimizer 的機會儀表板來發現合適的機會,然後根據具體的建議立即對您的網站進行變更。 請參閱機會 (然後衡量其結果)。 定期審閱機會區段,並按照所提供的建議採取行動。
    • 優先處理能力度下降中的頁面。
    • 更新您的網站和其他內容,以便與您所要針對的提示更加相關。
    • 在您的頁面上新增常見問題集,以便回答人們可能詢問的常見問題。
    • 請確保 LLM 可以輕鬆查找和讀取您的內容。 修正任何問題,例如被封鎖的頁面或是網站程式碼的問題。
    • 確保在維基百科和 Reddit 等平台上貢獻的內容沒有偏誤、非商業導向且提供價值。
    • 使用 Adobe LLM Optimizer 追蹤能見度在一段時間內的變化。
    • 若您發現競爭者在內的其他品牌更常被提及,請調整您的策略以便維持領先。
    • 持續更新您的內容,以符合人們所搜尋及詢問的內容。
  5. 根據洞察調整站外站內策略。

NOTE
LLM 必須看得見而且可以存取您的內容。 您可以使用 Chrome 外掛程式來檢視 AI 代理可以檢視哪些內容。

了解代理式流量

代理式流量是指 AI 代理 (例如 ChatGPT、Google AI Mode/Overviews、Copilot 或 Perplexity) 的造訪流量。 這些代理會抓取您的網站內容,以便收集相關資訊來生成各類回答。

代理式流量有兩種形式:零點按體驗和無點按能見度。

零點按體驗

在傳統搜尋中,使用者點進各個網站並使用內容。 但是透過 LLM,使用者通常無需造訪您的網站,便直接在聊天介面或搜尋引擎結果頁面中獲得完整的回答。 這個情形稱為零點按體驗。

對您的品牌而言,這意味著:

  1. AI 助理可能會引用您的內容或將內容整理成摘要。
  2. 使用者不需要點按您的連結即可取得所需資訊。
  3. 您的網站能見度和影響力不再與流量直接相關。

因此,即使您的分析結果顯示造訪次數減少了,您的品牌仍然可能在 AI 生成回答中具有高能見度和影響力。

無點按能見度

代理式流量是指 AI 機器人造訪您的網站,以便收集相關資訊來進行訓練或回答提示。

這些機器人的工作如下:

  1. 抓取您的頁面並從中擷取事實、結構和背景資訊。
  2. 利用那些資料來生成使用者所需的回答。
  3. 可能會引用您的品牌或內容,即使沒有任何真人實際點按進入。

這件事為什麼很重要:

  • 您的內容可能會間接影響使用者的決策。
  • 您可能在沒有傳統的參與度量度的情況下,影響購買行為、品牌知覺或是信任感。

追蹤代理式流量有助於了解 AI 如何看待及使用您的內容。

如何針對代理式流量進行最佳化

若要針對代理式流量進行最佳化:

以下是要監視的量度:

  • 每個 URL 的代理點擊數
  • 機器人要求的成功率
  • 每頁的引用頻率
  • 品牌提及的情緒和位置
  • 一段時間內的能見度分數趨勢
recommendation-more-help
90774543-d016-47a4-add4-7dcb12e6097a