驗證資料是否流向 Customer Journey Analytics validate-data

NOTE
只有在完成所有先前的升級步驟後,才可按照此頁面所列的步驟進行。您可以依建議的升級步驟進行 (適用於大多數組織的建議),也可以依照使用 Customer Journey Analytics 升級指南為貴組織動態產生的步驟進行。
  • 建議的升級步驟 (適用於大多數組織的建議)

    引導至理想的 Customer Journey Analytics 實作的一組步驟。

    如需詳細資訊,請參閱從 Adobe Analytics 升級至 Customer Journey Analytics

  • Customer Journey Analytics 升級指南(針對貴組織具體需求所量身打造的自訂步驟)

    新的升級指南現已推出,可動態產生適合您組織和獨特情況的升級步驟。

    若要自 Customer Journey Analytics 存取指南,請選取「工作區」索引標籤,然後在左側面板中選取「升級至 Customer Journey Analytics」。接著按照畫面上的指示進行操作。

您可以驗證連線是否處於活躍狀態,以及資料是否流向 Customer Journey Analytics 中的資料檢視。

  1. 在 Customer Journey Analytics 中選取「連線」索引標籤。

    清單檢視

  2. 選取「您設定的連線」。

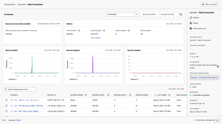
    顯示小工具和設定的所有資料集視窗

  3. 有關每個連線適用的詳細資訊,請參閱「管理連線」中的「連線詳細資訊」。

  4. 繼續依照建議的升級步驟或 Customer Journey Analytics 升級指南所動態產生的升級步驟。若要自 Customer Journey Analytics 存取指南,請選取「工作區」索引標籤,然後在左側面板中選取「升級至 Customer Journey Analytics」。接著按照畫面上的指示進行操作。

recommendation-more-help
080e5213-7aa2-40d6-9dba-18945e892f79