Verifiera att data flödar till Customer Journey Analytics validate-data

NOTE
Följ bara stegen på den här sidan när du har slutfört alla tidigare uppgraderingssteg. Du kan följa de rekommenderade uppgraderingsstegen (rekommenderas för de flesta organisationer) eller följa de steg som skapas dynamiskt för din organisation med Customer Journey Analytics Upgrade Guide.
  • Rekommenderade uppgraderingssteg (rekommenderas för de flesta organisationer)

    En serie steg som leder till en perfekt Customer Journey Analytics-implementering.

    Mer information finns i Uppgradera från Adobe Analytics till Customer Journey Analytics.

  • Customer Journey Analytics Upgrade Guide (anpassade steg som är anpassade efter organisationens specifika behov)

    Det finns en ny uppgraderingsguide som dynamiskt genererar uppgraderingssteg som är skräddarsydda för just er organisation och era unika omständigheter.

    Om du vill få åtkomst till guiden från Customer Journey Analytics väljer du fliken Workspace och sedan Upgrade to Customer Journey Analytics i den vänstra panelen. Följ instruktionerna på skärmen.

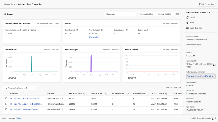
Du kan validera att anslutningen är aktiv och att data flödar till datavyer i Customer Journey Analytics.

  1. I Customer Journey Analytics väljer du fliken Anslutningar.

    listvy

  2. Välj anslutningen som du konfigurerade.

    Alla datauppsättningsfönster med widgetar och inställningar

  3. Se Anslutningsinformation i Hantera anslutningar om du vill ha information om de olika anslutningarna.

  4. Följ de rekommenderade uppgraderingsstegen eller de dynamiskt genererade uppgraderingsstegen i Customer Journey Analytics Upgrade Guide. Om du vill få åtkomst till guiden från Customer Journey Analytics väljer du fliken Workspace och sedan Upgrade to Customer Journey Analytics i den vänstra panelen. Följ instruktionerna på skärmen.

recommendation-more-help
080e5213-7aa2-40d6-9dba-18945e892f79