1.1.3 Criar uma visualização de dados

Objetivos

  • Entender a interface da Visualização de dados
  • Entender as configurações básicas da definição de visita
  • Entender a atribuição e a persistência em uma visualização de dados

1.1.3.1 Visualização de dados

Com a conexão concluída, agora é possível avançar para a visualização de influência. Uma diferença entre o Adobe Analytics e o CJA é que o CJA precisa de uma Visualização de dados para limpar e preparar os dados antes da visualização.

Uma Visualização de dados é semelhante ao conceito de Conjuntos de relatórios virtuais no Adobe Analytics, onde você define definições de visita com reconhecimento de contexto, filtragem e também como os componentes são chamados.

Você precisará de, no mínimo, uma Visualização de dados por Conexão. No entanto, para alguns casos de uso, é ótimo ter várias visualizações de dados para a mesma conexão, com o objetivo de fornecer diferentes insights para equipes diferentes.
Se quiser que sua empresa se torne orientada por dados, você deve adaptar como os dados são visualizados em cada equipe. Alguns exemplos:

  • Métricas de UX somente para a equipe de design de UX
  • Use os mesmos nomes para KPIs e Métricas para Google Analytics e para Customer Journey Analytics, de modo que a equipe de análise digital possa falar apenas um idioma.
  • Visualização de dados filtrada para mostrar, por exemplo, dados de apenas um mercado ou uma marca ou apenas para Dispositivos móveis.

Na tela Conexões, marque a caixa de seleção na frente da conexão que você acabou de criar. Clique em Criar visualização de dados.

demonstração

Você será redirecionado para o fluxo de trabalho Criar Exibição de Dados.

demonstração

1.1.3.2 Definição da visualização de dados

Agora você pode configurar as definições básicas para a Visualização de dados.

demonstração

A Conexão criada no exercício anterior já está selecionada. Sua conexão é nomeada --aepUserLdap-- – Omnichannel Data Connection.

demonstração

Em seguida, dê um nome à sua Visualização de Dados seguindo esta convenção de nomenclatura: --aepUserLdap-- – Omnichannel Data View.

Insira o mesmo valor para a descrição: --aepUserLdap-- – Omnichannel Data View.

Nome
Descrição
ID externa
--aepUserLdap-- – Omnichannel Data View
--aepUserLdap-- – Omnichannel Data View
--aepUserLdap--123

demonstração

Para o Fuso Horário, selecione o fuso horário Horário de Greenwich; Monróvia, Casablanca [GMT]. Este é um cenário realmente interessante, já que algumas empresas operam em diferentes países e regiões geográficas. A alocação do fuso horário certo para cada país evitará erros típicos de dados, como acreditar que, por exemplo, no Peru, a maioria das pessoas compra camisetas às 4h.

demonstração

Você também pode modificar a nomeação das métricas principais (Pessoa, Sessão e Evento). Isso não é necessário, mas alguns clientes gostam de usar Pessoas, Visitas e Ocorrências em vez de Pessoa, Sessão e Eventos (convenção de nomenclatura padrão da Customer Journey Analytics).

Agora você deve ter as seguintes configurações definidas:

demonstração

Clique em Salvar e continuar.

demonstração

Clique em Salvar.

demonstração

1.1.3.3 Componentes da visualização de dados

Neste exercício, você configurará os componentes necessários para analisar os dados e visualizá-los usando o Analysis Workspace. Nesta interface, há três áreas principais:

  • Lado esquerdo: componentes disponíveis dos conjuntos de dados selecionados
  • Meio: Componentes adicionados à Visualização de dados
  • Lado direito: Configurações do componente

demonstração

Agora é necessário arrastar e soltar os componentes necessários para a análise no Componentes adicionados. Para fazer isso, você precisa selecionar os componentes no menu esquerdo e arrastá-los e soltá-los na tela no meio.

Vamos começar com o primeiro componente: Nome (web.webPageDetails.name). Procure por esse componente, em seguida, arraste e solte-o na tela.

demonstração

Esse componente é o nome da página, como você pode derivar da leitura do campo de esquema (web.webPageDetails.name).

No entanto, usar Nome como o nome não é a melhor convenção de nomenclatura para um usuário empresarial entender rapidamente essa dimensão.

Vamos mudar o nome para Nome da página. Clique no componente e renomeie-o na área Configurações do componente.

demonstração

Algo realmente importante são as configurações de Persistência. O conceito de evars e prop não existe no CJA, mas as configurações de Persistência possibilitam um comportamento semelhante.

demonstração

Se você não alterar essas configurações, o CJA interpretará a dimensão como uma Prop (nível de ocorrência). Além disso, podemos alterar a Persistência para tornar a dimensão um eVar (manter o valor na jornada).

Se você não estiver familiarizado com eVars e Props, poderá ler mais sobre eles na documentação.

Vamos deixar o Nome da página como uma propriedade. Dessa forma, você não precisa alterar nenhuma Configuração de persistência.

Nome do componente a ser pesquisado
Novo nome
Configurações de persistência
Nome (web.webPageDetails.name)
Nome da página

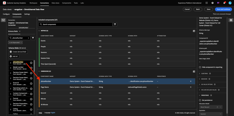
Em seguida, escolha a dimensão phoneNumber e solte-a na tela. O novo nome deve ser Número de Telefone.

demonstração

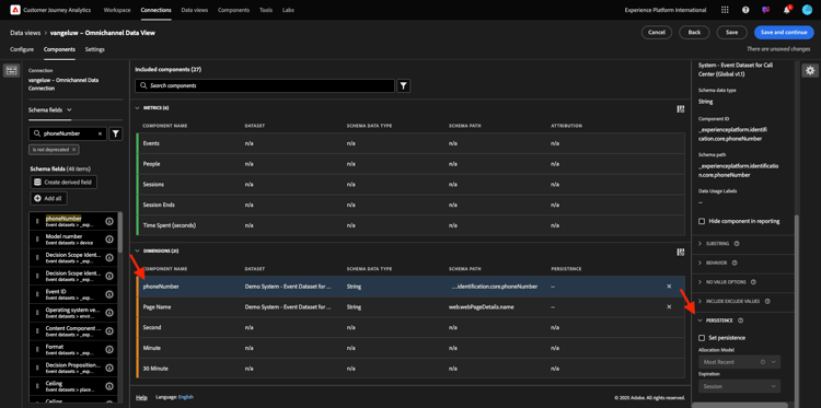
Por fim, vamos alterar as configurações de Persistência, pois o número de celular deve persistir no nível do usuário.

Para alterar a Persistência, role para baixo no menu direito e abra a guia Persistência:

demonstração

Marque a caixa de seleção para modificar as configurações de persistência. Selecione o escopo Mais recente e Pessoa (Janela de relatórios), pois só nos importamos com o último número de celular dessa pessoa. Se o cliente não preencher o dispositivo móvel em visitas futuras, você ainda verá esse valor preenchido.

Nome do componente a ser pesquisado
Novo nome
Configurações de persistência
phoneNumber
Número de telefone
Mais recente, Janela Relatório de pessoas

demonstração

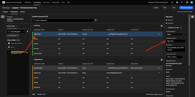
O próximo componente é web.webPageDetails.pageViews.value.

No menu do lado esquerdo, procure por web.webPageDetails.pageViews.value. Arraste e solte essa métrica na tela.

Altere o nome para Exibições de página nas Configurações de componente.

Nome do componente a ser pesquisado
Novo nome
Configurações de atribuição
web.webPageDetails.pageViews.value
Page Views

demonstração

Para as configurações de atribuição, não é necessário alterar nada.

Observação: as configurações de persistência em métricas também podem ser alteradas no Analysis Workspace. Em alguns casos, você pode optar por defini-lo aqui para evitar que os usuários empresariais precisem pensar qual é o melhor modelo de persistência.

Em seguida, você precisará configurar muitas Dimensões e Métricas, conforme indicado na tabela abaixo.

DIMENSÕES

Nome do componente a ser pesquisado
Novo nome
Configurações de persistência
brandName
Nome da marca
Mais recente, Sessão
callfeel
Sensação de chamada
ID de chamada
Tipo de Interação com Chamada
callTopic
Chamar tópico
Mais recente, Sessão
ecid
ECID
Mais recente, Janela Relatório de pessoas
email
ID de e-mail
Mais recente, Janela Relatório de pessoas
Tipo de pagamento
Tipo de pagamento
Método de adição de produto
Método de adição de produto
Mais recente, Sessão
Tipo de evento
Tipo de evento
Nome (productListItems.name)
Nome do produto
SKU
SKU (Sessão)
Mais recente, Sessão
ID da transação
ID da transação
URL (web.webPageDetails.URL)
URL
Agente do usuário
Agente do usuário
Mais recente, Sessão

MÉTRICAS

Nome do componente a ser pesquisado
Novo nome
Configurações de atribuição
Quantidade
Quantidade
commerce.order.priceTotal
Receita

Sua configuração deve ter esta aparência. Não esqueça de Salvar sua Visualização de Dados. Clique em Salvar agora.

demonstração

1.1.3.4 Métricas calculadas

Embora todos os componentes tenham sido organizados na Visualização de dados, ainda é necessário adaptar alguns deles, para que os usuários empresariais estejam prontos para iniciar a análise.

Caso se lembre, você não trouxe especificamente Métricas, como Adicionar ao carrinho, Visualização do produto ou Compras, para a Visualização de dados.
No entanto, você tem uma dimensão chamada: Tipo de Evento. Portanto, você pode derivar esses tipos de interação criando 3 métricas calculadas.

Vamos começar com a primeira Métrica: Exibições do produto.

No lado esquerdo, pesquise Tipo de Evento e selecione a dimensão. Em seguida, arraste e solte-o na tela Componentes incluídos.
Clique para selecionar a nova métrica Tipo de evento.

demonstração

Agora, altere o nome e a descrição do componente para os seguintes valores:

Nome do componente
Descrição do componente
Visualizações de produto
Visualizações de produto

demonstração

Agora, vamos contar apenas Exibições do Produto eventos. Para fazer isso, role para baixo nas Configurações de componente até ver Incluir valores de exclusão. Habilite a opção Definir valores de inclusão/exclusão.

demonstração

Como você deseja contar apenas Exibições do Produto, especifique commerce.productViews sob os critérios.

demonstração

Sua métrica calculada agora está pronta.

Em seguida, repita o mesmo processo para os eventos Adicionar ao carrinho e Comprar.

Adicionar ao carrinho

Primeiro arraste e solte a mesma dimensão Tipo de evento.

demonstração

Você verá um alerta pop-up de um Campo duplicado, pois estamos usando a mesma variável. Clique em Adicionar mesmo assim:

demonstração

Agora, siga o mesmo processo que seguimos para a métrica Visualizações do produto:

  • Primeiro, altere o nome e a descrição.
  • Finalmente, adicione commerce.productListAdds como critério para contar apenas Adicionar ao carrinho
Nome
Descrição
Critérios
Adicionar ao carrinho
Adicionar ao carrinho
commerce.productListAdds

demonstração

Compras

Primeiro, arraste e solte a mesma dimensão Tipo de evento que foi usada para ambas as métricas anteriores.

demonstração

Você verá um alerta pop-up de um Campo duplicado, pois estamos usando a mesma variável. Clique em Adicionar mesmo assim:

demonstração

Agora, siga o mesmo processo que seguimos para as métricas Exibições do produto e Adicionar ao carrinho:

  • Primeiro, altere o nome e a descrição.
  • Finalmente, adicione commerce.purchases como critério para contar apenas Adicionar aos Carrinhos
Nome
Descrição
Critérios
Compras
Compras
commerce.purchases

demonstração

A configuração final deve ser semelhante a esta. Clique em Salvar e continuar.

demonstração

1.1.3.5 Configurações de visualização de dados

Você deve ser redirecionado para esta tela:

demonstração

Nesta guia, você pode modificar algumas configurações importantes para alterar como os dados são processados. Vamos começar definindo o Tempo limite da sessão para 30 min. Graças ao carimbo de data e hora de cada evento de experiência, você pode estender o conceito de uma sessão em todos os canais. Por exemplo, o que acontece se um cliente ligar para a central de atendimento depois de visitar o site? Usando Timeouts de sessão personalizados, você tem muita flexibilidade para decidir o que é uma sessão e como essa sessão mesclará os dados.

demonstração

Nesta guia, é possível modificar outras coisas, como filtrar os dados usando um segmento/filtro. Você não precisará fazer isso neste exercício.

demonstração

Quando terminar, clique em Salvar e concluir.

demonstração

NOTE
Você pode voltar a essa Visualização de dados posteriormente e alterar configurações e componentes a qualquer momento. As alterações afetarão como os dados históricos são mostrados.

Agora você pode continuar com a parte de visualização e análise!

Próximas etapas

Ir para 1.1.4 Preparação de Dados no Customer Journey Analytics(./ex2.md)

Voltar para Customer Journey Analytics

Voltar para Todos os módulos

recommendation-more-help
4bbf020c-24db-4a43-b239-88fab142f02d