Adobe LLM Optimizer

Adobe LLM Optimizer는 생성형 엔진 최적화를 위한 생성형 AI 우선 애플리케이션으로, 브랜드가 AI 기반 검색 환경에서 가시성, 정확성 및 영향력을 강화할 수 있도록 설계되었습니다. AI 생성 응답에서 브랜드 존재감에 대한 인사이트를 제공하고, 규범적인 콘텐츠 추천을 제공하며, 최적화 수정 사항을 자동화합니다.

LLM Optimizer 시작하기

LLM Optimizer 개요

LLM Optimizer 개요

Adobe LLM Optimizer가 AI 기반 검색에서 브랜드 가시성을 높이는 방법에 대해 알아봅니다.

자세히 알아보기

빠른 시작 안내서

빠른 시작 안내서

LLM Optimizer를 빠르게 시작하고 실행하는 방법에 대해 알아봅니다.

자세히 알아보기

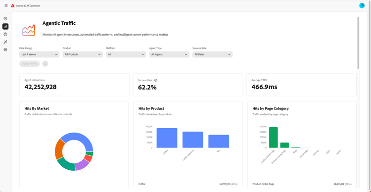
대시보드 개요

대시보드 개요

대시보드를 통해 인사이트를 얻고 사이트에 대한 추천을 얻는 방법에 대해 알아봅니다.

자세히 알아보기

LLM Optimizer에 대해 자세히 알아보기

카테고리, 주제, 프롬프트 및 기타 추적 설정 모범 사례

카테고리, 주제, 프롬프트 및 기타 추적 설정 모범 사례

맞춤형 브랜드 모니터링 및 전략적 콘텐츠 분석을 위해 LLM Optimizer를 구성하는 방법에 대해 알아봅니다.

자세히 알아보기

Adobe LLM Optimizer을 사용한 LLM 최적화 모범 사례

Adobe LLM Optimizer을 사용한 LLM 최적화 모범 사례

LLM Optimizer가 AI 검색 및 탐색에서 브랜드 위상을 높이는 데 어떻게 도움이 되는지 알아봅니다.

자세히 알아보기

Adobe LLM Optimizer의 기능 탐색

Adobe LLM Optimizer의 기능 탐색

Adobe LLM Optimizer을 사용하여 AI 검색 결과에서 브랜드의 존재감을 다져보십시오. GEO 인사이트를 얻고, LLM 전반의 가시성을 높이며, 측정 가능한 트래픽 증가를 유도하십시오.

자세히 알아보기

Optimize at Edge

Optimize at Edge

Optimize at Edge

작성 변경 없이 LLM Optimizer에서 최적화를 제공하는 방법에 대해 알아봅니다.

자세히 알아보기

recommendation-more-help
f4efb21c-f078-44f0-8387-659fc8a54a89