대시보드 개요

대시보드 개요를 시작합니다. LLM-Optimizer의 대시보드를 사용하면 마케터가 AI 검색 플랫폼 전반에서 브랜드 가시성 및 감정을 추적하고, 최적화 기회를 식별하고, 규범적 변경 사항을 구현하여 인용 및 성능을 향상시킬 수 있습니다.

주요 보기에는 브랜드 존재감, 에이전트 및 참조 트래픽, URL 검사기, 영업 기회 식별, Collaboration 및 고객 구성이 포함됩니다.

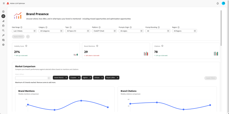
브랜드 존재감 대시보드

브랜드 존재감 대시보드

감정 분석 및 다른 브랜드의 벤치마킹을 포함하여 LLM 검색 플랫폼에서 브랜드가 어떻게 표시되는지 추적합니다.

자세히 알아보기

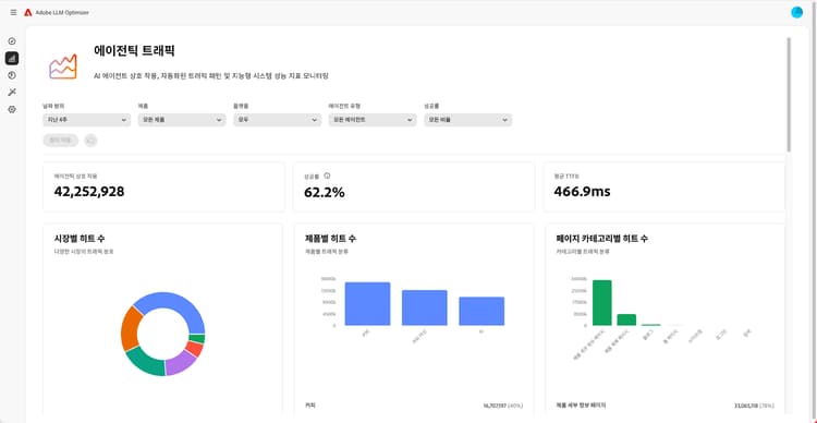
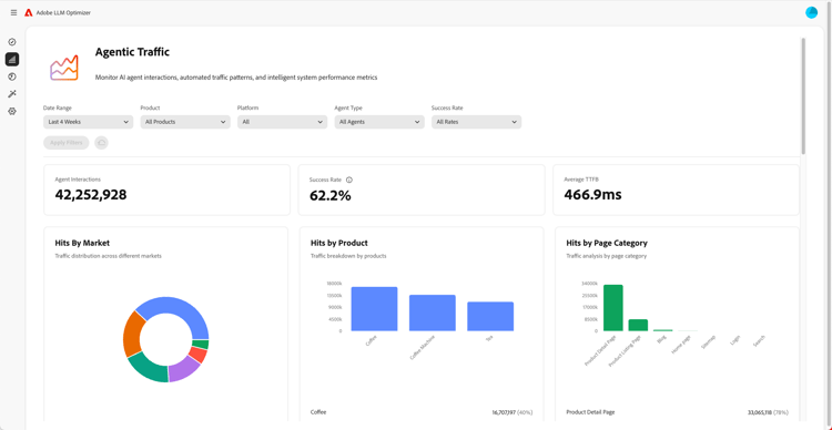
에이전트 트래픽 대시보드

에이전트 트래픽 대시보드

기존 분석이 놓치는 LLM의 트래픽을 표시하므로 AI 지원 검색을 참여 및 매출에 연결할 수 있습니다.

자세히 알아보기

참조 트래픽 대시보드

참조 트래픽 대시보드

실제 AI 사용자 참여를 발견할 수 있도록 해 주는 AI가 생성한 인용에서 비롯된 사람 방문을 측정합니다

자세히 알아보기

Collaboration 대시보드

Collaboration 대시보드

공유 작업 공간에 동료를 초대할 수 있도록 하여 다양한 분야의 사람들과 함께 일하는 것을 가능하게 해 줍니다.

자세히 알아보기

영업 기회 대시보드

기회 대시보드

AI 기반 검색 플랫폼에서 브랜드 가시성 및 인용 성능을 향상시키는 실행 가능한 통찰력을 제공하고 우선 순위를 지정합니다.

자세히 알아보기

URL 관리자 대시보드

URL 검사기 대시보드

소유한 URL이 AI 기반 검색 환경에서 어떻게 작동하는지 보여 줍니다.

자세히 알아보기

고객 구성 대시보드

고객 구성 대시보드

조직이 특정 요구 사항에 맞게 Adobe LLM Optimizer이 작동하는 방식을 제어할 수 있습니다.

자세히 알아보기

recommendation-more-help
f4efb21c-f078-44f0-8387-659fc8a54a89