1.1.3 データビューの作成

目標

  • データビュー UI について
  • 訪問定義の基本設定を理解する
  • データビュー内のアトリビューションと永続性について

1.1.3.1 データビュー

接続が完了したら、影響を与えるビジュアライゼーションに進むことができます。 Adobe Analyticsと CJA の違いは、ビジュアライゼーションの前にデータを消去して準備するために CJA にデータビューが必要である点です。

データビューは、Adobe Analyticsの仮想レポートスイートの概念に似ています。コンテキスト対応の訪問の定義、フィルタリングおよびコンポーネントの呼び出し方法を定義します。

接続ごとに少なくとも 1 つのデータビューが必要です。 ただし、一部のユースケースでは、異なるチームに異なるインサイトを与えるために、同じ接続に対して複数のデータビューを持つことが素晴らしいことです。
会社をデータ駆動型にしたい場合は、各チームでのデータの表示方法を調整する必要があります。 次に例を示します。

  • UX デザインチーム専用の UX 指標
  • Google Analyticsの KPI と指標には、Customer Journey Analyticsと同じ名前を使用します。これにより、デジタル分析チームが 1 か国語しか話せなくなります。
  • データビューがフィルタリングされ、1 つのマーケットのみ、1 つのブランド、モバイルデバイスのみのインスタンスデータが表示されるようになりました。

接続 画面で、作成した接続の前にあるチェックボックスをオンにします。 データビューを作成 をクリックします。

デモ

データビューを作成 ワークフローにリダイレクトされます。

デモ

1.1.3.2 データビューの定義

データビューの基本的な定義を設定できるようになりました。

デモ

前の演習で作成した 接続 が既に選択されています。 接続名は --aepUserLdap-- – Omnichannel Data Connection です。

デモ

次に、データビューに次の命名規則に従った名前を付けます:--aepUserLdap-- – Omnichannel Data View

説明に同じ値を入力します:--aepUserLdap-- – Omnichannel Data View

名前
説明
外部 ID
--aepUserLdap-- – Omnichannel Data View
--aepUserLdap-- – Omnichannel Data View
--aepUserLdap--123

デモ

タイムゾーン には、タイムゾーン グリニッジ標準時;モンロビア、カサブランカ [GMT] を選択します。 これは、一部の企業が異なる国や地域で事業を行っているので、非常に興味深い状況です。 各国に適切なタイムゾーンを割り当てることで、例えばペルーでは大多数の人が午前 4 時に T シャツを購入すると信じているなどの、典型的なデータの誤りを避けることができます。

デモ

また、メインの指標の命名(「ユーザー」、「セッション」および「イベント」)を変更することもできます。 これは必須ではありませんが、一部のお客様は、ユーザー、セッションおよびイベントの代わりに、ユーザー、訪問およびヒットを使用することを好みます(Customer Journey Analyticsのデフォルトの命名規則)。

これで、次の設定があるはずです。

デモ

保存して続行 をクリックします。

デモ

保存」をクリックします。

デモ

1.1.3.3 データビューコンポーネント

この演習では、データを分析し、Analysis Workspaceを使用して視覚化するために必要なコンポーネントを設定します。 この UI には、主な領域が次の 3 つあります。

  • 左側:選択したデータセットから使用可能なコンポーネント
  • 中央:データビューにコンポーネントを追加しました
  • 右側:コンポーネント設定

デモ

次に、分析に必要なコンポーネントを 追加されたコンポーネント にドラッグ&ドロップする必要があります。 それには、左側のメニューでコンポーネントを選択し、中央のキャンバスにドラッグ&ドロップする必要があります。

最初のコンポーネントから始めましょう。Name (web.webPageDetails.name)。 このコンポーネントを検索して、キャンバスにドラッグ&ドロップします。

デモ

このコンポーネントは、スキーマフィールド (web.webPageDetails.name) の読み取りから派生できるページ名です。

ただし、ビジネスユーザーがこのディメンションをすばやく理解するには、名前として Name を使用するのが最適な命名規則ではありません。

名前を ページ名 に変更します。 コンポーネントをクリックして コンポーネント設定 領域で名前を変更します。

デモ

本当に重要なのは、「永続性の設定 です。 eVar と prop の概念は CJA には存在しませんが、永続性設定を使用することで、同様の動作が可能になります。

デモ

これらの設定を変更しない場合、CJA はディメンションを Prop (ヒットレベル)として解釈します。 また、永続性を変更して、ディメンションを eVar にすることができます(ジャーニー全体で値を保持します)。

eVar と Prop に詳しくない場合は、​ 詳しくは、ドキュメントを参照 ​ してください。

ページ名は小道具のままにしておきます。 そのため、「永続性設定 を変更する必要はあり せん。

検索するコンポーネント名
新しい名前
永続性の設定
名前(web.webPageDetails.name)
ページ名

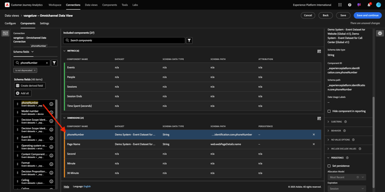
次に、phoneNumber ディメンションを選択して、キャンバスにドロップします。 新しい名前は 電話番号 にする必要があります。

デモ

最後に、携帯電話番号はユーザーレベルで保持される必要があるので、永続性設定を変更します。

永続性を変更するには、右側のメニューで下にスクロールし、「永続性」タブを開きます。

デモ

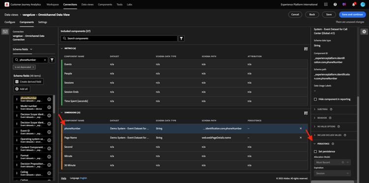
チェックボックスをオンにして、永続性設定を変更します。 最新ユーザー(レポートウィンドウ) 範囲を選択します。そのユーザーの最後の携帯電話番号のみが対象となるからです。 顧客が今後の訪問でモバイルに入力しない場合でも、この値は生成されます。

検索するコンポーネント名
新しい名前
永続性の設定
phoneNumber
電話番号
最新の人物レポートウィンドウ

デモ

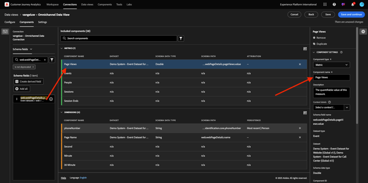
次のコンポーネントは web.webPageDetails.pageViews.value です。

左側のメニューで、「web.webPageDetails.pageViews.value」を検索します。 この指標をキャンバスにドラッグ&ドロップします。

コンポーネント設定 の下で、名前を ページビュー に変更します。

検索するコンポーネント名
新しい名前
アトリビューション設定
web.webPageDetails.pageViews.value
ページビュー数

デモ

アトリビューション設定の場合は、何も変更する必要はありません。

注意:指標の永続性設定は、Analysis Workspaceで変更することもできます。 場合によっては、ビジネスユーザーがどちらが最適な永続性モデルかを考える必要をなくすために、ここに設定することを選択できます。

次に、以下の表に示すように、多くのディメンションと指標を設定する必要があります。

寸法

検索するコンポーネント名
新しい名前
永続性の設定
brandName
ブランド名
最新、セッション
冷感
呼び出し感
呼び出し ID
呼び出しインタラクションタイプ
callTopic
トピックの呼び出し
最新、セッション
ecid
ECID
最新の人物レポートウィンドウ
メール
メール ID
最新の人物レポートウィンドウ
支払タイプ
支払タイプ
商品追加方法
商品追加方法
最新、セッション
イベントタイプ
イベントタイプ
名前(productListItems.name)
製品名
SKU
SKU (セッション)
最新、セッション
トランザクション ID
トランザクション ID
URL (web.webPageDetails.URL)
URL
ユーザーエージェント
ユーザーエージェント
最新、セッション

指標

検索するコンポーネント名
新しい名前
アトリビューション設定
数量
数量
commerce.order.priceTotal
収益

設定は次のようになります。 データビューを 保存 することを忘れないでください。 「保存」をクリックします。

デモ

1.1.3.4 計算指標

データビューのすべてのコンポーネントは整理していますが、ビジネスユーザーが分析を開始する準備を整えるために、一部のコンポーネントを調整する必要があります。

以前は、買い物かごに追加、製品表示、購入などの指標をデータビューに明確に取り込んでいませんでした。
ただし、イベントタイプ というディメンションは存在します。 したがって、3 つの計算指標を作成して、これらのインタラクションタイプを導き出すことができます。

最初の指標 製品表示回数 から始めましょう。

左側で イベントタイプ を検索し、ディメンションを選択します。 次に、含まれるコンポーネント キャンバスにドラッグ&ドロップします。
新しい指標 イベントタイプ をクリックして選択します。

デモ

コンポーネント名と説明を次の値に変更します。

コンポーネント名
コンポーネントの説明
製品表示
製品表示

デモ

では、製品表示 イベントのみをカウントできるようになりました。 それには、除外値を含める が表示されるまで コンポーネント設定 を下にスクロールします。 必ず「値を含める/除外 オプションを有効に ます。

デモ

製品表示 のみをカウントする場合は、条件の下で commerce.productViews を指定してください。

デモ

これで、計算指標の準備が整いました。

次に、買い物かごに追加 イベントと 購入 イベントに対して同じプロセスを繰り返します。

カートに追加

まず、同じディメンション イベントタイプ をドラッグ&ドロップします。

デモ

同じ変数を使用しているので、重複したフィールドがポップアップで警告されます。 「とにかく追加する をクリックしてください:

デモ

ここで、指標「製品表示回数」と同じプロセスに従います。

  • まず、名前と説明を変更します。
  • 最後に、カウントする条件として commerce.productListAdds を追加します買い物かごに追加
名前
説明
条件
カートに追加
カートに追加
commerce.productListAdds

デモ

購入

まず、以前の両方の指標の場合と同じように、同じディメンション イベントタイプ をドラッグ&ドロップします。

デモ

同じ変数を使用しているので、重複したフィールドがポップアップで警告されます。 「とにかく追加する をクリックしてください:

デモ

ここで、指標「製品表示」と「買い物かごに追加」と同じプロセスに従います。

  • まず、名前と説明を変更します。
  • 最後に、買い物かごにのみ追加をカウントする条件として commerce.purchases を追加します
名前
説明
条件
購入
購入
commerce.purchases

デモ

最終的な設定は次のようになります。 保存して続行 をクリックします。

デモ

1.1.3.5 データビュー設定

この画面にリダイレクトされます。

デモ

このタブでは、重要な設定を変更して、データの処理方法を変更できます。 まず、セッションタイムアウト を 30 分に設定します。 すべてのエクスペリエンスイベントのタイムスタンプにより、セッションの概念をすべてのチャネルにわたって拡張できます。 例えば、顧客が web サイトにアクセスした後にコールセンターに電話するとどうなりますか? カスタムセッションタイムアウトを使用すると、セッションの内容や、そのセッションでデータをどのように結合するかを柔軟に決定できます。

デモ

このタブでは、セグメント/フィルターを使用したデータのフィルタリングなど、他の操作を変更できます。 この演習ではそれをする必要はありません。

デモ

完了したら、「保存して終了 をクリックし ください。

デモ

NOTE
後でこのデータビューに戻って、いつでも設定やコンポーネントを変更できます。 変更は、履歴データの表示方法に影響します。

これで、ビジュアライゼーションと分析のパーツを続行できます。

次の手順

Customer Journey Analyticsの 1.1.4 データ準備 ​ (/ex2.md)

Customer Journey Analytics に戻る

​ すべてのモジュール ​ に戻る

recommendation-more-help
4bbf020c-24db-4a43-b239-88fab142f02d