Panoramica delle dashboard

Panoramica delle dashboard. Le dashboard in LLM-Optimizer aiutano gli addetti al marketing a monitorare la visibilità e il sentiment del brand nelle piattaforme di ricerca di intelligenza artificiale, identificare le opportunità di ottimizzazione e implementare modifiche prescrittive per migliorare le citazioni e le prestazioni.

Le visualizzazioni chiave includono Presenza marchio, Traffico agente e di riferimento, Ispettore URL, Identificazione opportunità, Collaboration e Configurazione cliente.

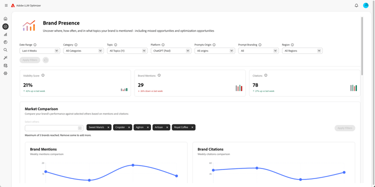
Dashboard di presenza del brand

Dashboard di presenza del marchio

Tiene traccia di come il tuo marchio appare nelle piattaforme di ricerca LLM, inclusa l’analisi del sentiment e il benchmark di altri marchi.

Ulteriori informazioni

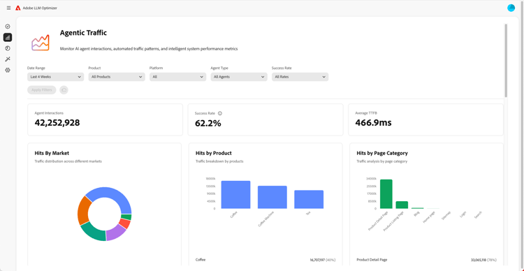
Dashboard traffico agente

Dashboard del traffico agente

Genera traffico da moduli LLM non utilizzati nelle analisi tradizionali, consentendo di collegare l’individuazione basata sull’intelligenza artificiale a coinvolgimento e ricavi.

Ulteriori informazioni

Dashboard traffico di riferimento

Dashboard del traffico di riferimento

Misura le visite umane provenienti da citazioni generate dall’intelligenza artificiale che consentono di scoprire il coinvolgimento effettivo degli utenti di intelligenza artificiale

Ulteriori informazioni

Dashboard di Collaboration

Dashboard di Collaboration

Consente di abilitare il lavoro di squadra interfunzionale consentendo di invitare colleghi in un’area di lavoro condivisa.

Ulteriori informazioni

Dashboard opportunità

Dashboard opportunità

Esamina e assegna priorità a informazioni fruibili che migliorano la visibilità del brand e le prestazioni delle citazioni nelle piattaforme di ricerca basate sull’intelligenza artificiale

Ulteriori informazioni

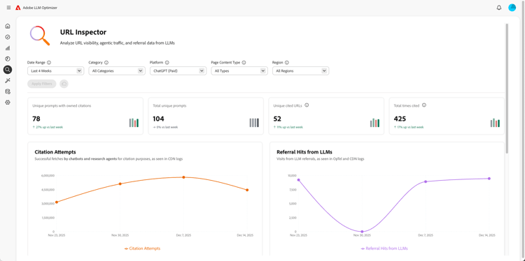
Dashboard di ispezione URL

Dashboard controllo URL

Fornisce visibilità sulle prestazioni degli URL di proprietà negli ambienti di ricerca basati sull’intelligenza artificiale.

Ulteriori informazioni

Dashboard di configurazione del cliente

Dashboard configurazione cliente

Consente alle organizzazioni di controllare il funzionamento di Adobe LLM Optimizer in base alle proprie esigenze specifiche.

Ulteriori informazioni

recommendation-more-help
c815c0f2-e460-4c64-ba18-da1db7461075