Bonnes pratiques relatives à LLM Optimizer

L’optimisation des LLM, également appelée optimisation du moteur de génération (GEO), optimisation du moteur de réponse (AEO) ou optimisation de l’IA (AIO), est la manière dont vous rendez votre marque et votre contenu visibles, fiables et récupérables dans les réponses générées par l’IA sur ChatGPT, Perplexity, Copilot, Gemini et d’autres assistants pilotés par LLM.

Si le référencement traditionnel vous a permis d’avoir un référencement en première page, l’optimisation des LLM vous permet de gagner des citations d’IA et de la visibilité dans les moteurs de réponse. Adobe LLM Optimizer vous permet de mesurer et d’améliorer la visibilité de votre marque dans les moteurs de réponse.

Cet article décrit les bonnes pratiques pour mesurer et améliorer votre visibilité et votre influence dans les environnements de recherche pilotés par l’IA à l’aide d’Adobe LLM Optimizer.

LLM et SEO : principales différences key-differences

Une base de SEO solide prend en charge l’optimisation LLM, mais de nouvelles tactiques sont nécessaires pour assurer la visibilité des réponses générées par l’IA.

NOTE
Actuellement, le trafic SEO est toujours le plus important facteur de trafic vers la plupart des sites web, ce qui le rend très important pour la stratégie de visibilité de votre marque.
SEO
LLM
Basé sur un index
*Basé sur les jetons (données entraînées)
Questions relatives aux liens d’autorité
**Les mentions de marque comptent plus
Rendu JS pris en charge
Rendu JS côté client très limité
Indexation en temps réel
***Génération à enrichissement contextuel (RAG) pour l’actualisation

*Bien que les résultats LLM n’utilisent pas de pages indexées, les LLM utilisent des moteurs de recherche pour améliorer les réponses rapides via la génération à enrichissement contextuel (RAG).

**Les LLM donnent la priorité à la pertinence du contenu et à la présence de la marque par rapport aux liens retour.

***La RAG réduit les hallucinations.

Autres considérations relatives à l’optimisation des LLM :

  • La fraîcheur du contenu est importante : les LLM donnent la priorité au contenu récemment mis à jour. (Les moteurs de recherche donnent également la priorité aux requêtes sensibles au temps, mais s’appuient plus fortement sur d’autres valeurs.)
  • Il est très important d’obtenir des mentions et des citations (provenant de tiers).

Planification stratégique des campagnes

Pour réussir votre campagne d’optimisation LLM, procédez comme suit :

  • Identifiez les sujets à forte valeur ajoutée conformes aux intentions du client ou de la cliente. Alignez l’intention des prompts sur les objectifs commerciaux et les besoins du client ou de la cliente.
  • Repérez les mentions d’autres marques, y compris de la concurrence, pour trouver des lacunes et des opportunités. Concentrez-vous sur les prompts où d’autres marques sont citées, indiquant une opportunité d’inclusion de la marque.
  • Regroupez les prompts par intention à l’aide du clusterig de rubriques : utilisez les rubriques et les champs de recherche pour regrouper des objectifs utilisateurs similaires pour la visibilité de l’évaluation des performances.
  • Évaluez la crédibilité de la marque à l’aide des normes EEAT (Experience, Expertise, Authoritativeness, Trustworthiness) et YMYL (Your Money or Your Life).

Cette approche stratégique garantit des améliorations ciblées de la visibilité des LLM.

Exploiter la visibilité de la marque grâce aux LLM

La visibilité des LLM concerne la fréquence à laquelle votre marque apparaît de manière importante dans les réponses générées par l’IA.

Pour améliorer votre visibilité, suivez ce cycle :

Analyser > Planifier > Agir > S’adapter

  • Analyser : examinez la façon dont votre marque apparaît dans les principaux prompts client sur les LLM.
  • Planifier : ciblez des clusters de prompts ayant une intention similaire pour les campagnes ciblées.
  • Agir : implémentez les modifications et surveillez les changements de visibilité des LLM au fil du temps.
  • S’adapter : affinez les stratégies en fonction des informations exploitables de l’optimiseur.

La compréhension et l’exploitation de ces étapes peuvent aider votre marque à rester pertinente alors que l’IA devient essentielle à la découverte d’informations.

Optimisation sur site : renforcer votre propre contenu

L’optimisation sur site améliore votre propre contenu pour une visibilité des LLM. Il s’agit des actions que vous effectuez sur votre propre site web et vos propriétés numériques pour améliorer la manière dont les LLM perçoivent, accèdent et citent votre marque.

TIP
LLM Optimizer vous suggère des opportunités d’optimisation sur site et hors site dans le tableau de bord Opportunités. Ces opportunités sont spécifiques à votre site. La plupart de ces suggestions peuvent être directement déployées sur votre site à l’aide de LLM Optimizer.

Voici quelques bonnes pratiques d’optimisation :

  1. Garantir l’accessibilité technique

    • Vérifiez les paramètres robots.txt et CDN pour permettre aux agents d’IA d’explorer votre site.
    • Utilisez l’inspecteur d’URL pour identifier les pages bloquées ou inaccessibles. Référez-vous à Inspecteur d’URL.
  2. Actualiser et structurer le contenu

    • Mettez régulièrement à jour 10 à 15 % du contenu des pages. Les LLM donnent la priorité aux nouveaux contenus.
    • Ajoutez des citations et des références à des sources faisant autorité.
    • Utilisez des en-têtes structurés (H1, H2, H3) pour une meilleure analyse.
  3. Intégration des questions fréquentes

    • Ajoutez des questions fréquentes en langage naturel basées sur une analyse des prompts.
    • Répondez aux questions courantes des utilisateurs et des utilisatrices sous forme de conversation.
  4. Surveiller et itérer

    • Utilisez le tableau de bord des opportunités pour identifier les recommandations et agir en conséquence.
    • Suivez le score de visibilité, le sentiment et la fréquence de citation.
    • Ajustez vos données en fonction de l’activité des autres marques (y compris la concurrence) et des tendances des prompts.

Optimisation hors site : étendre l’empreinte de votre marque

L’optimisation hors site se concentre sur l’amélioration de la visibilité de votre marque dans les réponses générées par l’IA en influençant les sources de contenu tierces fréquemment citées par les LLM. Il s’agit de mesures prises en dehors de vos propriétés pour influencer la manière dont les LLM recherchent et citent votre marque.

TIP
LLM Optimizer vous suggère des opportunités d’optimisation sur site et hors site dans le tableau de bord Opportunités. Ces opportunités sont spécifiques à votre site. La plupart de ces suggestions peuvent être directement déployées sur votre site à l’aide de LLM Optimizer.

Principaux canaux hors site :

  • Wikipédia : assurez-vous que les pages sont à jour, qu’elles proviennent de sources fiables et qu’elles sont écrites de façon neutre.
  • Reddit et Quora : participez aux discussions avec des contributions et des mentions de marque authentiques et utiles.
  • Articles et revues affiliés : collaborez avec les éditeurs et éditrices pour un contenu de haute qualité.
  • YouTube et réseaux sociaux : créez des vidéos et des publications qui répondent aux questions courantes.
  • Actualités et relations publiques : une couverture assurée par des médias réputés.

Bonnes pratiques :

  • Diversifiez votre empreinte hors site.
  • Surveillez les citations à l’aide d’Adobe LLM Optimizer. Référez-vous au tableau de bord de la présence de la marque.
  • Mettez à jour le contenu obsolète et recherchez de nouvelles opportunités d’inclusion.
  • Coordonnez-vous avec les équipes de relations publiques et en charge des réseaux sociaux.
  • Veillez à ce que les contributions soient impartiales et informatives.

L’exécution cohérente de ces étapes peut améliorer considérablement la présence de votre marque dans les résultats de recherche pilotés par l’IA.

Mesurer la visibilité des LLM et suivre les modifications

Il est essentiel de comprendre comment votre marque apparaît dans les réponses générées par l’IA afin d’optimiser les LLM. Adobe LLM Optimizer offre un moyen structuré de mesurer la visibilité, de comparer les performances et de suivre les améliorations au fil du temps.

Suivez ces mesures clés :

  • Mentions : nombre de fois où votre marque est mentionnée dans les réponses.
  • Citations : fréquence à laquelle les LLM utilisent votre contenu ou vos sources pour répondre à des questions.
  • Sentiment : si la mention de votre marque est positive, neutre ou négative.
  • Position : l’endroit où votre marque est mentionnée dans la réponse (par exemple, début, milieu ou fin).

Ces mesures se combinent en un score de visibilité qui vous indique la force de la présence de votre marque dans les réponses LLM. Référez-vous au tableau de bord Présence de la marque.

Stratégie de suivi

Pour suivre la progression, procédez comme suit :

  1. Évaluez votre visibilité actuelle.

    • Identifiez la fréquence et l’emplacement où est mentionnée votre marque, ainsi que le sentiment dans Adobe LLM Optimizer. Référez-vous au tableau de bord Présence de la marque.
    • Analysez les prompts où votre marque apparaît et ceux où elle n’apparaît pas.
    • Comparez la visibilité par rapport à d’autres marques, y compris par rapport à vos concurrents (dans Suivi des autres dans le Tableau de bord de configuration cliente).
    • Vérifiez la visibilité sur les plateformes générées par les utilisateurs et les utilisatrices comme Reddit, Quora et Wikipedia. Segmentez par plateforme (ChatGPT, Google AI mode, etc.).
    • Surveillez le trafic généré par l’IA agentique pour savoir quelles pages sont visitées par les LLM. Souvent, le trafic généré par l’IA agentique n’atteint pas la page d’accueil, mais d’autres pages situées plus bas dans la hiérarchie. Référez-vous au tableau de bord Trafic généré par l’IA agentique.
  2. Surveillez les modifications au fil du temps.

    • Utilisez des filtres temporels pour effectuer le suivi des modifications hebdomadaires et mensuelles.
    • Surveillez les pics ou les baisses de score de visibilité.
    • Analysez les tendances du sentiment pour comprendre la perception de la marque.
  3. Mettez en corrélation la visibilité avec le trafic, l’engagement et les conversions.

    • Utilisez les fonctionnalités d’attribution pour associer les améliorations de visibilité au trafic, à l’engagement et aux conversions. Les fonctionnalités d’attribution d’Adobe LLM Optimizer vous permettent de connecter les améliorations des mesures de visibilité (mentions, citations, sentiment) à des résultats commerciaux réels tels que le trafic sur le site, l’interaction client et les conversions. Cela prouve le retour sur investissement de vos efforts d’optimisation.
    • Suivez les modifications apportées au trafic généré par l'IA agentique et au trafic de recommandation pour valider le retour sur investissement de l’optimisation.
  4. Améliorer votre contenu

    • Utilisez le tableau de bord des opportunités de LLM Optimizer pour identifier et apporter immédiatement des modifications spécifiquement recommandées à votre site. Référez-vous aux Opportunités(puis mesurez les résultats). Passez régulièrement en revue la section sur les opportunités et donnez suite aux recommandations.
    • Donnez la priorité aux pages dont la visibilité diminue.
    • Mettez à jour votre site web et d’autres contenus pour le rendre plus pertinent par rapport aux prompts que vous souhaitez cibler.
    • Ajoutez des FAQ à vos pages pour répondre aux questions des utilisateurs et des utilisatrices.
    • Assurez-vous que votre contenu est facile à trouver et à lire pour le LLM. Résolvez les problèmes tels que les pages bloquées ou les problèmes liés au code de votre site web.
    • Veillez à ce que les contributions à des plateformes comme Wikipédia et Reddit soient impartiales, non commerciales et apportent une valeur ajoutée.
    • Utilisez Adobe LLM Optimizer pour suivre l’évolution de votre visibilité au fil du temps.
    • Si vous remarquez que d’autres marques, y compris de la concurrence, sont mentionnées plus souvent, ajustez votre stratégie pour conserver une longueur d’avance.
    • Continuez à mettre à jour votre contenu pour qu’il corresponde à ce que les gens recherchent et à ce sur quoi ils posent des questions.
  5. Ajustez les stratégies hors site et sur site en fonction des analyses.

NOTE
Assurez-vous que votre contenu est visible et accessible pour les LLM. Vous pouvez utiliser le plug-in Chrome pour voir ce que les agents d’IA peuvent afficher.

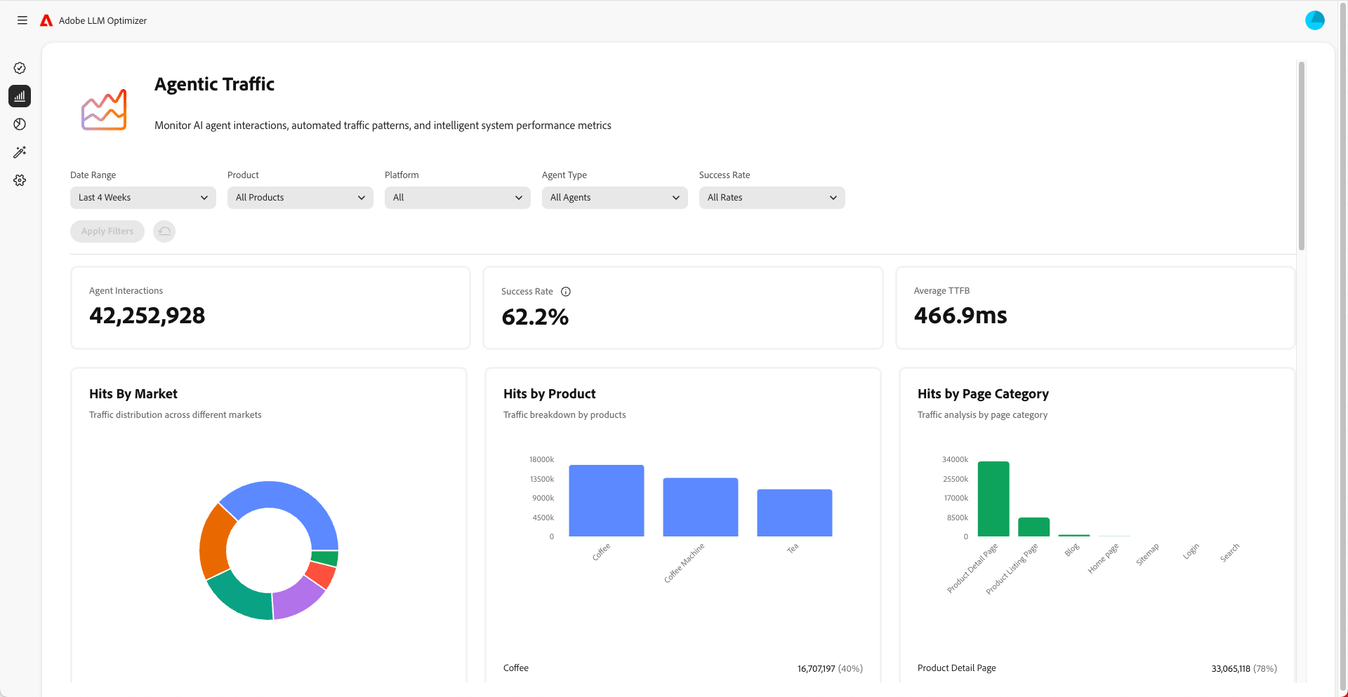
Comprendre le trafic généré par l’IA agentique

Le trafic généré par l’IA agentique fait référence aux visites d’agents d’IA comme ChatGPT, Google AI Mode/Overviews, Copilot ou Perplexity. Ces agents explorent votre site pour recueillir des informations afin de générer des réponses.

Le trafic généré par l’IA agentique s’affiche de deux manières : expérience zéro clic et visibilité sans clics.

Expériences zéro clic

Dans la recherche traditionnelle, les utilisateurs et utilisatrices cliquent sur des sites web pour consommer du contenu. Mais avec les LLM, les utilisateurs et utilisatrices obtiennent souvent des réponses complètes directement dans l’interface de chat ou la page de résultats du moteur de recherche sans jamais visiter votre site. Il s’agit d’une expérience zéro clic.

Ce que cela signifie pour votre marque :

  1. Votre contenu peut être résumé ou cité par un assistant IA.
  2. L’utilisateur ou l’utilisatrice obtient les informations souhaitées sans cliquer sur votre lien.
  3. La visibilité et l’influence de votre site sont dissociées du trafic.

Ainsi, même si vos analyses montrent moins de visites, votre marque peut toujours bénéficier d’une forte visibilité et influence dans les réponses générées par l’IA.

Visibilité sans clics

Le trafic généré par l’IA agentique utilise les robots d’IA qui visitent votre site pour collecter des informations et entraîner des prompts ou y répondre.

Ces robots vous permettent d’effectuer les opérations suivantes :

  1. Explorer vos pages pour extraire des faits, une structure et un contexte.
  2. Utiliser ces données pour générer des réponses pour les utilisateurs et utilisatrices.
  3. Citer votre marque ou votre contenu, même sans aucun clic d’un être humain.

En quoi est-ce important ?

  • Votre contenu peut influencer indirectement les décisions des utilisateurs et utilisatrices.
  • Vous pouvez influencer le comportement d’achat, la perception de la marque ou la confiance sans les mesures d’engagement traditionnelles.

Le suivi du trafic généré par l’IA agentique vous aide à comprendre comment l’IA voit et utilise votre contenu.

Optimiser le trafic généré par l’IA agentique

Pour optimiser le trafic généré par l’IA agentique :

Voici les mesures à surveiller :

  • Accès des agents par URL
  • Taux de succès des requêtes des robots
  • Fréquence de citation par page
  • Sentiment et placement des mentions de la marque
  • Tendances du score de visibilité dans le temps
recommendation-more-help
96599636-bca8-420a-a550-2b9481b52117