Adobe LLM Optimizer

Adobe LLM Optimizer est une application IA dédiée à l’optimisation du moteur de génération, conçue pour aider les marques à améliorer leur visibilité, leur précision et leur influence dans les environnements de recherche pilotés par l’IA. Il fournit des informations sur la présence de la marque dans les réponses générées par l’IA, propose des recommandations de contenu prescriptives et automatise les correctifs d’optimisation.

Prise en main de LLM Optimizer

Présentation de LLM Optimizer

Présentation de LLM Optimizer

Découvrez comment Adobe LLM Optimizer améliore la visibilité de la marque dans les recherches pilotées par l’IA.

En savoir plus

Guide de démarrage rapide

Guide de démarrage rapide

Découvrez comment vous familiariser rapidement avec LLM Optimizer.

En savoir plus

Présentation des tableaux de bord

Présentation des tableaux de bord

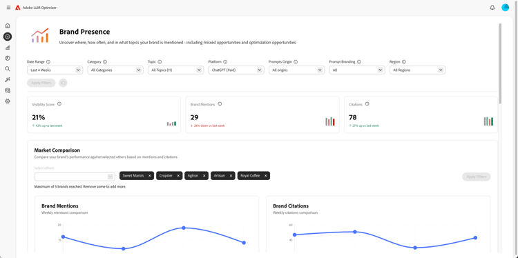
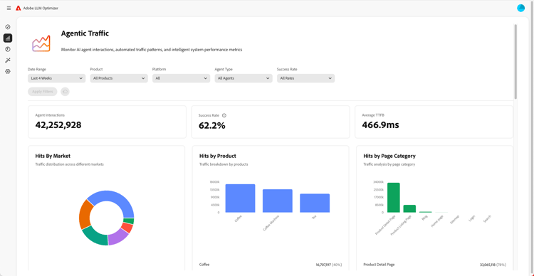
Découvrez comment obtenir des informations et des recommandations pour votre site à l’aide de tableaux de bord.

En savoir plus

En savoir plus sur LLM Optimizer

Bonnes pratiques relatives à la configuration des catégories, rubriques, invites et suivi d'autres utilisateurs

Bonnes pratiques pour configurer des catégories, des rubriques, des invites et le suivi d'autres utilisateurs

Découvrez comment configurer LLM Optimizer pour une surveillance de marque personnalisée et une analyse de contenu stratégique.

En savoir plus

Bonnes pratiques relatives à l’optimisation de LLM à l’aide de Adobe LLM Optimizer

Bonnes pratiques relatives à l’optimisation de LLM à l’aide de Adobe LLM Optimizer

Découvrez comment LLM Optimizer peut vous aider à renforcer l’autorité de la marque dans la recherche et la découverte d’IA.

En savoir plus

Explorer les fonctionnalités du Adobe LLM Optimizer

Explorer les fonctionnalités du Adobe LLM Optimizer

Façonnez la présence de votre marque dans les résultats de recherche de l’IA avec Adobe LLM Optimizer. Obtenez des informations géographiques, améliorez la visibilité sur les LLM et stimulez une croissance mesurable du trafic.

En savoir plus

Optimiser dans Edge

Optimiser dans Edge

Optimiser dans Edge

Découvrez comment diffuser des optimisations dans LLM Optimizer sans apporter de modifications de création requises.

En savoir plus

recommendation-more-help
96599636-bca8-420a-a550-2b9481b52117