1.1.5 Visualización mediante Customer Journey Analytics

Objetivos

  • Explicación de la IU de Analysis Workspace
  • Conozca algunas funciones que hacen que Analysis Workspace sea tan diferente.
  • Obtenga información sobre cómo analizar en CJA mediante Analysis Workspace

Contexto

En estos ejercicios utilizará Analysis Workspace dentro de CJA para analizar vistas de productos, canales de productos, pérdidas, etc.

Cubriremos algunas de las consultas realizadas en el Módulo 7: Servicio de consultas para que pueda ver lo fácil que es ejecutar las mismas consultas y más pero sin usar SQL y dependiendo únicamente de la filosofía de arrastrar y soltar de Analysis Workspace.

Usemos el proyecto que creó en la preparación de datos de 1.1.4 en Analysis Workspace, así que vaya a https://analytics.adobe.com.

Haga clic para abrir el proyecto --aepUserLdap-- - Omnichannel Analysis.

demostración

Con el proyecto abierto y la vista de datos --aepUserLdap-- - Omnichannel Analysis seleccionada, está listo para empezar a crear sus primeras visualizaciones.

demostración

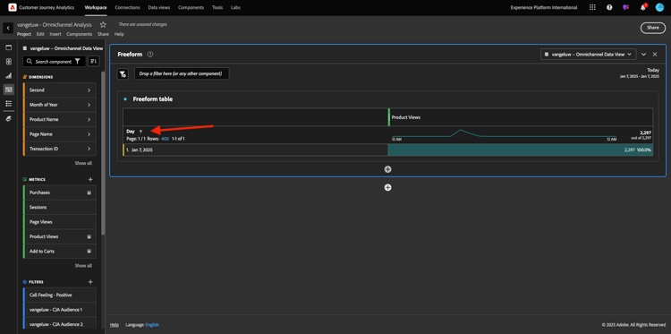
¿Cuántas vistas de productos tenemos diariamente?

En primer lugar, debe seleccionar las fechas adecuadas para analizar los datos. Vaya al menú desplegable de calendario en el lado derecho del lienzo. Haga clic en él y seleccione el intervalo de fechas aplicable.

demostración

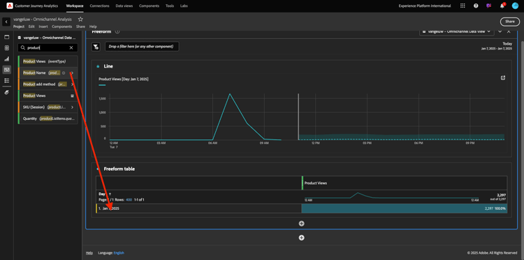
En el menú del lado izquierdo (área de componentes), busque la Métrica calculada Vistas del producto. Selecciónelo, arrástrelo y suéltelo en el lienzo, en la parte superior derecha de la tabla de forma libre.

demostración

Automáticamente, se agregará la dimensión Day para crear su primera tabla. Ahora puedes ver tu pregunta respondida en el vuelo.

demostración

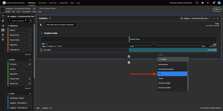
A continuación, haga clic con el botón derecho en el resumen de la métrica. Haga clic en Visualizar.

demostración

Haga clic en Línea.

demostración

Verá las vistas de sus productos por hora.

demostración

Puede cambiar el ámbito de tiempo al día haciendo clic en Configuración dentro de la visualización.

demostración

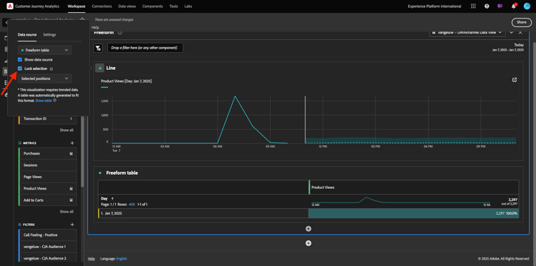
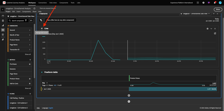
Haga clic en el punto al lado de Línea para Administrar el Source de datos.

demostración

A continuación, haga clic en Bloquear selección y seleccione Elementos seleccionados para bloquear esta visualización y que siempre muestre una cronología de vistas de productos.

demostración

Principales 5 productos vistos

¿Cuáles son los 5 productos más visitados?

Recuerde guardar el proyecto de vez en cuando.

Sistema operativo
Método abreviado
Windows
Control + S
Mac
Comando + S

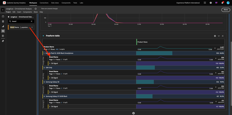
Empecemos a encontrar los 5 productos más vistos. En el menú del lado izquierdo, busque Nombre del producto - Dimension.

demostración

Ahora arrastre y suelte Nombre de producto para reemplazar la dimensión Día:

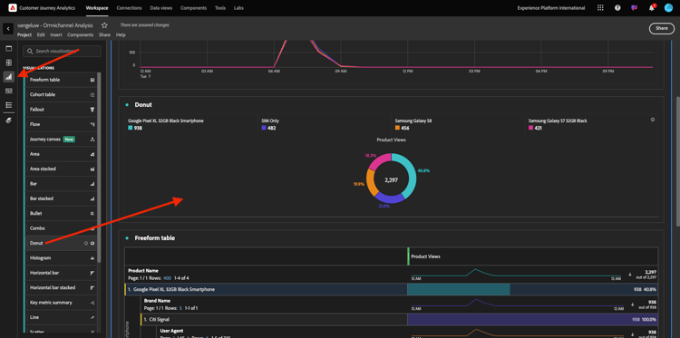
Este será el resultado. Seleccione los 4 nombres de productos y verá la actualización de la visualización.

demostración

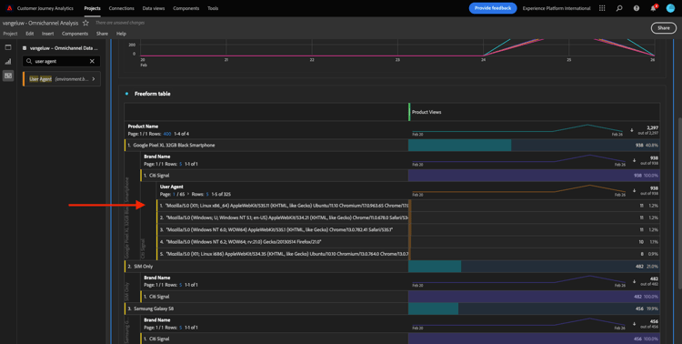
A continuación, intente desglosar uno de los productos por Nombre de marca. Busque brandName y arrástrelo bajo el primer nombre de producto.

demostración

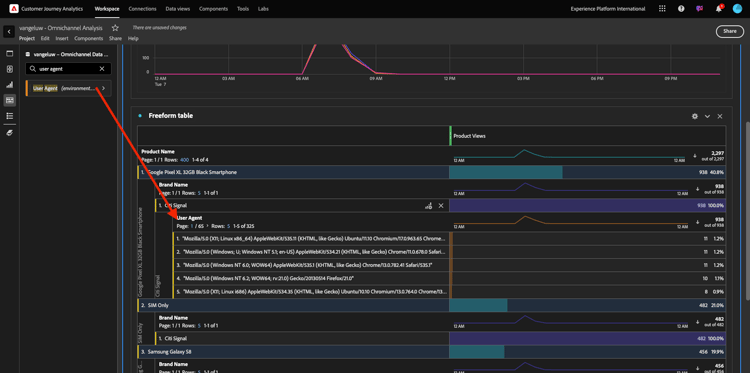
A continuación, realice un desglose utilizando el agente de usuario. Busque Agente de usuario y arrástrelo bajo el nombre de la marca.

demostración

A continuación, verá esto:

demostración

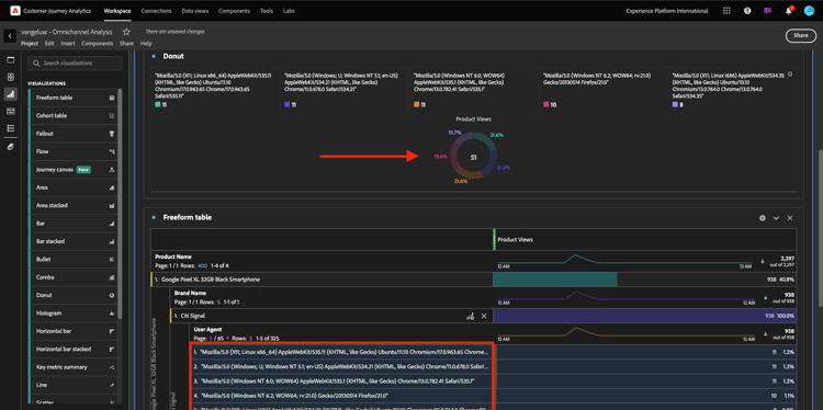
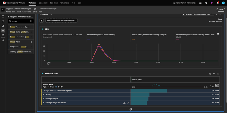
Por último, puede añadir más visualizaciones. En el lado izquierdo, debajo de visualizaciones, busque Donut. Tome Donut, arrástrelo y suéltelo en el lienzo bajo la visualización Línea.

demostración

A continuación, en la tabla, seleccione las primeras 5 filas del agente de usuario del desglose que hicimos en Google Pixel XL Black Smartphone de 32 GB > Citi Signal. Mientras selecciona las 3 filas, mantenga presionado el botón CTRL (en Windows) o el botón Comando (en Mac). Verá cómo se actualiza el gráfico de anillo.

demostración

Incluso puede adaptar el diseño para que sea más legible, haciendo que el gráfico Línea y el gráfico Anillo sean un poco más pequeños para que puedan encajar uno junto al otro:

demostración

Haz clic en el punto al lado de Anillo para administrar el Source de datos.
A continuación, haga clic en Bloquear selección para bloquear esta visualización y que siempre muestre una cronología de vistas de productos.

demostración

Obtenga más información acerca de las visualizaciones con Analysis Workspace aquí:

Canal de interacción de productos, desde la visualización hasta la compra

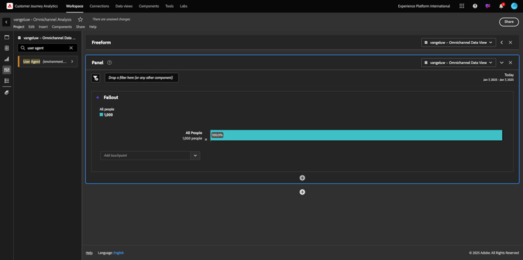
Hay muchas maneras de resolver esta pregunta. Uno de ellos es utilizar el tipo de interacción de producto y utilizarlo en una tabla de forma libre. Otra forma es usar una Visualización de abandonos. Usemos el último ya que queremos visualizar y analizar al mismo tiempo.

Cierre el panel actual haciendo clic aquí:

demostración

Ahora agregue un nuevo panel en blanco al hacer clic en + Agregar panel en blanco.

demostración

Haga clic en la visualización Abandonos.

demostración

Seleccione el mismo intervalo de fechas que en el ejercicio anterior.

demostración

Entonces verá esto…

demostración

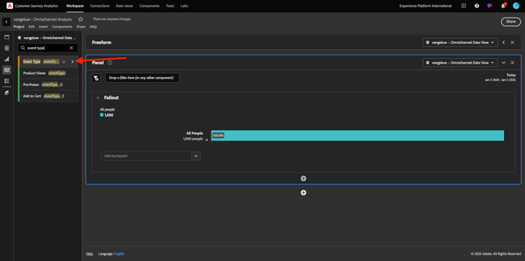
Busque la dimensión Tipo de evento en los componentes del lado izquierdo. Haga clic en la flecha para abrir la dimensión.

demostración

Verá todos los tipos de eventos disponibles.

demostración

Seleccione el elemento commerce.productViews y arrástrelo y suéltelo en el campo Agregar punto de contacto dentro de la Visualización de visitas en el orden previsto.

demostración

Haz lo mismo con commerce.productListAdds y commerce.purchases y suéltalos en el campo Agregar Touchpoint dentro de la Visualización de abandonos. La visualización tendrá este aspecto:

demostración

Puedes hacer muchas cosas aquí. Algunos ejemplos: compare con el paso del tiempo, compare cada paso por dispositivo o compare por fidelidad. Sin embargo, si desea analizar cosas interesantes como por qué los clientes no compran después de agregar un artículo al carro de compras, podemos utilizar la mejor herramienta de CJA: hacer clic con el botón derecho.

Haga clic con el botón derecho en el punto de contacto commerce.productListAdds. Luego haz clic en Abandonos por desglose en este punto de contacto.

demostración

Se creará una nueva tabla de forma libre para analizar qué hicieron las personas si no realizaron la compra.

demostración

Cambie Tipo de evento por Nombre de página, en la nueva tabla de forma libre, para ver a qué páginas se dirigen en lugar de la página de confirmación de compra.

demostración

¿Qué hacen las personas en el sitio antes de llegar a la página Cancelar servicio?

De nuevo, hay muchas maneras de realizar este análisis. Usemos el análisis de flujo para iniciar la parte de descubrimiento.

Cierre el panel actual haciendo clic aquí y, a continuación, agregue un nuevo panel en blanco haciendo clic en + Agregar panel en blanco.

demostración

Haga clic en la visualización Flujo.

demostración

Entonces verá esto… Seleccione el mismo intervalo de fechas que en el ejercicio anterior. Haga clic en Aplicar.

demostración

Busque la dimensión Nombre de página en los componentes del lado izquierdo y haga clic en la flecha para abrir la dimensión.

demostración

Encontrará todas las páginas vistas. Buscar el nombre de página: Cancelar servicio.
Arrastre y suelte Cancelar servicio en la visualización de flujo del campo central. Haga clic en Generar.

demostración

A continuación, verá esto:

demostración

Analicemos ahora si los clientes que visitaron la página Cancelar servicio en el sitio web también llamaron al centro de llamadas y cuál fue el resultado.

En las dimensiones, vuelva atrás y luego busque Tipo de interacción de llamada.
Arrastre y suelte Tipo de interacción de llamada para reemplazar la primera interacción a la derecha en Visualización de flujo.

demostración

Ahora está viendo el ticket de asistencia de los clientes que llamaron al centro de llamadas después de visitar la página Cancelar servicio.

demostración

A continuación, en las dimensiones, busca Sensación de llamada. Arrástrela y suéltela para reemplazar la primera interacción a la derecha en Visualización de flujo.

demostración

A continuación, verá esto:

demostración

Como puede ver, hemos ejecutado un análisis omnicanal utilizando la Visualización de flujo. Gracias a eso hemos encontrado que parece que algunos clientes que estaban pensando en cancelar su servicio, tuvieron una sensación positiva después de llamar al centro de llamadas. ¿Tal vez hemos cambiado de opinión con un ascenso?

¿Qué rendimiento tienen los clientes con un contacto del centro de llamadas positivo respecto a los KPI principales?

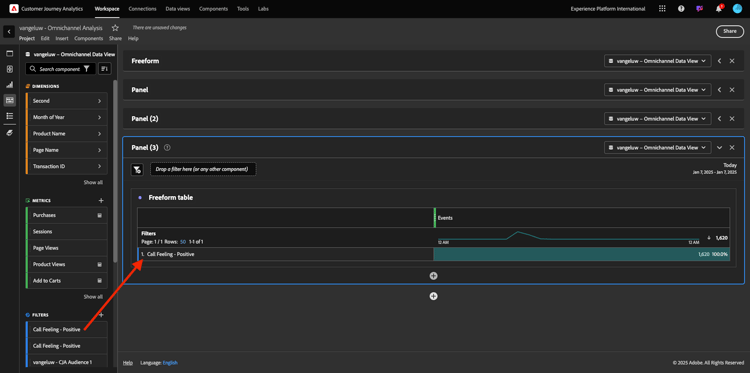
Primero segmentemos los datos para obtener solamente usuarios con llamadas positivas. En CJA, los segmentos se denominan Filtros. Vaya a los filtros dentro del área del componente (en el lado izquierdo) y haga clic en +.

demostración

Dentro del Generador de filtros, asigne un nombre al filtro

Nombre
Descripción
Sensación de llamada: positiva
Sensación de llamada: positiva

demostración

En los componentes (dentro del Generador de filtros), busque Sensación de llamada y arrástrela y suéltela en la definición del Generador de filtros.

demostración

Ahora seleccione positivo como valor para el filtro.

demostración

Cambie el ámbito al nivel Persona. Haga clic en Guardar.

demostración

Entonces volverás a estar aquí. Si aún no lo ha hecho, cierre el panel anterior y agregue un nuevo panel en blanco haciendo clic en + Agregar panel en blanco.

demostración

Seleccione el mismo intervalo de fechas que en el ejercicio anterior. Haga clic en Aplicar.

demostración

Haga clic en Tabla de forma libre.

demostración

Ahora arrastre y suelte el filtro que acaba de crear.

demostración

Tiempo para añadir algunas métricas. Comience con Vistas del producto. Arrastre y suelte en la tabla de forma libre. También puede eliminar la métrica Eventos.

demostración

Haz lo mismo con Personas, Agregar al carro y Compras. Vas a terminar con una mesa como esta.

demostración

Gracias al primer análisis de flujo, surgió una nueva pregunta. Por lo tanto, decidimos crear esta tabla y comparar algunos KPI con un segmento para responder esa pregunta. Como puede ver, el tiempo para obtener información es mucho más rápido que usar SQL o usar otras soluciones de BI.

Resumen de Customer Journey Analytics y Analysis Workspace

Como ha aprendido en este laboratorio, Analysis Workspace vincula los datos de todos los canales para analizar el recorrido completo del cliente. Además, recuerde que puede incluir datos en el mismo espacio de trabajo que no esté vinculado al recorrido.
Puede resultar muy útil incluir datos desconectados en el análisis para dar contexto al recorrido. Algunos ejemplos incluyen datos de NPS, encuestas, eventos de Facebook Ads o interacciones sin conexión (no identificadas).

Pasos siguientes

Ir a Resumen y beneficios

Volver a Customer Journey Analytics

Volver a Todos los módulos

recommendation-more-help
4bbf020c-24db-4a43-b239-88fab142f02d