1.1.3 Crear una vista de datos

Objetivos

  • Información sobre la IU de vista de datos
  • Comprender la configuración básica de la definición de visita
  • Explicación de la atribución y la persistencia en una vista de datos

Vista de datos de 1.1.3.1

Con la conexión terminada, ahora puede progresar para influir en la visualización de. Una diferencia entre Adobe Analytics y CJA es que CJA necesita una vista de datos para limpiar y preparar los datos antes de la visualización.

Una vista de datos es similar al concepto de Grupos de informes virtuales en Adobe Analytics, donde define definiciones de visitas según el contexto, filtros y también cómo se llaman los componentes.

Necesitará un mínimo de una vista de datos por conexión. Sin embargo, en algunos casos de uso, es recomendable tener varias vistas de datos para la misma conexión, con el objetivo de proporcionar perspectivas diferentes a equipos diferentes.
Si quiere que su empresa se base en los datos, debe adaptar cómo se ven los datos en cada equipo. Algunos ejemplos:

  • Métricas de UX solo para el equipo de diseño de UX
  • Utilice los mismos nombres para los KPI y las métricas para Google Analytics que para Customer Journey Analytics, de modo que el equipo de análisis digital solo pueda hablar un idioma.
  • Vista de datos filtrada para mostrar, por ejemplo, datos de un solo mercado, de una marca o solo de dispositivos móviles.

En la pantalla Conexiones, marque la casilla de verificación que aparece delante de la conexión que acaba de crear. Haga clic en Crear vista de datos.

demostración

Se le redirigirá al flujo de trabajo Crear vista de datos.

demostración

Definición de vista de datos 1.1.3.2

Ahora puede configurar las definiciones básicas para la vista de datos.

demostración

La conexión que creó en el ejercicio anterior ya está seleccionada. Su conexión se llama --aepUserLdap-- – Omnichannel Data Connection.

demostración

A continuación, asigne un nombre a la vista de datos según esta convención de nomenclatura: --aepUserLdap-- – Omnichannel Data View.

Escriba el mismo valor para la descripción: --aepUserLdap-- – Omnichannel Data View.

Nombre
Descripción
ID externo
--aepUserLdap-- – Omnichannel Data View
--aepUserLdap-- – Omnichannel Data View
--aepUserLdap--123

demostración

Para la Zona horaria, seleccione la zona horaria Hora del meridiano de Greenwich; Monrovia, Casablanca [GMT]. Este es un entorno realmente interesante, ya que algunas empresas operan en diferentes países y regiones geográficas. Asignar el huso horario adecuado para cada país evitará errores típicos en los datos, como creer que, por ejemplo, en Perú, la mayoría de la gente compra camisetas a las 4:00 AM.

demostración

También puede modificar la nomenclatura de las métricas principales (Persona, Sesión y Evento). Esto no es obligatorio, pero a algunos clientes les gusta utilizar Personas, Visitas y Visitas en lugar de Persona, Sesión y Eventos (convención de nombres predeterminada de Customer Journey Analytics).

Ahora debe tener configurada la siguiente configuración:

demostración

Haz clic en Guardar y continuar.

demostración

Haga clic en Guardar.

demostración

1.1.3.3 componentes de vista de datos

En este ejercicio, configurará los componentes que necesita para analizar los datos y visualizarlos con Analysis Workspace. En esta interfaz de usuario, hay tres áreas principales:

  • Izquierda: componentes disponibles de los conjuntos de datos seleccionados
  • Medio: componentes añadidos a la vista de datos
  • Lado derecho: Configuración de componentes

demostración

Ahora tiene que arrastrar y soltar los componentes que necesita para el análisis en Componentes agregados. Para ello, debe seleccionar los componentes en el menú de la izquierda y arrastrarlos y soltarlos en el lienzo en el centro.

Empecemos con el primer componente: Nombre (web.webPageDetails.name). Busque este componente y, a continuación, arrástrelo y suéltelo en el lienzo.

demostración

Este componente es el nombre de página, tal como se puede derivar de la lectura del campo de esquema (web.webPageDetails.name).

Sin embargo, usar Name como nombre no es la mejor convención de nombres para que un usuario empresarial entienda rápidamente esta dimensión.

Cambiemos el nombre a Nombre de página. Haga clic en el componente y cambie su nombre en el área Configuración de componentes.

demostración

Algo muy importante es la configuración de persistencia. El concepto de evars y prop no existe en CJA, pero la configuración de Persistencia hace posible un comportamiento similar.

demostración

Si no cambia esta configuración, CJA interpretará la dimensión como Prop (nivel de visita). Además, podemos cambiar la Persistencia para que la dimensión sea una eVar (persista el valor a través del recorrido).

Si no está familiarizado con eVars y Props, puede leer más sobre ellos en la documentación.

Dejemos el nombre de página como una prop. Por lo tanto, no es necesario que cambie ninguna Configuración de persistencia.

Nombre del componente a buscar
Nuevo nombre
Configuración de persistencia
Nombre (web.webPageDetails.name)
Nombre de página

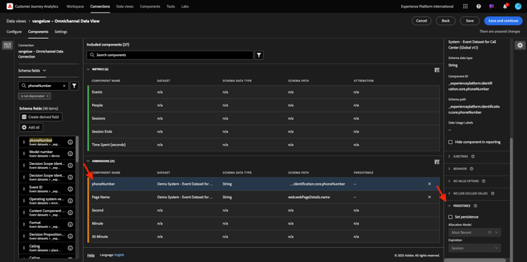
A continuación, elija la dimensión phoneNumber y suéltela en el lienzo. El nuevo nombre debe ser Número de teléfono.

demostración

Por último, vamos a cambiar la configuración de Persistencia, ya que el Número móvil debe persistir en el nivel de usuario.

Para cambiar la Persistencia, desplácese hacia abajo en el menú derecho y abra la pestaña Persistencia:

demostración

Marque la casilla de verificación para modificar la configuración de persistencia. Seleccione Más reciente y el ámbito Persona (ventana de informes), ya que solo nos importa el último número de móvil de esa persona. Si el cliente no rellena el móvil en visitas futuras, aún verá rellenado este valor.

Nombre del componente a buscar
Nuevo nombre
Configuración de persistencia
phoneNumber
Número de teléfono
Más reciente, ventana Informes de personas

demostración

El siguiente componente es web.webPageDetails.pageViews.value.

En el menú del lado izquierdo, busque web.webPageDetails.pageViews.value. Arrastre y suelte esta métrica en el lienzo.

Cambie el nombre a Vistas de página en la configuración de componentes.

Nombre del componente a buscar
Nuevo nombre
Configuración de atribución
web.webPageDetails.pageViews.value
Page Views

demostración

Para la configuración de atribución, no es necesario cambiar nada.

Nota: La configuración de persistencia en las métricas también se puede cambiar en Analysis Workspace. En algunos casos, puede optar por configurarlo aquí para evitar que los usuarios empresariales tengan que pensar cuál es el mejor modelo de persistencia.

A continuación, tendrá que configurar muchas dimensiones y métricas, como se indica en la tabla siguiente.

DIMENSIONES

Nombre del componente a buscar
Nuevo nombre
Configuración de persistencia
brandName
Nombre de marca
Más reciente, sesión
sensación de llamada
Sensación de llamada
ID de llamada
Tipo de interacción de llamada
callTopic
Tema de llamada
Más reciente, sesión
ecid
ECID
Más reciente, ventana Informes de personas
correo electrónico
ID de correo electrónico
Más reciente, ventana Informes de personas
Tipo de pago
Tipo de pago
Método de adición de producto
Método de adición de producto
Más reciente, sesión
Tipo de evento
Tipo de evento
Nombre (productListItems.name)
Nombre del producto
SKU
SKU (sesión)
Más reciente, sesión
El ID de transacción
El ID de transacción
URL (web.webPageDetails.URL)
URL
Agente de usuario
Agente de usuario
Más reciente, sesión

MÉTRICAS

Nombre del componente a buscar
Nuevo nombre
Configuración de atribución
Cantidad
Cantidad
commerce.order.priceTotal
Ingresos

La configuración debería tener este aspecto. No olvides guardar tu vista de datos. Así que haga clic en Guardar ahora.

demostración

1.1.3.4 métricas calculadas

Aunque ha organizado todos los componentes de la vista de datos, aún debe adaptar algunos de ellos para que los usuarios empresariales estén listos para iniciar el análisis.

Si lo recuerda, no introdujo métricas específicas, como Agregar al carro de compras, Vista de producto o Compras, en la Vista de datos.
Sin embargo, tiene una dimensión llamada: Tipo de evento. Por lo tanto, puede derivar estos tipos de interacción creando 3 métricas calculadas.

Empecemos con la primera métrica: Vistas del producto.

En el lado izquierdo, busque Tipo de evento y seleccione la dimensión. A continuación, arrástrelo y suéltelo en el lienzo Componentes incluidos.
Haga clic para seleccionar la nueva métrica Tipo de evento.

demostración

Ahora cambie el nombre y la descripción del componente a los siguientes valores:

Nombre del componente
Descripción del componente
Vistas del producto
Vistas del producto

demostración

Ahora contemos solamente eventos de vistas del producto. Para ello, desplácese hacia abajo en Configuración de componentes hasta que vea Incluir valores de exclusión. Asegúrese de habilitar la opción Establecer valores de inclusión/exclusión.

demostración

Ya que solamente desea contar Vistas del producto, especifique commerce.productViews con los criterios.

demostración

La métrica calculada ya está lista.

A continuación, repite el mismo proceso para los eventos Agregar al carro de compras y Comprar.

Añadir al carro

Primero arrastre y suelte la misma dimensión Tipo de evento.

demostración

Verá una ventana emergente que alerta de un campo duplicado, ya que estamos utilizando la misma variable. Haz clic en Agregar de todos modos:

demostración

Ahora, siga el mismo proceso que hemos seguido para las vistas de producto de la métrica:

  • Cambie primero el nombre y la descripción.
  • Finalmente, agregue commerce.productListAdds como criterios para contar solo Agregar al carro de compras
Nombre
Descripción
Criterios
Añadir al carro
Añadir al carro
commerce.productListAdds

demostración

Compras

Primero, arrastre y suelte la misma dimensión Tipo de evento que hicimos para las dos métricas anteriores.

demostración

Verá una ventana emergente que alerta de un campo duplicado, ya que estamos utilizando la misma variable. Haz clic en Agregar de todos modos:

demostración

Ahora, siga el mismo proceso que para las métricas Vistas del producto y Agregar al carro de compras:

  • Cambie primero el nombre y la descripción.
  • Finalmente, agregue commerce.purchases como criterio para contar solo Agregar a carros de compras
Nombre
Descripción
Criterios
Compras
Compras
commerce.purchases

demostración

La configuración final debería ser similar a esta. Haz clic en Guardar y continuar.

demostración

Configuración de vista de datos 1.1.3.5

Se le debe redirigir a esta pantalla:

demostración

En esta pestaña, puede modificar algunas configuraciones importantes para cambiar la forma en que se procesan los datos. Empecemos por establecer Tiempo de espera de sesión en 30 minutos. Gracias a la marca de tiempo de cada evento de experiencia, puede ampliar el concepto de sesión a todos los canales. Por ejemplo, ¿qué sucede si un cliente llama al centro de llamadas después de visitar el sitio web? Con los tiempos de espera de sesión personalizados tiene mucha flexibilidad para decidir qué es una sesión y cómo esa sesión combinará los datos.

demostración

En esta pestaña puede modificar otras cosas como filtrar los datos mediante un segmento o filtro. No tendrá que hacer eso en este ejercicio.

demostración

Una vez finalizado, haga clic en Guardar y finalizar.

demostración

NOTE
Puede volver a esta vista de datos posteriormente y cambiar la configuración y los componentes en cualquier momento. Los cambios afectarán a la forma en que se muestran los datos históricos.

Ahora puede continuar con la parte de visualización y análisis.

Pasos siguientes

Ir a la preparación de datos de 1.1.4 en Customer Journey Analytics(./ex2.md)

Volver a Customer Journey Analytics

Volver a Todos los módulos

recommendation-more-help
4bbf020c-24db-4a43-b239-88fab142f02d