1.1.5 Visualization using Customer Journey Analytics

Objectives

  • Understand Analysis Workspace UI
  • Learn some feature that make Analysis Workspace so different.
  • Learn how to analyze in CJA using Analysis Workspace

Context

In this exercises you will use Analysis Workspace within CJA to analyze product views, product funnels, churn etc.

We will cover some of the queries done in Module 7 - Query Service so you can see how easy is to run the same queries and more but without using SQL and relying only on the drag and drop philosophy of Analysis Workspace.

Let’s use the project you created in 1.1.4 Data Preparation in Analysis Workspace, so go to https://analytics.adobe.com.

Click to open your project --aepUserLdap-- - Omnichannel Analysis.

demo

With your project opened and the Data View --aepUserLdap-- - Omnichannel Analysis selected, you’re ready to start building your first visualizations.

demo

How many product views do we have on a daily basis

First of all, you need to select the right dates to analyze the data. Go to the calendar dropdown on the right side of the canvas. Click on it and select the applicable date range.

demo

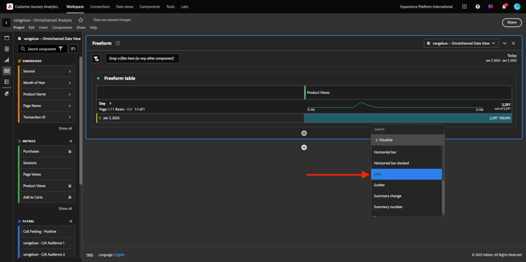
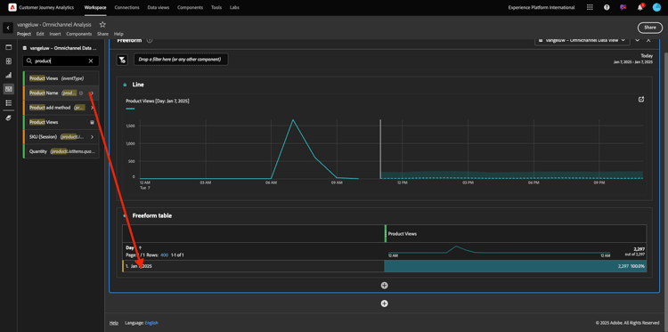
In the left side menu (components area), find the Calculated Metric Product Views. Select it and drag and drop it in to the canvas, on the top right within the freeform table.

demo

Automatically the dimension Day will be added to create your first table. Now you can see your question answered on the fly.

demo

Next, right-click on the metric summary. Click Visualize.

demo

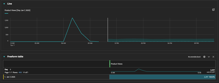
Click Line.

demo

You’ll see your products views by hour.

demo

You can change the time scope to day by clicking on Settings within the visualization.

demo

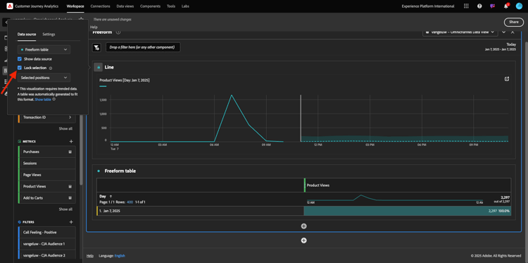
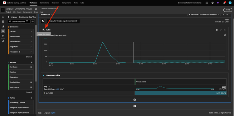
Click on the dot next to Line to Manage the Data Source.

demo

Next, click Lock Selection and select Selected Items to lock this visualization so that it always displays a timeline of Product Views.

demo

Top 5 Products Viewed

What are the top 5 products viewed?

Remember to save project every now and then.

OS
Short cut
Windows
Control + S
Mac
Command + S

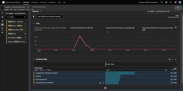
Let’s start finding the top 5 products viewed. In the left side menu, find the Product Name - Dimension.

demo

Now drag and drop Product Name to replace the Day dimension:

This will be the result. Select the 4 product names and you’ll see the vizualization update.

demo

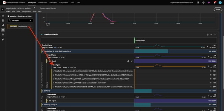
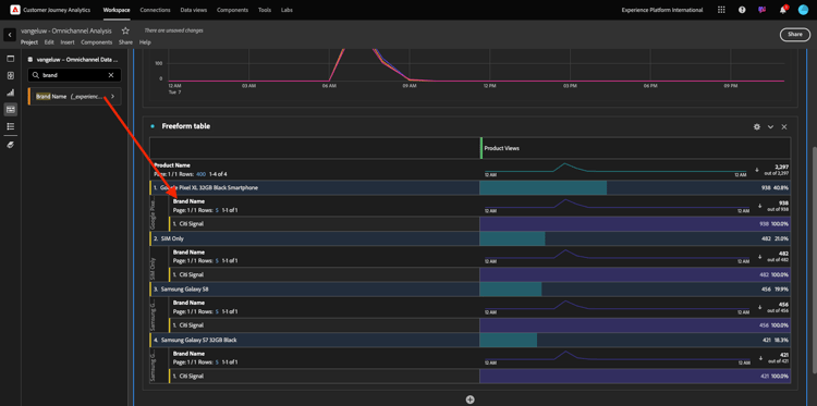
Next, try to breakdown one of the products by Brand Name. Search for brandName and drag it under the first product name.

demo

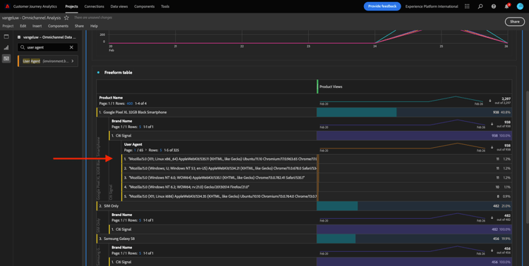
Next, do a breakdown using the User Agent. Search for User Agent and drag it under the brand name.

demo

You’ll then see this:

demo

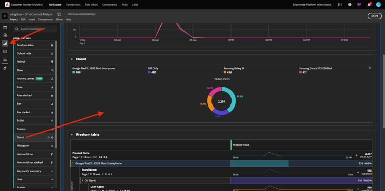
Finally you can add more visualizations. On the left side, under visualizations, search for Donut. Take Donut, drag-and-drop it on the canvas under the Line visualization.

demo

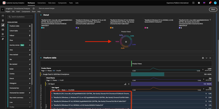
Next, in the Table, select the first 5 User Agent rows from the breakdown we did under Google Pixel XL 32GB Black Smartphone > Citi Signal. While selecting the 3 rows, hold the CTRL button (on Windows) or the Command button (on Mac). You’ll see the donut chart updating.

demo

You can even adapt the design to be more readable, by making both the Line graph and the Donut graph a bit smaller so they can fit next to each other:

demo

Click on the dot next to Donut to Manage the Data Source.
Next, click Lock Selection to lock this visualization so that it always displays a timeline of Product Views.

demo

Find out more about visualizations using Analysis Workspace here:

Product Interaction funnel, from viewing to buying

There are many ways to solve this question. One of them is to use Product Interaction Type and use it on a freeform table. Another way is to use a Fallout Visualization. Let’s use the last one as we want to visualize and analyze at the same time.

Close the current panel we have by clicking here:

demo

Now add a new blank panel by clicking on + Add Blank Panel.

demo

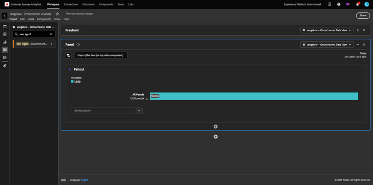
Click the visualization Fallout.

demo

Select the same date range as in the previous exercise.

demo

You’ll then see this.

demo

Find the dimension Event Type under the components on the left side. Click on the arrow to open the dimension.

demo

You’ll see all available Event Types.

demo

Select the item commerce.productViews and drag and drop it onto the Add Touchpoint field inside the Fallout Visualization.

demo

Do the same with commerce.productListAdds and commerce.purchases and drop them onto the Add Touchpoint field inside the Fallout Visualization. Your visualization will now look like this:

demo

You can do many things here. Some examples: compare over time, compare each step by device or compare by loyalty. However, if you want to analyze interesting things like why customers don’t purchase after adding an item to their cart, we can use the best tool in CJA: right-click.

Right click on the touchpoint commerce.productListAdds. Then click on Breakdown fallout at this touchpoint.

demo

A new freeform table will be created to analyze what the people did if they didn’t purchase.

demo

Change the Event Type by Page Name, in the new freeform table, to see which pages they are going instead of the Purchase Confirmation Page.

demo

What do people do on the site before reaching the Cancel Service page?

Again, there are many ways to perform this analysis. Let’s use the flow analysis to start the discovery part.

Close the current panel by clicking here and then add a new blank panel by clicking on + Add Blank Panel.

demo

Click the visualization Flow.

demo

You’ll then see this. Select the same date range as in the previous exercise. Click Apply.

demo

Find the dimension Page Name under the components on the left side and click the arrow to open the dimension.

demo

You’ll find all pages viewed. Find the page name: Cancel Service.
Drag and drop Cancel Service into the Flow Visualization on the middle field. Click Build.

demo

You’ll then see this:

demo

Let’s now analyze if customers who visited the Cancel Service page on the website also called the callcenter, and what the outcome was.

Under the dimensions, go back and then find Call Interaction Type.
Drag and drop Call Interaction Type to replace the first interaction on the right within the Flow Visualization.

demo

You’re now seeing the support ticket of the customers that called the call center after visiting the Cancel Service page.

demo

Next, under the dimensions, search for Call Feeling. Drag and drop it to replace the first interaction on the right within the Flow Visualization.

demo

You’ll then see this:

demo

As you can see, we have run an omnichannel analysis using the Flow Visualization. Thanks to that we have found it seems that some customers that were thinking of canceling their service, had a positive feeling after calling the callcenter. Have we maybe changed their minds with a promotion?

How are customers with a Positive Callcenter contact performing against the main KPIs?

Let’s first segment the data to get only users with positive calls. In CJA, Segments are called Filters. Go to filters within the component area (on the left-side) and click +.

demo

Inside the Filter builder, give a name to the filter

Name
Description
Call Feeling - Positive
Call Feeling - Positive

demo

Under the components (inside the Filter Builder), find Call Feeling and drag and drop it into the Filter Builder Definition.

demo

Now select positive as value for the filter.

demo

Change the scope to be Person level. Click Save.

demo

You’ll then be back here. If not done yet, close the previous panel and add a new blank panel by clicking on + Add Blank Panel.

demo

Select the same date range as in the previous exercise. Click Apply.

demo

Click Freeform table.

demo

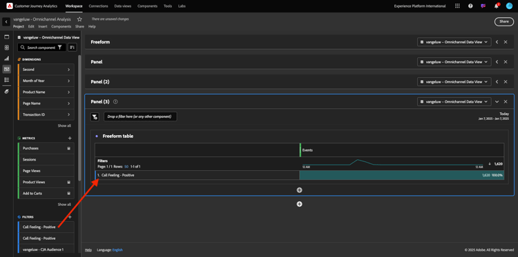
Now drag and drop the filter you’ve just created.

demo

Time to add some metrics. Start with Product Views. Drag and drop into the freeform table. You can also delete the Events metric.

demo

Do the same with People, Add to Cart and Purchases. You’ll end up with a table like this.

demo

Thanks to the first flow analysis, a new question came to mind. So we decided to create this table and check some KPIs against a segment to answer that question. As you can see, time to insight is much faster than using SQL or using other BI solutions.

Customer Journey Analytics and Analysis Workspace recap

As you’ve learned in this lab, Analysis Workspace stitches data from all channels together to analyze the full customer journey. Also, remember that you can bring in data to the same workspace that is not stitched to the journey.
It can be really useful to bring disconnected data into your analysis to give context to the journey. Some examples include things like NPS data, surveys, Facebook Ads events or offline interactions (non identified).

Next Steps

Go to Summary & benefits

Go back to Customer Journey Analytics

Go back to All modules

recommendation-more-help
platform-learn-help-tutorial-one-adobe