1.1.3 Create a Data View

Objectives

  • Understand the Data View UI
  • Understand the basic settings of visit definition
  • Understand Attribution and Persistence within a Data View

1.1.3.1 Data View

With your connection done, you can now progress to influencing visualization. A difference between Adobe Analytics and CJA, is that CJA needs a Data View in order to clean and prepare the data before visualization.

A Data View is similar to the concept of Virtual Report Suites in Adobe Analytics, where you define context-aware visit definitions, filtering and also, how the components are called.

You’ll need a minimum of one Data View per Connection. However, for some use-cases, it’s great to have multiple Data Views for the same connection, with the goal of giving different insights to different teams.
If you want your company to become data-driven, you should adapt how data is viewed in each team. Some examples:

  • UX metrics only for the UX Design team
  • Use the same names for KPIs and Metrics for Google Analytics as for Customer Journey Analytics so that the digital analytics team can speak 1 language only.
  • Data View filtered to show for instance data for one market only, or one brand, or only for Mobile Devices.

On the Connections screen, check the checkbox in front of the connection you just created. Click Create Data View.

demo

You’ll be redirected to the Create Data View workflow.

demo

1.1.3.2 Data View Definition

You can now configure the basic definitions for your Data View.

demo

The Connection you created in the previous exercise is already selected. Your connection is named --aepUserLdap-- – Omnichannel Data Connection.

demo

Next, give your Data View a name following this naming convention: --aepUserLdap-- – Omnichannel Data View.

Enter the same value for the description: --aepUserLdap-- – Omnichannel Data View.

Name
Description
External ID
--aepUserLdap-- – Omnichannel Data View
--aepUserLdap-- – Omnichannel Data View
--aepUserLdap--123

demo

For the Time Zone, select the timezone Greenwich Mean Time; Monrovia, Casablanca [GMT]. This is a really interesting setting as some companies operate in different countries and geographies. Allocating the right time zone for each country will avoid typical data mistakes such as believing that for instance, in Peru, the majority of the people buy T-shirts at 4:00 AM.

demo

You can also modify the main metrics naming (Person, Session and Event). This is not required but some customers like to use People, Visits and Hits instead of Person, Session and Events (default naming convenction from Customer Journey Analytics).

You should now have the following settings configured:

demo

Click Save and continue.

demo

Click Save.

demo

1.1.3.3 Data View Components

In this exercise, you’ll configure the components you need to analyze the data and visualize it using Analysis Workspace. In this UI, there are three main areas:

  • Left side: Available components from the selected datasets
  • Middle: Added components to the Data View
  • Right side: Component settings

demo

You now have to drag and drop the components you need for the analysis to the Components Added. To do this, you need to select the components in the left menu and drag and drop them onto the canvas in the middle.

Let’s start with the first component: Name (web.webPageDetails.name). Search for this component, then drag and drop it onto the canvas.

demo

This component is the page name, as you can derive from reading the schema field (web.webPageDetails.name).

However, using Name as the name is not the best naming convention for a business user to quickly understand this dimension.

Let’s change the name to be Page Name. Click on the component and rename it in the Component Settings area.

demo

Something really important is the Persistence settings. The concept of evars and prop doesn’t exist in CJA but the Persistence settings make a similar behavior possible.

demo

If you don’t change these settings, CJA will interpret the dimension as a Prop (hit level). Also, we can change the Persistence to make the dimension an eVar (persist the value across the journey).

If you aren’t familiar with eVars and Props, you can read more about them in the documentation.

Let’s leave the Page Name as a Prop. As such, you don’t need to change any Persistence Settings.

Component Name to Search
New Name
Persistence Settings
Name (web.webPageDetails.name)
Page Name

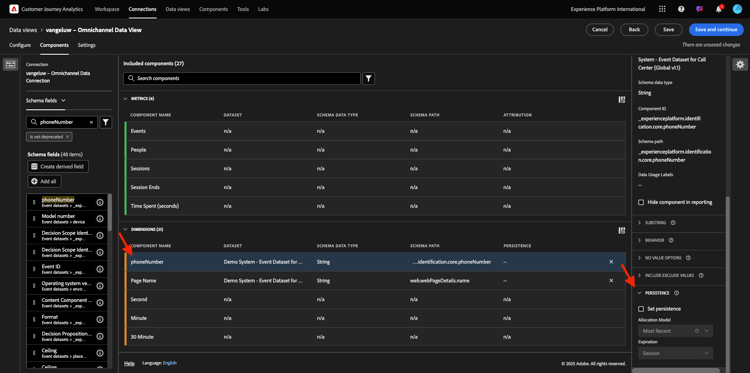
Next, pick the dimension phoneNumber and drop it on the canvas. The new name should be Phone Number.

demo

Finally let’s change the Persistence settings, as the Mobile Number should persist at user level.

To change the Persistence, scroll down in the right menu and open the Persistence tab:

demo

Check the checkbox to modify the persistence settings. Select Most Recent and the Person (Reporting window) scope, as we only care about the last mobile number of that person. If the customer doesn’t fill out the mobile in future visits, you’ll still see this value populated.

Component Name to Search
New Name
Persistence Settings
phoneNumber
Phone Number
Most Recent, Person Reporting Window

demo

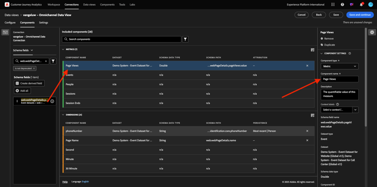
The next component is web.webPageDetails.pageViews.value.

In the left side menu, search for web.webPageDetails.pageViews.value. Drag and drop this metric onto the canvas.

Change the name to be Page Views under the Component settings.

Component Name to Search
New Name
Attribution Settings
web.webPageDetails.pageViews.value
Page Views

demo

For the attrubution settings, you don’t need to change anything.

Note: Persistence settings on metrics can also be changed in Analysis Workspace. In some cases you may choose to set it here to avoid business users from having to think which is the best persistence model.

Next, you’ll have to configure a lot of Dimensions and Metrics, as indicated in the below table.

DIMENSIONS

Component Name to Search
New Name
Persistence Settings
brandName
Brand Name
Most Recent, Session
callfeeling
Call Feeling
call ID
Call Interaction Type
callTopic
Call Topic
Most Recent, Session
ecid
ECID
Most Recent, Person Reporting Window
email
Email ID
Most Recent, Person Reporting Window
Payment Type
Payment Type
Product add method
Product add method
Most Recent, Session
Event Type
Event Type
Name (productListItems.name)
Product Name
SKU
SKU (Session)
Most Recent, Session
Transaction ID
Transaction ID
URL (web.webPageDetails.URL)
URL
User Agent
User Agent
Most Recent, Session

METRICS

Component Name to Search
New Name
Attribution Settings
Quantity
Quantity
commerce.order.priceTotal
Revenue

Your configuration should then look like this. Don’t forget to Save your Data View. So click Save now.

demo

1.1.3.4 Calculated Metrics

Although you’ve organized all the components in the Data View, you still need to adapt some of them, so that business users are ready to start their analysis.

If you remember, you didn’t specifically bring in Metrics such us Add to Cart, Product View or Purchases into the Data View.
However, you do have a dimension called: Event Type. So, you can derive these interaction types by creating 3 calculated Metrics.

Let’s start with first Metric: Product Views.

On the left side, please search Event Type and select the dimension. Then drag and drop it in to the Included Components canvas.
Click to select the new metric Event Type.

demo

Now change the component name and description to the following values:

Component Name
Component Description
Product Views
Product Views

demo

Now lets count only Product Views events. To do that, scroll down on the Component Settings until you see Include Exclude Values. Make sure to enable the option Set include/exclude values.

demo

As you only want to count Product Views, please specify commerce.productViews under the criteria.

demo

Your calculated metric is now ready!

Next, repeat the same process for Add to Cart and Purchase events.

Add to Cart

First drag and drop the same dimension Event Type.

demo

You will see a pop up alerting of a Duplicated Field as we are using the same variable. Please click on Add Anyway:

demo

Now, follow the same process as we did for the metric Product Views:

  • First change the name and descritpion.
  • Finally add commerce.productListAdds as criteria to count only Add To Cart
Name
Descritpion
Criteria
Add to Cart
Add to Cart
commerce.productListAdds

demo

Purchases

First drag and drop the same dimension Event Type as we did for both previous metrics.

demo

You will see a pop up alerting of a Duplicated Field as we are using the same variable. Please click on Add Anyway:

demo

Now, follow the same process as we did for the metrics Product Views and Add to cart:

  • First change the name and descritpion.
  • Finally add commerce.purchases as criteria to count only Add To Carts
Name
Descritpion
Criteria
Purchases
Purchases
commerce.purchases

demo

Your final configuration should then look similar to this this. Click Save and continue.

demo

1.1.3.5 Data View Settings

You should be redirected to this screen:

demo

In this tab, you can mofify some important settings to change how data is processed. Let’s start by setting the Session Timeout to 30 min. Thanks to every experience event’s timestamp you can extend the concept of a session across all channels. For instance, what happens if a customer calls the call-center after visiting the website? Using custom Session Timeouts you have loots of flexibility in deciding what a session is, and how that session will merge data together.

demo

In this tab you can modify other things like filtering the data by using a segment/filter. You won’t need to do that in this exercise.

demo

Once you are done, please click Save and finish.

demo

NOTE
You can come back to this Data View afterwards and change settings and components at any time. Changes will affect how historical data is shown.

You can now continue with the visualization and analysis part!

Next Steps

Go to 1.1.4 Data Preparation in Customer Journey Analytics(./ex2.md)

Go back to Customer Journey Analytics

Go back to All modules

recommendation-more-help
platform-learn-help-tutorial-one-adobe