LLM Optimizer best practices

LLM Optimization, also called Generative Engine Optimization (GEO), or Answer Engine Optimization (AEO), or AI Optimization (AIO), is how you make your brand and content visible, trustworthy, and retrievable within AI-generated answers - across ChatGPT, Perplexity, Copilot, Gemini, and other LLM-driven assistants.

If traditional SEO helped you win page-one rankings, LLM optimization helps you win AI citations and visibility inside answer engines. The Adobe LLM Optimizer lets you measure and improve your brand’s visibility inside answer engines.

This article describes best practices for measuring and enhancing your visibility and influence in AI-driven search environments using Adobe LLM Optimizer.

LLM vs SEO: Key differences key-differences

A strong SEO foundation supports LLM optimization, but new tactics are needed to ensure visibility in AI-generated responses.

NOTE
Currently SEO traffic is still the largest driver of traffic to most web, making it very important to your brand’s visibility strategy.
SEO
LLM
Index-based
*Token-based (trained data)
Link authority matters
**Brand mentions matter more
JS-rendering supported
Very limited client-side JS rendering
Real-time indexing
***Retrieval-Augmented Generation (RAG) for freshness

*Although LLM results do not use indexed pages, LLMs do use search engines to enhance prompt answers via Retrievel-Augmented Generation (RAG).

** LLMs prioritize content relevance and brand presence over backlinks.

*** RAG reduces hallucinations

Other considerations for LLM optimization:

  • Freshness of content matters: LLMs prioritize recently updated content. (Search engines also prioritize this for time-sensitive queries but rely on other values more heavily.)
  • Getting earned (third-party) in the form of mentions and citations is very important.

Strategic campaign planning

Building a successful LLM optimization campaign involves:

  • Identify high-value topics aligned with customer intent. Align prompt intent with business goals and customer needs.
  • Spot mentions to others including competitors to find gaps and opportunities. Focus on prompts where others are cited, indicating opportunity for brand inclusion.
  • Group prompts by intent using topic clustering: Use topics and search fields to cluster similar user goals for benchmarking visibility.
  • Assess brand credibility using EEAT (Experience, Expertise, Authoritativeness, Trustworthiness) and YMYL (Your Money or Your Life) standards.

This strategic approach ensures targeted, data-driven improvements in LLM visibility.

Unlocking LLM brand visibility

LLM visibility is all about how often and how prominently your brand shows up in AI-generated answers.

To improve your visibility, follow this cycle:

Analyze > Plan > Act > Adapt

  • Analyze: Review how your brand appears in key customer prompts across LLMs.
  • Plan: Target clusters of prompts with similar intent for focused campaigns.
  • Act: Implement changes and monitor shifts in LLM visibility over time.
  • Adapt: Refine strategies based on actionable insights from the optimizer.

Understanding and leveraging these steps can help your brand stay relevant as AI becomes central to information discovery.

Onsite optimization - strengthening your owned content

Onsite optimization improves your owned content for LLM visibility. These are actions you take on your own website and digital properties to improve how LLMs perceive, access, and cite your brand.

TIP
The LLM Optimizer suggests onsite and offsite optimization opportunities in the Opportunities dashboard for you. These opportunities are specific for your site. Many of these suggestions can be directly deployed to your site using LLM Optimizer.

Here are some optimization best practices:

  1. Ensure technical accessibility

    • Review robots.txt and CDN settings to allow AI agents to crawl your site.
    • Use the URL Inspector to identify blocked or inaccessible pages. See URL inspector.
  2. Refresh and structure content

    • Update 10-15% of page content regularly. LLMs prioritize fresh content.
    • Add citations and references to authoritative sources.
    • Use structured headers (H1, H2, H3) for better parsing.
  3. Integrate FAQs

    • Add natural-language FAQs based on prompt analysis.
    • Address common user questions in conversational formats.
  4. Monitor and iterate

    • Use the Opportunities dashboard to identify and act on recommendations.
    • Track visibility score, sentiment, and citation frequency.
    • Adjust based on other’s activity (including competitors) and prompt trends.

Offsite optimization - expanding your brand footprint

Offsite optimization focuses on improving your brand’s visibility in AI-generated answers by influencing third-party content sources that LLMs frequently cite. These are actions taken outside your owned properties to influence how LLMs find and cite your brand.

TIP
The LLM Optimizer suggests onsite and offsite optimization opportunities in the Opportunities dashboard for you. These opportunities are specific for your site. Many of these suggestions can be directly deployed to your site using LLM Optimizer.

Key Offsite Channels:

  • Wikipedia: Ensure pages are up-to-date, well-sourced, and neutrally written.
  • Reddit and Quora: Participate in discussions with authentic, helpful contributions and brand mentions.
  • Affiliate articles & reviews: Collaborate with publishers for high-quality content.
  • YouTube and social media: Create videos and posts that answer common questions.
  • News and PR: Secure coverage in reputable outlets.

Best Practices:

  • Diversify your offsite footprint.
  • Monitor citations using Adobe LLM Optimizer. See Brand Presence dashboard.
  • Update stale content and seek new inclusion opportunities.
  • Coordinate with PR and social teams.
  • Ensure contributions are unbiased and informative.

Consistent execution of these steps can significantly enhance your brand’s presence in AI-driven search results.

Measuring LLM visibility and tracking changes

Understanding how your brand shows up in AI-generated answers is essential to optimizing for LLMs. Adobe LLM Optimizer provides a structured way to measure visibility, benchmark performance, and track improvements over time

Track these key metrics:

  • Mentions: How many times your brand is mentioned in responses.
  • Citations: How often LLMs use your content or sources to answer questions.
  • Sentiment: Whether the mention of your brand is positive, neutral, or negative.
  • Position: Where your brand is mentioned in the response (for example, first, middle, or last).

These metrics combine into a visibility score, which tells you how strong your brand’s presence is in LLM responses. See the Brand Presence board.

Tracking strategy

Here are steps that you can follow to monitor progress:

  1. Benchmark your current visibility.

    • Identify how often and where your brand is mentioned and cited and what the sentiment is in Adobe LLM Optimizer. See the Brand Presence dashboard.
    • Analyze prompts where your brand appears and where it doesn’t.
    • Compare visibility against others including competitors (in Others Tracking in the Customer Configuration dashboard).
    • Review visibility on user-generated platforms like Reddit, Quora, and Wikipedia. Segment by platform (ChatGPT, Google AI mode, and so on)
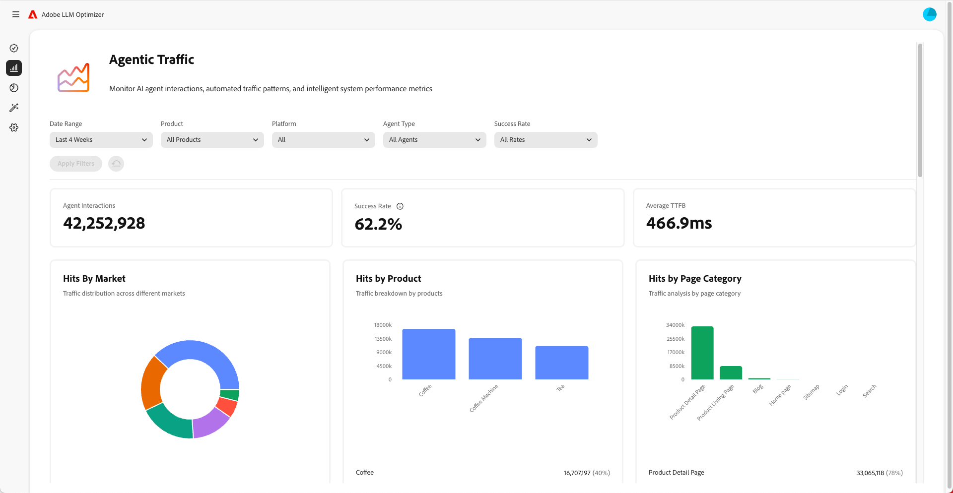
    • Monitor agentic traffic to understand which pages LLMs visit. Agentic traffic often does not go to the home page but other pages lower in the hierarchy. See the Agentic Traffic dashboard.
  2. Monitor changes over time.

    • Use time filters to track weekly and monthly shifts.
    • Watch for spikes or drops in visibility score.
    • Analyze sentiment trends to understand brand perception.
  3. Correlate visibility with traffic, engagement, and conversions.

    • Use attribution features to connect visibility improvements to traffic, engagement, and conversions. Attribution features in Adobe LLM Optimizer help you connect improvements in visibility metrics (mentions, citations, sentiment) to real business outcomes like site traffic, user engagement, and conversions. This proves ROI for your optimization efforts.
    • Track changes in agentic and referral traffic to validate optimization ROI.
  4. Improve your content

    • Use the LLM Optimizer’s Opportunities dashboard to identify and make specifically recommended, immediate changes to your site. See Opportunities (then measure the results.) Review the opportunities section regularly and take action on the recommendations provided.
    • Prioritize pages with declining visibility.
    • Update your website and other content to make it more relevant to the prompts you want to target.
    • Add FAQs to your pages that answer common questions people might ask.
    • Make sure that your content is easy for LLMs to find and read. Fix any issues like blocked pages or problems with your website’s code.
    • Ensure contributions to platforms like Wikipedia and Reddit are unbiased, non-commercial, and add value.
    • Use Adobe LLM Optimizer to track how your visibility changes over time.
    • If you notice others including competitors getting mentioned more often, adjust your strategy to stay ahead.
    • Keep updating your content to match what people are searching for and asking about.
  5. Adjust offsite and onsite strategies based on insights.

NOTE
Make sure that your content is visible and accessible to LLMs. You can use the Chrome plug-in to see what AI agents can view.

Understanding agentic traffic

Agentic traffic refers to visits from AI agents like ChatGPT, Google’s AI mode/overviews, Copilot, or Perplexity. These agents crawl your site to gather information for generating answers.

Agentic traffic shows up in two ways: zero-click experiences and visibility without clicks.

Zero-click experiences

In traditional search, users click through to websites to consume content. But with LLMs users often get complete answers directly in the chat interface or search engine results pate without ever visiting your site. This is called a zero-click experience.

What this means for your brand:

  1. Your content might be summarized or cited by an AI assistant.
  2. The user gets the information that they need without clicking on your link.
  3. Your site’s visibility and influence are decoupled from traffic.

So, even if your analytics show fewer visits, your brand could still be highly visible and influential in AI-generated answers.

Visibility without clicks

Agentic traffic refers to AI bots visiting your site to gather information for training or answering prompts.

These bots do the following:

  1. Crawl your pages to extract facts, structure, and context.
  2. Use that data to generate answers for users.
  3. May cite your brand or content - even if no human ever clicks through.

Why this matters:

  • Your content can shape user decisions indirectly.
  • You may be influencing purchase behavior, brand perception, or trust without traditional engagement metrics.

Tracking agentic traffic helps you understand how AI sees and uses your content.

How to optimize for agentic traffic

To optimize for agentic traffic:

Here are the metrics to monitor:

  • Agent hits per URL
  • Success rate of bot requests
  • Citation frequency per page
  • Sentiment and placement of brand mentions
  • Visibility score trends over time
recommendation-more-help
e65680c9-2bec-439b-acb0-8209e7c74d0d