URL Inspector

The URL Inspector helps you analyze how specific pages on your domain are performing in AI searches. It combines visibility, agentic traffic, and referral data at the URL level to give you a granular view of which URLs are cited and how often they appear in responses.

URL Inspector

If you are on the Brand Centric experience, navigate to URL Inspector and select the site for which you want to view the insights.

URL Inspector — site selector (Brand Centric experience)

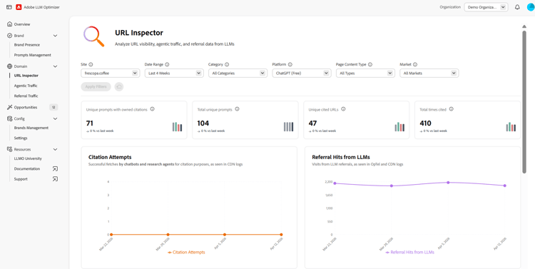
Filters

At the top of the page, you can apply filters to refine your view. The filters you choose will impact all the sections present on the dashboard. You can customize the following:

  • Date Range - Select the time frame for the displayed data. For example, the last 4 weeks. You also have the option to customize the time period by selecting the Custom Weeks option.
  • Category - Filter the displayed results by categories.
  • Platform - Choose which AI engine to analyze.
  • Page Content type - Filter by type of content.
  • Region - Filter the results by geography. Not all regions will be available at launch.

After you select the desired filter, click Apply Filters to apply the selection to the dashboard.

Overview Metrics

The URL Inspector provides several overview metrics so you can quickly asses how your pages are performing in AI searches. The following metrics are provided:

  • Unique prompts with owned citations - The total number of unique AI prompts with owned citations.
  • Total unique prompts - The total number of unique AI prompts.
  • Unique cited URLs - The number of unique owned URLs that have been cited.
  • Total times cited - Total times an owned URL has been cited in AI-generated answers.
  • Total agentic hits - The total number of hits from AI agents on your URLs.
  • Referral hits from LLMs - The total number of hits directed from AI-generated answers to your URLs.

Trend indicators for each overview metric show how these values are changing over time compared to the previous period.

Your Cited URLs

The cited URLs view lists all URLs from your brand that have been cited in AI-generated answers, with supporting metrics. Both tables have a search field for quick access to topics and you can customize which metrics are displayed by clicking the Configure Columns button. Also, you can use the Export option to download the table .csv and share the insights with your team or include the table in executive reporting.

Cited URLs

The following metrics are provided:

  • URL - the analyzed URL.
  • Times cited - The number of times the URL has been cited in AI-generated answers.
  • Prompts cited in - The number of unique AI prompts that cited the URL.
  • Categories - The product categories or topics associated with the URL.
  • Regions - The geographic region where the URL was cited.
  • Agentic hits - The total number of hits from AI agents on the URLs.
  • Referral hits - The number of hits directed from AI-generated answers to the URLs.

The trending URLs competing for citations view, highlights external URLs that are currently cited in answers relevant to your brand, measuring who is winning citations in your space. The data table has a search field for quick access to specific URLs. Also, you can use the Export option to download the table .csv and share the insights with your team or include the table in executive reporting.

Trending URLs competing for Citations

The following metrics are provided:

  • URL - the analyzed URL
  • Content Type - The type of content (owned, social, earned, other).
  • Times cited - The number of times the URL has been cited in AI-generated answers.
  • Prompts cited in - The number of unique AI prompts that cited the URL.
  • Categories - The product categories or topics associated with the URL.
  • Regions - The geographic region where the URL was cited.

Details Window

For both the cited and trending views, the URLs have a Details button at the end of each row. Clicking the button will display a separate window with additional details. The details window shows how often the URL is cited, the topics and prompts it appears in, and trends in agentic and referral traffic over time (for owned URLs).

Details Window

recommendation-more-help
llm-optimizer-help-main-toc