Dashboards overview

Welcome to the Dashboards overview. The dashboards in LLM-Optimizer help marketers track brand visibility and sentiment across AI search platforms, identify optimization opportunities, and implement prescriptive changes to improve citations and performance.

Key views include the Overview, Brand Presence, Agentic and Referral Traffic, URL Inspector, Opportunities, Collaboration, and Customer Configuration.

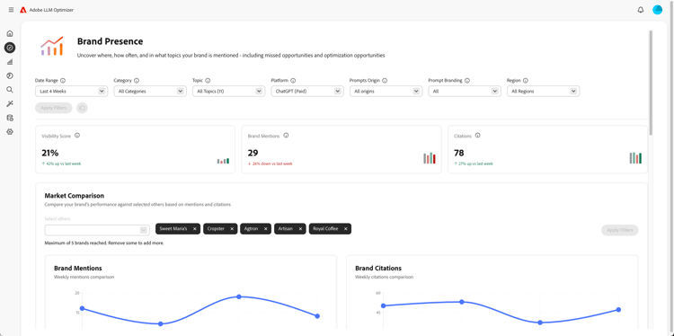
Brand presence dashboard

Brand presence dashboard

Tracks how your brand appears across LLM search platforms, including sentiment analysis and benchmarking other brands.

Learn more

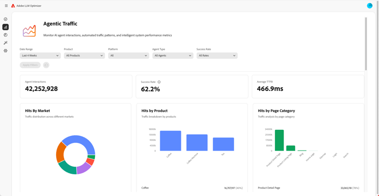
Agentic traffic dashboard

Agentic traffic dashboard

Surfaces traffic from LLMs that traditional analytics miss, helping you connect AI-assisted discovery to engagement and revenue.

Learn more

Referral traffic dashboard

Referral traffic dashboard

Measures human visits that originate from AI-generated citations that let you discover actual AI user engagement

Learn more

Collaboration dashboard

Collaboration dashboard

Lets you enable cross-functional teamwork by allowing you to invite colleagues into a shared workspace.

Learn more

Opportunities dashboard

Opportunities dashboard

Surfaces and prioritizes actionable insights that improve brand visibility and citation performance across AI-powered search platforms

Learn more

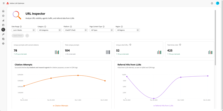
URL inspector dashboard

URL inspector dashboard

Gives you visibility into how your owned URLs are performing in AI-driven search environments.

Learn more

Customer Configuration dashboard

Customer Configuration dashboard

Lets organizations control how the Adobe LLM Optimizer operates for their specific needs.

Learn more

recommendation-more-help
e65680c9-2bec-439b-acb0-8209e7c74d0d