Best Practices für LLM Optimizer

Mit LLM-Optimierung, auch Generative Engine Optimization (GEO), Answer Engine Optimization (AEO) oder AI Optimization (AIO) genannt, machen Sie Ihre Marke und Ihre Inhalte in KI-generierten Antworten sichtbar, vertrauenswürdig und abrufbar – ob in ChatGPT, Perplexity, Copilot, Gemini oder anderen LLM-gesteuerten Assistenten.

Während Ihnen die herkömmliche SEO geholfen hat, Top-Ränge auf der ersten Suchergebnisseite zu gewinnen, hilft Ihnen LLM-Optimierung, bei KI-Zitierungen und Sichtbarkeit innerhalb der Antwort-Engines gut abzuschneiden. Mit Adobe LLM Optimizer können Sie die Sichtbarkeit Ihrer Marke innerhalb von Antwort-Engines messen und verbessern.

In diesem Artikel werden Best Practices für die Messung und Verbesserung Ihrer Sichtbarkeit und Ihres Einflusses in KI-gestützten Suchumgebungen mit Adobe LLM Optimizer beschrieben.

LLM vs. SEO: Die wichtigsten Unterschiede key-differences

Ein starkes SEO-Fundament unterstützt die LLM-Optimierung, aber es sind neue Taktiken erforderlich, um die Sichtbarkeit in KI-generierten Antworten sicherzustellen.

NOTE
Derzeit ist SEO-Traffic für den Großteil des Webs immer noch der größte Traffic-Treiber und damit sehr wichtig für die Sichtbarkeitsstrategie Ihrer Marke.
SEO
LLM
Index-basiert
* Token-basiert (trainierte Daten)
Link-Autorität ist wichtig
** Markenerwähnungen sind wichtiger
JS-Rendering unterstützt
Sehr eingeschränktes Client-seitiges JS-Rendering
Echtzeit-Indizierung
*** Retrieval-Augmented Generation (RAG) für Aktualität
  • LLM-Ergebnisse verwenden zwar keine indizierten Seiten, nutzen aber Suchmaschinen, um Prompt-Antworten über Retrieval-Augmented Generation (RAG) zu verbessern.

** LLMs priorisieren Inhaltsrelevanz und Markenpräsenz vor Backlinks.

*** RAG reduziert Halluzinationen

Weitere Überlegungen zur LLM-Optimierung:

  • Die Aktualität der Inhalte ist wichtig: Bei LLMs haben vor Kurzem aktualisierte Inhalte Priorität. (Suchmaschinen priorisieren dies ebenfalls bei zeitkritischen Abfragen, setzen aber stärker auf andere Werte.)
  • Verdiente Inhalte (von Drittanbietern) in Form von Erwähnungen und Zitierungen sind sehr wichtig.

Strategische Kampagnenplanung

Die Erstellung einer erfolgreichen LLM-Optimierungskampagne umfasst Folgendes:

  • Identifizieren Sie hochwertige Themen, die auf die Kundenabsicht abgestimmt sind. Richten Sie die Prompt-Absicht an den Unternehmenszielen und den Kundenanforderungen aus.
  • Identifizieren Sie Erwähnungen von anderen, einschließlich der Wettbewerber, um Lücken und Möglichkeiten zu finden. Konzentrieren Sie sich auf Prompts, in denen andere zitiert werden, da dies auf Möglichkeiten für die Einbindung Ihrer Marke hinweist.
  • Gruppieren Sie Prompts nach Absicht mithilfe von Themen-Clustering: Verwenden Sie Themen und Suchfelder, um ähnliche Benutzerziele für das Benchmarking der Sichtbarkeit zu bündeln.
  • Bewerten Sie die Glaubwürdigkeit Ihrer Marke anhand der Standards EAT (Experience, Expertise, Authoritativeness, Trustworthiness) und YMYL (Your Money or Your Life).

Dieser strategische Ansatz gewährleistet gezielte, datengestützte Verbesserungen der LLM-Sichtbarkeit.

Optimieren der LLM-Markensichtbarkeit

Bei der LLM-Sichtbarkeit geht es darum, wie oft und wie deutlich Ihre Marke in KI-generierten Antworten zu sehen ist.

Verbessern Sie Ihre Sichtbarkeit mit folgendem Zyklus:

Analysieren > Planen > Handeln > Anpassen

  • Analysieren: Prüfen Sie in allen LLMs, wie Ihre Marke in den wichtigsten Kunden-Prompts erscheint.
  • Planen: Streben Sie nach Gruppen von Prompts mit ähnlichem Zweck für fokussierte Kampagnen.
  • Handeln: Implementieren Sie Änderungen und überwachen Sie Veränderungen der LLM-Sichtbarkeit im Zeitverlauf.
  • Anpassen Verfeinern Sie Strategien basierend auf den umsetzbaren Optimizer-Erkenntnissen.

Wenn Sie diese Schritte verstehen und nutzen, kann Ihre Marke relevant bleiben, da KI bei der Entdeckung von Informationen eine immer zentralere Rolle spielt.

Onsite-Optimierung – Stärkung Ihrer eigenen Inhalte

Die Onsite-Optimierung verbessert Ihre eigenen Inhalte für bessere LLM-Sichtbarkeit. Dies sind Aktionen, die Sie auf Ihrer eigenen Website und in Ihren digitalen Präsenzen durchführen, um die Wahrnehmung, den Zugriff und die Zitierungen Ihrer Marke durch LLMs zu verbessern.

TIP
LLM Optimizer schlägt im Dashboard Möglichkeiten Onsite- und Offsite-Optimierungsmöglichkeiten vor. Diese Möglichkeiten sind spezifisch für Ihre Site. Viele dieser Vorschläge können Sie mithilfe von LLM Optimizer direkt auf Ihrer Site bereitstellen.

Hier sind einige Best Practices zur Optimierung:

  1. Gewährleisten Sie die technische Zugänglichkeit

    • Prüfen Sie die Datei robots.txt und die CDN-Einstellungen, damit AI Agents Ihre Site crawlen können.
    • Identifizieren Sie mit der URL-Überwachung blockierte oder nicht zugängliche Seiten. Siehe URL-Überwachung.
  2. Aktualisieren und strukturieren Sie die Inhalte

    • Aktualisieren Sie regelmäßig 10–15 % der Seiteninhalte. LLMs priorisieren aktuelle Inhalte.
    • Fügen Sie Zitierungen und Referenzen auf autoritative Quellen hinzu.
    • Verwenden Sie strukturierte Überschriften (H1, H2, H3) für besseres Parsing.
  3. Integrieren Sie häufig gestellte Fragen

    • Fügen Sie basierend auf Prompt-Analysen häufig gestellte Fragen in natürlicher Sprache hinzu.
    • Beantworten Sie häufige Benutzerfragen in Dialogformaten.
  4. Überwachen und iterieren Sie

    • Verwenden Sie das Dashboard „Möglichkeiten“, um Empfehlungen zu identifizieren und zu implementieren.
    • Verfolgen Sie Sichtbarkeitsbewertung, Sentiment und Häufigkeit von Zitierungen nach.
    • Nehmen Sie Anpassungen je nach Aktivität anderer (einschließlich der Wettbewerber) und Prompt-Trends vor.

Offsite-Optimierung – Erweitern Ihrer Markenpräsenz

Die Offsite-Optimierung konzentriert sich auf die Verbesserung der Sichtbarkeit Ihrer Marke in KI-generierten Antworten durch die Beeinflussung von Drittanbieter-Inhaltsquellen, die von LLMs häufig zitiert werden. Dies sind Aktionen, die außerhalb Ihrer eigenen Präsenz durchgeführt werden, um zu beeinflussen, wie LLMs Ihre Marke finden und zitieren.

TIP
LLM Optimizer schlägt im Dashboard Möglichkeiten Onsite- und Offsite-Optimierungsmöglichkeiten vor. Diese Möglichkeiten sind spezifisch für Ihre Site. Viele dieser Vorschläge können Sie mithilfe von LLM Optimizer direkt auf Ihrer Site bereitstellen.

Wichtige Offsite-Kanäle:

  • Wikipedia: Stellen Sie sicher, dass Seiten aktuell, fundiert und neutral geschrieben sind.
  • Reddit und Quora: Beteiligen Sie sich mit authentischen, hilfreichen Beiträgen und Markenerwähnungen an Diskussionen.
  • Affiliate-Artikel und Rezensionen: Arbeiten Sie gemeinsam mit den Verfassenden an hochwertigen Inhalten.
  • YouTube und Social Media: Erstellen Sie Videos und Beiträge, die häufig gestellte Fragen beantworten.
  • Nachrichten und PR: Sorgen Sie für Berichterstattung auf seriösen Kanälen.

Best Practices:

  • Diversifizieren Sie Ihre Offsite-Präsenz.
  • Überwachen Sie Zitierungen mit Adobe LLM Optimizer. Siehe Dashboard „Markenpräsenz“.
  • Aktualisieren Sie veraltete Inhalte und suchen Sie nach Möglichkeiten zur Einbeziehung neuer Inhalte.
  • Koordinieren Sie sich mit PR- und Social-Media-Teams.
  • Stellen Sie sicher, dass die Beiträge unvoreingenommen und informativ sind.

Wenn Sie diese Schritte konsequent befolgen, können Sie die Präsenz Ihrer Marke in Ergebnissen von KI-gestützter Suche erheblich verbessern.

Messen der LLM-Sichtbarkeit und Nachverfolgen von Änderungen

Um für LLMs optimieren zu können, müssen Sie unbedingt verstehen, wie Ihre Marke in KI-generierten Antworten dargestellt wird. Adobe LLM Optimizer bietet eine strukturierte Methode, die Sichtbarkeit zu messen, die Leistung zu benchmarken und Verbesserungen im Zeitverlauf nachzuverfolgen

Verfolgen Sie diese Schlüsselmetriken nach:

  • Erwähnungen: Gibt an, wie oft Ihre Marke in Antworten erwähnt wird.
  • Zitierungen: Gibt an, wie oft LLMs Ihre Inhalte oder Quellen zur Beantwortung von Fragen verwenden.
  • Sentiment: Gibt an, ob die Erwähnungen Ihrer Marke positiv, neutral oder negativ sind.
  • Position: Gibt an, wo Ihre Marke in der Antwort erwähnt wird (z. B. als Erstes, in der Mitte oder als Letztes).

Diese Metriken ergeben gemeinsam einen Wert für die Sichtbarkeit, an dem Sie ablesen können, wie stark die Präsenz Ihrer Marke in LLM-Antworten ist. Siehe das Dashboard Markenpräsenz.

Tracking-Strategie

Mit folgenden Schritten können Sie den Fortschritt überwachen:

  1. Benchmarken Sie Ihre aktuelle Sichtbarkeit.

    • Ermitteln Sie in Adobe LLM Optimizer, wie oft und wo Ihre Marke erwähnt und zitiert wird und wie das Sentiment ausfällt. Siehe das Dashboard Markenpräsenz.
    • Analysieren Sie, in welchen Prompts Ihre Marke erscheint und in welchen nicht.
    • Vergleichen Sie Ihre Sichtbarkeit mit der von anderen, einschließlich Wettbewerbern (unter Tracking von anderen im Dashboard „Kundenkonfiguration“).
    • Prüfen Sie die Sichtbarkeit auf benutzergenerierten Plattformen wie Reddit, Quora und Wikipedia. Segmentieren Sie nach Plattform (ChatGPT, Google AI Mode usw.)
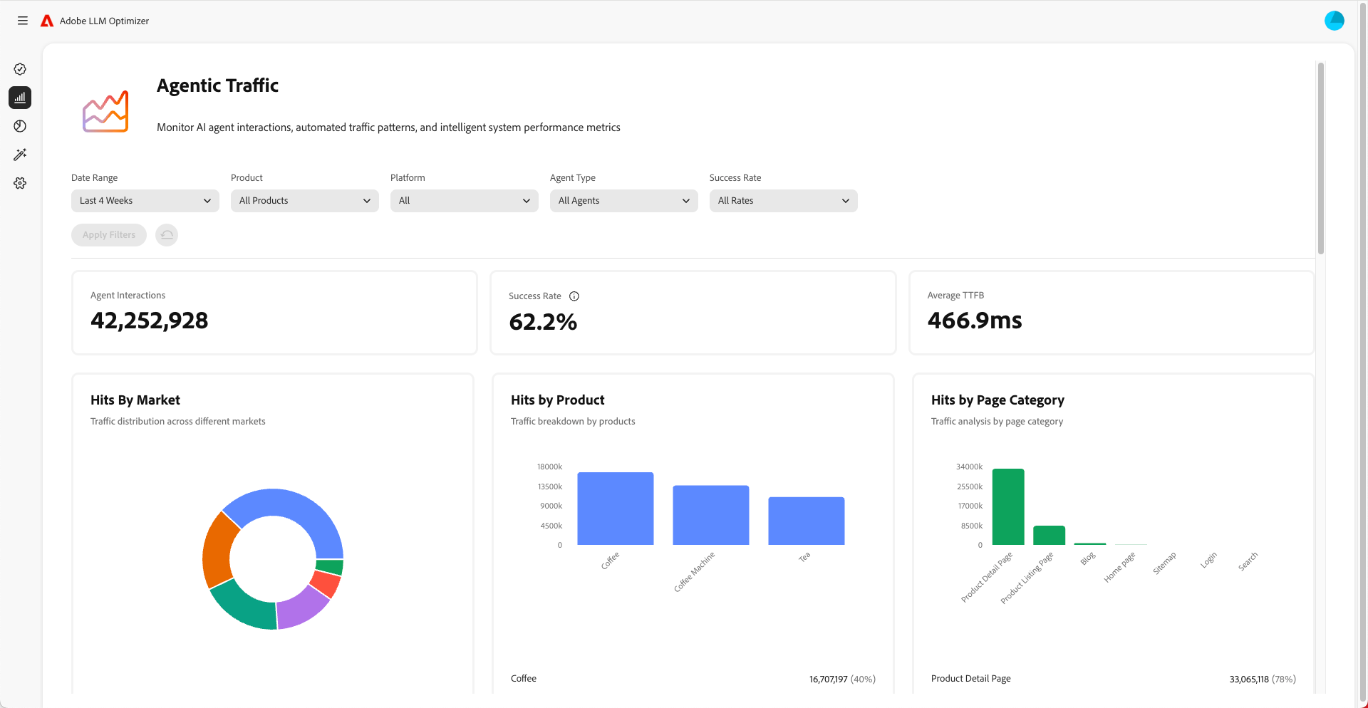
    • Überwachen Sie den Agent-basierten Traffic, um zu verstehen, welche Seiten von LLMs besucht werden. Agent-basierter Traffic betrifft häufig nicht die Startseite, sondern andere Seiten weiter unten in der Hierarchie. Siehe das Dashboard Agent-basierter Traffic.
  2. Überwachen Sie Änderungen im Zeitverlauf.

    • Verwenden Sie Zeitfilter, um Verschiebungen im Wochen- und Monatsverlauf zu verfolgen.
    • Achten Sie auf Spitzen oder Dellen in der Sichtbarkeitsbewertung.
    • Analysieren Sie Sentiment-Trends, um die Markenwahrnehmung zu verstehen.
  3. Korrelieren Sie Sichtbarkeit mit Traffic, Interaktion und Konversionen.

    • Verwenden Sie Attributionsfunktionen, um Verbesserungen der Sichtbarkeit mit Traffic, Interaktion und Konversionen zu verknüpfen. Mit Attributionsfunktionen in Adobe LLM Optimizer können Sie Verbesserungen bei Sichtbarkeitsmetriken (Erwähnungen, Zitierungen, Sentiment) mit echten Geschäftsergebnissen wie Site-Traffic, Benutzerinteraktionen und Konversionen verbinden. Dies belegt den ROI Ihrer Optimierungsmaßnahmen.
    • Verfolgen Sie Änderungen in Agent-basiertem und Referral Traffic, um den ROI der Optimierungen zu validieren.
  4. Verbessern Sie Ihre Inhalte.

    • Verwenden Sie das Dashboard „Möglichkeiten“ in LLM Optimizer, um spezifisch empfohlene unmittelbare Änderungen an Ihrer Site zu identifizieren und zu implementieren Siehe Möglichkeiten (messen Sie dann die Ergebnisse). Prüfen Sie regelmäßig den Abschnitt „Möglichkeiten“ und ergreifen Sie Maßnahmen anhand der bereitgestellten Empfehlungen.
    • Priorisieren Sie Seiten mit abnehmender Sichtbarkeit.
    • Aktualisieren Sie Ihre Website und andere Inhalte, um sie relevanter für die Prompts zu machen, die Sie ansprechen möchten.
    • Fügen Sie Ihren Seiten häufig gestellte Fragen hinzu, um Antworten auf gängige Fragen zu geben.
    • Stellen Sie sicher, dass Ihre Inhalte für LLMs leicht zu finden und zu lesen sind. Beheben Sie Fehler wie blockierte Seiten oder Probleme mit dem Code Ihrer Website.
    • Stellen Sie sicher, dass Beiträge auf Plattformen wie Wikipedia und Reddit unvoreingenommen und nicht kommerziell sind und einen Mehrwert bieten.
    • Verwenden Sie Adobe LLM Optimizer, um nachzuverfolgen, wie sich Ihre Sichtbarkeit im Zeitverlauf ändert.
    • Wenn Sie bemerken, dass andere, einschließlich Wettbewerbern, häufiger erwähnt werden, passen Sie Ihre Strategie an, um Ihre Position zu sichern.
    • Aktualisieren Sie Ihre Inhalte immer wieder, damit sie auf die Suchvorgänge und Fragen der Benutzenden abgestimmt bleiben.
  5. Passen Sie Offsite- und Onsite-Strategien basierend auf den Erkenntnissen an.

NOTE
Stellen Sie sicher, dass Ihre Inhalte für LLMs sichtbar und zugänglich sind. Mit dem Chrome-Plug-in können Sie nachvollziehen, was AI Agents angezeigt wird.

Analysieren des Agent-basierten Traffics

Agent-basierter Traffic bezeichnet Besuche von AI Agents wie ChatGPT, Google AI Mode/Overviews, Copilot oder Perplexity. Diese Agents crawlen Ihre Website, um Informationen zum Generieren von Antworten zu erfassen.

Agent-basierter Traffic tritt in zwei Formen auf: Null-Klick-Erlebnisse und Sichtbarkeit ohne Klicks.

Null-Klick-Erlebnisse

Bei der herkömmlichen Suche klicken Benutzende auf Websites, um Inhalte zu nutzen. Bei LLMs erhalten Benutzende jedoch häufig vollständige Antworten direkt in der Chat-Oberfläche oder in den Ergebnissen der Suchmaschine, ohne dass sie jemals Ihre Website besuchen. Dies wird als Null-Klick-Erlebnis bezeichnet.

Bedeutung für Ihre Marke:

  1. Ihr Inhalt kann von einem KI-Assistenten zusammengefasst oder zitiert werden.
  2. Die Benutzenden erhalten die benötigten Informationen, ohne auf Ihren Link zu klicken.
  3. Die Sichtbarkeit und der Einfluss Ihrer Site sind vom Traffic entkoppelt.

Selbst wenn Ihre Analysen also weniger Besuche zeigen, könnte Ihre Marke bei KI-generierten Antworten immer noch sehr sichtbar und einflussreich sein.

Sichtbarkeit ohne Klicks

Agent-basierter Traffic bezieht sich auf KI-Bots, die Ihre Site besuchen, um Informationen für Trainings-Zwecke oder für Antworten auf Prompts zu erfassen.

Diese Bots führen Folgendes aus:

  1. Sie crawlen Ihre Seiten, um Fakten, Struktur und Kontext zu extrahieren.
  2. Sie verwenden diese Daten, um Antworten für Benutzende zu generieren.
  3. Sie zitieren möglicherweise Ihre Marke oder Ihre Inhalte, selbst ohne Clickthrough durch Personen.

Warum dies wichtig ist:

  • Ihre Inhalte können Entscheidungen von Benutzenden indirekt beeinflussen.
  • Möglicherweise beeinflussen Sie das Kaufverhalten, die Markenwahrnehmung oder das Vertrauen ohne herkömmliche Interaktionsmetriken.

Durch das Tracking des Agent-basierten Traffics können Sie verstehen, wie KI Ihre Inhalte sieht und verwendet.

So optimieren Sie für Agent-basierten Traffic

Optimieren für Agent-basierten Traffic:

Folgende Metriken sollten Sie überwachen:

  • Agent-Treffer pro URL
  • Erfolgsrate der Bot-Anfragen
  • Zitierungshäufigkeit pro Seite
  • Sentiment und Platzierung von Markenerwähnungen
  • Zeitliche Trends der Sichtbarkeitsbewertung
recommendation-more-help
c903bfbf-7c2e-4b54-b81e-06c9cb3f7be3