Dashboards – Überblick

Willkommen beim Überblick über die Dashboards. Die Dashboards in LLM-Optimizer unterstützen Marketing-Fachleute dabei, Markensichtbarkeit und Sentiment über KI-gestützte Suchplattformen hinweg nachzuverfolgen, Optimierungsmöglichkeiten zu identifizieren und präskriptive Änderungen für mehr Zitierungen und höhere Leistung zu implementieren.

Zu den wichtigsten Ansichten gehören Überblick, Markenpräsenz, Agent-basierter und Referral Traffic, URL-Überwachung, Möglichkeiten, Zusammenarbeit und Kundenkonfiguration.

Dashboard „Markenpräsenz“

Dashboard „Markenpräsenz“

Verfolgt nach, wie Ihre Marke über LLM-Suchplattformen hinweg abschneidet, einschließlich Sentiment-Analyse und Benchmarking anderer Marken.

Weitere Informationen

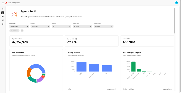
Dashboard „Agent-basierter Traffic“

Dashboard „Agent-basierter Traffic“

Zeigt Traffic von LLMs, der von herkömmlichen Analysen nicht erfasst wird, und hilft Ihnen, KI-gestützte Entdeckung mit Interaktionen und Umsatz zu verbinden.

Weitere Informationen

Dashboard „Referral Traffic“

Dashboard „Referral Traffic“

Misst menschliche Besuche, die aus KI-generierten Zitierungen stammen, mit denen Sie die tatsächliche KI-Benutzerinteraktion ermitteln können

Weitere Informationen

Dashboard „Zusammenarbeit“

Dashboard „Zusammenarbeit“

Ermöglicht rollenübergreifende Team-Arbeit, indem Sie Kolleginnen und Kollegen zu einem freigegebenen Arbeitsbereich einladen.

Weitere Informationen

Dashboard „Möglichkeiten“

Dashboard „Möglichkeiten“

Ermöglicht die Aufdeckung und Priorisierung umsetzbarer Erkenntnisse, die die Leistung bezüglich Markensichtbarkeit und Zitierungen auf KI-gestützten Suchplattformen verbessern.

Weitere Informationen

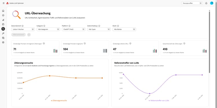
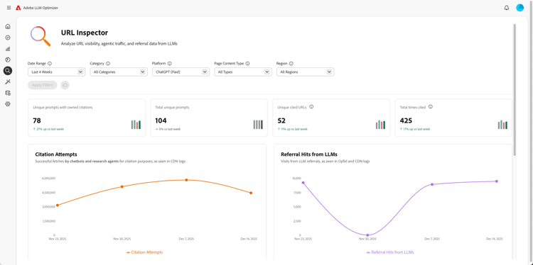
Dashboard „URL-Überwachung“

Dashboard „URL-Überwachung“

Bietet Ihnen Einblicke in die Leistung Ihrer eigenen URLs in KI-gesteuerten Suchumgebungen.

Weitere Informationen

Dashboard „Kundenkonfiguration“

Dashboard „Kundenkonfiguration“

Ermöglicht es Unternehmen, die Funktionsweise von Adobe LLM Optimizer für ihre spezifischen Anforderungen zu steuern.

Weitere Informationen

recommendation-more-help
llm-optimizer-help-main-toc