儀表板概觀

歡迎瀏覽儀表板概觀。 行銷人員可利用 LLM-Optimizer 中的儀表板,追蹤不同 AI 搜尋平台中的品牌能見度和情緒、找出最佳化機會,以及實施指示性變更以改善引用來源和效能。

主要視圖包括概觀、品牌存在感、代理式和轉介流量、URL 檢查器、機會、協作和客戶設定。

品牌存在感儀表板

品牌存在感儀表板

追蹤您的品牌在各個 LLM 搜尋平台上的顯示情況,包括情緒分析以及與其他品牌進行基準對照。

了解更多

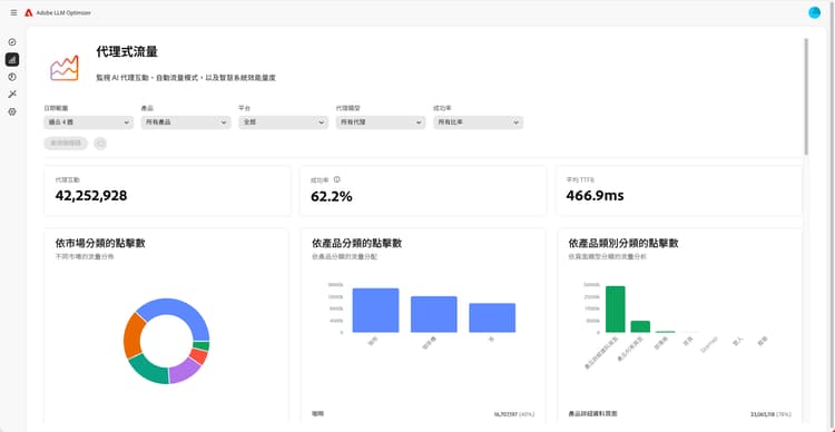
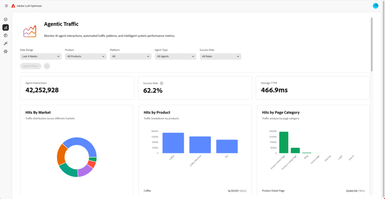
代理式流量儀表板

代理式流量儀表板

顯露傳統分析所遺漏的 LLM 流量,協助您將 AI 輔助的探索行為轉化為參與度和收入。

了解更多

轉介流量儀表板

轉介流量儀表板

衡量源自 AI 生成引用的真人造訪次數,讓您了解實際的 AI 使用者參與度

了解更多

協作儀表板

協作儀表板

讓您可以邀請同事加入共用的工作環境,藉此實現跨部門的團隊合作

了解更多

機會儀表板

機會儀表板

顯露並優先處理能夠改善各 AI 支援的搜尋平台上品牌能見度和引用效能的可操作洞察

了解更多

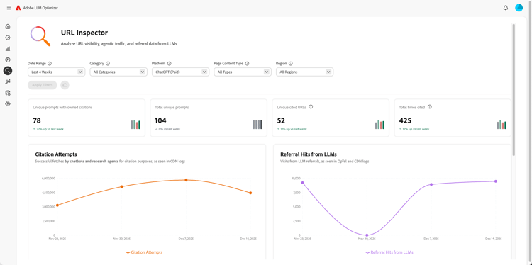
URL 檢查器儀表板

URL 檢查器儀表板

讓您了解自有 URL 在 AI 驅動的搜尋環境中表現如何。

了解更多

客戶設定儀表板

客戶設定儀表板

讓組織控制 Adobe LLM Optimizer 如何根據其特定需求運作。

了解更多

recommendation-more-help
90774543-d016-47a4-add4-7dcb12e6097a