验证数据是否流向 Customer Journey Analytics validate-data

NOTE
仅完成所有先前的升级步骤后,才可按照此页面上的步骤操作。您可以遵循推荐的升级步骤(建议大多数组织使用),也可以按照 Customer Journey Analytics 升级指南为您的组织动态生成的升级步骤进行操作。
  • 推荐的升级步骤(建议大多数组织使用)

    确保理想实施 Customer Journey Analytics 的一系列步骤。

    有关详细信息,请参阅从 Adobe Analytics 升级到 Customer Journey Analytics

  • Customer Journey Analytics 升级指南(根据您组织的具体需求定制的步骤)

    现有新的升级指南可用,用于动态生成适合您的组织和独特情况的升级步骤。

    要从 Customer Journey Analytics 访问升级指南,请选择​ 工作区 ​选项卡,然后在左侧面板中选择​ 升级到 Customer Journey Analytics。按照屏幕上的说明操作。

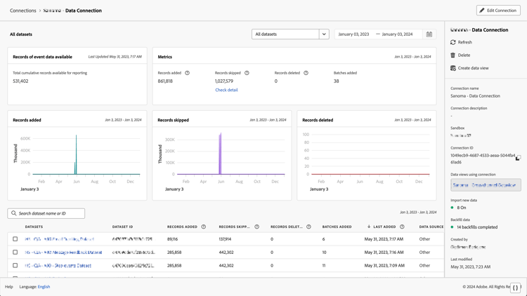
您可以验证连接是否处于活动状态,以及数据是否流向 Customer Journey Analytics 中的数据视图。

  1. 在 Customer Journey Analytics 中,选择连接选项卡。

    列表视图

  2. 选择您配置的连接

    显示小组件和设置的所有数据集窗口

  3. 请参阅管理连接中的连接详细信息,了解有关每个连接的详细信息。

  4. 继续遵循推荐的升级步骤或 Customer Journey Analytics 升级指南动态生成的升级步骤。要从 Customer Journey Analytics 访问升级指南,请选择​ 工作区 ​选项卡,然后在左侧面板中选择​ 升级到 Customer Journey Analytics。按照屏幕上的说明操作。

recommendation-more-help
080e5213-7aa2-40d6-9dba-18945e892f79