Adobe LLM Optimizer

Adobe LLM Optimizer är en generativ AI-program som sätter igång Generative Engine Optimization, som hjälper varumärken att förbättra synlighet, precision och påverkan i AI-drivna sökmiljöer. Den ger insikter om varumärkets närvaro i AI-genererade svar, ger prediktiva innehållsrekommendationer och automatiserar optimeringskorrigeringar.

Kom igång med LLM Optimizer

LLM Optimizer - översikt

LLM Optimizer - översikt

Läs om hur Adobe LLM Optimizer ökar synligheten för varumärken i AI-driven sökning.

Läs mer

Snabbstartguide

Snabbstartguide

Lär dig hur du snabbt kommer igång med LLM Optimizer.

Läs mer

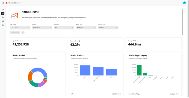
Översikt över instrumentpaneler

Översikt över instrumentpaneler

Lär dig hur du får insikter och får rekommendationer för din webbplats med instrumentpaneler.

Läs mer

Läs mer om LLM Optimizer

Bästa tillvägagångssätt för att konfigurera kategorier, ämnen, uppmaningar och spåra andra

Bästa tillvägagångssätt för att konfigurera kategorier, ämnen, uppmaningar och spåra andra

Lär dig hur du konfigurerar LLM Optimizer för anpassad varumärkesövervakning och strategisk innehållsanalys.

Läs mer

Best practices for LLM optimization using Adobe LLM Optimizer

Bästa tillvägagångssätt för LLM-optimering med Adobe LLM Optimizer

Läs om hur LLM Optimizer kan hjälpa er att stärka ert varumärke när det gäller AI-sökning och AI-upptäckt.

Läs mer

Utforska Adobe LLM Optimizer funktioner

Utforska funktionerna i Adobe LLM Optimizer

Forma varumärkets närvaro i AI-sökresultat med Adobe LLM Optimizer. Få GEO-insikter, öka insynen i olika LLM:er och få mätbar trafiktillväxt.

Läs mer

Optimera på Edge

Optimera på Edge

Optimera på Edge

Lär dig leverera optimeringar i LLM Optimizer utan redigeringsändringar.

Läs mer

recommendation-more-help
b1363f28-f969-41fb-8fdc-71cae97cad5e