LLM Optimizer bästa praxis

LLM-optimering, som även kallas GEO (Generative Engine Optimization), AEO (Answer Engine Optimization) eller AI Optimization (AIO), är hur du gör varumärket och innehållet synligt, tillförlitligt och återgivbart i AI-genererade svar - i ChatGPT, Perplexity, Copilot, Gemini och andra LLM-drivna assistenter.

Om den traditionella SEO-funktionen har hjälpt er att vinna en första sidrankning hjälper er optimering av LLM er att vinna AI-citat och synlighet inuti svarsmotorer. Med Adobe LLM Optimizer kan ni mäta och förbättra ert varumärkes synlighet inuti svarsmotorer.

I den här artikeln beskrivs de bästa sätten att mäta och förbättra din synlighet och påverkan i AI-drivna sökmiljöer med Adobe LLM Optimizer.

LLM kontra SEO: Viktiga skillnader key-differences

En stark SEO-grund har stöd för LLM-optimering, men det krävs nya strategier för att säkerställa synlighet i AI-genererade svar.

NOTE
För närvarande är SEO-trafiken fortfarande den största drivkraften för trafiken till de flesta webben, vilket gör den mycket viktig för ert varumärkes synlighetsstrategi.
SEO
LLM
Indexbaserad
*Tokenbaserade (tränade data)
Länkauktoritetsfrågor
**Varumärkesomnämnanden betyder mer
JS-rendering stöds
Mycket begränsad JS-rendering på klientsidan
Indexering i realtid
***Retrieval-Augmented Generation (RAG) för färskhet

*Trots att LLM-resultat inte använder indexerade sidor använder LLM-medlemmar sökmotorer för att förbättra snabba svar via Retrievel-Augmented Generation (RAG).

** LLM prioriterar innehållsrelevans och närvaro framför bakåtkompatibilitet.

*** RAG minskar hallucinationer

Andra aspekter att tänka på vid optimering av livslångt lärande:

  • Det är viktigt att innehållet är anpassat: Hanterare av livslångt lärande prioriterar nyligen uppdaterat innehåll. (Sökmotorer prioriterar även detta för tidskänsliga frågor, men förlitar sig mer på andra värden.)
  • Det är mycket viktigt att få intäkter (från tredje part) i form av omnämnanden och citat.

Strategisk kampanjplanering

Att bygga en lyckad kampanj för optimering av LLM innefattar att

  • Identifiera värdefulla ämnen som är anpassade efter kundens avsikter. Justera avsikten med snabba insatser mot affärsmål och kundbehov.
  • Spot omnämns för andra, även konkurrenter, för att hitta luckor och möjligheter. Fokusera på frågor där andra anges, vilket visar på möjligheten att inkludera varumärket.
  • Gruppera uppmaningar efter avsikt med ämnesklustring: Använd ämnen och sökfält för att gruppera liknande användarmål för att testa synlighet.
  • Utvärdera varumärkets trovärdighet med hjälp av standarderna EEAT (Experience, Expertis, Authoritatitivity, Trustness) och YMYL (Your Money or Your Life).

Denna strategiska strategi säkerställer målinriktade, datadrivna förbättringar av LLM-synligheten.

Låsa upp LLM:s varumärkessynlighet

LLM:s synlighet handlar om hur ofta och hur tydligt ert varumärke visas i AI-genererade svar.

Gör så här för att förbättra din synlighet:

Analysera > Planera > Agera > Anpassa

  • Analysera: Granska hur varumärket visas i viktiga kundfrågor för alla plattformar.
  • Planera: Målgruppskluster med uppmaningar med liknande avsikt för fokuserade kampanjer.
  • Agera: Implementera ändringar och övervaka förändringar i LLM-synlighet över tid.
  • Anpassa: Förfina strategier baserat på åtgärdbara insikter från optimeraren.

Genom att förstå och utnyttja dessa steg kan ert varumärke förbli relevant eftersom AI blir en central del i informationsidentifieringen.

Optimering på plats - stärka ert ägda innehåll

Optimering på plats förbättrar det ägda innehållet för att ge en ökad LLM-synlighet. Det här är åtgärder som ni vidtar på er egen webbplats och digitala resurser för att förbättra hur LLM uppfattar, har tillgång till och uppger ert varumärke.

TIP
LLM Optimizer föreslår optimeringsmöjligheter på plats och utanför webbplatsen i kontrollpanelen Affärsmöjligheter åt dig. Dessa möjligheter är specifika för er webbplats. Många av dessa förslag kan direkt distribueras till din webbplats med LLM Optimizer.

Här är några optimeringsmetoder:

  1. säkerställa teknisk tillgänglighet

    • Granska inställningarna för robots.txt och CDN så att AI-agenter kan crawla webbplatsen.
    • Använd URL-kontrollen för att identifiera blockerade eller otillgängliga sidor. Se URL-kontrollen.
  2. Uppdatera och strukturera innehåll

    • Uppdatera 10-15 % av sidinnehållet regelbundet. Hanterare av livslångt lärande prioriterar nytt innehåll.
    • Lägg till citat och referenser i auktoritativa källor.
    • Använd strukturerade rubriker (H1, H2, H3) för bättre tolkning.
  3. Integrera Frågor och svar

    • Lägg till frågor och svar om naturliga språk baserat på snabb analys.
    • Ta upp vanliga användarfrågor i konversationsformat.
  4. Övervaka och iterera

    • Använd kontrollpanelen Affärsmöjligheter för att identifiera och agera utifrån rekommendationer.
    • Spåra synlighetspoäng, känslouttryck och citatfrekvens.
    • Justera baserat på andra aktiviteter (inklusive konkurrenter) och få till stånd trender.

Optimering offline - expandera ert varumärke

Optimering utomhus fokuserar på att förbättra varumärkets synlighet i AI-genererade svar genom att påverka innehållskällor från tredje part som LM ofta säger. Detta är åtgärder som vidtas utanför era egna egendomar för att påverka hur LLM hittar och citerar ert varumärke.

TIP
LLM Optimizer föreslår optimeringsmöjligheter på plats och utanför webbplatsen i kontrollpanelen Affärsmöjligheter åt dig. Dessa möjligheter är specifika för er webbplats. Många av dessa förslag kan direkt distribueras till din webbplats med LLM Optimizer.

Nyckelkanaler utanför webbplatsen:

  • Wikipedia: Se till att sidorna är aktuella, välkällkodade och skrivna utan problem.
  • Redigera och Quora: Delta i diskussioner med autentiska, användbara bidrag och varumärkesomnämnanden.
  • Artiklar och recensioner från dotterbolag: Samarbeta med utgivare för högklassigt material.
  • YouTube och sociala medier: Skapa videor och inlägg som besvarar vanliga frågor.
  • Nyheter och PR: Säker täckning i välrenommerade kanaler.

God praxis:

  • Förvandla det externa fotavtrycket.
  • Övervaka citat med Adobe LLM Optimizer. Se Kontrollpanel för varumärkesnärvaro.
  • Uppdatera inaktuellt innehåll och sök nya inkluderingsmöjligheter.
  • Samordna med PR och sociala team.
  • Se till att bidragen är opartiska och informativa.

Ett konsekvent genomförande av dessa steg kan avsevärt förbättra ert varumärkes närvaro i AI-drivna sökresultat.

Mäta LLM-synlighet och spåra ändringar

Att förstå hur ert varumärke visas i AI-genererade svar är nödvändigt för att optimera för att lyckas med livslångt lärande. Adobe LLM Optimizer erbjuder ett strukturerat sätt att mäta synlighet, prestandatest och spåra förbättringar över tid

Spåra dessa nyckeltal:

  • Omnämns: Hur många gånger ditt varumärke nämns i svaren.
  • Citat: Hur ofta LLM använder ditt innehåll eller dina källor för att svara på frågor.
  • Känslighet: Om omnämnandet av ditt varumärke är positivt, neutralt eller negativt.
  • Position: Där ditt varumärke nämns i svaret (till exempel första, mellersta eller sista).

Dessa mätvärden kombineras till ett visibility-resultat, som anger hur stark varumärkets närvaro är i LLM-svar. Se Varumärkesnärvaro.

Spårningsstrategi

Här följer några steg som du kan följa för att övervaka förloppet:

  1. Förstärk din nuvarande synlighet.

    • Identifiera hur ofta och var ert varumärke nämns och citeras och vad känslan är i Adobe LLM Optimizer. Se kontrollpanelen Varumärkesnärvaro.
    • Analysera frågor om var varumärket finns och var det inte finns.
    • Jämför synlighet med andra, inklusive konkurrenter (i Övrig spårning på kontrollpanelen Kundkonfiguration).
    • Granska synligheten på användargenererade plattformar som Reddit, Quora och Wikipedia. Segmentera efter plattform (ChatGPT, Google AI-läge och så vidare)
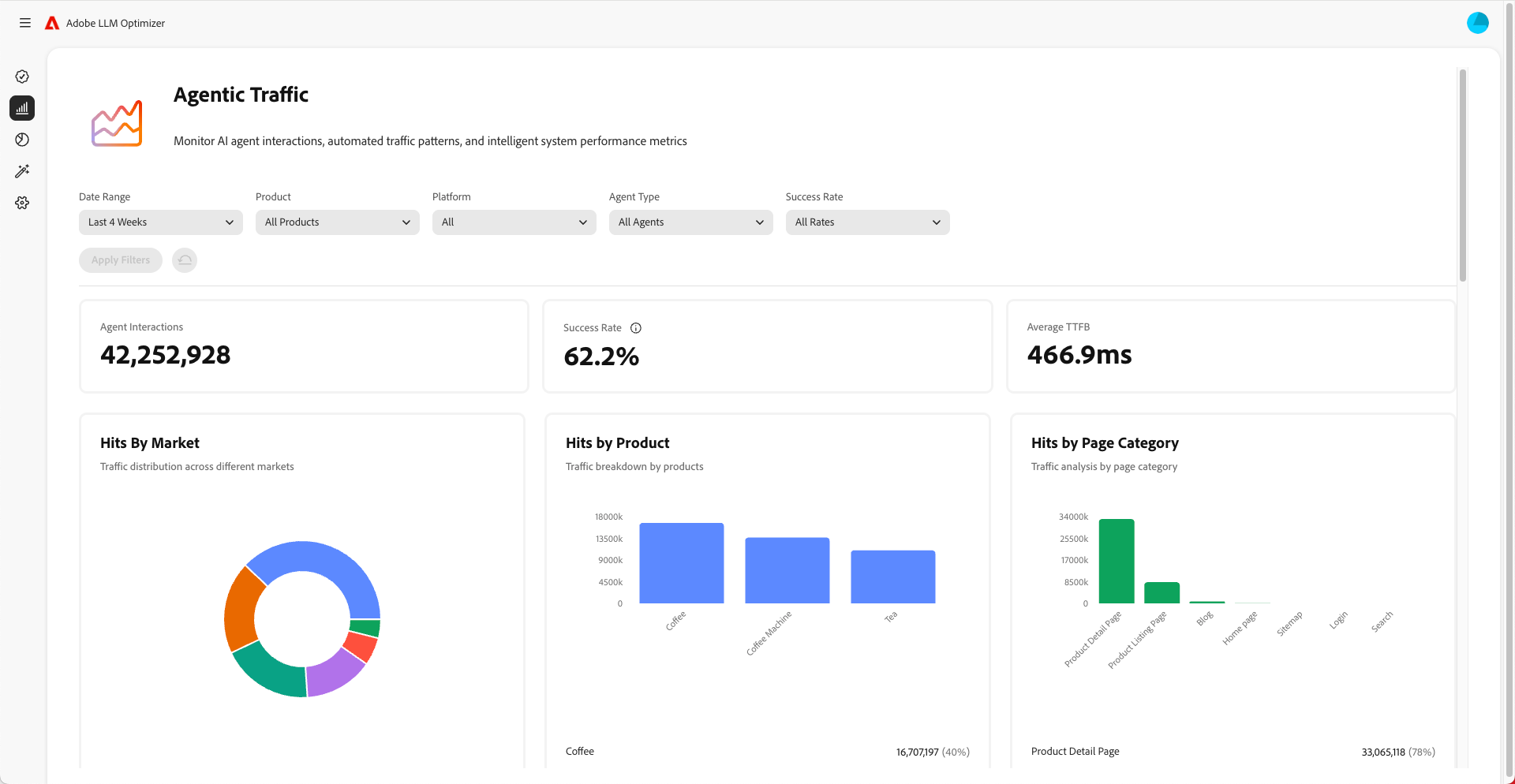
    • Övervaka autentisk trafik för att förstå vilka sidor LLM besöker. Byråtrafik går ofta inte till startsidan, men andra sidor nedanför i hierarkin. Se kontrollpanelen Agentinsk trafik.
  2. Övervaka ändringar över tid.

    • Använd tidsfilter för att spåra ändringar varje vecka och månad.
    • Håll utkik efter spikar eller fall i synlighetspoäng.
    • Analysera känslouttrender för att förstå hur varumärket uppfattas.
  3. Korrelera synlighet med trafik, engagemang och konverteringar.

    • Använd attribueringsfunktioner för att knyta synlighetsförbättringar till trafik, engagemang och konverteringar. Attribueringsfunktionerna i Adobe LLM Optimizer hjälper er att koppla samman förbättringar av synlighetsvärden (omnämnanden, citat, känslouttryck) med verkliga affärsresultat som webbplatstrafik, användarengagemang och konverteringar. Detta bevisar lönsamheten för optimeringsarbetet.
    • Spåra ändringar i autentisk trafik och hänvisningstrafik för att validera optimeringens ROI.
  4. Förbättra innehållet

    • Använd LLM Optimizer kontrollpanel för säljprojekt för att identifiera och göra specifikt rekommenderade, omedelbara ändringar på din webbplats. Se Affärsmöjligheter (mät sedan resultatet). Granska avsnittet med jämna mellanrum och vidta åtgärder i enlighet med rekommendationerna.
    • Prioritera sidor som inte visas.
    • Uppdatera din webbplats och annat innehåll så att det blir mer relevant för de uppmaningar du vill rikta.
    • Lägg till vanliga frågor på sidorna som besvarar vanliga frågor som andra kan ställa.
    • Se till att det är enkelt för LLM att hitta och läsa ditt innehåll. Åtgärda problem som blockerade sidor eller problem med webbplatsens kod.
    • Se till att bidrag till plattformar som Wikipedia och Reddit är opartiska, icke-kommersiella och ger mervärde.
    • Använd Adobe LLM Optimizer för att spåra hur synligheten förändras över tid.
    • Om ni märker att andra, även konkurrenter, nämns oftare, kan ni anpassa er strategi så att den ligger steget före.
    • Fortsätt uppdatera innehållet så att det matchar det som andra söker efter och frågar om.
  5. Justera strategier för utanför ​ och på plats baserat på insikter.

NOTE
Se till att ditt innehåll är synligt och tillgängligt för LLM:er. Du kan använda plugin-programmet för Chrome för att se vad AI-agenter kan visa.

Förstå dynamisk trafik

Agentinsk trafik avser besök från AI-agenter som ChatGPT, Google AI-läge/översikter, Copilot eller Perplexity. Dessa agenter crawlar webbplatsen för att samla in information för att generera svar.

Myndighetstrafiken visas på två sätt: upplevelser med nollklickning och synlighet utan klick.

Upplevelser med nollklick

Vid traditionell sökning klickar man på webbplatserna för att förbruka innehåll. Men med LLM får användarna ofta fullständiga svar direkt i chattgränssnittet eller sökmotorns resultatlista utan att någonsin behöva besöka er webbplats. Detta kallas för en nollklicksupplevelse.

Vad detta innebär för ert varumärke:

  1. Innehållet kan sammanfattas eller citeras av en AI-assistent.
  2. Användaren får den information han/hon behöver utan att klicka på länken.
  3. Platsens synlighet och påverkan hänger inte ihop med trafiken.

Så även om er analys visar färre besök kan ert varumärke fortfarande vara mycket synligt och inflytelserikt i AI-genererade svar.

Synlighet utan klick

Agentinsk trafik syftar på AI-botar som besöker er webbplats för att samla in information för utbildning eller för att besvara frågor.

De här robotarna gör följande:

  1. Crawla sidorna för att extrahera fakta, struktur och sammanhang.
  2. Använd dessa data för att generera svar för användarna.
  3. Kan citera ert varumärke eller ert innehåll - även om ingen människa någonsin klickar igenom det.

Varför det här betyder något:

  • Innehållet kan påverka användarnas beslut indirekt.
  • Ni kan påverka köpbeteendet, varumärkesuppfattningen eller förtroendet utan traditionella interaktionsmått.

Genom att spåra agens trafik kan ni förstå hur AI ser och använder ert innehåll.

Så här optimerar du för AGENT-trafik

Så här optimerar du för AGAL-trafik:

Här är mätvärdena som ska övervakas:

  • Agentträffar per URL
  • Antal lyckade robotbegäranden
  • Citatfrekvens per sida
  • Mening och placering av varumärkesomnämnanden
  • Trender över tid med synlighet
recommendation-more-help
llm-optimizer-help-main-toc