Översikt över instrumentpaneler

Välkommen till översikten över kontrollpanelerna. Kontrollpanelerna i LLM-Optimizer hjälper marknadsförarna att spåra varumärkets synlighet och känsla över alla AI-sökplattformar, identifiera optimeringsmöjligheter och implementera förskrivande ändringar för att förbättra citat och prestanda.

Nyckelvyer är bland annat Varumärkesnärvaro, Agentinsk trafik och Hänvisningstrafik, URL Inspector, Opportunity Identification, Collaboration och Customer Configuration.

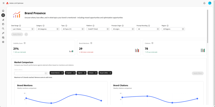
Kontrollpanel för varumärkesnärvaro

Kontrollpanel för varumärkesnärvaro

Spåra hur ert varumärke ser ut på olika sökplattformar, inklusive känslomässig analys och riktmärkning av andra varumärken.

Läs mer

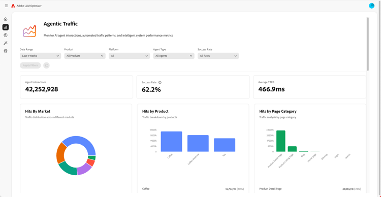
Kontrollpanel för myndighetstrafik

Instrumentpanel för kontorstrafik

Fungerar över trafik från LLM:er som traditionella analyser saknar, vilket hjälper er att koppla samman AI-assisterad identifiering med engagemang och intäkter.

Läs mer

Kontrollpanel för hänvisningstrafik

Kontrollpanel för hänvisningstrafik

Mäter mänskliga besök som bygger på AI-genererade citat som gör att ni kan identifiera det faktiska AI-användarengagemanget

Läs mer

Collaboration Dashboard

Collaboration-instrumentpanel

Gör att du kan aktivera korsfunktionellt teamarbete genom att låta kollegor bjuda in till en delad arbetsyta.

Läs mer

Kontrollpanel för affärsmöjligheter

Kontrollpanel för affärsmöjligheter

Ytor och prioriterar åtgärdbara insikter som förbättrar synligheten och prestandan för varumärken på olika AI-baserade sökplattformar

Läs mer

Kontrollpanel för URL-kontroll

Kontrollpanel för URL-kontroll

Ger dig insyn i hur dina egna URL:er fungerar i AI-drivna sökmiljöer.

Läs mer

Kontrollpanel för kundkonfiguration

Kontrollpanel för kundkonfiguration

Tillåter organisationer att styra hur Adobe LLM Optimizer fungerar för sina specifika behov.

Läs mer

recommendation-more-help
b1363f28-f969-41fb-8fdc-71cae97cad5e