1.2.5 Analisar dados do Google Analytics usando o Customer Journey Analytics

Objetivos

  • Conecte nosso conjunto de dados do BigQuery ao Customer Journey Analytics (CJA)
  • Conecte-se e associe-se à Google Analytics com dados de fidelidade.
  • Familiarizar-se com a interface do CJA

1.2.5.1 Criar uma conexão

Acesse analytics.adobe.com para acessar o Customer Journey Analytics.

demonstração

Na página inicial do Customer Journey Analytics, vá para Conexões.

Aqui você pode ver todas as diferentes conexões feitas entre o CJA e a Platform. Essas conexões têm o mesmo objetivo que os conjuntos de relatórios no Adobe Analytics. Mas a coleta de dados é totalmente diferente. Todos os dados vêm dos conjuntos de dados da Adobe Experience Platform.

Clique em Criar nova conexão.

demonstração

Você verá a interface do usuário Criar conexão.

demonstração

Para o nome, use este: --aepUserLdap-- - GA + Loyalty Data Connection.

Você precisa selecionar a sandbox correta para usar. No menu da sandbox, selecione sua sandbox, que deve ser --aepSandboxName--. Neste exemplo, a sandbox a ser usada é Tech Insiders.

Defina o número médio de eventos diários para menos de 1 milhão.

No menu Conjunto de dados, agora é possível começar a adicionar conjuntos de dados. Clique em Adicionar conjuntos de dados.

demonstração

Os conjuntos de dados a serem adicionados são:

  • Demo System - Profile Dataset for CRM (Global v1.1)
  • Demo System - Event Dataset for BigQuery (Global v1.1)

Pesquise os dois conjuntos de dados, marque a caixa de seleção e clique em Avançar.

demonstração

Você verá isto:

demonstração

Para o conjunto de dados Demo System - Event Dataset for BigQuery (Global v1.1), altere a ID da Pessoa para fidelyid e defina o tipo de fonte de dados como Dados da Web. Habilite ambas as opções para Importar todos os dados novos e Preencher retroativamente todos os dados existentes.

demonstração

Para o conjunto de dados Demo System - Event Dataset for BigQuery (Global v1.1), verifique se a ID da Pessoa está definida como crmId e defina o tipo de fonte de dados como Dados da Web. Habilite ambas as opções para Importar todos os dados novos e Preencher retroativamente todos os dados existentes. Clique em Adicionar conjuntos de dados.

demonstração

Você estará aqui. Clique em Salvar.

demonstração

Após criar sua Conexão, pode levar algumas horas até que seus dados estejam disponíveis no CJA.

Em seguida, você verá sua conexão na lista de conexões disponíveis.

demonstração

1.2.5.2 Criar uma visualização de dados

Com a conexão concluída, agora é possível avançar para a visualização de influência. Uma diferença entre o Adobe Analytics e o CJA é que o CJA precisa de uma visualização de dados para limpar e preparar os dados antes da visualização.

Uma visualização de dados é semelhante ao conceito de conjuntos de relatórios virtuais no Adobe Analytics, onde você define definições de visita com reconhecimento de contexto, filtragem e também como os componentes são chamados.

Você precisará de, no mínimo, uma visualização de dados por conexão. No entanto, para alguns casos de uso, é ótimo ter várias visualizações de dados para a mesma conexão, com o objetivo de fornecer diferentes insights para equipes diferentes.

Se quiser que sua empresa se torne orientada por dados, você deve adaptar como os dados são visualizados em cada equipe. Alguns exemplos:

  • Métricas de UX somente para a equipe de design de UX
  • Use os mesmos nomes para KPIs e Métricas para Google Analytics e para Customer Journey Analytics, de modo que a equipe de análise digital possa falar apenas um idioma.
  • visualização de dados filtrada para mostrar, por exemplo, dados de apenas um mercado ou uma marca ou apenas para Dispositivos móveis.

Na tela Conexões, marque a caixa de seleção na frente da conexão que você acabou de criar. Clique em Criar exibição de dados.

demonstração

Você será redirecionado para o fluxo de trabalho Criar Exibição de Dados.

demonstração

Agora você pode configurar as definições básicas para a visualização de dados. Coisas como Fuso horário, Tempo limite da sessão ou a filtragem de visualização de dados (a parte de segmentação é semelhante aos Conjuntos de relatórios virtuais no Adobe Analytics).

A Conexão criada no exercício anterior já está selecionada. Sua conexão é nomeada --aepUserLdap-- - GA + Loyalty Data Connection.

Em seguida, dê um nome à sua visualização de dados seguindo esta convenção de nomenclatura: --aepUserLdap-- - GA + Loyalty Data View.

Insira o mesmo valor para a descrição: --aepUserLdap-- - GA + Loyalty Data View.

Antes de fazer qualquer análise ou visualização, precisamos criar uma visualização de dados com todos os campos, dimensões e métricas e suas configurações de atribuição.

Campo
Convenção de nomeação
Nomear conexão
--aepUserLdap-- - GA + Loyalty Data View
Descrição
--aepUserLdap-- - GA + Loyalty Data View
ID externa
--aepUserLdap--GA

Clique em Salvar e continuar.

demonstração

Clique em Salvar.

demonstração

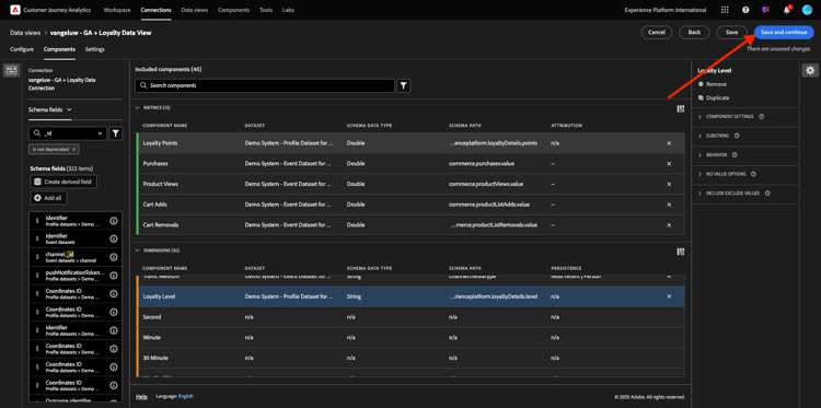
Agora é possível adicionar componentes à visualização de dados. Como você pode ver, algumas métricas e dimensões são adicionadas automaticamente.

demonstração

Adicione os componentes abaixo à visualização de dados. Atualize também os nomes de campo para nomes amigáveis. Para fazer isso, selecione a métrica ou a dimensão e atualize o campo Nome do componente no menu direito.

Tipo de componente
Nome original do componente
Nome de exibição
Caminho do componente
Métrica
commerce.checkouts.value
Check-outs
commerce.checkouts.value
Métrica
commerce.productListRemovals.value
Remoções do carrinho
commerce.productListRemovals.value
Métrica
commerce.productListAdds
Adições ao carrinho
commerce.productListAdds
Métrica
commerce.productViews.value
Visualizações de produto
commerce.productViews.value
Métrica
commerce.purchases.value
Compras
commerce.purchases.value
Métrica
web.webPageDetails.pageViews
Page Views
web.webPageDetails.pageViews
Métrica
pontos
Pontos de fidelidade
_experienceplatform.loyaltyDetails.points
Dimensão
nível
Nível de fidelidade
_experienceplatform.loyaltyDetails.level
Dimensão
channel.mediaType
Tráfego Medium
channel.mediaType
Dimensão
channel.typeAtSource
Traffic Source
channel.typeAtSource
Dimensão
Código de rastreamento
Canal de marketing
marketing.trackingCode
Dimensão
gaid
GOOGLE ANALYTICS ID
_experienceplatform.identification.core.gaid
Dimensão
web.webPageDetails.name
Título da página
web.webPageDetails.name
Dimensão
Fornecedor
Navegador
environment.browserDetails.vendor
Dimensão
Tipo
Device Type
device.type
Dimensão
fidelisd
ID de fidelidade
_experienceplatform.identification.core.loyaltyId
Dimensão
commerce.order.payments.transactionID
ID da transação
commerce.order.payments.transactionID
Dimensão
eventType
Tipo de evento
eventType
Dimensão
carimbo de data e hora
Carimbo de data e hora
timestamp
Dimensão
_id
Identificador
_id

Você terá algo assim:

demonstração

Em seguida, você precisa fazer algumas alterações no contexto de Pessoa e Sessão para alguns desses componentes alterando as Configurações de Atribuição ou Persistência.

Altere as Configurações de atribuição dos componentes abaixo:

Componente
Traffic Source
Canal de marketing
Navegador
Tráfego Medium
Device Type
GOOGLE ANALYTICS ID

Para fazer isso, selecione o componente, clique em Usar modelo de atribuição personalizado e defina o Modelo como Mais recente, e a Expiração como Janela de Relatório de Pessoa. Repita isso para todos os componentes mencionados acima.

demonstração

Depois de fazer as alterações nas configurações de atribuição para todos os componentes mencionados acima, você deve ter essa visualização. Clique em Salvar e continuar.

demonstração

Na tela Configurações, nenhuma alteração é necessária. Clique em Salvar e concluir.

demonstração

Agora você está pronto para analisar os dados do Google Analytics no Adobe Analytics Analysis Workspace. Vamos passar para o próximo exercício.

1.2.5.3 Criar o projeto

No Customer Journey Analytics, vá para Workspace. Clique em Criar projeto

demonstração

Selecione Projeto do Workspace em branco e clique em Criar.

demonstração

Agora você tem um projeto em branco:

demonstração

Primeiro, salve o projeto e dê um nome a ele. Você pode usar o seguinte comando para salvar:

Sistema operacional
Atalho
Windows
Ctrl+S
Mac
Command+S

Vocês verão esse popup. Use esta convenção de nomenclatura:

Nome
Descrição
--aepUserLdap-- – GA + Loyalty Workspace
--aepUserLdap-- – GA + Loyalty Workspace

Em seguida, clique em Salvar.

demonstração

Em seguida, selecione a visualização de dados correta no canto superior direito da tela. Esta é a visualização de dados criada no exercício anterior, com a convenção de nomenclatura --aepUserLdap-- - GA + Loyalty Data View.

demonstração

1.2.5.3.1 Tabelas de forma livre

As tabelas de forma livre funcionam, mais ou menos, como tabelas dinâmicas no Excel. Você escolhe algo na barra esquerda, arrasta e solta na Forma livre e obtém um relatório de tabela.

As tabelas de forma livre são quase ilimitadas. Você pode fazer (quase) qualquer coisa e isso traz tanto valor quando comparado ao Google Analytics (já que essa ferramenta tem algumas limitações de análise). Esse é um dos motivos para carregar dados do Google Analytics em outra ferramenta de análise.

Veja dois exemplos em que você precisa usar o SQL, o BigQuery e algum tempo para responder perguntas simples que não são possíveis de fazer na interface do usuário do Google Analytics ou no Google Data Studio:

  • Quantas pessoas chegam ao checkout do Navegador Safari dividido por canal de marketing? Verifique se a métrica de check-out está sendo filtrada pelo Navegador Safari. Acabamos de arrastar e soltar a variável Navegador = Safari na parte superior da coluna de check-out.

  • Como analista, posso ver que o Canal de marketing social tem baixas conversões. Estou usando a atribuição Último contato como padrão, mas e quanto ao Primeiro contato? Ao passar o mouse sobre qualquer métrica, as configurações da métrica são exibidas. Posso selecionar o modelo de atribuição que desejo. Você pode fazer a Atribuição no GA (não no Data Studio) como uma atividade independente, mas não pode ter outras métricas ou dimensões não relacionadas à análise de atribuição na mesma tabela.

Vamos responder a essas perguntas e a outras mais com o Analysis Workspace no CJA.

Primeiro, selecione o intervalo de datas correto (Hoje) no lado direito do painel. Clique em Aplicar.

demonstração

NOTE
Se você acabou de criar a Conexão de dados e a Visualização de dados, talvez precise aguardar algumas horas. O CJA precisa de algum tempo para preencher dados históricos quando há uma grande quantidade de registros de dados.

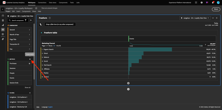
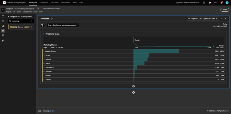
Vamos arrastar e soltar algumas dimensões e métricas para analisar os canais de marketing. Primeiro use a dimensão Canal de marketing e arraste e solte-a na tela da Tabela de forma livre. (Clique em Mostrar tudo caso não veja a métrica imediatamente no menu Métricas)

demonstração

Você verá isto:

demonstração

Em seguida, é necessário adicionar as Métricas à Tabela de forma livre. Você deve adicionar estas Métricas: Pessoas, Sessões, Exibições de Produtos, Check-outs, Compras, Taxa de Conversão (Métrica Calculada).

Antes de fazer isso, é necessário criar a Métrica calculada Taxa de conversão. Para fazer isso, clique no ícone + ao lado de Métricas:

demonstração

Como nome da Métrica Calculada, use Taxa de Conversão e conversionRate para ID Externa. Em seguida, arraste as Métricas compra e Sessões para a tela. Definir Formato a Percentual e Casas Decimais a 2. Finalmente, clique em Salvar.

demonstração

Clique em Salvar.

demonstração

Em seguida, para usar todas essas Métricas na Tabela de forma livre, arraste e solte-as uma por uma na Tabela de forma livre. Veja o exemplo abaixo.

demonstração

Você terminará com uma tabela como esta:

demonstração

Como mencionado acima, as Tabelas de forma livre oferecem a liberdade necessária para executar uma análise detalhada. Por exemplo, você pode escolher qualquer outra Dimension para analisar uma métrica específica dentro da tabela.

Como exemplo, vá para dimensões e pesquisa e selecione a variável Navegador.

demonstração

Você verá uma visão geral dos valores disponíveis para essa Dimension.

demonstração

Escolha o Dimension Safari e arraste-o e solte-o sobre uma Métrica, por exemplo Check-outs. Você verá isto:

demonstração

Ao fazer isso, você acabou de responder a uma possível pergunta que tinha: Quantas pessoas chegam à página de check-out usando o Safari, divididas pelo Canal de marketing?

Agora vamos responder à pergunta sobre Atribuição.

Localize a métrica Compra na tabela.

demonstração

Passe o mouse sobre a métrica e um ícone de Configurações será exibido. Clique nele.

demonstração

Um menu contextual será exibido. Marque a caixa de seleção para modelo de atribuição não padrão.

demonstração

No pop-up que você verá, é possível alterar facilmente os modelos de atribuição e a janela de pesquisa (o que é bastante complexo de se obter com o SQL).

demonstração

Selecione Primeiro contato como seu modelo de atribuição.

demonstração

Escolha Pessoa para a Janela de Pesquisa.

demonstração

Agora clique em Aplicar.

demonstração

Agora é possível ver que o modelo de atribuição para essa métrica específica agora é Primeiro contato.

demonstração

Você pode fazer o detalhamento que quiser, sem limites de tipos de variável, segmentos, dimensão ou intervalos de datas.

Algo ainda mais especial é a capacidade de participar de qualquer conjunto de dados do Adobe Experience Platform para enriquecer os dados de comportamento digital do Google Analytics. Por exemplo, offline, call center, fidelidade ou dados de CRM.

Para mostrar essa funcionalidade, vamos configurar seu primeiro detalhamento que combina dados offline com dados online. Escolha o Nível de Fidelidade da dimensão e arraste-o e solte-o em qualquer Canal de Marketing, por exemplo, Pesquisa Orgânica:

demonstração

Em seguida, vamos analisar qual Tipo de Dispositivo é usado pelos clientes que vieram ao site usando a Pesquisa Orgânica com um Nível de Fidelidade que é Bronze. Pegue o Tipo de Dispositivo do Dimension e arraste e solte-o no Bronze. Você verá isto:

demonstração

Você pode ver que, para o primeiro detalhamento, é usado o Nível de fidelidade. Essa dimensão vem de um conjunto de dados e de um esquema diferentes do que você usou para o conector do BigQuery. A ID de pessoa fidelidID (Sistema de demonstração - Esquema de evento para BigQuery (Global v1.1)) e fidelidID (Sistema de demonstração - Esquema de perfil para fidelização (Global v1.1)) correspondem entre si. Portanto, você pode combinar Eventos de experiência da Google Analytics com Dados de perfil do esquema de fidelidade.

Podemos continuar dividindo as linhas com segmentos ou intervalos de datas específicos (talvez para refletir campanhas de TV específicas) para fazer perguntas ao Customer Journey Analytics e obter as respostas em movimento.

Alcançar o mesmo resultado final com SQL e, em seguida, uma ferramenta de visualização de terceiros é um grande desafio. Especialmente quando você faz perguntas e tenta obter as respostas em tempo real. O Customer Journey Analytics não tem esse desafio e permite que os analistas de dados consultem os dados de forma flexível e em tempo real.

1.2.5.3.2 Análise de funil ou fallout

Os funis são um ótimo mecanismo para entender as principais etapas em uma jornada do cliente. Essas etapas também podem vir de interações offline (por exemplo, da central de atendimento) e, em seguida, você pode combiná-las com pontos de contato digitais no mesmo funil.

O Customer Journey Analytics permite fazer isso e muito mais. Se você se lembrar do Módulo 13, nós conseguimos clicar com o botão direito do mouse e fazer coisas como:

  • Analisar para onde os usuários estão indo após uma etapa de fallout
  • Criar um segmento a partir de qualquer ponto do funil
  • Ver a tendência em qualquer estágio em uma visualização de Gráfico de linha

Vamos ver outra coisa que você pode fazer: como está o funil de Jornada para clientes este mês em relação ao mês anterior? E quanto a mobilidade vs desktop?

Abaixo, você criará dois painéis:

  • Análise de funil (janeiro)
  • Análise de funil (fevereiro)

Você verá que estamos comparando um funil em diferentes períodos de tempo (janeiro e fevereiro) divididos por Tipo de dispositivo.

Esse tipo de análise não é possível na interface do usuário do Google Analytics ou é muito limitado. Assim, o CJA novamente agrega muito valor aos dados capturados pela Google Analytics.

Para criar sua primeira visualização de fallout. Feche o painel atual para começar com um novo.

Observe o lado direito do painel e clique na seta para fechá-lo.

demonstração

Em seguida, clique em + para criar um novo painel.

demonstração

Agora selecione a Visualização Fallout.

demonstração

Como um analista, imagine que deseja entender o que está acontecendo com seu funil principal de comércio eletrônico: Página inicial > Pesquisa interna > Detalhes do produto > Check-out > Compra.

Vamos começar adicionando algumas novas etapas ao funil. Para fazer isso, abra a dimensão Nome da página.

demonstração

Em seguida, você verá todas as páginas disponíveis que foram visitadas.

demonstração

Arraste e solte a Página inicial na primeira etapa.

demonstração

Como segunda etapa, use os Armazenar resultados de pesquisa

demonstração

Agora é necessário adicionar algumas ações de comércio eletrônico. Nas Dimensões, pesquise a dimensão Tipo de evento do Dimension. Clique em para abrir a dimensão.

demonstração

Selecione Product_Detail_Views e arraste-o e solte-o na próxima etapa.

demonstração

Selecione Product_Checkouts e arraste-o e solte-o na próxima etapa.

demonstração

Redimensionar a visualização de Fallout.

demonstração

A visualização de fallout agora está pronta.

Para começar a analisar e documentar os insights, é sempre uma boa ideia usar uma visualização de Texto. Para adicionar uma visualização de Texto, clique no ícone Gráfico no menu esquerdo para ver todas as visualizações disponíveis. Em seguida, arraste e solte a visualização Texto na tela. Redimensione e mova-a para que fique parecida com a imagem abaixo.

demonstração

E, novamente, redimensione-o para caber no painel:

demonstração

As visualizações de Fallouts também permitem detalhamentos. Use a dimensão Tipo de dispositivo abrindo-a e arraste e solte alguns dos valores em por um na visualização:

demonstração

Você terá uma visualização mais avançada:

demonstração

O Customer Journey Analytics permite fazer isso e muito mais. Ao clicar com o botão direito do mouse em qualquer lugar do fallout, você pode…

  • Analisar para onde os usuários vão em uma etapa de fallout
  • Criar um segmento a partir de qualquer ponto do funil
  • Colocar em tendência qualquer etapa em uma visualização de Linha
  • Compare qualquer funil a diferentes períodos de tempo visualmente.

Como exemplo, clique com o botão direito do mouse em qualquer etapa do fallout para ver algumas dessas opções de análise.

demonstração

1.2.5.3.3 Análise e visualização de fluxo

Se você quiser fazer análise de fluxo avançada usando o Google Analytics, será necessário usar o SQL para extrair os dados e usar uma solução de terceiros para a parte de visualização. O Customer Journey Analytics ajudará nisso.

Nesta etapa, você configurará uma análise de fluxo para responder esta pergunta: Quais são os principais canais de contribuição antes de uma Landing Page específica. Com dois arrastar e soltar e um clique, como analista, você pode descobrir o fluxo do usuário em direção à Landing page com os dois últimos toques de canais de marketing.

Outras perguntas que a Customer Journey Analytics pode ajudar a responder:

  • Qual é a principal combinação de canais antes de uma landing page específica?
  • O que faz com que um usuário saia da sessão quando chega ao Product_Checkout? Quais são as etapas anteriores?

Vamos começar com um painel em branco novamente para responder a essas perguntas. Feche o painel atual e clique em +.

demonstração

Agora selecione a visualização Fluxo.

demonstração

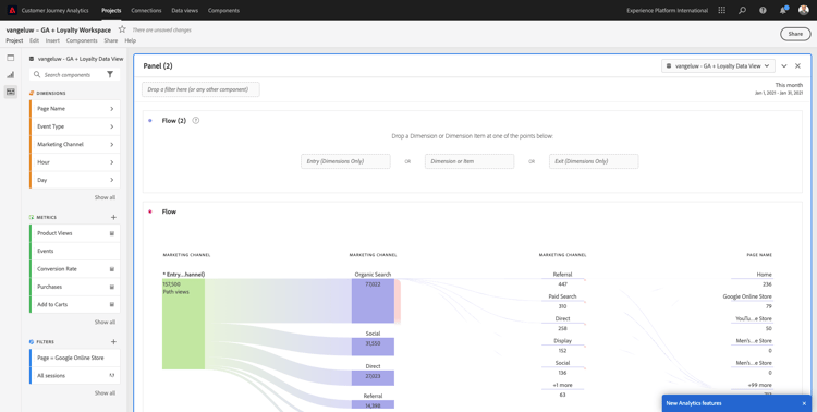
Agora vamos configurar uma Análise de fluxo de canal de marketing de vários caminhos. Arraste e solte a dimensão Canal de marketing na área Dimensões de entrada.

demonstração

Agora você pode ver os primeiros caminhos de entrada:

demonstração

Clique no primeiro caminho para detalhá-lo.

demonstração

Agora você pode ver o próximo caminho (Canal de marketing).

demonstração

Vamos fazer um terceiro detalhamento. Clique na primeira opção dentro do novo caminho, Referência.

demonstração

Agora você deve ver a visualização assim:

demonstração

Vamos complicar as coisas. Imagine que você queira analisar o que era a landing page após dois caminhos de marketing? Para fazer isso, é possível usar uma dimensão secundária para alterar o último caminho. Localize a dimensão Nome da Página e arraste-a e solte-a assim:

demonstração

Agora você verá isto:

demonstração

Vamos fazer outra análise de fluxo. Desta vez, você analisará o que aconteceu após um ponto de saída específico. Outras soluções do Analytics exigem o uso do SQL/ETL e, novamente, uma ferramenta de visualização de terceiros para alcançar a mesma coisa.

Traga uma nova Visualização de Fluxo para o painel.

demonstração

Você terá isto:

demonstração

Localize o Tipo de Evento do Dimension e arraste-o e solte-o na área Dimensão de saída.

demonstração

Agora você pode ver quais caminhos de Tipo de evento levaram os clientes para a saída.

demonstração

Vamos investigar o que aconteceu antes da saída da ação de check-out. Clique no caminho Product_Checkouts:

demonstração

Um novo caminho de ação será exibido com alguns dados que não são reveladores.

demonstração

Vamos analisar mais detalhadamente! Pesquise o Nome da Página da Dimension e arraste-o e solte-o no novo caminho gerado.

demonstração

Agora você tem uma análise avançada de fluxo feita em minutos. Você pode clicar nos diferentes caminhos para ver como eles se conectam da saída para as etapas anteriores.

demonstração

Agora você tem um kit eficiente para analisar funis e explorar caminhos do comportamento do cliente em pontos de contato digitais, mas também offline.

Não se esqueça de salvar suas alterações!

1.2.5.4 Compartilhamento do projeto

IMPORTANT
O conteúdo abaixo é destinado a informação pessoal - Você NÃO precisa compartilhar seu projeto com outra pessoa.

INFO - Você pode compartilhar este projeto com colegas para colaborar ou analisar perguntas comerciais juntos.

demonstração

demonstração

Próximas etapas

Ir para Resumo e benefícios

Retorne para Assimilar e analisar dados do Google Analytics no Adobe Experience Platform com o Conector de Source do BigQuery

Voltar para Todos os módulos

recommendation-more-help
4bbf020c-24db-4a43-b239-88fab142f02d