Integração do Adobe Analytics

A integração do Adobe Analytics conecta o LLM Optimizer aos dados do Adobe Analytics de sua organização para que você possa medir como a descoberta orientada por IA se traduz em envolvimento real do site e resultados comerciais. Após a conclusão do processo de integração, os dados estarão disponíveis no painel Tráfego de referência na guia Impacto nos negócios.

Ao vincular dados de análise com insights de visibilidade de IA, o LLM Optimizer ajuda a rastrear:

  • Engajamento do usuário em páginas referenciadas por IA.
  • Sinais de conversão vinculados a jornadas de descoberta de IA.
  • Impacto no desempenho de otimizações GEO.

Essa integração elimina a lacuna entre a medição de visibilidade da IA e a análise de desempenho comercial. As equipes agora podem ver não apenas onde a marca aparece nas respostas da IA, mas o que acontece depois que os usuários chegam.

Disponibilidade availability

IMPORTANT
A integração do Adobe Analytics está incluída na oferta paga do LLM Optimizer. Os clientes que usam a avaliação gratuita não poderão conectar o Adobe Analytics até que atualizem para uma oferta paga.

Conectar o Adobe Analytics ao painel do Tráfego de referência connect

O fluxo de conexão começa no painel Tráfego de referência da seguinte maneira:

  1. Abra o painel Tráfego de referência. A exibição padrão é Traffic Insights.

    painel do Tráfego de referência, guia Insights de tráfego

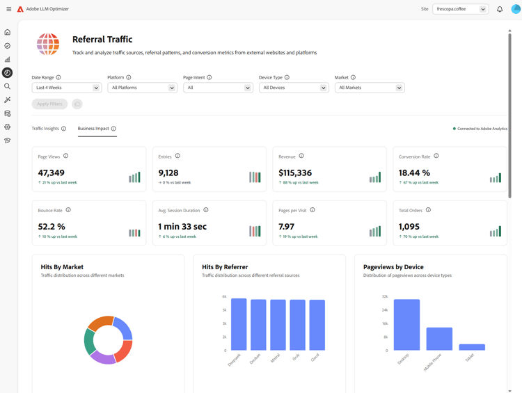
  2. Selecione a guia Impacto nos negócios. Se nenhum provedor de análise estiver conectado, um banner será exibido: Conectar-se para Ver o Impacto nos Negócios, com Conectar-se ao Analytics.

    Guia Impacto nos Negócios com Conectar ao Analytics

  3. Selecione Conectar ao Analytics. Isso abre o painel Configuração do cliente na guia Analytics.

    Configuração do cliente, guia Analytics

  4. Em Credenciais, digite a ID do Cliente e o Segredo do Cliente e selecione Verificar e Continuar. Observe o seguinte:

    • Verificar e Continuar está disponível somente quando ambos os campos estão preenchidos.
    • Após uma verificação bem-sucedida, os conjuntos de relatórios são carregados.
    • Use a ID do Cliente e o Segredo do Cliente de uma conta técnica que tenha acesso ao conjunto de relatórios necessário.

    Credenciais do Analytics e Verificar e Continuar

  5. Em Configuração, escolha um Conjunto de Relatórios.

    Quando um conjunto de relatórios é selecionado, o LLM Optimizer carrega as opções de URL da página Dimension disponíveis para esse conjunto.

    Conjunto de relatórios selecionado e dimensões carregando

  6. Escolha uma Dimension da URL da página (lista de dimensões específicas do conjunto) e selecione Salvar e Habilitar.

    • A URL da página Dimension permanece desabilitada até que um conjunto de relatórios seja selecionado e as dimensões sejam carregadas.
    • Salvar e Habilitar está disponível somente após a seleção de uma dimensão de URL de página.

    Dimensão de URL da página e Salvar e Habilitar

  7. Depois de salvar, a configuração deve mostrar o status Conectado. Você pode retornar ao painel de Tráfegos de referência com Ir para o Painel de Tráfegos de referência. No Tráfego de referência da guia Impacto nos Negócios, o status deve aparecer como Conectado ao Adobe Analytics.

    Conectado ao Adobe Analytics na configuração e Impacto nos Negócios

Depois que você se conectar after-connect

  • O LLM Optimizer preenche as últimas quatro semanas completas do calendário e a semana atual do calendário até a data.
  • Após o preenchimento retroativo, os dados são atualizados diariamente com um pull do dia anterior completo.
NOTE
O preenchimento retroativo pode levar algumas horas para ser concluído.

Como funciona how-it-works

Configuração

Durante a configuração, você define qual conjunto de relatórios e dimensão de página a LLM Optimizer usa para a assimilação do Adobe Analytics. A dimensão de página pode ser o mapeamento variables/page padrão ou um eVar personalizado, dependendo do conjunto de relatórios.

Como o tráfego LLM é identificado

O tráfego originado por LLM é identificado com o uso do Tipo de referenciador — Ferramentas de IA de conversação do Adobe Analytics.

Dados assimilados data-ingested

Os seguintes dados são assimilados pela LLM Optimizer:

Dimensões

  • Domínio referenciador
  • Tipo de referenciador
  • País
  • Tipo de dispositivo
  • Dimensão da página selecionada

Métricas

  • Visualizações da página
  • Visitas
  • Visitantes
  • Entradas
  • Saídas
  • Rejeições
  • Visitas em única página
  • Tempo gasto
  • Carrinhos
  • Adições ao carrinho
  • Remoções do carrinho
  • Visualizações do carrinho
  • Check-outs
  • Pedidos
  • Receita
  • Unidades

Como a LLM Optimizer usa esses dados

Esse conjunto de dados capacita os insights do LLM Optimizer para:

  • Desempenho do tráfego LLM em nível de página.
  • Desempenho do referenciador em fontes LLM.
  • Tendências regionais e no nível do dispositivo.
  • Resultados de comércio downstream.

Perguntas frequentes faq

P: A integração do Adobe Analytics está disponível durante a avaliação?

Não. A integração está disponível somente para clientes pagos do LLM Optimizer.

P: Quais dados são coletados ou armazenados?

Consulte o capítulo Dados assimilados acima. O LLM Optimizer funciona com métricas agregadas das APIs do Adobe Analytics autorizadas pela sua organização, não com os dados brutos no nível de ocorrência.

P: Como os dados são assimilados?

Sua organização autoriza a LLM Optimizer a consultar APIs da Adobe Analytics. O tráfego de referência alinhado às fontes do LLM é consumido por meio dessas APIs.

P: Com que frequência os dados são atualizados?

Os dados são atualizados diariamente (dia anterior completo após a conclusão do preenchimento retroativo).

P: Os dados brutos a nível de ocorrência são armazenados no LLM Optimizer?

Não. Somente métricas agregadas são usadas para entender padrões e tendências de tráfego.

P: URLs completos, sequências de consulta ou conteúdo de página são armazenados?

URLs completos usados para a dimensão de página selecionada podem ser assimilados; cadeias de caracteres de consulta e conteúdo de página não são assimilados para essa integração.

P: Os identificadores de usuários (ECID, endereço IP, IDs de cookies) são armazenados?

Não.

P: Por quanto tempo os dados são retidos?

Lembre-se de que as políticas de retenção podem evoluir. Atualmente, os dados são armazenados indefinidamente.

P: Os dados são criptografados em trânsito e em repouso?

Atualmente, os dados são criptografados em trânsito e não em repouso. Isso pode mudar em atualizações futuras.

P: Os dados históricos são preenchidos retroativamente?

Sim. Após uma configuração bem-sucedida, as últimas quatro semanas completas do calendário e a semana atual do calendário são preenchidas retroativamente. Consulte também Depois de conectar.

recommendation-more-help
0a6625f1-5b91-4cf9-b414-1058f11199cb