Práticas recomendadas do LLM Optimizer

A Otimização de LLM, também chamada de Otimização de Mecanismo Gerativo (GEO), ou Otimização de Mecanismo de Resposta (AEO), ou Otimização de IA (AIO), é a forma como você torna sua marca e conteúdo visíveis, confiáveis e recuperáveis nas respostas geradas por IA - através do ChatGPT, Perplexity, Copilot, Gemini e outros assistentes orientados por LLM.

Se a SEO tradicional o ajudou a ganhar classificações de primeira página, a otimização de LLM ajuda a ganhar citações de IA e visibilidade dentro dos mecanismos de resposta. O Adobe LLM Optimizer permite medir e melhorar a visibilidade da sua marca nos mecanismos de resposta.

Este artigo descreve as práticas recomendadas para medir e aprimorar sua visibilidade e influência em ambientes de pesquisa orientados por IA usando o Adobe LLM Optimizer.

LLM versus SEO: principais diferenças key-differences

Uma base forte de SEO oferece suporte à otimização de LLM, mas são necessárias novas táticas para garantir a visibilidade das respostas geradas por IA.

NOTE
Atualmente, o tráfego de SEO ainda é o maior gerador de tráfego da maioria das páginas da Web, tornando-o muito importante para a estratégia de visibilidade da sua marca.
SEO
LLM
Baseado em índice
*Com base em token (dados treinados)
Assuntos de autoridade de link
**As Menções de marca são mais importantes
Renderização JS suportada
Renderização muito limitada de JS no lado do cliente
Indexação em tempo real
***RAG (Retrieval-Augmented Generation, geração aumentada para recuperação) para atualização

*Embora os resultados de LLM não usem páginas indexadas, os LLMs usam mecanismos de pesquisa para aprimorar as respostas de prompt por meio da Geração aumentada de nível de recuperação (RAG).

** Os LLMs priorizam a relevância do conteúdo e a presença da marca sobre os backlinks.

*** RAG reduz alucinações

Outras considerações para a otimização de LLM:

  • A novidade do conteúdo é importante: os LLMs priorizam o conteúdo atualizado recentemente. (Os mecanismos de pesquisa também priorizam isso para consultas sensíveis ao tempo, mas dependem de outros valores com mais intensidade.)
  • O ganho (de terceiros) na forma de menções e citações é muito importante.

Planejamento de campanha estratégica

A criação de uma campanha de otimização do LLM bem-sucedida envolve:

  • Identifique tópicos de alto valor alinhados à intenção do cliente. Alinhe a intenção imediata com as metas de negócios e as necessidades do cliente.
  • Menções pontuais a outros, incluindo concorrentes, para encontrar lacunas e oportunidades. Concentre-se nos prompts em que outros são citados, indicando a oportunidade de inclusão da marca.
  • Agrupar prompts por intenção usando o agrupamento de tópicos: use tópicos e campos de pesquisa para agrupar metas de usuário semelhantes para visibilidade de benchmarking.
  • Avalie a credibilidade da marca usando os padrões EEAT (Experiência, Experiência, Autoritatividade, Confiabilidade) e YMYL (Seu Dinheiro ou Sua Vida).

Essa abordagem estratégica garante melhorias direcionadas e orientadas por dados na visibilidade do LLM.

Desbloqueando visibilidade da marca LLM

A visibilidade do LLM diz respeito à frequência e ao destaque que sua marca aparece nas respostas geradas por IA.

Para melhorar a visibilidade, siga este ciclo:

Analisar > Plano > Agir > Adaptar

  • Analisar: analise como sua marca aparece nos principais prompts de clientes em todos os LLMs.
  • Plano: clusters de destino de prompts com intenção semelhante para campanhas focalizadas.
  • Lei: Implementar alterações e monitorar mudanças na visibilidade do LLM ao longo do tempo.
  • Adaptar: refinar estratégias com base em insights acionáveis do otimizador.

Entender e aproveitar essas etapas pode ajudar sua marca a permanecer relevante à medida que a IA se torna central para a descoberta de informações.

Otimização no local - fortalecimento do seu conteúdo

A otimização no local melhora o conteúdo próprio para obter visibilidade sobre o LLM. Essas são ações que você realiza em seu próprio site e propriedades digitais para melhorar como os LLMs percebem, acessam e citam sua marca.

TIP
A LLM Optimizer sugere oportunidades de otimização no site e fora dele no painel Oportunidades para você. Essas oportunidades são específicas para o seu site. Muitas dessas sugestões podem ser implantadas diretamente em seu site usando o LLM Optimizer.

Estas são algumas das práticas recomendadas de otimização:

  1. Garantir a acessibilidade técnica

    • Revise as configurações de robots.txt e CDN para permitir que os agentes de IA rastreem do site.
    • Use o Inspetor de URL para identificar páginas bloqueadas ou inacessíveis. Consulte Inspetor de URL.
  2. Atualizar e estruturar conteúdo

    • Atualize 10 a 15% do conteúdo da página regularmente. Os LLMs priorizam o conteúdo novo.
    • Adicionar citações e referências a fontes autoritativas.
    • Use cabeçalhos estruturados (H1, H2, H3) para uma melhor análise.
  3. Perguntas frequentes sobre integração

    • Adicione perguntas frequentes de idioma natural com base na análise de prompt.
    • Resolver perguntas comuns do usuário em formatos conversacionais.
  4. Monitorar e iterar

    • Use o Painel de oportunidades para identificar e seguir as recomendações.
    • Rastreie a frequência de pontuação de visibilidade, sentimento e citação.
    • Ajuste com base na atividade de outras pessoas (incluindo concorrentes) e tendências imediatas.

Otimização externa - expandindo o espaço da sua marca

A otimização externa se concentra em melhorar a visibilidade da sua marca em respostas geradas por IA, influenciando fontes de conteúdo de terceiros citadas frequentemente pelos LLMs. Essas são ações realizadas fora das propriedades de sua propriedade para influenciar como os LLMs encontram e citam sua marca.

TIP
A LLM Optimizer sugere oportunidades de otimização no site e fora dele no painel Oportunidades para você. Essas oportunidades são específicas para o seu site. Muitas dessas sugestões podem ser implantadas diretamente em seu site usando o LLM Optimizer.

Principais canais externos:

  • Wikipedia: certifique-se de que as páginas estejam atualizadas, bem-originadas e escritas de forma neutra.
  • Reddit e Quora: Participe de discussões com contribuições e menções de marca autênticas e úteis.
  • Artigos e análises de afiliados: colabore com editores para obter conteúdo de alta qualidade.
  • YouTube e redes sociais: crie vídeos e publicações que respondam a perguntas comuns.
  • Notícias e Relações Públicas: Cobertura segura em meios de comunicação respeitáveis.

Práticas recomendadas:

  • Diversifique sua área de ocupação externa.
  • Monitorar citações usando o Adobe LLM Optimizer. Consulte painel de Presenças da marca.
  • Atualize o conteúdo obsoleto e busque novas oportunidades de inclusão.
  • Coordenar com equipes de RP e sociais.
  • Garantir que as contribuições sejam imparciais e informativas.

A execução consistente dessas etapas pode melhorar significativamente a presença da sua marca nos resultados de pesquisa orientados por IA.

Medir a visibilidade do LLM e rastrear alterações

Entender como sua marca aparece nas respostas geradas por IA é essencial para otimizar os LLMs. O Adobe LLM Optimizer fornece uma maneira estruturada de medir a visibilidade, avaliar o desempenho e rastrear as melhorias ao longo do tempo

Acompanhe estas métricas principais:

  • Menções: quantas vezes sua marca é mencionada nas respostas.
  • Citações: com que frequência os LLMs usam seu conteúdo ou suas fontes para responder a perguntas.
  • Sentimento: se a menção da sua marca é positiva, neutra ou negativa.
  • Posição: onde sua marca é mencionada na resposta (por exemplo, primeiro, meio ou último).

Essas métricas se combinam em uma pontuação de visibilidade, que informa a intensidade da presença de sua marca nas respostas do LLM. Consulte o painel Presença da marca.

Estratégia de rastreamento

Estas são as etapas que você pode seguir para monitorar o progresso:

  1. Faça um benchmark da sua visibilidade atual.

    • Identifique com que frequência e onde sua marca é mencionada e citada, e qual é o sentimento no Adobe LLM Optimizer. Consulte o painel Presença da marca.
    • Analise os prompts em que sua marca aparece e em que ela não aparece.
    • Compare a visibilidade com a de outros, incluindo concorrentes (em Others Tracking no painel de Configuração do cliente).
    • Revise a visibilidade em plataformas geradas pelo usuário como Reddit, Quora e Wikipedia. Segmentar por plataforma (ChatGPT, modo IA do Google e assim por diante)
    • Monitore o tráfego direto para entender quais páginas os LLMs visitam. O tráfego de agente frequentemente não vai para a home page, mas para outras páginas na parte inferior da hierarquia. Consulte o painel Tráfego de agente.
  2. Monitore as alterações ao longo do tempo.

    • Use filtros de tempo para rastrear turnos semanais e mensais.
    • Fique atento a picos ou quedas na pontuação de visibilidade.
    • Analise tendências de sentimento para entender a percepção da marca.
  3. Correlacione visibilidade com tráfego, engajamento e conversões.

    • Use recursos de atribuição para conectar melhorias de visibilidade ao tráfego, engajamento e conversões. Os recursos de atribuição no Adobe LLM Optimizer ajudam a conectar melhorias nas métricas de visibilidade (menções, citações, sentimento) aos resultados reais de negócios, como tráfego do site, envolvimento do usuário e conversões. Isso comprova o ROI de suas iniciativas de otimização.
    • Rastreie alterações na agilidade e no tráfego de referência para validar o ROI da otimização.
  4. Melhorar o conteúdo

    • Use o Painel de oportunidades da LLM Optimizer para identificar e fazer alterações imediatas e especificamente recomendadas para o seu site. Ver Oportunidades (em seguida, meça os resultados). Revise a seção de oportunidades regularmente e aja de acordo com as recomendações fornecidas.
    • Priorizar páginas com visibilidade decrescente.
    • Atualize seu site e outros conteúdos para torná-lo mais relevante aos prompts que deseja direcionar.
    • Adicione perguntas frequentes às suas páginas que respondam a perguntas comuns que as pessoas podem fazer.
    • Verifique se o conteúdo é fácil de ser encontrado e lido pelos LMs. Corrija qualquer problema, como páginas bloqueadas ou problemas com o código do site.
    • Garanta que as contribuições para plataformas como a Wikipedia e o Reddit sejam imparciais, não-comerciais e de valor agregado.
    • Use o Adobe LLM Optimizer para rastrear como a visibilidade muda ao longo do tempo.
    • Se você notar que outros concorrentes são mencionados com mais frequência, ajuste sua estratégia para ficar à frente.
    • Continue atualizando seu conteúdo para corresponder ao que as pessoas estão procurando e perguntando sobre.
  5. Ajuste as estratégias de externo e no site com base em insights.

NOTE
Certifique-se de que o conteúdo esteja visível e acessível para os LLMs. Você pode usar o plug-in do Chrome para ver o que os agentes de IA podem ver.

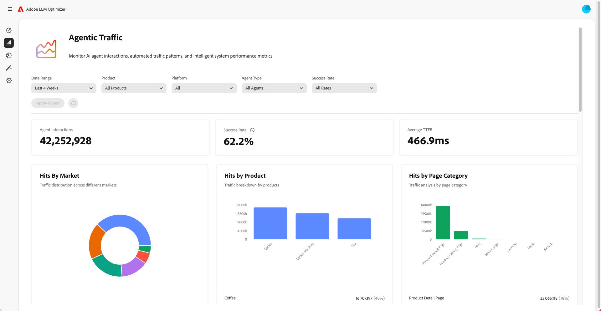
Compreensão do tráfego de agente

O tráfego de agente se refere às visitas de agentes de IA como ChatGPT, modo/visões gerais de IA do Google, Copilot ou Perplexidade. Esses agentes rastream ao seu site para coletar informações para gerar respostas.

O tráfego direto é exibido de duas maneiras: experiências com cliques nulos e visibilidade sem cliques.

Experiências com clique zero

Na pesquisa tradicional, os usuários clicam nos sites para consumir conteúdo. Mas com LLMs usuários muitas vezes obter respostas completas diretamente na interface de bate-papo ou resultados de mecanismo de pesquisa colar sem nunca visitar o seu site. Isso é chamado de experiência de clique zero.

O que isso significa para sua marca:

  1. Seu conteúdo pode ser resumido ou citado por um assistente de IA.
  2. O usuário obtém as informações de que precisa sem clicar em seu link.
  3. A visibilidade e a influência do seu site são dissociadas do tráfego.

Portanto, mesmo que sua análise mostre menos visitas, sua marca ainda poderá ser altamente visível e influente nas respostas geradas pela IA.

Visibilidade sem cliques

O tráfego de agente se refere aos bots de IA que visitam seu site para coletar informações para treinar ou responder prompts.

Esses bots fazem o seguinte:

  1. Rastree suas páginas para extrair fatos, estrutura e contexto.
  2. Use esses dados para gerar respostas para os usuários.
  3. Pode citar sua marca ou conteúdo, mesmo se nenhum humano clicar.

Por que isso é importante:

  • Seu conteúdo pode moldar as decisões do usuário indiretamente.
  • Você pode estar influenciando o comportamento de compra, a percepção da marca ou a confiança sem as métricas tradicionais de envolvimento.

O rastreamento do tráfego de agente ajuda você a entender como a IA vê e usa seu conteúdo.

Como otimizar para tráfego agêntico

Para otimizar o tráfego agêntico:

Estas são as métricas que devem ser monitoradas:

  • Ocorrências do agente por URL
  • Taxa de sucesso de solicitações de bot
  • Frequência de citação por página
  • Sentimento e colocação de menções de marca
  • Pontuação de visibilidade tendências ao longo do tempo
recommendation-more-help
0a6625f1-5b91-4cf9-b414-1058f11199cb