Adobe LLM Optimizer

O Adobe LLM Optimizer é um aplicativo de primeira IA gerativa para a Otimização do mecanismo gerativo, projetado para ajudar as marcas a melhorar sua visibilidade, precisão e influência em ambientes de pesquisa orientados por IA. Ele fornece insights sobre a presença da marca em respostas geradas por IA, oferece recomendações prescritivas de conteúdo e automatiza correções de otimização.

Introdução ao LLM Optimizer

Visão geral do LLM Optimizer

visão geral do LLM Optimizer

Saiba mais sobre como o Adobe LLM Optimizer impulsiona a visibilidade da marca na pesquisa orientada por IA.

Saiba mais

Guia de início rápido

Guia de início rápido

Saiba como começar a usar rapidamente o LLM Optimizer.

Saiba mais

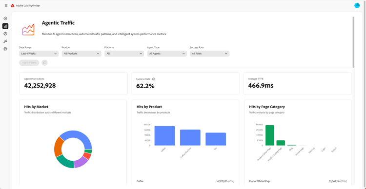
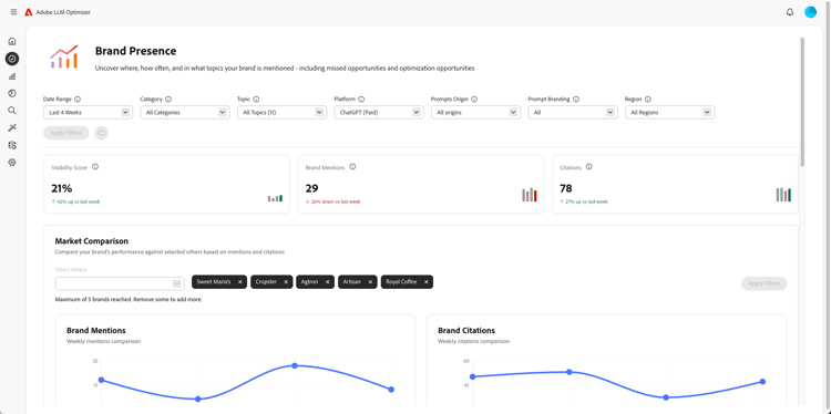
Visão geral dos painéis

Visão geral dos painéis

Saiba como obter insights e obter recomendações para seu site com painéis.

Saiba mais

Saiba mais sobre o LLM Optimizer

Práticas recomendadas para configurar categorias, tópicos, prompts e rastrear outros

Práticas recomendadas para configurar categorias, tópicos, prompts e rastrear outros

Saiba como configurar o LLM Optimizer para um monitoramento de marca personalizado e análise de conteúdo estratégica.

Saiba mais

Práticas recomendadas para otimização de LLM usando o Adobe LLM Optimizer

Práticas recomendadas para otimização de LLM usando o Adobe LLM Optimizer

Saiba como a LLM Optimizer pode ajudar a impulsionar a autoridade da marca em Pesquisas com IA e descobertas.

Saiba mais

Explore os recursos do Adobe LLM Optimizer

Explore os recursos da Adobe LLM Optimizer

Defina a presença de sua marca nos resultados de Pesquisas com IA com o Adobe LLM Optimizer. Obtenha insights GEO, aumente a visibilidade nos LLMs e direcione um crescimento mensurável do tráfego.

Saiba mais

Otimizar na Edge

Otimizar na Edge

Otimizar no Edge

Saiba como fornecer otimizações no LLM Optimizer sem nenhuma alteração de criação necessária.

Saiba mais

recommendation-more-help
0a6625f1-5b91-4cf9-b414-1058f11199cb