Het dashboard Betrokkenheid overzicht

Dit dashboard biedt een uitgebreide weergave van betrokkenheid en toont real-time metriek van account en individuele interacties via schenkingsgrafieken en trendonthullende lijngrafieken in de loop der tijd. Het helpt u om uw inspanningen voor betrokkenheid effectief te controleren en te strategisch.

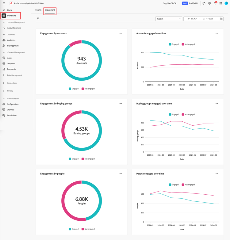
Om tot het dashboard van de Betrokkenheid toegang te hebben, selecteer het Dashboard punt in de linkernavigatie. Selecteer vervolgens de tab Engagement boven aan de pagina.

​ dashboard van de Betrokkenheid ​ {width="800" modal="regular"}

Betrokkenheid van accounts/groep kopen/mensen

De cirkeldiagrammen verdelen rekeningen, koopgroepen, of mensen in geëngageerde en niet-aangeworven categorieën. Het centrale cijfer toont het totale aantal binnen elke categorie, die een in één oogopslag inzicht van algemene betrokkenheid verstrekt.

​ Betrokkenheid door rekeningen en door mensen ​ {width="500"}

Rekeningen/koopgroepen/personen die in de loop der tijd betrokken zijn

Deze lijngrafieken geven de betrokkenheidsniveaus van accounts of mensen in de loop van de tijd weer. Met duidelijke regels voor ‘Engaged’ en ‘Not Engaged’ die naast een horizontale as met tijdstempels worden weergegeven, kunt u trends en patronen vaststellen. U kunt de muisaanwijzer op een regel plaatsen om de precieze meetwaarden voor een bepaalde datum weer te geven.

​ Betrokkenheid door rekeningen en door mensen in tijd ​ {width="500"}

De gegevens filteren

U kunt de weergegeven gegevens filteren op datumbereik en kenmerken.

Filter datumbereik

Gebruik Date range filter​in de rechterbovenhoek om de gegevens te filteren op basis van het datumbereik.

​ filter de getoonde gegevens door datumwaaier ​ {width="380"}

Voor het bereik Custom kunt u het gereedschap Kalender gebruiken om een begin- en einddatum op te geven. De einddatum wordt standaard ingesteld op de huidige dag.

​ filter de getoonde gegevens door attributen ​ {width="380"}

Kenmerk, filter

Klik het pictogram van de Filter ( ​ pictogram van de Filter ​ ) bij de bovenkant verlaten om de getoonde gegevens te filtreren gebruikend om het even welk van deze attributen:

  • Oplossingsrente
  • Type betrokkenheid
  • Regio
  • Marktsegment
  • Rol van groepslid kopen

​ filter de getoonde gegevens door attributen ​ {width="500"}

Selecteer zoveel waarden voor elk kenmerk dat u wilt gebruiken om de gegevens te filteren en klik op Apply .

Betrokkenheid bij de gegevens

Als u gegevens wilt gebruiken, gebruikt u de lus rechtsboven in elk diagram.

​ dashboardgegevens van de Betrokkenheid - actiemenu ​ {width="300"}

Doorboor

Kies Drill through voor een cirkeldiagram voor een diepgaande analyse van de afzonderlijke gegevens over de groepsbetrokkenheid.

De algemene filters (gegevensbereik en kenmerken) worden toegepast op het dashboard. Klik het pictogram van de Filter ( ​ pictogram van de Filter ​ ) bij de bovenkant verlaten aan ​ verandering de attributenfilters ​ voor de boor-door mening. Gebruik de selecteur van de datumwaaier bij het hoogste recht om ​ de datumwaaier ​ voor de boor-door mening te veranderen.

​ Boor door om tot de grafiekgegevens toegang te hebben ​ {width="700" modal="regular"}

Betrokkenheid per rekening
Betrokkenheid bij het kopen van groepen
Betrokkenheid van mensen
  • Accountnaam

  • Status

  • Personen in dienst (getal)

  • Betrokkenheid (nummer)

  • Laatste betrokkenheid (datum)

  • Groep voor kopen

  • Account

  • Oplossingsrente

  • Status

  • Betrokkenheid (nummer)

  • Naam

  • Status

  • E-mail (adres)

  • Betrokkenheid (nummer)

  • Laatste service (datum)

U kunt op de knop klikken… menupictogram bij top-right en kies View more aan ​ mening uitgebreide gegevens en inzichten ​.

Meer weergeven

Kies View more voor uitgebreide gegevens en inzichten.

​ Betrokkenheid door rekeningen en door mensen ​ {width="700" modal="regular"}

Afhankelijk van de grafiek, zijn er uitgebreide gegevens voor het volgende:

Betrokkenheid van accounts/inkoopgroepen/mensen
Rekeningen/inkoopgroepen/personen die in de loop der tijd betrokken zijn
  • Betrokken

  • Niet opgenomen

  • Datum

  • Accounts/Buying groups / People (number)

  • Betrokken / Niet ingeschakeld

Als u de uitgebreide gegevens wilt kopiëren, klikt u op Download CSV rechtsboven.

recommendation-more-help
journey-optimizer-b2b-help-user