Controleren of de gegevens naar Customer Journey Analytics stromen validate-data

NOTE
Voer de stappen op deze pagina pas uit nadat u alle vorige upgradestappen hebt uitgevoerd. U kunt de aanbevolen upgradestappen volgen (aanbevolen voor de meeste organisaties), of u kunt stappen volgen die dynamisch voor uw organisatie worden gegenereerd met de Customer Journey Analytics Upgrade Guide.
  • geadviseerde verbeteringsstappen (geadviseerd voor de meeste organisaties)

    Een reeks stappen die tot een ideale implementatie van Customer Journey Analytics leiden.

    Voor gedetailleerde informatie, zie ​ Verbetering van Adobe Analytics aan Customer Journey Analytics ​.

  • de Gids van de Verbetering van Customer Journey Analytics (de stappen van de Douane die aan de specifieke behoeften van uw organisatie worden aangepast)

    Er is een nieuwe upgradehandleiding beschikbaar waarmee op dynamische wijze upgradestappen worden gegenereerd die zijn afgestemd op uw organisatie en uw unieke omstandigheden.

    Als u vanuit Customer Journey Analytics toegang wilt tot de hulplijn, selecteert u de tab Workspace en vervolgens Upgrade to Customer Journey Analytics in het linkerdeelvenster. Volg de aanwijzingen op het scherm.

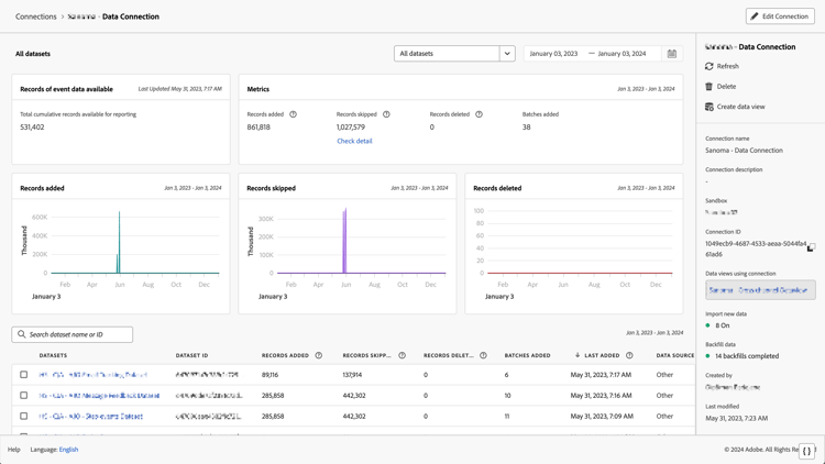
U kunt controleren of de verbinding actief is en of de gegevens doorlopen in de gegevensweergaven in Customer Journey Analytics.

  1. Selecteer in Customer Journey Analytics het tabblad Verbindingen.

    ​ lijstmening ​

  2. Selecteer de ​ verbinding die u ​ vormde.

    ​ Al datasetvenster dat widgets en montages ​ toont

  3. Zie ​ details van de Verbinding ​ in ​ verbindingen ​ voor informatie over de details beschikbaar over elke verbinding beheren.

  4. Ga na de ​ geadviseerde verbeteringsstappen ​ of de dynamisch geproduceerde verbeteringsstappen in de Gids van de Verbetering van Customer Journey Analytics verder. Als u vanuit Customer Journey Analytics toegang wilt tot de hulplijn, selecteert u de tab Workspace en vervolgens Upgrade to Customer Journey Analytics in het linkerdeelvenster. Volg de aanwijzingen op het scherm.

recommendation-more-help
analytics-platform-help-main