キャンバスダッシュボードでのテーブルレポートの作成
>バグまたは技術的な問題の可能性に関するご意見がある場合は、Workfront サポートにチケットを送信してください。 詳しくは、 カスタマーサポートへのお問い合わせ  を参照してください。
>このベータ版は、次のクラウドプロバイダーでは利用できません。
- Amazon Web Services用に独自のキーを持参
- Azure
- Google Cloud Platform
キャンバスダッシュボードにテーブルレポートを追加すると、データをテーブル形式で視覚化できます。
           
          
アクセス要件
| table 0-row-2 1-row-0 2-row-2 3-row-2 layout-auto html-authored no-header | |
|---|---|
| Adobe Workfront パッケージ | 任意 | 
| Adobe Workfront プラン | 標準 プラン | 
| アクセスレベル設定 | レポート、ダッシュボードおよびカレンダーへのアクセスを編集する | 
この表の情報について詳しくは、Workfront ドキュメントのアクセス要件を参照してください。
前提条件
テーブル レポートを作成するには、ダッシュボードを作成する必要があります。
キャンバスダッシュボードでのテーブルレポートの作成
テーブルレポートの作成に使用できる設定オプションは多数あります。 この節では、タグを作成するための一般的なプロセスを説明します。
- 
                  Adobe Workfront の右上隅にある メインメニュー アイコン     
- 
                  左側のパネルで、「キャンバスダッシュボード」をクリックします。 
- 
                  右上隅の 新規ダッシュボード をクリックします。 
- 
                  ダッシュボードを作成 ボックスに、ダッシュボードの 名前 と 説明 を入力します。 
- 
                  「作成」をクリックします。 
- 
                  レポートを追加 ボックスで、「レポートを作成」を選択します。 
- 
                  左側で「テーブル」を選択します。 
- 
                  右上隅の「レポートを作成」をクリックします。 
- 
                  (オプション)次の手順に従って、「詳細」セクションを設定します。 - 
                      レポート 名前 を入力します。 
- 
                      レポート 説明 を入力します。 
 
- 
                      
- 
                  テーブルを作成 セクションを設定するには、次の手順に従います。 - 
                      左側のパネルで、「テーブルの列   
- 
                      列を追加 をクリックし、テーブルの列として表示するフィールドを選択します。 この列は、右側のプレビューセクションに表示されます。 
- 
                      追加する各列に対して上記の手順を繰り返します。 
 
- 
                      
- 
                  フィルター セクションを設定するには、次の手順に従います。 - 
                      左側のパネルで、「フィルター   
- 
                      フィルターを編集 を選択します。 
- 
                      「条件を追加」をクリックして、フィルターに使用するフィールドと、フィールドが満たす必要がある条件の種類を定義する修飾子を指定します。 この列は、右側のプレビューセクションに表示されます。 
 
- 
                      
- 
                  (任意)「フィルターグループを追加」をクリックして、別のフィルター条件セットを追加します。 セット間のデフォルトの演算子は AND です。演算子をクリックして OR に変更します。 
- 
                  次の手順に従って、「ドリルダウン・グループ設定 セクションを構成し す。 - 
                      左側のパネルで、「グループ設定   
- 
                      グループ化を追加 ボタンをクリックし、グループ化として作成するフィールドを選択します。 グループ化の列は、右側のプレビューセクションに表示されます。 
 
- 
                      
- 
                  「保存」をクリックしてレポートを作成し、ダッシュボードに追加します。 
テーブルレポートの作成例
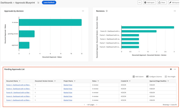
この節では、保留中のドキュメント承認を表示するテーブルレポートを作成する手順を説明します。
テーブルレポートの例について詳しくは、 レビューおよび承認用のレポートダッシュボードの作成  を参照してください。
- 
                  Adobe Workfront の右上隅にある メインメニュー アイコン     
- 
                  左側のパネルで、「キャンバスダッシュボード」をクリックします。 
- 
                  右上隅の 新規ダッシュボード をクリックします。 
- 
                  ダッシュボードを作成 ボックスに、ダッシュボードの 名前 と 説明 を入力します。 
- 
                  「作成」をクリックします。 
- 
                  レポートを追加 ボックスで、「レポートを作成」を選択します。 
- 
                  左側で「テーブル」を選択します。 
- 
                  右上隅の「レポートを作成」をクリックします。 
- 
                  「詳細 セクションを設定するには、次の手順に従います。 - 名前 フィールドに 承認待ち と入力します。
- 「説明」フィールドに説明を入力します。 このテキストは、グラフ名の横にツールヒントとして表示されます。
 
- 
                  テーブルを作成 セクションを設定するには、次の手順に従います。 - 左側のパネルで、「テーブル列
                        
- 列を追加 をクリックします。
- 下にスクロールして、ドキュメント承認/ステータス を選択します。
- 次の列を追加します。
 table 0-row-2 1-row-2 2-row-2 3-row-2 4-row-2 5-row-2 6-row-2 html-authored no-header プロジェクト名 文書バージョン/文書/プロジェクト/名前 ドキュメント名 ドキュメントバージョン / ドキュメント /検索ボックスに 名前 と入力します。 ドキュメント バージョン ドキュメントのバージョン/ドキュメント/バージョン 期限 ドキュメントの承認/承認ステージ/期限 要求者 ドキュメントの承認/承認ステージ /承認ステージ参加者* /依頼者/検索ボックスに 名前 と入力します。 リクエスト日 ドキュメント承認/承認ステージ /承認ステージ参加者* /作成日時 承認者 ドキュメント承認/承認ステージ /承認ステージ参加者* /参加者ユーザー/検索ボックスに 名前 と入力します。 *承認ステージの参加者が 承認ステージ Pa… に切り捨てられる 
- 左側のパネルで、「テーブル列
                      
- 
                  フィルター セクションを設定するには、次の手順に従います。 - 左側のパネルで、「フィルター
                        
- 「フィルターを編集」をクリックし、「条件を追加」をクリックします。
- 空の条件フィルターをクリックしてから、「フィールドを選択 をクリックします。
- ステータス を選択します。
- オペレーターを 次と等しい に変更し、テキストボックスに 承認待ち と入力します。
   
- (オプション)以下の「オプションフィルター の節で説明するように、フィルターを追加します。
 
- 左側のパネルで、「フィルター
                      
- 
                  画面の右上隅にある「保存」をクリックします。 
テーブルレポートを作成する際の考慮事項
フィールドセレクターの利用
テーブルを作成 セクションの セクション ドロップダウンは、テーブルレポートを作成するときにオブジェクトを見つけやすくするために、フィールドセレクターの選択肢を絞り込むように設計されています。 まず、基本図形オブジェクトを選択します。
- すべてのセクション:Workfront Workflow およびWorkfront Planning のすべてのオブジェクトタイプ。
- Workfront オブジェクト: ネイティブのWorkfront ワークフローオブジェクト。
- Planning レコード・タイプ: Workfront Planning で定義されたカスタム・レコード・タイプ。
           
          
基本エンティティオブジェクトを選択すると、「セクション」ドロップダウンが、選択可能な該当するフィールドタイプオプションで更新されます。
- すべてのセクション:ネイティブフィールド、カスタムフィールドおよび関連オブジェクト。
- すべてのフィールド:ネイティブフィールドとカスタムフィールドの両方(関係を除外)。
- カスタムフィールド:カスタムフォームまたは計画レコードのいずれかの顧客定義フィールド。
- Workfront フィールド : ネイティブフィールドのみ。
- 関係:接続されたレコード。
           
          
子オブジェクトの参照
追加の列、フィルターオプション、グループ属性で使用できるリレーションシップは、通常、Workfront オブジェクト階層の上位にあるオブジェクト、またはレポートの基本エンティティオブジェクトで選択範囲が 1 つしかないオブジェクトに限定されます。 これには、次のような例外があります。
- プロジェクト/タスク
- ドキュメントの承認/ ドキュメントの承認ステージ
- ドキュメント承認ステージ / ドキュメント承認ステージの参加者
上記の親子関係のいずれかを利用する場合、親オブジェクトに接続された各子レコードのテーブルに行が表示されます。