Best practice per LLM Optimizer

L’ottimizzazione per gli LLM, denominata anche GEO (Generative Engine Optimization), AEO (Answer Engine Optimization) o AIO (AI Optimization), è il modo in cui rendi il tuo brand e contenuti visibili, affidabili e reperibili all’interno delle risposte generate dall’IA, tramite ChatGPT, Perplexity, Copilot, Gemini e altri assistenti basati su LLM.

Se la SEO tradizionale ti aiutava a ottenere le prime posizioni nel ranking, l’ottimizzazione LLM ti aiuta a ottenere citazioni e visibilità all’interno dei motori di risposta basati sull’IA. Adobe LLM Optimizer ti consente di misurare e migliorare la visibilità del brand all’interno dei motori di risposta.

Questo articolo descrive le best practice per misurare e migliorare la visibilità e l’influenza negli ambienti di ricerca basati sull’IA con Adobe LLM Optimizer.

LLM rispetto a SEO: differenze chiave key-differences

Una solida base SEO supporta l’ottimizzazione degli LLM, ma sono necessarie nuove tattiche per garantire la visibilità nelle risposte generate dall’IA.

NOTE
Attualmente la SEO resta ancora la principale fonte di traffico per la maggior parte del web, rendendola importante per la strategia di visibilità del tuo brand.
SEO
LLM
Basato su indice
*Basato su token (dati addestrati)
L’autorevolezza del collegamento è importante
**Le menzioni del brand sono più importanti
Rendering JS supportato
Rendering JS lato client molto limitato
Indicizzazione in tempo reale
***RAG (Retrieval-Augmented Generation) per l’aggiornamento

*Sebbene i risultati degli LLM non utilizzino pagine indicizzate, gli LLM si servono di motori di ricerca per migliorare le risposte ai prompt tramite RAG (Retrieval-Augmented Generation).

**LLM danno priorità alla rilevanza dei contenuti e alla presenza del brand rispetto ai backlink.

***RAG riduce le allucinazioni

Altre considerazioni sull’ottimizzazione degli LLM:

  • L’aggiornamento dei contenuti è importante:gli LLM danno priorità ai contenuti aggiornati di recente. Anche i motori di ricerca danno priorità a questo aspetto per le query urgenti, ma si basano su altri valori in modo più significativo.
  • Ottenere earned media (da terze parti) sotto forma di menzioni e citazioni è molto importante.

Pianificazione strategica delle campagne

La creazione di una campagna di ottimizzazione LLM di successo comporta:

  • L’identificazione di argomenti di valore elevato in linea con l’intento dei clienti. L’allineamento dell’intento dei prompt agli obiettivi di business e alle esigenze dei clienti.
  • L’individuazione di menzioni di altri brand, inclusa la concorrenza, per individuare lacune e opportunità. La concentrazione sui prompt in cui vengono citati altri brand indicando l’opportunità di inclusione.
  • Il raggruppamento di prompt per intento utilizzando il cluster per argomenti. Utilizza argomenti e campi di ricerca per aggregare obiettivi utente simili per eseguire il benchmarking della visibilità.
  • La valutazione della credibilità del brand utilizzando gli standard EEAT (Experience, Expertise, Authoritativeness, Trustworthiness) e YMYL (Your Money or Your Life).

Questo approccio strategico garantisce miglioramenti mirati e basati sui dati nella visibilità degli LLM.

Sbloccare la visibilità del brand negli LLM

La visibilità negli LLM riguarda la frequenza e il modo in cui il tuo brand compare nelle risposte generate dall’IA.

Per migliorare la visibilità, segui questo ciclo:

Analizza > Pianifica > Agisci > Adatta

  • Analizza: controlla come appare il tuo brand nei prompt principali dei clienti tra i vari LLM.
  • Pianifica: punta a cluster di prompt con intento simile per campagne mirate.
  • Agisci: implementa le modifiche e monitora le variazioni della visibilità negli LLM nel tempo.
  • Adatta: perfeziona le strategie in base agli insight fruibili provenienti da LLM Optimizer.

Comprendere e sfruttare questi passaggi può aiutare il tuo brand a rimanere rilevante man a mano che l’IA diventa fondamentale per l’individuazione delle informazioni.

Ottimizzazione all’interno del sito: rafforzamento dei contenuti di proprietà

L’ottimizzazione all’interno sito migliora i contenuti di proprietà per la visibilità degli LLM. Si tratta di azioni che intraprendi sul tuo sito web e sulle tue proprietà digitali per migliorare il modo in cui gli LLM percepiscono, accedano e citano il tuo brand.

TIP
LLM Optimizer suggerisce le opportunità di ottimizzazione all’interno e all’esterno del sito nella dashboard Opportunità. Queste opportunità sono specifiche per il tuo sito. Molti di questi suggerimenti possono essere implementati direttamente sul sito utilizzando LLM Optimizer.

Di seguito sono riportate alcune best practice per l’ottimizzazione:

  1. Garantire l’accessibilità tecnica

    • Controllare le impostazioni robots.txt e CDN per consentire agli agenti IA di eseguire la ricercabiltà per indicizzazione del tuo sito.
    • Utilizzare Inspector URL per identificare le pagine bloccate o inaccessibili. Consulta Inspector URL.
  2. Aggiornare e strutturare i contenuti

    • Aggiorna regolarmente il 10-15% dei contenuti della pagina. Gli LLM danno priorità ai contenuti aggiornati.
    • Aggiungi citazioni e riferimenti a origini autorevoli.
    • Utilizza intestazioni strutturate (H1, H2, H3) per un’analisi migliore.
  3. Integrare le domande frequenti

    • Aggiungi le domande frequenti in linguaggio naturale in base all’analisi del prompt.
    • Rispondi alle domande più frequenti degli utenti in formati conversazionali.
  4. Monitora e ripeti

    • Utilizza la dashboard Opportunità per identificare e agire in base ai consigli.
    • Tieni traccia del punteggio di visibilità, del sentiment e della frequenza delle citazioni.
    • Effettua regolazioni in base all’attività degli altri brand (inclusa la concorrenza) e alle tendenze del prompt.

Ottimizzazione all’esterno del sito: espandere la presenza del brand

L’ottimizzazione all’esterno del sito è incentrata sul miglioramento della visibilità del brand nelle risposte generate dall’IA influenzando le origini di contenuto di terze parti citate di frequente dagli LLM. Si tratta di azioni intraprese al di fuori delle tue proprietà dirette per influenzare il modo in cui gli LLM trovano e citano il tuo brand.

TIP
LLM Optimizer suggerisce le opportunità di ottimizzazione all’interno e all’esterno del sito nella dashboard Opportunità. Queste opportunità sono specifiche per il tuo sito. Molti di questi suggerimenti possono essere implementati direttamente sul sito utilizzando LLM Optimizer.

Principali canali esterni al sito:

  • Wikipedia: assicurati che le pagine siano aggiornate, ben documentate e scritte in modo neutro.
  • Reddit e Quora: partecipa a discussioni con contributi e menzioni del brand autentici e utili.
  • Articoli di affiliazione e recensioni: collabora con gli editori per creare contenuti di alta qualità.
  • YouTube e social media: crea video e post che rispondono a domande comuni.
  • News e PR: assicurati la copertura mediatica su testate autorevoli.

Best practice:

  • Diversifica la tua presenza esterna al sito.
  • Monitora le citazioni tramite Adobe LLM Optimizer. Consulta la dashboard Presenza del brand.
  • Aggiorna i contenuti obsoleti e cerca nuove opportunità di inclusione.
  • Coordinati con PR e team sociali.
  • Garantisci contributi imparziali e informativi.

L’esecuzione coerente di questi passaggi può migliorare in modo significativo la presenza del tuo brand nei risultati di ricerca basati sull’IA.

Misurazione della visibilità LLM e tracciamento delle modifiche

Comprendere come il tuo brand appare nelle risposte generate dall’IA è essenziale per l’ottimizzazione degli LLM. Adobe LLM Optimizer offre un modo strutturato per misurare la visibilità, valutare le prestazioni mediante benchmarking e tenere traccia dei miglioramenti nel tempo

Puoi tenere traccia di queste metriche chiave:

  • Menzioni: quante volte il tuo brand viene menzionato nelle risposte.
  • Citazioni: con quale frequenza gli LLM utilizzano i tuoi contenuto o le tue origini per rispondere alle domande.
  • Sentiment: se la menzione del tuo brand è positiva, neutra o negativa.
  • Posizione: dove è menzionato il tuo brand nella risposta (ad esempio, primo, secondo o ultimo).

Queste metriche vengono combinano in un punteggio di visibilità, che indica quanto sia forte la presenza del tuo brand nelle risposte LLM. Consulta la bacheca Presenza del brand.

Strategia di tracciamento

Di seguito sono riportati i passaggi da seguire per monitorare l’avanzamento:

  1. Effettua il benchmarking della tua visibilità corrente.

    • Identifica con quale frequenza e dove viene menzionato e citato il tuo brand e qual è il sentiment in Adobe LLM Optimizer. Consulta la dashboard Presenza del brand.
    • Analizza i prompt dove appare il brand e dove non appare.
    • Confronta la visibilità rispetto ad altri marchi, inclusa la concorrenza, in Tracciamento altri nella dashboard Configurazione cliente.
    • Rivedi la visibilità su piattaforme generate dagli utenti come Reddit, Quora e Wikipedia. Segmenta per piattaforma: ChatGPT, modalità IA di Google e così via
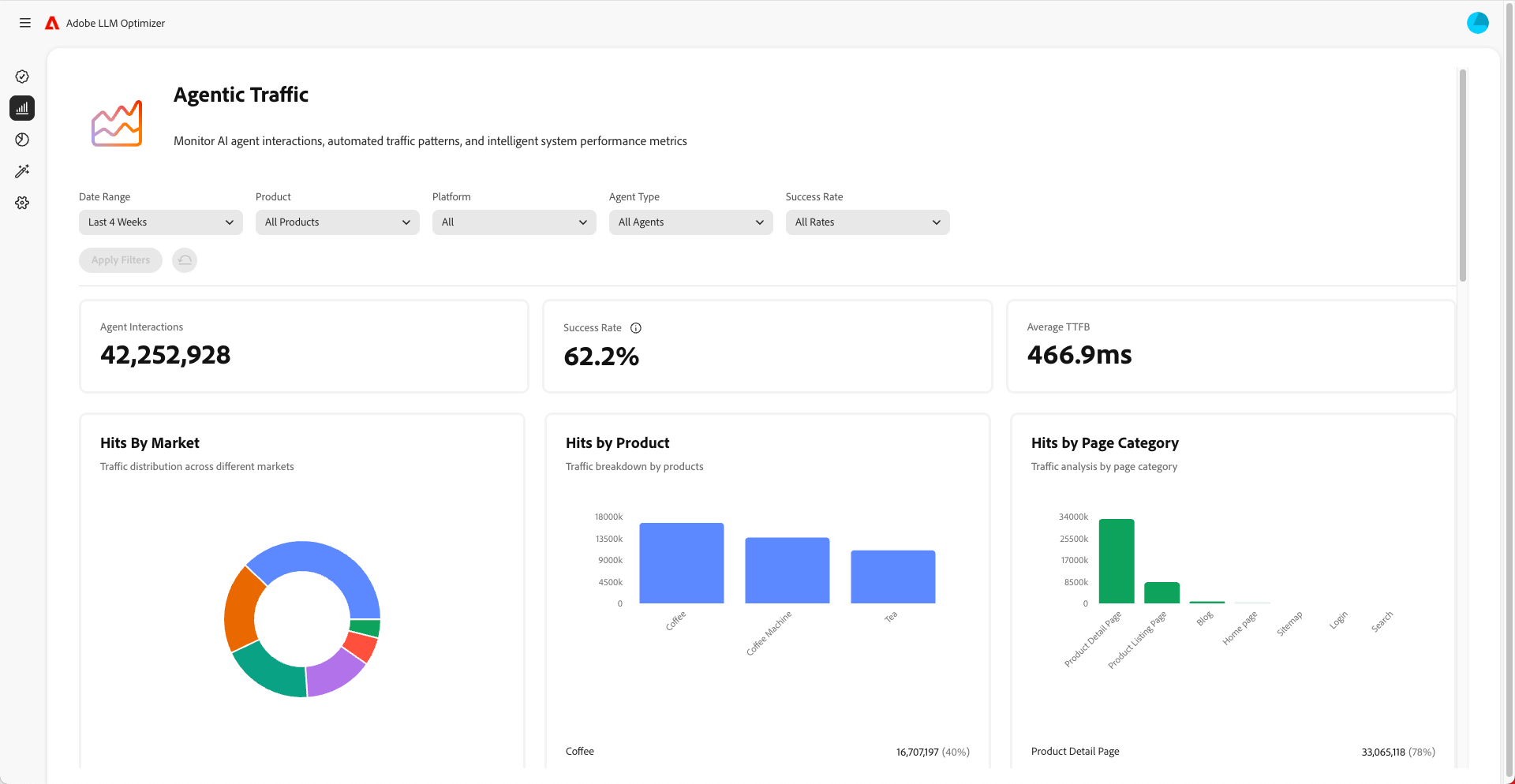
    • Monitora il traffico da IA agentica per comprendere quali pagine visitano gli LLM. Il traffico da IA agentica spesso non accede alla pagina Home ma ad altre pagine più in basso nella gerarchia. Consulta la dashboard Traffico da IA agentica.
  2. Monitora le modifiche nel tempo.

    • Utilizza i filtri temporali per tenere traccia degli spostamenti settimanali e mensili.
    • Presta attenzione ai picchi o ai cali nel punteggio di visibilità.
    • Analizza le tendenze del sentiment per comprendere la percezione del brand.
  3. Correla la visibilità con traffico, coinvolgimento e conversioni.

    • Utilizza le funzioni di attribuzione per collegare i miglioramenti della visibilità a traffico, coinvolgimento e conversioni. Le funzioni di attribuzione di Adobe LLM Optimizer ti consentono di collegare i miglioramenti nelle metriche di visibilità, menzioni, citazioni, sentiment, a risultati di business reali come il traffico del sito, il coinvolgimento utente e le conversioni. Questo il ROI per le tue attività di ottimizzazione.
    • Tieni traccia delle modifiche nel traffico da IA agentica e da referral per convalidare il ROI dell’ottimizzazione.
  4. Migliora i contenuti

    • Utilizza la dashboard Opportunità di LLM Optimizer per identificare e apportare modifiche immediate al sito consigliate in modo specifico. Consulta Opportunità, quindi misura i risultati. Rivedi regolarmente la sezione Opportunità e intervieni sui consigli forniti.
    • Dai priorità alle pagine con visibilità in calo.
    • Aggiorna il tuo sito web e altri contenuti per renderli più pertinenti ai prompt che desideri raggiungere.
    • Aggiungi alle pagine le domande frequenti che rispondono alle domande più frequenti delle persone.
    • Assicurati che i contenuti siano facili da individuare e leggere per gli LLM. Correggi eventuali problemi come pagine bloccate o problemi con il codice del tuo sito web.
    • Garantisci che i contributi a piattaforme come Wikipedia e Reddit siano imparziali, non commerciali e aggiungano valore.
    • Utilizza Adobe LLM Optimizer per tenere traccia delle modifiche della visibilità nel tempo.
    • Se noti che altri,marchi inclusa la concorrenza, vengono menzionati più spesso, modifica la tua strategia per stare al passo.
    • Continua ad aggiornare i contenuti in modo che corrispondano alle ricerche e alle richieste delle persone.
  5. Regola le strategie all’esterno del sito e all’interno de sito in base agli insight.

NOTE
Assicurati che il contenuto sia visibile e accessibile agli LLM. Puoi utilizzare il plug-in Chrome per scoprire che cosa possono visualizzare gli agenti IA.

Informazioni sul traffico da IA agentica

Il traffico da IA agentica fa riferimento alle visite da agenti IA come ChatGPT, modalità/panoramiche IA di Google, Copilot o Perplexity. Questi agenti eseguono la ricercabiltà per indicizzazione del tuo sito per raccogliere informazioni per la generazione delle risposte.

Il traffico da IA agentica viene visualizzato in due modi: esperienze con zero clic e visibilità senza clic.

Esperienze “zero-click”

Nella ricerca tradizionale, gli utenti fanno clic sui siti web per utilizzare i contenuti. Mentre con LLM gli utenti spesso ottengono risposte complete direttamente nell’interfaccia della chat o nella pagina risultati del motore di ricerca, senza mai visitare il tuo sito. Questa viene definita un’esperienza “zero-click”.

Che cosa significa per il tuo brand:

  1. I contenuti potrebbero essere riepilogati o citati da un assistente IA.
  2. L’utente ottiene le informazioni necessarie senza fare clic sul collegamento.
  3. La visibilità e l’influenza del sito sono scollegate dal traffico.

Pertanto, anche se le analisi mostrano un numero inferiore di visite, il tuo brand potrebbe essere ancora altamente visibile e influente nelle risposte generate dall’IA.

Visibilità senza clic

Il traffico proveniente da IA agentica si riferisce ai bot IA che visitano il sito per raccogliere informazioni destinate all’addestramento o alla risposta ai prompt.

Questi bot effettuano le seguenti operazioni:

  1. Eseguono la ricercabiltà per indicizzazione delle pagine per estrarre fatti, struttura e contesto.
  2. Utilizzano questi dati per generare risposte per gli utenti.
  3. Possono citare il tuo brand o i contenuti, anche senza alcuna interazione degli utenti.

Perché è importante:

  • I tuoi contenuti possono influenzare indirettamente le decisioni degli utenti.
  • Potresti influenzare il comportamento di acquisto, la percezione del brand o la fiducia senza le tradizionali metriche di coinvolgimento.

Il tracciamento del traffico da IA agentica ti consente di comprendere come l’IA vede e utilizza i contenuti.

Procedura di ottimizzazione del traffico da IA agentica

Per ottimizzare il traffico da IA agentica:

Di seguito sono riportate le metriche da monitorare:

  • Hit agente per URL
  • Tasso di successo delle richieste bot
  • Frequenza di citazioni per pagina
  • Sentiment e posizionamento delle menzioni del brand
  • Tendenze del punteggio di visibilità nel tempo
recommendation-more-help
c815c0f2-e460-4c64-ba18-da1db7461075