Dashboard panoramica del coinvolgimento

Questa dashboard offre una visualizzazione completa del coinvolgimento e mostra metriche in tempo reale di account e interazioni individuali tramite istantanee di grafici ad anello e grafici a linee che rivelano le tendenze nel tempo. Consente di monitorare e pianificare in modo efficace le attività di coinvolgimento.

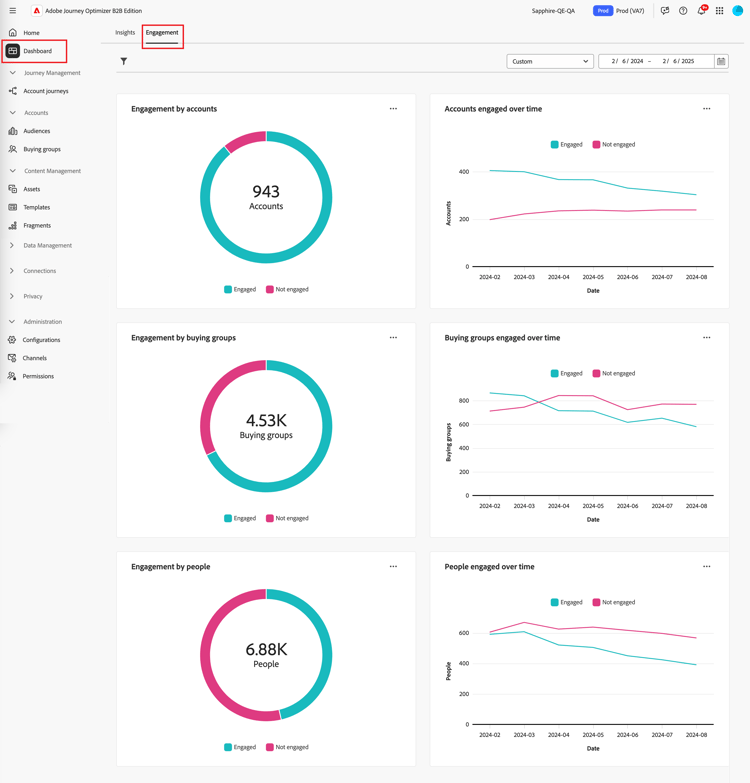
Per accedere al Dashboard di coinvolgimento, selezionare l'elemento Dashboard nell'area di navigazione a sinistra. Selezionare quindi la scheda Coinvolgimento nella parte superiore della pagina.

Dashboard di coinvolgimento {width="800" modal="regular"}

Coinvolgimento per account/gruppo di acquisto/persone

I grafici a cerchi dividono account, gruppi di acquisto o persone in categorie impegnate e non impegnate. La figura centrale mostra il conteggio totale all’interno di ogni categoria, fornendo una visione immediata del coinvolgimento complessivo.

Coinvolgimento per account e persone {width="500"}

Account / gruppi di acquisto / persone impegnate nel tempo

Questi grafici a linee mostrano i livelli di coinvolgimento degli account o delle persone nel tempo. Con linee distinte per "Coinvolto" e "Non Coinvolto", visualizzate lungo un asse orizzontale con marca temporale, puoi individuare tendenze e pattern. Puoi passare il cursore del mouse su una riga per visualizzare metriche precise per una data specifica.

Coinvolgimento da parte di account e persone nel tempo {width="500"}

Filtrare i dati

Puoi filtrare i dati visualizzati per intervallo di date e attributi.

Filtro intervallo di date

Utilizza il filtro Intervallo date in alto a destra per filtrare i dati in base all'intervallo di date.

Filtra i dati visualizzati per intervallo di date {width="380"}

Per l'intervallo Personalizzato, è possibile utilizzare lo strumento Calendario per specificare una data di inizio e una data di fine. Per impostazione predefinita, la data di fine corrisponde al giorno corrente.

Filtra i dati visualizzati per attributi {width="380"}

Filtro attributi

Fai clic sull'icona Filtro ( Icona Filtro ) in alto a sinistra per filtrare i dati visualizzati utilizzando uno dei seguenti attributi:

  • Soluzione di interesse
  • Tipo di coinvolgimento
  • Area geografica
  • Settore
  • Ruolo membro del gruppo acquisti

Filtra i dati visualizzati per attributi {width="500"}

Selezionare tutti i valori per ogni attributo che si desidera utilizzare per filtrare i dati e fare clic su Applica.

Coinvolgi i dati

Per interagire con i dati, utilizza il menu in alto a destra di ciascun grafico.

Dati dashboard coinvolgimento - menu azioni {width="300"}

Drill-through

Per un grafico a cerchi, scegliere Esegui drill-through per un'analisi approfondita dei dati di coinvolgimento dei singoli gruppi.

Vengono riportati i filtri globali (intervallo di dati e attributi) applicati al dashboard. Fai clic sull'icona Filtro ( Icona filtro ) in alto a sinistra per modificare i filtri attributo per la visualizzazione drill-through. Utilizza il selettore dell'intervallo di date in alto a destra per modificare l'intervallo di date per la visualizzazione drill-through.

Eseguire il drill-through per accedere ai dati del grafico {width="700" modal="regular"}

Coinvolgimento per account
Coinvolgimento per gruppi acquisti
Coinvolgimento per persone
  • Nome account

  • Stato

  • Persone impegnate (numero)

  • Attività di coinvolgimento (numero)

  • Ultimo coinvolgimento (data)

  • Gruppo acquisti

  • Account

  • Interesse della soluzione

  • Stato

  • Attività di coinvolgimento (numero)

  • Nome

  • Stato

  • E-mail (indirizzo)

  • Attività di coinvolgimento (numero)

  • Ultimo impegno (data)

Puoi fare clic sull'icona del menu in alto a destra e scegliere Visualizza altro per visualizzare dati e approfondimenti estesi.

Visualizza altro

Scegli Visualizza altri per dati e approfondimenti estesi.

Coinvolgimento per account e persone {width="700" modal="regular"}

A seconda del grafico, sono disponibili dati estesi per i seguenti elementi:

Coinvolgimento per account/gruppi di acquisto/persone
Account/gruppi di acquisto/persone coinvolte nel tempo
  • Coinvolti

  • Non coinvolto

  • Data

  • Account / Gruppi di acquisto / Persone (numero)

  • Coinvolto/Non coinvolto

Per copiare i dati estesi, fai clic su Scarica CSV in alto a destra.

recommendation-more-help
6ef00091-a233-4243-8773-0da8461f7ef0