Vue d’ensemble des tableaux de bord

Bienvenue dans la vue d’ensemble des tableaux de bord. Les tableaux de bord de LLM Optimizer aident les responsables marketing à effectuer le suivi de la visibilité de la marque et du sentiment sur les plateformes de recherche optimisée par l’IA, à identifier les opportunités d’optimisation et à implémenter des modifications normatives afin d’améliorer les références et les performances.

Les vues principales incluent la présentation, la Présence des marques, l’agent et le Trafic de recommandation, l’inspecteur d’URL, les opportunités, Collaboration et la configuration client.

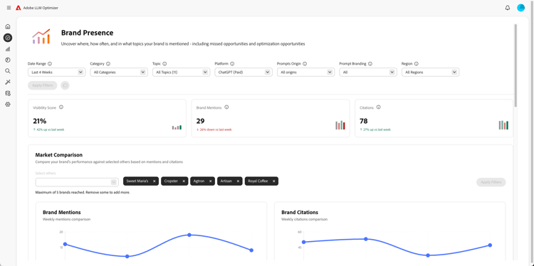
Tableau de bord de présence de la marque

Tableau de bord de présence de la marque

Effectue le suivi de l’apparence de votre marque sur les plateformes de recherche LLM, y compris l’analyse des sentiments et l’évaluation des autres marques.

En savoir plus

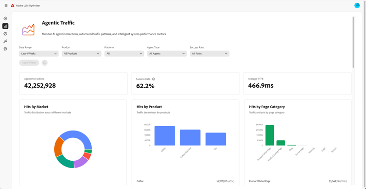
Tableau de bord Trafic généré par l’IA agentique

Tableau de bord Trafic généré par l’IA agentique

Met en évidence le trafic provenant des LLM qui échappent aux analyses traditionnelles, ce qui vous permet de connecter la découverte assistée par IA à l’engagement et au chiffre d’affaires.

En savoir plus

Tableau de bord du trafic de recommandation

Tableau de bord du trafic de recommandation

Mesure les visites humaines provenant de références générées par l’IA qui vous permettent de découvrir l’interaction réelle des utilisateurs et des utilisatrices avec l’IA.

En savoir plus

Tableau de bord de la collaboration

Tableau de bord de la collaboration

Vous permet d’activer le travail d’équipe interfonctionnel en vous permettant d’inviter des collègues dans un espace de travail partagé.

En savoir plus

Tableau de bord des opportunités

Tableau de bord des opportunités

Met en évidence et détermine la priorité des informations exploitables qui améliorent les performances de visibilité de la marque et des citations, sur les plateformes de recherche optimisées par l’IA.

En savoir plus

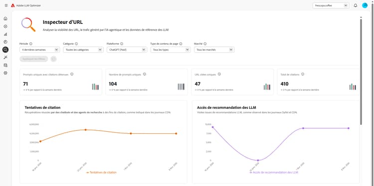
Tableau de bord de l’inspecteur d’URL

Tableau de bord de l’inspecteur d’URL

Vous donne de la visibilité sur les performances de vos URL dans les environnements de recherche optimisés par l’IA.

En savoir plus

Tableau de bord de la configuration cliente

Tableau de bord de la configuration cliente

Permet aux entreprises de contrôler le fonctionnement d’Adobe LLM Optimizer en fonction de leurs besoins spécifiques.

En savoir plus

recommendation-more-help
96599636-bca8-420a-a550-2b9481b52117